
近日,亚马逊云科技推出了Amazon Q Developer转换功能的公开预览版,旨在加速.NET、大型机及VMware工作负载的现代化和迁移。
这一功能支持自动化代码重构和迁移,结合团队协作,简化了整个转换过程。用户可通过生成式AI Agents和协作Web体验,帮助企业高效实现大规模转换。
借助Amazon Q Developer,开发者可以通过直观界面管理任务,并实时跟踪进度,从而提升迁移效率、优化应用的安全性和性能,帮助企业确保其应用的安全性、性能和可扩展性。
Amazon Q Developer转换功能
https://aws.amazon.com/q/developer/transform
开始使用Amazon Q Developer
转换Web体验
访问Web体验的权限由所在组织的Amazon Q Developer管理员提供,前提为您是Amazon Q Developer Pro Tier(专业版)订阅用户,并且是所在组织的Amazon IAM Identity Center的成员。
Amazon IAM Identity Center
https://aws.amazon.com/iam/identity-center/
使用凭证登录Web体验并创建一个新的工作区,随后将收到一个提示使用Amazon Q Developer创建转换任务的页面。

选择“Ask Q”来创建任务,它将提供三个用于创建转换任务的选项:大型机现代化、.NET现代化和VMware迁移。

Amazon Q Developer将在整个转换过程中与您紧密协作,涵盖评估、规划、迁移以及现代化等各个阶段。您不仅可以将其他团队成员纳入合作,共同推进项目,而且Amazon Q Developer也能无缝隙地融入您的团队,成为一个值得信赖的伙伴。它将助您顺利完成转换过程中的每一个环节,从资产发现、代码库分析、波次规划、代码重构,到解决兼容性问题,以及执行网络自动化等各项任务。
下文将详细介绍这三种工作负载各自的转换过程。
将.NET应用程序
从Windows迁移到Linux
首先,让Amazon Q Developer为.NET现代化创建一个任务。

Amazon Q Developer为.NET现代化任务提供了一个默认名称,并询问用户是否需要在创建任务之前更改名称。您可以选择继续使用默认名称,并选择“Create job”。

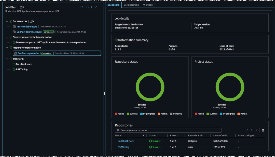
在请求启动后,用户可以在左侧面板的“Job Plan”中查看转换步骤及进度;可以在右侧面板中的“Dashboard”部分查看详细信息,在“Collaboration”部分查看待处理的任务,在“Worklog”部分查看已完成的操作序列。

您可以按照文档中的步骤将Amazon Q Developer连接到源代码存储库以开始评估。在此过程中,您可以向Amazon Q Developer提问,并获得产品内的实时指导。
操作步骤文档
https://docs.aws.amazon.com/en_us/amazonq/latest/qdeveloper-ug/transform.html

连接源代码存储库后,Amazon Q Developer会发现受支持的.NET应用程序。接着,它会通过向用户请求提供特定输入(如选择目标.NET版本和需要转换的存储库)来为转换过程做准备。
提供所需的输入,保存信息并选择“Send to Q”以继续操作。

Amazon Q Developer会自动将您选定的.NET应用程序迁移到目标版本,并在任务完成后将转换后的代码提交到存储库的一个新分支,同时保留原始源代码。您可以在仪表板上监控转换进度。

大型机应用程序现代化
下文将展示Amazon Q Developer如何协助大型机应用程序的现代化。
要求Amazon Q Developer为大型机现代化创建一个新任务。任务计划将有四个阶段:启动现代化、分析代码、解构代码和规划迁移波次。
按照文档中的步骤,通过连接您的亚马逊云科技账户并指定大型机应用程序的资源位置,以启动现代化过程。
亚马逊云科技账户
https://aws.amazon.com/

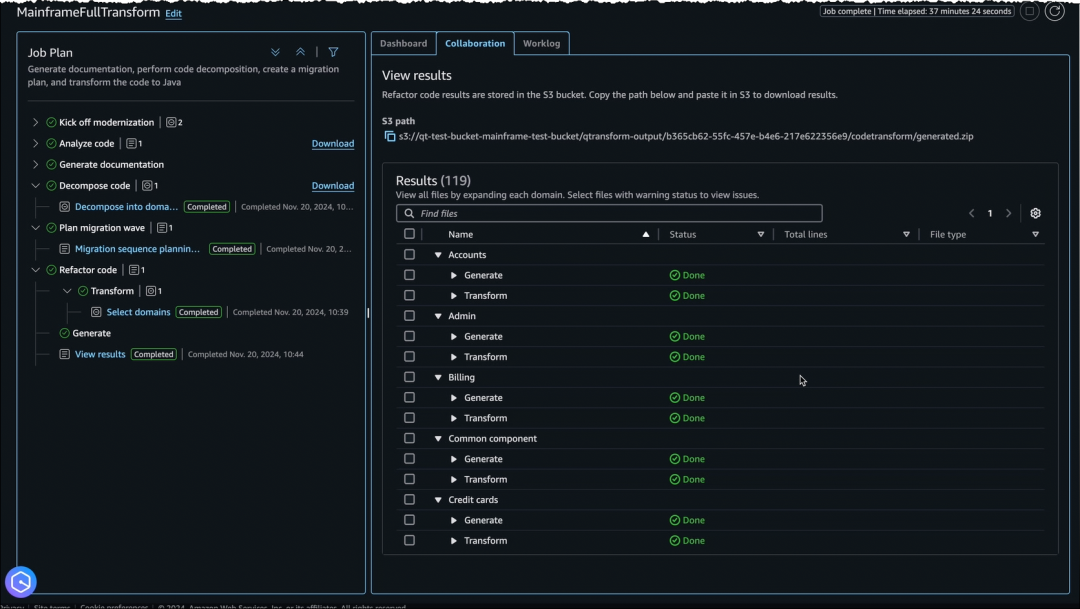
Amazon Q Developer会分析代码库、映射依赖关系并创建详细的文档。
接下来,Amazon Q Developer将与用户合作,将大型单体应用拆分成更简单且耦合度更低的业务域。用户需要提供将文件分组到不同域中的输入,Amazon Q Developer会根据您的输入进行相应的分解。

然后,Amazon Q Developer利用内置的大型机和云领域专业知识,提出一个迁移波次计划,您可以对其进行审查、更新和批准。

获得批准后,Amazon Q Developer会自动将COBOL代码重构为Java代码,并在需要输入时发出提示,同时提供状态更新以便跟踪。

Amazon Q Developer通过自动化的代码分析、文档编制、分解、迭代规划和重构,缩短了大型机应用程序大规模评估和现代化的时间。
迁移VMware工作负载
下文将继续演示Amazon Q Developer如何帮助迁移VMware应用程序。
要求Amazon Q Developer创建一个新的任务,随后它会为您制定一个初步的任务计划,以便将您的VMware虚拟机迁移到Amazon EC2。
Amazon EC2
https://aws.amazon.com/ec2/
典型的VMware迁移任务包括数据发现、应用程序分组、网络迁移和服务器迁移等步骤。随着任务的推进,Amazon Q Developer会根据不断的学习动态更新任务计划,并添加新的步骤。
为了识别本地数据,您可以选择上传来自RVtools等工具的导出数据,或者使用Amazon Application Discovery Service的无Agents或有Agents收集器来收集本地、服务器和网络流量的相关数据。
Amazon Application Discovery Service
https://aws.amazon.com/application-discovery/

Amazon Q Developer会分析发现的数据并对其进行分类,然后为您提供一份总结,内容包括数据完整性指标,例如是否收集到了足够的网络连接数据,以便以最佳方式分组应用服务器并生成迁移波次计划。

接下来,Amazon Q Developer会协助您构建迁移波次。它会自动建议迁移波次,并提供一个下载建议并上传新文件的选项供您编辑。

选择一个目标亚马逊云科技账户,并要求Amazon Q Developer使用上传的网络配置来生成您的亚马逊云科技网络。Amazon Q Developer会将本地VMware网络转换生成为相应的亚马逊云科技网络结构。
Amazon Q Developer将继续协助您部署生成的网络,验证可达性并进行可达性测试。
完成网络迁移后,Amazon Q Developer会让您选择需要迁移的波次。它会提示您设置Amazon EC2实例为首选项,并结合之前的生成成果再生成一个迁移计划,您可以根据需要审查和编辑该计划,并将其上传到Amazon Q Developer,以便使用Amazon Application Migration Service启动迁移。
Amazon Application Migration Service
https://aws.amazon.com/application-migration-service/

在迁移过程中,您可以使用仪表板跟踪观察整体转换进度,包括网络部署状态以及各个服务器和波次。

立即使用预览版
Amazon Q Developer的转换功能(预览版)现已面向Amazon Q Developer Pro Tier(专业版)订阅用户提供。您可复制下方链接访问Amazon Q Developer用户指南开始使用该功能。
Amazon Q Developer用户指南
https://docs.aws.amazon.com/en_us/amazonq/latest/qdeveloper-ug/transform.html














期待你的分享 收藏 在看 点赞!
亚马逊的一小步,云计算的一大步!

点击阅读原文,获取更多精彩内容!




