OpenTelem)etry (OTel) 与 Elastic Observability 的结合
OpenTelemetry (OTel) 正在成为数据摄取的标准,因为它提供了一种与供应商无关的方式来摄取所有遥测信号的数据。Elastic Observability 在 OTel 的发展中处于领先地位,以下是一些重要的公告:
• 原生 OTel 集成:Elastic 现在完全原生支持 OTel,可以直接保留 OTel 数据,无需数据转换。这消除了 SRE 处理繁琐的架构转换和开发自定义视图的需求。所有的 Elastic Observability 功能,如实体发现、以实体为中心的洞察、APM、基础设施监控和 AI 驱动的问题分析,现在都能无缝地与原生 OTel 数据一起工作。
• 强大的基于 OTel 的 Kubernetes 端到端监控:Elastic Distributions of OpenTelemetry (EDOT)[1]:Elastic 现在支持通过 OTel Operator 在 Kubernetes 上部署和管理 EDOT,从而简化了 EDOT 收集器的部署、应用程序自动检测和生命周期管理。通过开箱即用的基于 OTel 的 Kubernetes 集成和仪表板,SRE 可以即时、实时地查看集群和应用程序的指标、日志和追踪数据,无需手动配置。
对于组织来说,这表明我们致力于开放标准、简化数据收集,并从原生 OpenTelemetry 数据中提供洞察。将 Elastic Observability 的强大功能带入您的 Kubernetes 和 OpenTelemetry 部署,以获得最大的可见性和性能。
完全原生的 OTel 架构与深入的数据分析
Elastic 的 OpenTelemetry 优先架构是 100% 原生支持 OTel 的,完全保留 OTel 数据模型,包括 OTel 语义约定和资源属性,因此您的可观察性数据保持在 OpenTelemetry 标准中。在 Elastic 中的 OTel 数据也向后兼容 Elastic Common Schema (ECS)。
SRE 现在可以通过 OTel 资源属性全面了解资源。比如,在 Kubernetes 环境中,Elastic 可以识别容器、主机和服务,并将这些实体与日志、指标和追踪数据连接起来。
一旦 OTel 数据进入 Elastic 的可扩展向量数据存储,Elastic 的功能(如 AI 助手、零配置的基于机器学习的异常检测、模式分析和延迟相关性分析)可以帮助 SRE 快速分析和定位生产环境中的潜在问题。
使用 Elastic Distributions of OpenTelemetry (EDOT) 获得 Kubernetes 洞察
EDOT 通过自动化入门和预配置的仪表板减少了手动工作量。通过 EDOT 和 OpenTelemetry,Elastic 使 Kubernetes 监控变得简单且易于访问,适用于任何规模的组织。
结合 Elasticsearch,EDOT 支持所有信号类型的存储——日志、指标、追踪,和即将推出的分析——同时保留重要的资源属性和语义约定。
Elastic 的 OpenTelemetry 原生解决方案使客户能够快速从数据中提取洞察,而不是管理复杂的基础设施来摄取数据。Elastic 自动化了可观察性组件的部署和配置,提供了一个专注于易用性和可扩展性的用户体验,非常适合大规模环境和多样化的行业需求。
让我们看看 Elastic 的 EDOT 如何实现对 Kubernetes 环境的可见性。
1. 简单的三步 OTel 数据摄取与生命周期管理和自动检测
Elastic 利用上游 OpenTelemetry Operator 来自动化其 EDOT 生命周期管理,包括部署、扩展和更新,让客户专注于其 Kubernetes 基础设施和应用程序的可见性,而不是数据收集的可观察性基础设施。
Operator 与 EDOT Collector 和语言 SDK 集成,提供一致的、与供应商无关的体验。例如,当客户部署新应用程序时,他们不需要手动配置各种语言的检测;OpenTelemetry Operator 通过自动检测来管理这一过程,这得到了上游 OpenTelemetry 项目的支持。
这种集成通过确保 Kubernetes 环境中一致的应用程序检测来简化可观察性。Elastic 与上游 OpenTelemetry 项目的合作强化了这种自动化,使用户能够受益于 OpenTelemetry 生态系统中的最新更新和改进。通过依赖 OpenTelemetry Operator 这样的开源工具,Elastic 确保其解决方案与 OpenTelemetry 项目的最新进展保持一致,强化了其对开放标准和社区驱动开发的承诺。

上图展示了 Operator 如何部署多个 OTel 收集器,帮助 SRE 为特定应用程序和基础设施部署单独的 EDOT 收集器。这种配置提高了 OTel 数据摄取的可用性,遥测数据通过 OTLP 直接发送到 Elasticsearch 服务器。
查看我们的最新博客,了解如何设置[2]。
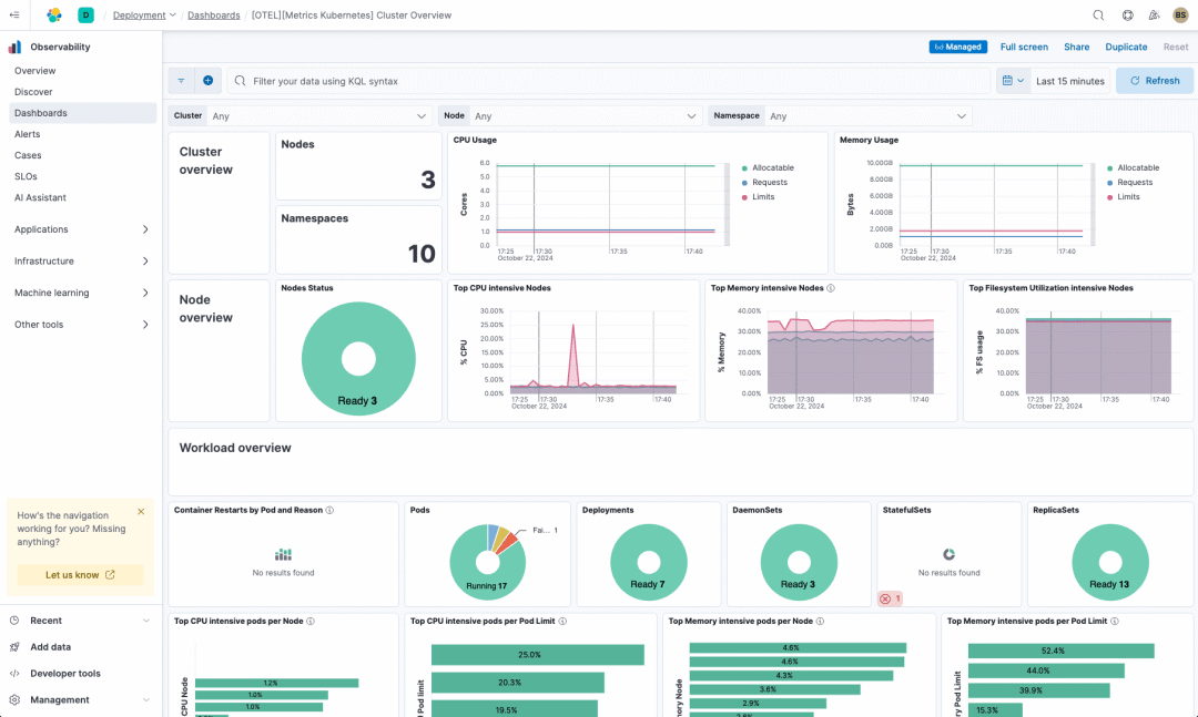
2. 开箱即用的基于 OTel 的 Kubernetes 集成与仪表板
Elastic 为 OTel 收集器提供了一个基于 OTel 的 Kubernetes 配置,打包了所有必要的接收器、处理器和配置,用于 Kubernetes 可观察性。这使用户能够自动收集、处理和分析 Kubernetes 的指标、日志和追踪数据,而无需单独配置每个组件。
OpenTelemetry Kubernetes Collector 组件提供了基本的构建块,包括用于集群指标的 Kubernetes Receiver、用于详细节点和容器指标的 Kubeletstats Receiver,以及用于数据转换和丰富的处理器。通过打包这些组件,Elastic 提供了一个即插即用的解决方案,简化了 Kubernetes 的可观察性,消除了用户设置和配置单个收集器或处理器的需求。
这种预打包的方法,包括 OTel 原生 Kibana 资产[3](如仪表板),使用户能够专注于分析其可观察性数据,而不是管理配置细节。Elastic 的统一 OpenTelemetry 体验确保用户可以充分利用 OpenTelemetry 的全部潜力,而无需深入的专业知识。无论是监控资源使用情况、容器健康状况,还是 API 服务器指标,用户都可以通过 EDOT 获得全面的可观察性。
有关 OpenTelemetry Kubernetes Collector 组件的更多详细信息,请访问 OpenTelemetry Collector Components[4]。

3. 基于 OTel 数据和 Elasticsearch 的简化数据摄取架构
Elastic 的数据摄取架构通过允许用户使用 EDOT Collector 直接将追踪数据转发到 Elasticsearch,减少了基础设施开销,不再需要 Elastic APM 服务器。这种方法:
• 降低了维护额外基础设施的成本和复杂性,让用户可以用更少的资源部署、扩展和管理其可观察性解决方案。
• 允许所有 OTel 数据、指标、日志和追踪数据被摄取并存储在 Elastic 的单一向量数据库中,利用 Elastic 的 AI 驱动能力进一步分析。
SRE 现在可以减少操作负担,同时获得由 Elastic 提供的高性能分析和可观察性洞察。
Elastic 对开源和 OpenTelemetry 的持续承诺
随着 Elasticsearch 再次完全开源[5](AGPL 许可证),这一变化强化了我们对开放标准和开源社区的深厚承诺。这与 Elastic 的 OpenTelemetry 优先的可观察性方法相一致,其中 Elastic Distributions of OpenTelemetry (EDOT) 简化了 OTel 数据摄取和架构自动检测,提供 Kubernetes 和应用程序遥测的实时洞察。
随着用户越来越多地采用 OTel 作为其可观察性的数据架构,Elastic 的 OpenTelemetry 发行版 (EDOT) 目前处于技术预览阶段,增强了标准 OpenTelemetry 的能力并改进了故障排除,同时还作为一个商业支持的 OTel 发行版。EDOT 以及 Elastic 最近向 OpenTelemetry 贡献的 Elastic Profiling Agent 和 Elastic Common Schema (ECS),强化了 Elastic 对建立 OpenTelemetry 作为行业标准的承诺。
客户现在可以拥抱开放标准,享受一个开放、可扩展的平台所带来的优势,该平台能够无缝集成到他们的环境中。最终结果是:降低成本、更大的可见性和供应商独立性。
引用链接
[1]
**Elastic Distributions of OpenTelemetry (EDOT)**: https://www.elastic.co/observability-labs/blog/elastic-distributions-opentelemetry[2]
查看我们的最新博客,了解如何设置: https://www.elastic.co/observability-labs/blog/elastic-opentelemetry-otel-operator[3]
OTel 原生 Kibana 资产: https://github.com/elastic/integrations/tree/main/packages/kubernetes_otel[4]
OpenTelemetry Collector Components: https://opentelemetry.io/docs/kubernetes/collector/components/[5]
Elasticsearch 再次完全开源: https://www.elastic.co/blog/elasticsearch-is-open-source-again




