点击👆:Linux技术宅,关注我!!!

1.可视化配置管理
•通过图形化界面简化 Nginx 配置,支持 HTTP/TCP 协议转发、反向代理、负载均衡等常用功能,无需手动编写复杂的 nginx.conf
文件。•在线编辑器提供 Nginx 语法高亮,并支持自动测试配置文件语法,保存后自动重载 Nginx 服务,避免配置错误导致服务中断。
2.SSL 证书自动化
•一键申请 Let's Encrypt 证书,并实现自动续期,确保 HTTPS 安全性。•支持多域名证书管理,减少手动维护成本。
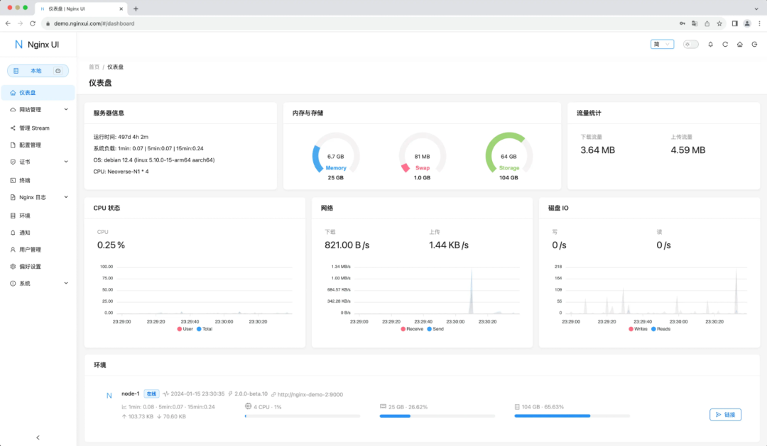
3.实时监控与日志分析
•仪表盘展示服务器关键指标:CPU、内存、磁盘使用率、系统负载等,帮助管理员快速定位性能问题。•在线查看 Nginx 访问日志与错误日志,支持日志过滤和关键词搜索,便于故障排查。
4.智能辅助工具
•内置 ChatGPT 助手,提供配置建议、错误修复指导等智能化支持。•集成 Web 终端,允许用户通过浏览器直接执行服务器命令,无需 SSH 登录。
5.多语言与跨平台支持
•支持英语、简体中文、繁体中文,满足国际化需求。•兼容 macOS、Linux、FreeBSD 等多种操作系统,并适配 Docker 容器化部署。
6.用户体验优化
•提供暗色模式与响应式设计,适配不同设备屏幕。•支持多服务器集群管理,可同步配置至多个 Nginx 实例,提升运维效率。
二、技术架构与部署方式
1.技术栈
•后端采用 Go 语言,前端基于 Vue.js 框架,打包为单个可执行文件,无需依赖复杂环境。•数据存储使用轻量级数据库(如 SQLite),降低部署门槛。
2.快速部署方案
•Docker 部署(推荐):
docker run -dit \--name=nginx-ui \-v etc/nginx:/etc/nginx \-v etc/nginx-ui:/etc/nginx-ui \-p 8080:80 -p 8443:443 \uozi/nginx-ui:latest
•二进制文件部署:
从 GitHub Releases 下载对应平台的二进制包,通过命令行启动服务。
3.初始配置
•首次访问 http://localhost:8080
,设置管理员账号与密码。•支持通过界面导入现有 Nginx 配置,或从零开始创建新规则。
三、适用场景与优势对比
| 场景 | Nginx UI 优势 |
| 个人开发者 | |
| 企业运维团队 | |
| 教育/培训 | |
| 安全合规 |
同类工具对比:
•nginxWebUI:基于 Java 开发,功能类似但依赖较重,适合企业级复杂场景;•传统命令行配置:灵活性高但学习成本大,易出错。
四、注意事项与资源
1.功能限制
•部分高级功能(如自定义模块)仍需手动编辑 nginx.conf
文件。•首次使用 Docker 部署时,需确保映射目录为空,避免配置冲突。
2.资源信息
•开源地址:GitHub - 0xJacky/nginx-ui[1]•在线演示:Demo[2](账号:admin
/admin
)•文档:Nginx UI 中文文档[3]
Nginx UI 通过其直观的界面与自动化功能,显著降低了 Nginx 的管理门槛,是开发者、运维人员及教育场景的理想工具。其开源特性与活跃的社区支持,进一步增强了长期使用的可靠性。
References
[1]
GitHub - 0xJacky/nginx-ui: https://github.com/0xJacky/nginx-ui[2]Demo
: https://demo.nginxui.com[3]
Nginx UI 中文文档: https://nginxui.com/zh_CN/guide/about.html
往期 · 推荐
期待你的
分享
点赞
在看




