在数字化转型的浪潮中,Kubernetes以其卓越的容器编排能力成为企业IT架构的中坚力量。然而,随着容器数量的激增,如何有效监控和管理这些动态变化的资源,成为了一个亟待解决的问题。Grafana,作为一款功能强大的开源监控和分析平台,与Kubernetes的结合,为这一挑战提供了完美的解决方案。本文将带您深入了解Kubernetes组件Grafana面板的神奇之处,让您的监控工作事半功倍。

监控告警,快速响应
参考本篇文章,默认您已经具备好:
Prometheus搭建完成
Grafana搭建完成
Prometheus已经采集到metrics数据
如果还未搭建好的话,请参考《监控系统》合集
dashboard涉及到一些复杂计算得出来结果,所以提前做好recording-rules避免重复运算。
1、将https://github.com/monitoring-mixins/website/blob/master/assets/kubernetes/rules.yaml 写在 tmp/recording_rules.yml 文件中
Tip:需要修改job值为Prometheus对应target name。
如果是参考本公众号部署的话,job="kube-apiserver"改成job="k8s/apiserver" 以及 job="kube-scheduler" 改成 job="k8s/scheduler"
2、更新Prometheus 的configMap中 recording_rules.yml 的文件
$ kubectl create configmap prometheus -n kube-system --from-file=/tmp/recording_rules.yml --dry-run=client -o yaml | kubectl apply -f -
configmap/prometheus configured
1、kubernetes组件面板地址
etcd面板地址:https://github.com/monitoring-mixins/website/blob/master/assets/etcd/dashboards/etcd.json
apiserver面板地址:https://github.com/monitoring-mixins/website/blob/master/assets/kubernetes/dashboards/apiserver.json
controller-manager面板地址:https://github.com/monitoring-mixins/website/blob/master/assets/kubernetes/dashboards/controller-manager.json
scheduler面板地址:https://github.com/monitoring-mixins/website/blob/master/assets/kubernetes/dashboards/scheduler.json
kubelet面板地址:https://github.com/monitoring-mixins/website/blob/master/assets/kubernetes/dashboards/kubelet.json
proxy面板地址:https://github.com/monitoring-mixins/website/blob/master/assets/kubernetes/dashboards/proxy.json
calico面板地址:https://raw.githubusercontent.com/projectcalico/calico/v3.27.4/manifests/grafana-dashboards.yaml
coredns面板地址:https://github.com/monitoring-mixins/website/blob/master/assets/coredns/dashboards/coredns.json
Tip:以上都是个人觉得不错的面板,但是都是要有些微调才能使用的。
2、导入dashboard方法



所有dashboard总览

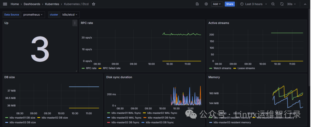
etcd部分面板

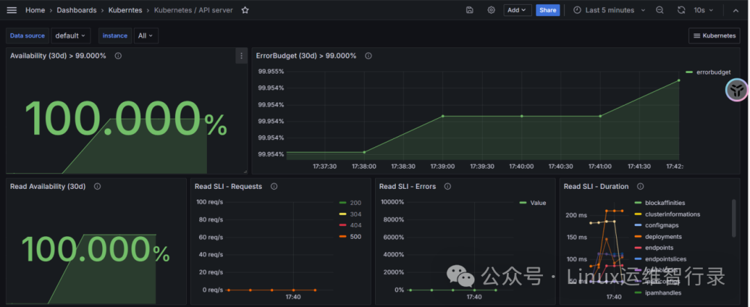
apiserver部分面板

controller-manager部分面板

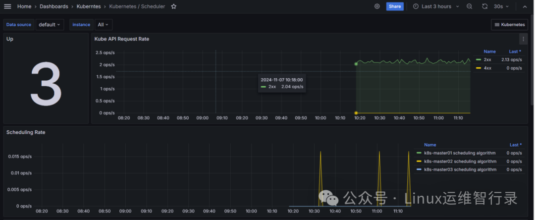
scheduler部分面板

kubelet部分面板

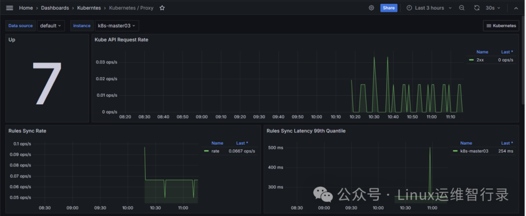
kub-proxy部分面板

calico部分面板

coredns部分面板
https://github.com/monitoring-mixins/website
https://monitoring.mixins.dev/
Kubernetes与Grafana的结合,不仅提升了监控的效率和准确性,还极大地增强了数据的可视化能力。通过这篇文章,我们希望您能够掌握如何利用Grafana面板来监控Kubernetes集群,让您的运维工作更加高效和智能。随着技术的不断进步,帮助用户构建更加稳定和高效的系统。
别忘了,关注我们的公众号,获取更多关于容器技术和云原生领域的深度洞察和技术实战,让我们携手在技术的海洋中乘风破浪!





