在当今快节奏的互联网环境中,Redis作为一款高性能的键值存储系统,广泛应用于缓存、消息队列等场景。为了确保Redis的稳定性和高效性,实时监控其性能指标变得尤为重要。Grafana是一款强大的开源数据可视化工具,它可以帮助我们轻松构建Redis的监控面板。本文将详细介绍如何使用Grafana搭建Redis监控面板,让您一目了然地掌握Redis的运行状态。

预防胜于治疗,监控先行
1、下载部署包
$ curl -O https://github.com/oliver006/redis_exporter/releases/download/v1.66.0/redis_exporter-v1.66.0.linux-amd64.tar.gz
2、获取二进制命令
$ tmpdir=$(mktemp -d)
$ tar xvf redis_exporter-v1.66.0.linux-amd64.tar.gz -C ${tmpdir}
$ sudo mv ${tmpdir}/redis_exporter*/redis_exporter /usr/local/bin/
$ cat <<'EOF' | sudo tee /usr/lib/systemd/system/redis_exporter.service > /dev/null
[Unit]
Description=redis_exporter
Documentation=https://github.com/oliver006/redis_exporter
Wants=network.service
After=network.service
[Service]
Type=simple
User=postgres
Environment=REDIS_PASSWORD=123456
ExecStart=/usr/local/bin/redis_exporter
ExecStop=/bin/kill -s SIGTERM $MAINPID
Restart=on-failure
[Install]
WantedBy=multi-user.target
EOF
$ sudo systemctl daemon-reload
$ sudo systemctl enable redis_exporter --now
Created symlink from /etc/systemd/system/multi-user.target.wants/redis_exporter.service to /usr/lib/systemd/system/redis_exporter.service.
4、清理环境
$ rm -rf ${tmpdir}
1、Prometheus采集pgpool2数据
$ kubectl -n kube-system edit cm prometheus
- job_name: "redis-exporter"
static_configs:
- targets:
- "172.139.20.81:9121"
- "172.139.20.177:9121"
2、验证是否采集成功
$ curl -s $(kubectl -n kube-system get svc prometheus -ojsonpath='{.spec.clusterIP}:{.spec.ports[0].port}')/prometheus/api/v1/query --data-urlencode 'query=up{job="redis-exporter"}'
{"status":"success","data":{"resultType":"vector","result":[{"metric":{"__name__":"up","instance":"172.139.20.177:9121","job":"redis-exporter"},"value":[1731982902.844,"1"]},{"metric":{"__name__":"up","instance":"172.139.20.81:9121","job":"redis-exporter"},"value":[1731982902.844,"1"]}]}}
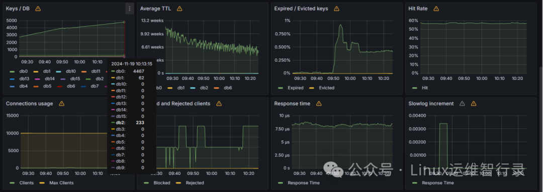
grafana上添加 redis 面板(ID:18345),地址:https://grafana.com/grafana/dashboards/18345-redis-overview/


通过上述步骤,您可以轻松地使用Grafana搭建出功能强大且易于理解的Redis监控面板。这不仅有助于提高系统的可观察性,还能在问题发生前及时采取措施,保障业务的连续性和稳定性。希望本文的内容对您有所启发,如果有任何疑问或建议,欢迎在评论区留言讨论!
别忘了,关注我们的公众号,获取更多关于容器技术和云原生领域的深度洞察和技术实战,让我们携手在技术的海洋中乘风破浪!

文章转载自Linux运维智行录,如果涉嫌侵权,请发送邮件至:contact@modb.pro进行举报,并提供相关证据,一经查实,墨天轮将立刻删除相关内容。




