
数据资产已成为企业战略决策的核心要素,数据库中的客户信息、交易记录、员工薪资等敏感数据一旦泄露,可能引发法律风险、商誉损失甚至业务停摆。如何精准识别敏感数据?如何防止越权访问?如何应对恶意攻击?DBdoctor最新推出的数据安全功能矩阵,以“智能发现+动态防护+立体审计”为核心,为企业提供全生命周期的数据安全解决方案。
当数据成为企业命脉,我们却面临着:
1️⃣ 变更失控的定时炸弹
开发人员误触DELETE语句?权限回收总是滞后于人员变动? 外包团队能直接访问生产库?测试环境存有真实客户信息? 敏感字段调整后脱敏策略失效?分级标签形同虚设?
2️⃣ 查询黑洞中的致命盲区
财报数据截图流出却无法定位责任人?共享文件暗藏完整身份证号? 高峰时段全表扫描拖垮业务?敏感接口被恶意高频调用? 异常查询难定位,数据泄露后无法溯源
DBdoctor的破局之道:让安全长在数据库DNA里
功能点一:智能敏感数据治理,让数据风险“看得见”
1.敏感数据自动发现
支持MySQL、Oracle、PostgreSQL、SQL Server 等常见数据库引擎
内置行业标准敏感字段模板(身份证/银行卡/手机号等),支持自定义扩展知识库
多维度精准匹配算法
支持匹配字段真实数据或字段名 支持正则表达式、知识库两种匹配方式 支持数据顺序采样和随机采样 支持匹配字段长度

图示:扫描到表employee的字段phone为敏感字段手机号
2.动态脱敏防护
提供3种脱敏算法灵活配置:
• Hash脱敏:使用哈希算法将数据加密,确保数据不可逆
DBdoctor的破局之道:让安全长在数据库DNA里
功能点一:智能敏感数据治理,让数据风险“看得见”
1.敏感数据自动发现
支持MySQL、Oracle、PostgreSQL、SQL Server 等常见数据库引擎
内置行业标准敏感字段模板(身份证/银行卡/手机号等),支持自定义扩展知识库
多维度精准匹配算法
支持匹配字段真实数据或字段名 支持正则表达式、知识库两种匹配方式 支持数据顺序采样和随机采样 支持匹配字段长度

2.动态脱敏防护
提供3种脱敏算法灵活配置:
• Hash脱敏:使用哈希算法将数据加密,确保数据不可逆
图示:开发人员在SQL窗口仅见脱敏后数据,原始信息全程受保护(employee表的字段salary应用hash脱敏, 字段phone应用遮盖脱敏)
功能点二:立体化访问控制,让数据流动“管得住”
三重防护机制:
1.查询权限控制
图示:细粒度权限控制

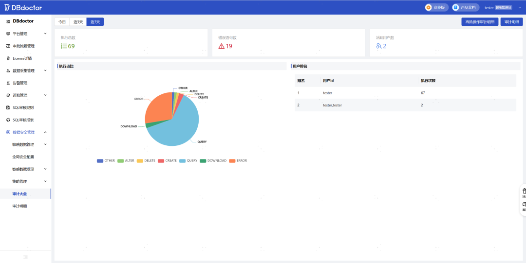
审计双视图:

图示:通过活跃用户排名快速定位异常账号

图示:记录通过DBdoctor平台的所有操作,包括操作人、操作时间、sql、操作结果等
现在行动,让数据安全从成本中心变为竞争力!
DBdoctor通过智能化的数据识别、精准化的访问控制、可视化的审计追踪,帮助企业以最小成本满足GDPR、等保2.0等合规要求。立即下载DBdoctor,开启您的数据安全升级计划!
**************************************************
DBdoctor官方免费下载地址:https://www.dbdoctor.cn/?utm=07


最后修改时间:2025-04-10 09:40:23
文章转载自DBdoctor,如果涉嫌侵权,请发送邮件至:contact@modb.pro进行举报,并提供相关证据,一经查实,墨天轮将立刻删除相关内容。




