VFG 技术架构
Filebeat 接收Syslog ,并进行日志分段,VictoriaLogs 持久化存储日志 ,Grafana 可视化、数据查询、告警、数据导出。
为什么要用VictoriaLogs ?
• 与Elasticsearch Grafana Loki相比几十倍的CPU/内存/存储资源占用的差距,能极大的节省硬件资源。 • VGF可以实现ELK的Web查询、日志压缩存储、syslog 日志接收。
简介
• VictoriaLogs 兼容支持多种数据输入软件,Filebeat 也支持多种数据输入。 • VictoriaLogs 的Web UI很简陋,所以要用Grafana。 • VictoriaLogs 是HTTP访问是无认证的,需要套其他软件来实现。(默认端口9428) • VictoriaLogs 的数据过期时间是全局的,所以如果有需求,只能部署多个实例。 • Filebeat 相对Logstash 性能更好,也比VictoriaLogs 自带的Syslog输入功能更多。
Docker 国内安装
https://mirror.nju.edu.cn/mirrorz-help/docker-ce/?mirror=NJU
Docker Hub国内加速
sudo mkdir -p etc/docker
sudo tee /etc/docker/daemon.json <<-'EOF'
{
"registry-mirrors": [
"https://dockerproxy.net",
"https://docker.mirrors.ustc.edu.cn",
"https://docker.nju.edu.cn"
]
}
EOF
sudo systemctl daemon-reload
sudo systemctl restart docker
部署VictoriaLogs
创建 victoria-logs-data 文件夹
docker run -d --restart always \
-p 9428:9428 \
-v ./victoria-logs-data:/victoria-logs-data \
--name victoria-logs-syslog-songxwn.com \
docker.io/victoriametrics/victoria-logs:latest \
--retentionPeriod=365d
# by songxwn.com
• 9428/tcp 对外HTTP访问 • 数据保留365天 • ./victoria-logs-data 为存储目录
部署Grafana
docker run -d --name=grafana -p 3000:3000 \
-e GF_INSTALL_PLUGINS=victoriametrics-logs-datasource \
--name Grafana \
grafana/grafana-enterprise
Grafana 接入VictoriaLogs 数据源
插件已默认安装,添加对应数据源即可,目标为 http://192.168.1.1:9428
Filebeat 部署 - 接收Syslog,输出到VL
vim filebeat.docker.yml
filebeat.inputs:
-type:udp
enabled:true
max_message_size:10KiB
host:"0.0.0.0:514"
fields:
type:udp
output.elasticsearch:
hosts: ["http://127.0.0.1:9428/insert/elasticsearch/"]
parameters:
_msg_field:"message"
_time_field:"@timestamp"
_stream_fields:"host.hostname"
allow_older_versions: true
PS:注意 127.0.0.1 替换为宿主机IP.
运行
docker run -d \
--name Filebeat \
--user=root \
--volume="$(pwd)/filebeat.docker.yml:/usr/share/filebeat/filebeat.yml:ro" \
-p 514:514/udp \
docker.elastic.co/beats/filebeat:8.17.2
Docker compose 一把梭
创建并进入 opt/VFG文件夹
mkdir /opt/VFG
cd /opt/VFG
filebeat配置文件 - vim filebeat.docker.yml
http:
enabled:true
host:"http://0.0.0.0:5066"
filebeat.inputs:
-type:udp
enabled:true
max_message_size:10KiB
host:"0.0.0.0:514"
fields:
type:udp
output.elasticsearch:
hosts: ["http://syslog-victoria-logs:9428/insert/elasticsearch/"]
parameters:
_msg_field:"message"
_time_field:"@timestamp"
_stream_fields:"host.hostname"
allow_older_versions: true
PS:如果需要字段分割,可以参考如下。增加到输入输出中间即可。
processors:
- dissect:
tokenizer: "<%{syslog_pri}>%{timestamp} %{hostname} %%{log_level}/%{log_code}/%{log_action}(l):IPVer=%{ipver},Protocol=%{protocol},SourceIP=%{source_ip},DestinationIP=%{destination_ip},SourcePort=%{source_port},DestinationPort=%{destination_port},SourceNatIP=%{source_nat_ip},SourceNatPort=%{source_nat_port},BeginTime=%{begin_time},EndTime=%{end_time},S>
field: "message"
target_prefix: "parsed"
victoria-logs 数据目录
mkdir victoria-logs-data
chown -R 472:472 victoria-logs-data
Grafana 数据目录和配置文件
mkdir grafana-data
chown -R 472:472 grafana-data
数据源配置文件
mkdir -p ./provisioning/datasources
vim ./provisioning/datasources/vm.yml
apiVersion: 1
datasources:
# <string, required> Name of the VictoriaLogs datasource
# displayed in Grafana panels and queries.
- name: VictoriaLogs-songxwn.com
# <string, required> Sets the data source type.
type: victoriametrics-logs-datasource
# <string, required> Sets the access mode, either
# proxy or direct (Server or Browser in the UI).
access: proxy
# <string> Sets URL for sending queries to VictoriaLogs server.
# see https://docs.victoriametrics.com/victorialogs/querying/
url: http://syslog-victoria-logs:9428
# <string> Sets the pre-selected datasource for new panels.
# You can set only one default data source per organization.
isDefault: true
vim docker-compose.yml 文件
services:
victoria-logs:
image:victoriametrics/victoria-logs:latest
container_name:syslog-victoria-logs
volumes:
-./victoria-logs-data:/victoria-logs-data
restart:always
command: [
"--retentionPeriod=365d"
]
environment:
-TZ=Asia/Shanghai
healthcheck:
test: ["CMD", "wget", "-q", "--spider", "http://127.0.0.1:9428/health"]
interval:1m30s
timeout:10s
retries:3
grafana:
image:grafana/grafana-enterprise
container_name:syslog-grafana
ports:
-"3000:3000"
environment:
-GF_INSTALL_PLUGINS=victoriametrics-logs-datasource
-GF_SECURITY_ADMIN_PASSWORD=Songxwn.com
-TZ=Asia/Shanghai
volumes:
-./grafana-data:/var/lib/grafana
-./provisioning:/etc/grafana/provisioning
restart:always
healthcheck:
test: ["CMD", "curl", "-f", "http://localhost:3000/api/health"]
interval:1m30s
timeout:10s
retries:3
filebeat:
image:docker.elastic.co/beats/filebeat:8.17.2
container_name:syslog-filebeat
ports:
-"514:514/udp"
volumes:
-./filebeat.docker.yml:/usr/share/filebeat/filebeat.yml:ro
restart:always
environment:
-TZ=Asia/Shanghai
healthcheck:
test: ["CMD", "curl", "-f", "http://localhost:5066"]
interval:60s
timeout:10s
retries: 3
compose 启动命令 (需要Docker Engine 19.03.0以上版本)
docker compose up -d
停止、升级
docker compose down
dcker compose pull
docker compose up -d
compose文件说明
1. Victoria-Logs 服务
• 服务名称: victoria-logs• 镜像: 使用 victoriametrics/victoria-logs:latest
镜像。• 容器名称: syslog-victoria-logs• 数据卷: 挂载本地目录 ./victoria-logs-data
到容器内的/victoria-logs-data
,用于持久化存储。• 重启策略: 设置为 always
,确保容器在运行失败后自动重启。• 启动命令: 指定命令参数 --retentionPeriod=365d
,表示日志保留期为365天。• 环境变量: 设置时区为 Asia/Shanghai
。• 健康检查: • 执行 wget -q --spider http://127.0.0.1:9428/health
检查服务的健康状态。• 每 1分30秒
执行一次检查。• 如果检测不到健康状态,等待 10秒
后超时。• 重试 3次
失败后标记为非健康。
2. Grafana 服务
• 镜像: 使用 grafana/grafana-enterprise
镜像。• 容器名称: syslog-grafana• 端口映射: 将主机的 3000
端口映射到容器的3000
端口,供外部访问 Grafana。• 环境变量: • 安装插件 victoriametrics-logs-datasource
。• 设置初始管理员密码为 Songxwn.com
。• 设置时区为 Asia/Shanghai
。• 数据卷: • 挂载本地目录 ./grafana-data
到容器中的/var/lib/grafana
,用于持久化 Grafana 的数据。• 挂载本地目录 ./provisioning
到/etc/grafana/provisioning
,用于配置预置的数据源和仪表盘。• 重启策略: 设置为 always
。• 健康检查: • 执行 curl -f http://localhost:3000/api/health
检查服务的健康状态。• 每 1分30秒
执行一次检查。• 如果检测不到健康状态,等待 10秒
后超时。• 重试 3次
失败后标记为非健康。
3. Filebeat 服务
• 镜像: 使用 docker.elastic.co/beats/filebeat:8.17.2
镜像。• 容器名称: syslog-filebeat• 端口映射: 将主机的 514/udp
端口映射到容器的514/udp
端口,用于接收 Syslog。• 数据卷: 将本地的 filebeat.docker.yml
配置文件挂载到容器内的/usr/share/filebeat/filebeat.yml
,且为只读。• 重启策略: 设置为 always
。• 环境变量: 设置时区为 Asia/Shanghai
。• 健康检查: • 执行 curl -f http://localhost:5066
检查服务的健康状态。• 每 60秒
执行一次检查。• 如果检测不到健康状态,等待 10秒
后超时。• 重试 3次
失败后标记为非健康。
这些配置用来部署和管理 Victoria-Logs、Grafana 和 Filebeat 服务,确保它们处于良好运行状态,且在故障发生时可以自动恢复。各自的健康检查提供了针对服务运行状态的简易确认方式,进一步提高系统的稳定性和可靠性。
VFG Compose 部署使用
• 发送日志到udp/514 端口,即可存储到数据库。 echo "songxwn.com\!" | nc -4u 202.182.109.11 514
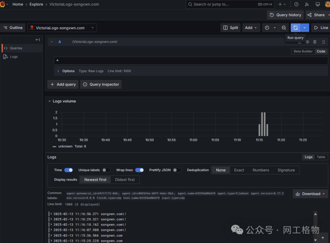
命令用来测试发送• 访问到Grafana Web 3000端口,使用admin/Songxwn.com 登录。 • 可以通过已经预先创建的数据源VictoriaLogs-songxwn.com,通过Explore 查询日志(LogsQL语法, *
匹配所有 )和导出为CSV文件。• Grafana 也可以进行日志告警和构建可视化仪表盘。
Grafana 示例

资源占用 - 有较高日志输入的情况下
docker stats
CONTAINER ID NAME CPU % MEM USAGE LIMIT MEM % NET I/O BLOCK I/O PIDS
1c7fe73fc896 syslog-filebeat 0.52% 63.14MiB 3.822GiB 1.61% 14.1MB 5.38MB 0B 8.19kB 15
4a6ee8b19475 syslog-grafana 0.61% 147.3MiB 3.822GiB 3.76% 9.85MB 12.8MB 299kB 305MB 33
a80d91af294c syslog-victoria-logs 0.04% 195.7MiB 3.822GiB 5.00% 5.4MB 604kB 520kB 6.86MB 14
通过Git下载Compose文件
git clone https://github.com/Songxwn/VGF-Docker-compose.git
# git clone https://gitee.com/songxwn/VGF-Docker-compose.git 或者从国内下载
cd VGF-Docker-compose
chown -R 472:472 grafana-data
chown -R 472:472 victoria-logs-data
chown -R 472:472 provisioning
chown 1000:1000 filebeat.docker.yml
docker compose up -d
docker ps
# 查看状态,两分钟之后应该都是healthy
# 群晖需要进入SSH下配置
加入知识星球 - 获取更多帮助

文章转载自网工格物,如果涉嫌侵权,请发送邮件至:contact@modb.pro进行举报,并提供相关证据,一经查实,墨天轮将立刻删除相关内容。




