先介绍一下Grafana:
下面介绍如何配置邮件告警:
1. 部署Grafana:
(1)下载可执行文件:
wget https://s3-us-west-2.amazonaws.com/grafana-releases/release/grafana_4.6.3_amd64.deb
(2)解压:
tar -zxvf grafana-4.6.3.linux-x64.tar.gz
2. 配置SMTP
(1)在Grafana的配置文件defaults.ini(这里是将defaults.ini拷贝到/tmp/grafana目录下,改名为grafana.ini)中配置SMTP:
cd grafana-4.6.2/conf
cp defaults.ini /tmp/grafana/grafana.ini
sudo vim /tmp/grafana/grafana.ini

(2)重启Grafana:
sudo netstat -pan | grep 3000
kill -9 进程号
./grafana-server -config /tmp/grafana/grafana.ini
(3)通过3000端口访问页面。
3. 添加数据源
(1)填写数据源信息

(2)保存(Save & Test)

(3)在数据源列表可以查看到添加数据源成功:

4. 添加报警
(1)添加Notification channel

(2)点击Send Test看配置是否成功:

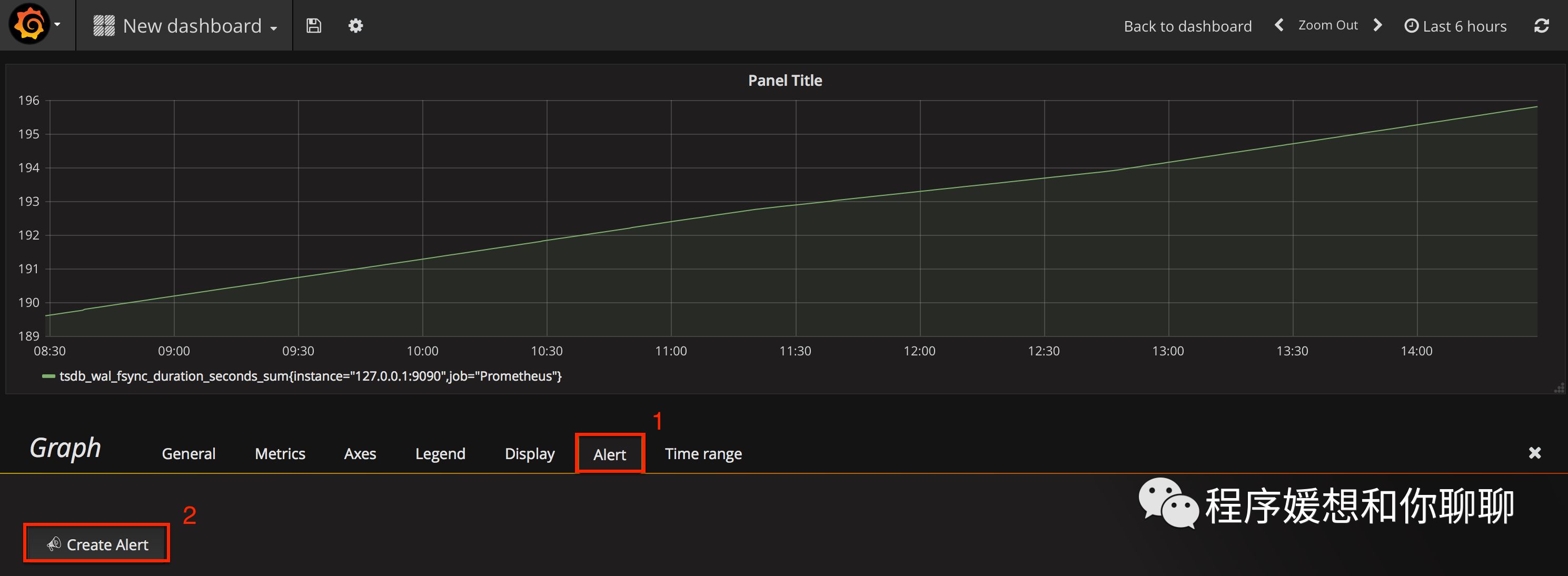
(2) 新建图表
添加Alert:
设置报警规则:

设置邮件内容:

测试规则:
如果遇到“The dashboard needs to be saved at least once...”,先保存(MAC是command+S):

规则没问题:
还可以查看alert的历史:

文章转载自程序媛的梦想,如果涉嫌侵权,请发送邮件至:contact@modb.pro进行举报,并提供相关证据,一经查实,墨天轮将立刻删除相关内容。








