在2024年OceanBase年度发布会上,OceanBase全新推出了新一代数据库一体机。该产品基于“自主研发”的分布式数据库技术和全国产化硬件平台构建,凭借其突破性的创新与卓越的性能,迅速赢得了金融行业与政企领域等关键行业的青睐。依托“自主研发”的技术突破,OceanBase数据库一体机荣获赛迪顾问 2024-2025 新一代信息技术创新产品奖,并斩获IT168年度卓越产品奖。这些行业权威奖项的认可,充分表明OceanBase数据库一体机在驱动数据库技术创新、赋能行业数字化转型道路上迈出了关键性的一步。
近日,OceanBase数据库一体机迎来了4.1版本的更新迭代。在此次版本升级中,产品针对运维过程中的核心痛点进行了全面升级,从六大核心维度实现了能力的显著提升:部署自动化、全链路监控、智能存储管理、硬件健康检测、日志智能分析及网络拓扑优化。通过这些创新功能的融入,OceanBase数据库一体机4.1版本不仅显著提升了运维效能,更为金融、政企等关键行业的核心业务提供了更为坚实的保障,进一步推动了数据库核心系统的升级换代,助力各行业客户加速数字化转型进程。
一、全链路观测:从“经验排查”到“链路透视”
过去,运维工具只能监控数据库、硬件等单层数据,在系统出现故障时,排查常常像是“经验排查”,运维人员需要手工逐层翻查日志,关联数据库、操作系统、硬件等多个层面的监控数据,整个过程既耗时又容易出错。而且传统监控无法深入分析 SQL 全链路执行状态,通常只能靠经验“猜测根因”。 尤其在跨团队协作时,常因数据不互通导致责任边界模糊,故障修复效率低下。
OceanBase 数据库一体机通过全链路观测能力,显著提升了故障追踪和定位的效率,从 SQL 发起到硬件资源,系统自动打通每一环节,让问题从“难查”变“直观”,极大提升了运维效率。
👉 拓扑穿透可视化:从代理到数据库、操作系统、硬件,逐层展示各个层级的健康状态,点击任意异常节点可迅速跳转至详情页,快速定位异常问题,避免“盲人摸象”式排查;
👉 横向对比分析:同一集群内的多台主机资源(如CPU、内存)与性能指标(如时延、吞吐量)可视化对比,帮助快速识别性能瓶颈,精准调优;
👉 SQL全链路追踪:输入SQL ID,系统即可追溯执行链路,分析每一条执行 SQL 的执行耗时并且排查出错链路,快速定位慢 SQL 和 SQL 相关故障。

通过全链路观测,故障定位效率大幅提升,跨团队协作更为顺畅,过去需要数小时才能排查出来的问题,现在仅需要几分钟即可定位,大大缩短系统不可用的时间。
二、OSM 存储池:扩容不再”头疼“,智能均衡保性能
在传统一体机存储环境中,很多用户扩容时会遇到“扩容阵痛”:数据写入往往集中到新盘,导致部分磁盘负载过重,性能波动明显,业务响应变慢,甚至出现短暂宕机。对于金融、电商等对性能和稳定性要求极高的业务,这种情况带来的影响非常明显,极易造成单盘过载,整体 IOPS 不升反降。
针对这一痛点,OceanBase 数据库一体机引入 OSM Online Rebalance,彻底改变这一现状,可智能感知整个存储池的数据分布状态,自动将数据均匀分布到所有磁盘上,实现智能均载与性能最大化:
🔎 新增支持Rebalance:通过OSM Online Rebalance,系统能够智能感知数据分布情况,自动将数据在所有存储资源(包括新扩容的磁盘)上进行均匀分布。
🔎 在线Rebalance,业务无感知: Rebalance 过程支持在线进行,对正在运行的业务几乎没有影响。
🔎 提升 IOPS,避免单盘过载: 自动均衡数据分布有效避免了单盘过载问题,将 IOPS 均匀分散到所有磁盘上,显著提升整体 IOPS 性能。
🔎 快速 Rebalance,高效扩容: OSM Rebalance 具备快速均衡能力,单块盘同步速度可达 3GB/s,大大缩短了扩容后的数据均衡时间。凭借强大的 Rebalance 能力,OSM 能够高效地扩展到大型数据库,并且不会影响系统的功能或性能。

通过这项升级,用户不仅可以显著降低存储成本,更确保了扩容过程的业务无感知和平滑进行,真正实现存储的“智能均衡”与性能的最大化,极大地简化了运维工作,让存储扩容变得稳定可靠。
三、白屏化安装:从“黑屏手工拼装”到“一键集群上线”
在传统数据库一体机的部署过程中,运维人员常常需要登录每台节点主机,通过命令行逐条执行脚本:安装操作系统依赖、手动划分磁盘、分配 IP、配置参数、安装数据库集群组件……整个流程跨多个界面、多个命令、多个环节,一旦出错就需回滚重来。部署不仅耗时数小时,还容易因人为疏漏或环境差异导致失败。
OceanBase 数据库一体机最新版本引入白屏化安装流程,将复杂的集群部署流程整合进统一的 GUI 界面,真正实现分钟级交付、流程化部署:
💡 GUI 界面分钟级交付:一站式完成网络划分、存储池配置,5 分钟完成数据库一体机集群配置,半小时内完成硬件-操作系统-数据库全流程安装;
💡 多架构灵活适配:支持容器化/物理机部署模式,一键选择分布式、仲裁或单机架构,满足多元场景需求;
💡 资源智能优化:自动分配 CPU、内存和存储资源,集成 NUMA 绑定与网络加速,确保性能开箱即用达到最优。

通过白屏化安装,OceanBase 数据库一体机将传统“高耗时、高依赖、高出错”的部署流程变为低门槛、快交付、高可靠的体验。部署效率提升 300%,人为配置错误率几乎为 0,让非专业人员也能快速上线企业级数据库集群。
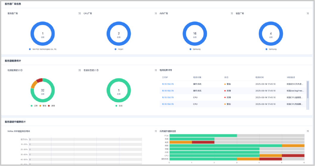
四、硬件中心:从“隐性故障”到“先知预警”
硬件是数据库稳定运行的基石,硬件隐患往往只有在业务受影响时才被感知。以往常常是业务报错了,才发现磁盘坏道、HCA 过热等故障早已潜伏。这些“隐性故障”如同潜藏的“定时炸弹”,看似系统运行正常,实则风险正在积聚。一旦在业务高峰期集中爆发,可能引发严重的连锁反应:数据库性能急剧下降、系统宕机、业务中断甚至带来数据一致性风险。

OceanBase 数据库一体机最新版本引入全新升级的硬件中心,构建数据库硬件层的实时可观测体系,目标是:让“看不见的故障”变得可见、可追、可预警:
📕 8 大类硬件健康检测项:涵盖内存降频、HCA 卡温度、磁盘坏道等核心风险;
📕 32 项指标总览面板:集中展示 CPU 温度、NVMe 寿命等关键数据,实现健康状态一图掌握;
📕 风险预警机制:可在风险发生前 3 小时发出预警,为运维留出足够的干预窗口。
这一能力的引入,将 OceanBase 数据库一体机的运维模式从传统的“事后响应”转向“事前防御”,极大增强了系统在面对硬件故障时的稳定性、可靠性与主动处理能力。
无论是自动化部署,还是稳定运行,系统都不应被底层硬件的不可控因素所拖累。通过硬件中心,我们希望让客户真正做到“把风险解决在故障之前”。
五、日志中心:从“大海捞针”到“精准定位”
在复杂的分布式数据库系统中,运维人员每天需要处理大量的日志数据,这些日志是排查故障和分析系统行为的重要依据。然而,面对如“大海”般的日志数据,如何快速有效地检索、过滤和关联有价值的信息是巨大的挑战。传统的日志分析往往依赖运维人员的经验和手工操作,效率低下,故障根因分析耗时长,难以满足快速定位和解决问题的需求,影响业务系统的稳定性和响应速度。
OceanBase 数据库一体机通过升级后的日志中心,显著提升了日志管理和故障定位的效率。系统提供了智能化的日志分析能力,能够快速、准确地从海量日志中挖掘出有价值的信息,使问题从“难找”变得“直观”,大幅提升了运维效率。
📜 上下文关联查询:一键穿透日志关联链路,系统能自动关联相关信息,迅速定位故障根因,避免了传统日志分析中的“碎片化”排查过程。
📜 多维组合搜索:支持对象、级别、关键词精准过滤,用户可以根据对象、级别、关键词等条件进行高效检索,显著降低检索时间,使运维人员能快速定位到真正的问题所在。
📜 智能日志压缩与存储优化:日志中心不仅将日志压缩率提升 3 倍,还进一步优化了存储管理,即便面对海量日志数据,用户依然获得快速、精准的查询体验。

通过这一系列创新的日志管理功能,OceanBase 数据库一体机帮助用户在面对复杂故障时,大幅提高了故障定位和解决的效率。过去需要数小时才能定位的问题,现在可以在几分钟内得到解决,极大减少了系统停机时间,确保业务系统的高可用性和稳定性。
六、灵活组网与高可用时钟源:从“单点风险”到“无限可能”
传统的数据库网络组态配置往往比较僵化,难以灵活适应复杂的网络环境和业务需求。同时,在分布式系统中,依赖单一的时钟源存在单点故障风险,一旦时钟源失效,可能导致各节点时间不同步,进而引发分布式事务处理混乱,严重影响数据一致性和系统可用性。
OceanBase 数据库一体机通过灵活的组网设计和多时钟源冗余机制,有效解决了这些问题,为用户提供了更高可用性和更强的系统稳定性。
🔧 VIP 模式自由切换:支持内外网 VIP 灵活配置,用户可以根据实际需求自由切换,确保业务连续性不受网络变化的影响,提高系统的灵活性和可扩展性。
🔧 多时钟源冗余:规避单点故障,保障分布式事务的强一致性。 即便主时钟源出现故障,系统也能自动切换至备用时钟源,确保分布式系统的时间同步和高可用性。
灵活的组网配置显著提升了系统对复杂网络环境的适应能力,使得运维变得更加简便高效。多时钟源冗余设计规避了单点故障风险,保障了分布式事务的强一致性,将系统可用性提升至 99.999%,达到金融级别的稳定性要求,为企业核心业务提供了坚实可靠的技术保障,确保业务始终保持高效稳定运行。
OceanBase 数据库一体机 4.1 版本的发布,是对企业在核心业务系统需求的精准回应和深刻洞察。通过本次升级,OceanBase 数据库一体机可以为客户提供从部署到监控、从存储到硬件、从日志到网络的端到端软硬一体解决方案。不仅显著提升了系统的灵活性和可管理性,还帮助企业轻松应对数字化转型中最复杂的运维挑战,确保关键业务系统的稳定、高效与安全。
作为关键行业核心系统的底层支撑,OceanBase 数据库一体机 4.1 版本可以保障各行业核心业务系统的稳定性和可靠性。无论是金融、政企等关键行业,还是更广泛的应用场景,OceanBase 数据库一体机都为企业提供了更加可靠、高效和安全的数据库软硬一体化基础设施,助力业务系统的高效、稳定运行。
展望未来,OceanBase 将继续深化与行业伙伴的合作,推动分布式技术的创新应用,攻坚关键业务负载,推动数据库核心系统升级,助力各行业客户加速数字化升级。




