DB2数据库是一款高性能关系型数据库,被广泛应用于银行、证券、保险等金融关键行业领域。DBdoctor是一款集数据库性能监控与根因诊断、SQL审核与优化治理、数据脱敏与安全防护三大功能于一体的智能管理平台。目前已支持对DB2数据库的纳管,可为DB2用户提供高效的数据库智能管理服务。
一.如何快速纳管DB2数据库

环境要求:4c8g(建议独立的资源部署,可以添加选项--unlimited
忽略4c8g的限制)
下载安装包:https://www.dbdoctor.cn/?utm=01
用系统root账号进行安装包解压,然后执行 ./dbd -I

服务访问地址:http://<部署服务的主机ip>:13000
登录账号:tester/Root2023!
详细文档:https://demo.dbdoctor.cn/modules/dbDoctor/mdPreview/index.html?readme=help#/
a) 创建访问账号(如已有账号,则直接进入下一步)
针对于DB2数据库,账号的创建和赋权是分开的。其中创建账号是在操作系统创建,赋权是在数据库中执行。
在Linux服务器上创建账号
sudo useradd -m <用户名> # 创建用户sudo passwd <用户名> # 设置密码
在数据库中执行赋权命令
GRANT SELECT, PROCESS, SHOW VIEW, REPLICATION SLAVE ON *.* TO '<用户名>'@'%'
b)页面纳管DB2实例
点击“实例纳管”按钮后,在类型下拉框中选中“DB2 单机版”引擎类型; 填写数据库的访问地址、数据库列表、账号以及密码等基本信息;多个数据库用逗号隔开,也可通过执行以下db2命令直接查询;
db2 list database directory | grep "Database name" | awk -F'=' '{gsub(/ ,"",$2);print $2}' | sort -u | paste -sd, -
点击"check"按钮,检查实例数据库是否连接正常; 录入DB2数据库所在主机的账号信息,默认自动安装Agent。

连通性检测通过后,点击提交后即可成功纳管DB2数据库。在实例列表界面,可以看到已纳管的DB2实例信息。
当前DBdoctor 适配DB2 10.5及以上版本,并提供SQL审核、AI-SQL改写、性能洞察、根因诊断、实例巡检、基础监控、存储分析、数据安全等功能服务。

SQL审核提供对SQL从开发到运维的全生命周期质量管理:
1)开发审核:包含快速审核、IDE审核、CICD审核、代码仓审核,可以帮助开发人员从代码编写、代码提交等多个维度检查SQL的规范性,实现SQL全流程管理。
2)生产审核:包含慢SQL审核、库表元数据审核,可以帮助运维人员快速发现问题SQL并能发起工单进行跟踪处理,可有效提升生产系统的稳定性。

2 AI-SQL改写
AI-SQL改写引擎结合大语言模型能力,能够深入理解业务语义和执行上下文,准确把握SQL的应用场景和目标。内嵌自研SQL审核引擎,依据规则进行严格的合规与性能审查,确保改写后的SQL既符合最佳实践,又能提升性能。接入自研Cost优化器,从成本效益的角度出发,自动评估并选择成本最优的SQL写法。
3.性能洞察
通过数学模型精准定位,打破基于经验、规则、阈值诊断的传统,真正实现单条SQL资源量化,把资源消耗映射为颜色面积,直观定位数据库性能问题并给出优化建议(比如索引推荐)。包含资源使用率、业务流量、Average Active Session(AAS即平均活跃会话)曲线,同屏展示三者的关联关系,三步即可快速定位性能问题。
重点说明:
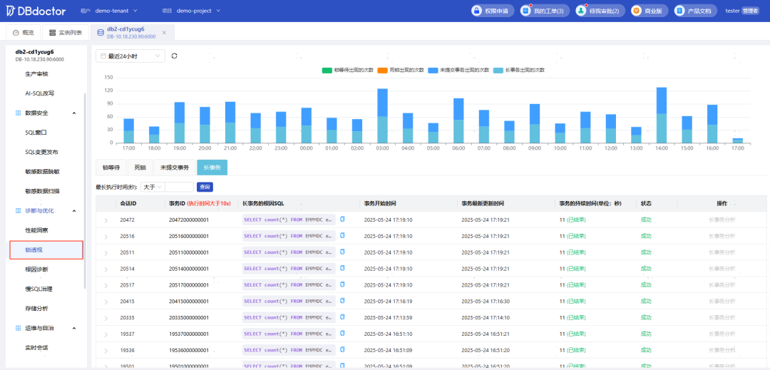
4.锁透视
涵盖锁等待、死锁、长事务、未提交事务四大锁场景。慢动作回放问题现场,直观展示事务SQL的锁形成过程,快速找到问题源头。
5.根因诊断
根因诊断直接展示该实例在选定时间段内存在的问题根因SQL指纹,并会详细描述该SQL导致的问题现象,同时可以记录该SQL指纹在数据库里造成的每一次异常。

统计当前实例指定时间范围内慢SQL统计、慢SQL趋势,同时可针对指定慢SQL进行分析,获取SQL最差样本以及执行计划、索引推荐、sql审核等信息。


7.实例巡检
支持自动巡检及手动巡检两种巡检方式,可以及时发现数据库在配置、性能、资源等方面的问题,保证数据库服务的稳定。

9.数据安全
数据安全提供了在线查询SQL的能力和支持DDL、DMLd的变更。为保护敏感数据,DBdoctor推出的数据安全功能矩阵,以“智能发现 + 动态防护 + 立体审核”为核心,为企业提供全生命周期的数据安全解决方案。
1) SQL窗口和变更发布:SQL变更工单流程管理,自动SQL审核,指定审批节点,执行发布。
2) 敏感数据脱敏和扫描:内置本地知识库,可自定义脱敏规则;可配置自动扫描任务,自动识别数据库中的敏感数据,并可根据扫描报告一键配置脱敏规则。


免费申请商业版License,立即体验DBdoctor全部功能!
商业版License免费自助申请路径:
DBdoctor官方免费下载地址:https://www.dbdoctor.cn/?utm=07





