简介
在现代应用中,MySQL数据库的性能和稳定性对业务至关重要。有效的监控可以帮助预防问题并优化性能。Prometheus作为一款强大的开源监控系统,结合Grafana的可视化能力,可以提供全面的MySQL监控方案。
设置Prometheus
安装Prometheus
使用Docker安装Prometheus:
docker run -d --name=prometheus -p 9090:9090 prom/prometheus
此命令将Prometheus运行在本地的9090端口。
基本配置
创建一个Prometheus配置文件prometheus.yml
:
global:scrape_interval: 15sscrape_configs:- job_name: 'prometheus'static_configs:- targets: ['localhost:9090']
上面是官网提供的docker命令安装方案,官方直达链接[1],笔者是在Windows的docker中安装运行演示的,下面简单记录一下Windows安装的步骤细节
在指定路径下添加一下普罗米修斯的配置文件

文件的详细信息展示
# my global configglobal:scrape_interval: 15s # Set the scrape interval to every 15 seconds. Default is every 1 minute.evaluation_interval: 15s # Evaluate rules every 15 seconds. The default is every 1 minute.# scrape_timeout is set to the global default (10s).# Alertmanager configurationalerting:alertmanagers:- static_configs:- targets:# - alertmanager:9093# Load rules once and periodically evaluate them according to the global 'evaluation_interval'.rule_files:# - "first_rules.yml"# - "second_rules.yml"# A scrape configuration containing exactly one endpoint to scrape:# Here it's Prometheus itself.scrape_configs:# The job name is added as a label `job=<job_name>` to any timeseries scraped from this config.- job_name: "prometheus"# metrics_path defaults to '/metrics'# scheme defaults to 'http'.static_configs:- targets: ["127.0.0.1:9090"]- job_name: "mysql"# metrics_path defaults to '/metrics'# scheme defaults to 'http'.# 这里做一个说明就是后续的两个服务本地都是直接通过docker的方式运行在容器中,由于docker容器网络配置的原因,即使在安装部署在同一个网络空间之下,同时给网路空间起不同的名称作为区分也不能实现浏览器的ip访问,因此下面这里使用网络ip的方式进行标记static_configs:- targets: ["192.168.28.3:9104"]
执行Windows的docker命令运行服务
这里需要注意一下就是地址配置的问题,需要配置成自己的文件地址
docker run -d -p 9090:9090 --network my-mysql-network -v "D:\Program_Files\prometheus\prometheus.yml:/etc/prometheus/prometheus.yml" prom/prometheus --config.file=/etc/prometheus/prometheus.yml


访问网址得到的页面展示信息

安装MySQL Exporter
MySQL Exporter是什么
MySQL Exporter是一个用于从MySQL数据库中收集指标并暴露给Prometheus的工具。
安装步骤
使用Docker安装MySQL Exporter:
docker run -d -p 9104:9104 --name=mysql_exporter -e DATA_SOURCE_NAME="user:password@(hostname:3306)/" prom/mysqld-exporter
替换user
和password
为MySQL数据库的用户名和密码,hostname
为MySQL服务器地址。
配置MySQL Exporter
创建MySQL用户
在MySQL中创建一个专用用户:
CREATE USER 'exporter'@'localhost' IDENTIFIED BY 'password';GRANT PROCESS, REPLICATION CLIENT ON *.* TO 'exporter'@'localhost';
将MySQL Exporter与Prometheus集成
在prometheus.yml
中添加MySQL Exporter:
scrape_configs:- job_name: 'mysql'static_configs:- targets: ['localhost:9104']
Prometheus配置
添加MySQL Exporter
在Prometheus配置文件prometheus.yml
中增加MySQL Exporter的配置,确保Prometheus能够抓取MySQL Exporter暴露的指标。
抓取指标
启动Prometheus后,可以在http://localhost:9090
上访问Prometheus UI,检查抓取的MySQL指标。
Windows安装的步骤演示 官网直达链接[2]
添加配置信息

[client]user = rootpassword = shuyixiao666host = 192.168.28.3port = 3306
执行命令运行MySQL Exporter服务
docker run -d -p 9104:9104 --network my-mysql-network -v "D:\Program_Files\mysqld_exporter-0.15.1.windows-amd64\my.cnf:/etc/my.cnf" prom/mysqld-exporter --config.my-cnf=/etc/my.cnf


使用Grafana可视化指标
安装Grafana
使用Docker安装Grafana:
docker run -d -p 3000:3000 --name=grafana grafana/grafana
导入仪表盘
在Grafana中添加Prometheus数据源,然后从Grafana官网导入MySQL监控仪表盘(ID:7362)。
Windows安装的步骤演示 官网直达链接[3]
指定docker指令启动服务
docker run -d -p 3000:3000 --network my-mysql-network --name=grafana grafana/grafana-enterprise
初始化的账号和密码都是admin,首次登录之后会提示你修改你的密码

仪表板的简单配置
添加一个普罗米修斯的应用

配置之前的MySQL Exporter服务信息

保存之后配置仪表板信息

仪表板链接选择直达地址[4] 在这里选择你需要的或者你喜欢的仪表板信息,需要注意的是这里要选择普罗米修斯的数据源,不然后面的数据库选择会对应不上


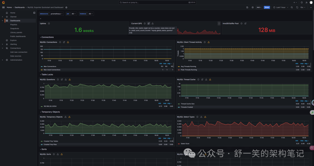
最后成品的展示

注意事项
1.上述执行的命令当初我尝试是在同一个网络组之下运行,如果你也想尝试一定要先建立好网络组不然会报错,不知道如何配置的可以看我另外一篇文章 直达链接[5]
本文内链接
[1]
官方直达链接: https://github.com/prometheus/prometheus[2]
官网直达链接: https://github.com/prometheus/mysqld_exporter[3]
官网直达链接: https://grafana.com/docs/grafana/latest/setup-grafana/installation/docker/[4]
仪表板链接选择直达地址: https://grafana.com/grafana/dashboards/?search=mysql[5]
直达链接: https://blog.csdn.net/weixin_50503886/article/details/139205836?spm=1001.2014.3001.5501




