
01 如何快速纳管Redis?
下面将详细介绍如何使用DBdoctor纳管Redis并对其进行性能诊断。
1.下载并安装DBdoctor
目前DBdoctor根据不同用户使用场景,分为Linux(企业版)、Windows(轻量版)、macOS(轻量版)等不同安装包,您可根据您的需求来选择下载。
安装包免费下载地址:https://www.dbdoctor.cn/?utm=01
详细安装文档:https://demo.dbdoctor.cn/modules/dbDoctor/mdPreview/index.html?readme=help#/

2) 纳管Redis实例
a) 创建访问账号(如已有账号,则直接进入下一步)
ACL SETUSER <用户名> on > <密码> allkeys +@all # 创建用户并设置密码
b)页面纳管Redis实例
DBdoctor支持纳管单机版和主从版的Redis 数据库。可根据实际情况进行选择。此处以纳管Redis 主从版数据库为例。
点击“实例纳管”按钮后,在类型下拉框中选中“Redis 主从版”引擎类型; 填写Redis 任一主库或者从库的访问地址、并选择合适的鉴权方式;
鉴权方式有以下三种,可根据实际情况选择对应的鉴权方式:
①密码认证 ②账号密码认证 ③无
点击"check"按钮,检查实例数据库是否连接正常; 录入Redis 数据库主从库所在主机的账号信息,默认自动安装Agent。

连通性检测通过后,点击提交后即可成功纳管Redis 主从版数据库。在实例列表界面,可以看到已纳管的Redis实例信息。
02 针对Redis ,如何使用DBdoctor提供的功能服务?
当前DBdoctor 适配Redis 4.x及以上版本,并提供性能洞察、慢查询、Key分析、实例巡检、基础监控等功能服务。
1.性能洞察
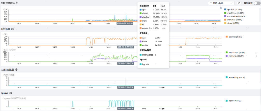
针对Redis 数据库,DBdoctor 提供以下资源指标的监控和慢日志趋势功能。
(1)各类资源指标监控

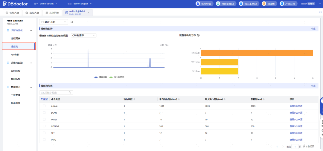
(2) 慢日志趋势
慢日志趋势图:展示不同时间段慢查询的统计情况。横轴表示时间范围,纵轴显示慢查询发生频次。不同颜色的色块代表不同的命令类型 命令关联分析: 精确展示了不同命令类型的慢日志数量、最大执行耗时、平均执行耗时以及执行该命令的来源 业务请求分布: 按用户应用程序主机IP进行数据库实例负载消耗分析
在命令关联分析页面中,如选中任一命令类型,则慢日志趋势图中可同步展示该命令类型的分布情况。
通过下图中可知, SET操作产生的慢日志次数最多,PSYNC操作执行耗时最大为101毫秒。点击左侧‘+‘可查看具体的操作命令。


2.慢查询
慢查询主要记录执行时间超过设置阈值的命令,可以帮助开发者识别性能瓶颈。主要包含以下功能:

(1)Key概览
实时掌握Redis实例的Key数量和内存占用,避免内存溢出或性能下降。

Redis Key分析通过实时采样统计分析目标实例,获取采样期间大key,热Key,帮助用户实时分析线上Redis Key统计状态。主要包含以下功能:
热key统计,统计分析获取出现频次最高的Key,以及出现频次 大key统计,实时统计分析获取大Key,Key的大小大于1MB,定义为大Key 统计获取样本总数、Key总数
在Key分析报告中,我们可以得知当前的热Key及大Key。通过分析热Key和大Key,开发同学可以检查业务代码中是否存在不合理的热点访问; 运营同学可以得知了解用户偏好,调整内容运营和推送策略;运维同学可以及时调整Redis集群代代理和分片,均衡所有请求。

4.实例巡检
支持自动巡检及手动巡检两种方式,可以及时发现数据库在配置、性能、资源等方面的问题,保证数据库服务的稳定。
(1)设置巡检模版:
可在后台配置界面,自定义不同的巡检模版。并指定实例添加具体的巡检项、设置固定巡检时间。

(2)查看巡检报告
点击左侧的实例巡检后,顶部可手动触发巡检动作。巡检完成后,可点击右侧的 “查看巡检报告”按钮,来巡检报告的详细信息。

DBdoctor 针对 Redis 引擎内置 10余项智能巡检规则,覆盖内存使用、CPU 负载、QPS 波动、Key命中率、内存碎片率、主从同步延迟、持久化行为等多维度关键指标,全方位保障系统运行稳定与性能优化。

5.基础监控
DBdoctor的基础监控功能提供了对数据库实例的全面监控,覆盖了多个维度的的关键指标、,帮助用户实时了解数据库的运行状态,及时发现潜在问题。主要有以下四个维度:
数据库与主机: 监控数据库和所在主机的CPU、内存、磁盘、软中断、持久化(bgsave)等信息 Keys:监控Keys总量、过期Keys数量、每秒驱逐Key数量、每秒命中Key数量、每秒未命中数量及Key命中率 数据库存储:监控持久化话行为 数据同步:监控主从同步延迟时间

03 总结
DBdoctor为Redis用户提供从实例纳管、性能洞察、Key分析到实例巡检的全方位智能运维服务。基于实时采样与可视化分析,快速定位大Key与热Key、精准诊断慢查询根源、主动预警资源风险,显著提升Redis性能与稳定性。让DBdoctor成为您最可靠的Redis智能管家,护航业务高效流畅运行!

1.DBdoctor轻量版•智能机器人重磅首发!颠覆传统AI交互运维,零门槛极速部署!
2.DBdoctor轻量版•智能机器人 体验官有奖招募!赢大额京东卡!
1️⃣ 免费下载
https://demo.dbdoctor.cn/modules/dbDoctor/mdPreview/index.html?readme=help#/






