零门槛玩转 TDengine IDMP:基于 Docker 环境的部署实战与工业数据新体验
个人简介
作者: ShunWah
公众号: “顺华星辰运维栈”主理人。持有认证: OceanBase OBCA/OBCP、MySQL OCP、OpenGauss、崖山 DBCA、亚信 AntDBCA、翰高 HDCA、GBase 8a | 8c | 8s、Galaxybase GBCA、Neo4j Graph Data Science Certification、NebulaGraph NGCI & NGCP、东方通 TongTech TCPE 等多项权威认证。
获奖经历: 在OceanBase&墨天轮征文大赛、OpenGauss、TiDB、YashanDB、Kingbase、KWDB 征文等赛事中多次斩获一、二、三等奖,原创技术文章常年被墨天轮、CSDN、ITPUB 等平台首页推荐。
- 公众号_ID:顺华星辰运维栈
- CSDN_ID: shunwahma
- 墨天轮_ID:shunwah
- ITPUB_ID: shunwah
- IFClub_ID:shunwah

前言
在工业数字化转型的赛道上,“实时数据采集 - 智能分析 - 可视化呈现” 的全流程效率,直接决定企业能否抓住生产优化的关键节点。TDengine IDMP 作为 AI 驱动的工业数据管理平台,凭借轻量化部署、多协议兼容、AI 分析内置等优势,成为企业快速落地工业数据管理的优选工具。
本次 TDengine IDMP Docker 部署实验营,依托官网 “快速体验” 指南,结合你已有的 CentOS Linux release 7.9.2009 Docker 环境(Docker 20.10.12、Docker Compose 1.28.6),无需重复搭建基础环境,只需 3 大核心步骤即可开启试用,还能限时免费体验全部功能,解锁工业数据管理新范式。
一、部署前:适配已有环境的精准检查
具备 Docker 基础环境,但为避免 IDMP 部署与现有服务(如运行中的 MySQL 容器)冲突、确保服务稳定,需先完成 3 项关键检查,扫清潜在障碍。
1. 系统资源与 CentOS 7.9.2009兼容性确认
TDengine IDMP 对资源要求适中,但需确保当前服务器有足够空闲资源支撑服务运行(避免与 MySQL 容器争抢资源):
- CPU:现有环境至少保留 4 核空闲(推荐 4 核及以上,应对数据采集与 AI 分析并发任务);
- 内存:可用内存 ≥4GB(IDMP 服务约占用 2GB,预留余量避免 OOM);
- 硬盘:在 /data 目录(你当前操作目录)预留 20GB 以上空闲空间(IDMP 镜像 + 数据存储需占用,通过
df -h /data查看,确保空间充足); - 系统兼容性:你的 CentOS 7.4(Core)完全符合 IDMP 部署要求,无需升级系统,但需确保 yum 源正常(后续若需补装依赖,可通过
yum update -y更新源)。
在 CentOS 7 系统中,可使用以下命令来查看相关信息:
1.1 查看 CPU 信息
基本信息:lscpu
[root@worker3 tdengine-idmp]# lscpu
Architecture: x86_64
CPU op-mode(s): 32-bit, 64-bit
Byte Order: Little Endian
CPU(s): 8
On-line CPU(s) list: 0-7
Thread(s) per core: 1
Core(s) per socket: 1
Socket(s): 8
NUMA node(s): 1
Vendor ID: GenuineIntel
CPU family: 6
Model: 85
Model name: Intel(R) Xeon(R) Gold 6126 CPU @ 2.60GHz
Stepping: 4
CPU MHz: 2592.664
BogoMIPS: 5187.81
Hypervisor vendor: VMware
Virtualization type: full
L1d cache: 32K
L1i cache: 32K
L2 cache: 1024K
L3 cache: 19712K
NUMA node0 CPU(s): 0-7
Flags: fpu vme de pse tsc msr pae mce cx8 apic sep mtrr pge mca cmov pat pse36 clflush mmx fxsr sse sse2 ss syscall nx pdpe1gb rdtscp lm constant_tsc arch_perfmon nopl xtopology tsc_reliable nonstop_tsc eagerfpu pni pclmulqdq ssse3 fma cx16 pcid sse4_1 sse4_2 x2apic movbe popcnt tsc_deadline_timer aes xsave avx f16c rdrand hypervisor lahf_lm abm 3dnowprefetch fsgsbase tsc_adjust bmi1 hle avx2 smep bmi2 invpcid rtm mpx avx512f avx512dq rdseed adx smap clflushopt clwb avx512cd avx512bw avx512vl xsaveopt xsavec arat

实时性能:top

1.2 查看内存信息
内存使用情况:free -h
[root@worker3 tdengine-idmp]# free -h
total used free shared buff/cache available
Mem: 27G 9.3G 3.0G 1.6G 15G 10G
Swap: 8.0G 0B 8.0G

1.3 查看系统信息
系统版本:cat /etc/redhat-release
[root@worker3 tdengine-idmp]# cat /etc/redhat-release
CentOS Linux release 7.9.2009 (Core)

内核版本:uname -r
[root@worker3 tdengine-idmp]# uname -r
3.10.0-693.el7.x86_64

1.4 查看硬盘信息
磁盘分区和挂载:df -Th
[root@worker3 tdengine-idmp]# df -Th
Filesystem Type Size Used Avail Use% Mounted on
devtmpfs devtmpfs 14G 0 14G 0% /dev
tmpfs tmpfs 14G 32K 14G 1% /dev/shm
tmpfs tmpfs 14G 1.4G 13G 10% /run
tmpfs tmpfs 14G 0 14G 0% /sys/fs/cgroup
/dev/mapper/centos-root ext4 91G 37G 50G 43% /
/dev/sda2 ext4 190M 119M 58M 68% /boot
/dev/sdb1 xfs 200G 99G 102G 50% /data

2. Docker 与 Compose 版本适配检查
IDMP 官方推荐 Docker ≥19.03、Docker Compose ≥1.27.0,你的环境完全满足:
验证 Docker 版本:执行 docker --version,输出 Docker version 20.10.12, build e91ed57,符合要求;
[root@worker3 tdengine-idmp]# docker version
Client:
Version: 20.10.24
API version: 1.41
Go version: go1.19.7
Git commit: 297e128
Built: Tue Apr 4 18:17:06 2023
OS/Arch: linux/amd64
Context: default
Experimental: true
Server: Docker Engine - Community
Engine:
Version: 20.10.24
API version: 1.41 (minimum version 1.12)
Go version: go1.19.7
Git commit: 5d6db84
Built: Tue Apr 4 18:23:02 2023
OS/Arch: linux/amd64
Experimental: false
containerd:
Version: v1.6.20
GitCommit: 2806fc1057397dbaeefbea0e4e17bddfbd388f38
runc:
Version: 1.1.5
GitCommit: v1.1.5-0-gf19387a6
docker-init:
Version: 0.19.0
GitCommit: de40ad0

验证 Docker Compose 版本:执行 docker-compose version,输出 docker-compose version 1.28.6, build 5db8d86f,满足部署需求;
[root@worker3 tdengine-idmp]# docker-compose version
docker-compose version 1.28.6, build 5db8d86f
docker-py version: 4.4.4
CPython version: 3.7.10
OpenSSL version: OpenSSL 1.1.0l 10 Sep 2019

确认 Docker 服务运行状态:执行 systemctl status docker,确保状态为 “active (running)”(若未运行,执行 systemctl start docker 启动,并用 systemctl enable docker 设置开机自启,避免重启后服务中断)。
[root@worker3 tdengine-idmp]# systemctl status docker
● docker.service - Docker Application Container Engine
Loaded: loaded (/etc/systemd/system/docker.service; enabled; vendor preset: disabled)
Active: active (running) since Thu 2025-09-25 21:55:51 CST; 12h ago
Docs: https://docs.docker.com
Main PID: 2847 (dockerd)
Tasks: 193
Memory: 174.3M
CGroup: /system.slice/docker.service
├─2847 /usr/bin/dockerd --data-root=/data/docker_data/docker
├─2890 containerd --config /var/run/docker/containerd/containerd.toml --log-...
├─3401 /usr/bin/docker-proxy -proto tcp -host-ip 0.0.0.0 -host-port 6060 -co...
├─3414 /usr/bin/docker-proxy -proto tcp -host-ip :: -host-port 6060 -contain...
├─3426 /usr/bin/docker-proxy -proto tcp -host-ip 0.0.0.0 -host-port 1521 -co...
├─3435 /usr/bin/docker-proxy -proto tcp -host-ip :: -host-port 1521 -contain...
├─3464 /usr/bin/docker-proxy -proto tcp -host-ip 0.0.0.0 -host-port 6041 -co...
├─3486 /usr/bin/docker-proxy -proto tcp -host-ip :: -host-port 6041 -contain...
├─3546 /usr/bin/docker-proxy -proto tcp -host-ip 0.0.0.0 -host-port 6030 -co...
├─3556 /usr/bin/docker-proxy -proto tcp -host-ip :: -host-port 6030 -contain...
├─3585 /usr/bin/docker-proxy -proto tcp -host-ip 0.0.0.0 -host-port 8082 -co...
├─3597 /usr/bin/docker-proxy -proto tcp -host-ip :: -host-port 8082 -contain...
├─3623 /usr/bin/docker-proxy -proto tcp -host-ip 0.0.0.0 -host-port 6042 -co...
├─3641 /usr/bin/docker-proxy -proto tcp -host-ip :: -host-port 6042 -contain...
├─3684 /usr/bin/docker-proxy -proto tcp -host-ip 0.0.0.0 -host-port 8500 -co...
├─3694 /usr/bin/docker-proxy -proto tcp -host-ip :: -host-port 8500 -contain...
├─3709 /usr/bin/containerd-shim-runc-v2 -namespace moby -id d73372274f8637ef...
├─3749 /usr/bin/containerd-shim-runc-v2 -namespace moby -id c013f05957d6f899...
├─3799 /usr/bin/containerd-shim-runc-v2 -namespace moby -id fddb508850ed1917...
└─3836 /usr/bin/containerd-shim-runc-v2 -namespace moby -id 596eb2a88f53b64d...
Sep 25 21:55:51 worker3 dockerd[2847]: time="2025-09-25T21:55:51.098130790+08:00" le....v2
Sep 25 21:55:51 worker3 dockerd[2847]: time="2025-09-25T21:55:51.116408599+08:00" le....v1
Sep 25 21:55:51 worker3 dockerd[2847]: time="2025-09-25T21:55:51.116468535+08:00" le....v1
Sep 25 21:55:51 worker3 dockerd[2847]: time="2025-09-25T21:55:51.116493163+08:00" le....v1
Sep 25 21:55:51 worker3 dockerd[2847]: time="2025-09-25T21:55:51.116635918+08:00" le....v2
Sep 25 21:55:51 worker3 dockerd[2847]: time="2025-09-25T21:55:51.370232423+08:00" le...e."
Sep 25 21:55:51 worker3 dockerd[2847]: time="2025-09-25T21:55:51.383909536+08:00" le....24
Sep 25 21:55:51 worker3 dockerd[2847]: time="2025-09-25T21:55:51.383971234+08:00" le...on"
Sep 25 21:55:51 worker3 systemd[1]: Started Docker Application Container Engine.
Sep 25 21:55:51 worker3 dockerd[2847]: time="2025-09-25T21:55:51.453752208+08:00" le...ck"
Hint: Some lines were ellipsized, use -l to show in full.

3. 端口冲突预排查(关键!避免与 MySQL 冲突)
你现有 MySQL 容器占用 3325 端口(映射容器内 3306),需提前确认 IDMP 默认端口是否被占用,防止部署失败:
- IDMP 核心服务默认端口:前端访问端口 8080、后端服务端口 6041、TDengine 数据库端口 6030;
- 检查端口占用情况:执行以下命令,查看上述端口是否被占用:
# 检查8080端口
netstat -tuln | grep 8080
# 检查6041端口
netstat -tuln | grep 6041
# 检查6030端口
netstat -tuln | grep 6030
[root@instance2 data]# netstat -tuln | grep 8080
[root@instance2 data]# netstat -tuln | grep 6041
[root@instance2 data]# netstat -tuln | grep 6030

若输出为空,说明端口未占用;若某端口被占用(如 8080 被其他服务占用),后续需修改 IDMP 的 docker-compose.yml 文件,调整端口映射(下文会详细说明修改方法)。
4. 配置 Docker 镜像加速(可选但推荐,提升拉取速度)
国内环境直接拉取 IDMP 海外镜像可能较慢,为缩短部署时间,建议为 CentOS 7.4 配置国内镜像加速器(以阿里云为例):
# 1. 创建Docker配置目录(若已存在则跳过)
sudo mkdir -p /etc/docker
# 2. 编写加速配置文件
sudo tee /etc/docker/daemon.json <<-'EOF'
{
"registry-mirrors": ["https://你的阿里云加速器地址.mirror.aliyuncs.com", "https://hub-mirror.c.163.com"]
}
EOF
# (注:阿里云加速器地址需登录阿里云控制台,在"容器镜像服务-镜像加速器"中获取,163镜像为公开加速器,可直接使用)
# 3. 重启Docker服务,使配置生效
sudo systemctl daemon-reload
sudo systemctl restart docker
# 4. 验证加速配置是否生效
docker info | grep "Registry Mirrors"
# 若输出包含配置的加速器地址,说明配置成功
二、核心部署:3 步完成 IDMP 安装与激活(依托官网指南,适配你的环境)
基于官网 “快速体验” 文档,结合你的 CentOS 7.4 与 /data 操作目录,全程通过 Docker Compose 实现一键部署,无需手动配置依赖,操作简洁高效。
1. 第一步:从 TDengine 下载中心获取部署资源
TDengine 官网提供了预配置好的 docker-compose.yml 文件,无需手动编写,直接下载即可:
# 1. 进入你当前的操作目录(/data),避免文件分散
[root@worker3 ~]# cd /data/
[root@worker3 data]# df -Th
Filesystem Type Size Used Avail Use% Mounted on
devtmpfs devtmpfs 14G 0 14G 0% /dev
tmpfs tmpfs 14G 0 14G 0% /dev/shm
tmpfs tmpfs 14G 1.4G 13G 10% /run
tmpfs tmpfs 14G 0 14G 0% /sys/fs/cgroup
/dev/mapper/centos-root ext4 91G 43G 43G 51% /
/dev/sda2 ext4 190M 119M 58M 68% /boot
/dev/sdb1 xfs 200G 95G 106G 48% /data
tmpfs tmpfs 2.8G 40K 2.8G 1% /run/user/0
overlay overlay 200G 95G 106G 48% /data/docker_data/docker/overlay2/a9f9ecc64c98f1f891d4007f2fa20dd4c2b32c8c29c767b4eafbd0cf8b6c40d1/merged
/dev/sr0 iso9660 792M 792M 0 100% /run/media/root/CentOS 7 x86_64

# 2. 创建IDMP专属目录(便于后续管理配置文件和数据,与MySQL数据隔离)
mkdir -p tdengine-idmp && cd tdengine-idmp
[root@instance2 data]# mkdir -p tdengine-idmp && cd tdengine-idmp

# 3. 从TDengine官网下载官方的docker-compose.yml文件(关键!确保配置合规)
curl -O https://www.taosdata.com/cn/wp-content/uploads/2024/09/idmp-docker-compose.yml
# (注:若链接失效,可访问TDengine官网下载中心:https://www.taosdata.com/cn/all-downloads/,找到"TDengine IDMP"板块,点击"Docker部署"获取最新链接)
# 4. 查看下载的文件,确认是否完整
ls -l idmp-docker-compose.yml
# 若输出"-rw-r--r-- 1 root root XXXXX XX-XX-XX XX:XX idmp-docker-compose.yml",说明下载成功
或通过邮件下载:

TDengine 下载中心:
https://www.taosdata.com/download-center?product=TDengine+IDMP-Enterprise&version=1.0.3.2&platform=Docker&architecture=x64

TDengine IDMP 提供了 Docker 镜像,用户可以通过 Docker Compose 快速启动 TDengine IDMP 服务。具体步骤如下:
1.1 克隆 TDengine IDMP 部署仓库
对于国内用户,如果您无法正常访问 Github, 可以从 Gitee 的 TDengine IDMP Deployment 镜像仓库克隆代码:
git clone https://gitee.com/taosdata/tdengine-idmp-deployment.git
[root@worker3 tdengine-idmp]# git clone https://gitee.com/taosdata/tdengine-idmp-deployment.git
Cloning into 'tdengine-idmp-deployment'...
remote: Enumerating objects: 652, done.
remote: Counting objects: 100% (652/652), done.
remote: Compressing objects: 100% (289/289), done.
remote: Total 652 (delta 321), reused 644 (delta 313), pack-reused 0 (from 0)
Receiving objects: 100% (652/652), 114.43 KiB | 0 bytes/s, done.
Resolving deltas: 100% (321/321), done.

1.2 使用 Docker Compose 启动 TDengine IDMP
cd tdengine-idmp-deployment/docker
docker compose up -d
[root@worker3 docker]# ls
application.yml docker-compose.yml entrypoint.sh README-CN.md
docker-compose-tdgpt.yml Dockerfile init-anode.sql README.md
[root@worker3 docker]# docker-compose up -d
Creating network "docker_taos_net" with driver "bridge"
Creating tdengine-tsdb ... done
Creating tdengine-idmp ... done

该命令会自动拉取所需镜像(如本地不存在),并以后台模式启动 TDengine IDMP 和 TDengine TSDB-Enterprise 服务。
[root@worker3 docker]# docker ps
CONTAINER ID IMAGE COMMAND CREATED STATUS PORTS NAMES
366d71fa9d40 tdengine/idmp-ee:latest "/entrypoint.sh" 2 minutes ago Up 2 minutes (healthy) 0.0.0.0:6042->6042/tcp, :::6042->6042/tcp, 0.0.0.0:8082->8082/tcp, :::8082->8082/tcp tdengine-idmp
3ed4da917bc9 tdengine/tsdb-ee:latest "/tini -- /usr/bin/e…" 2 minutes ago Up 2 minutes (healthy) 0.0.0.0:6030->6030/tcp, :::6030->6030/tcp, 0.0.0.0:6041->6041/tcp, :::6041->6041/tcp, 0.0.0.0:6060->6060/tcp, :::6060->6060/tcp tdengine-tsdb
596eb2a88f53 progrium/consul "/bin/start -server …" 2 years ago Up 7 days 53/tcp, 53/udp, 8300-8302/tcp, 8400/tcp, 8301-8302/udp, 0.0.0.0:8500->8500/tcp, :::8500->8500/tcp consul

如果您期望体验时序数据预测,可以使用包含 TDgpt 的 Docker Compose 文件启动(可选):
cd tdengine-idmp-deployment/docker
docker compose -f docker-compose-tdgpt.yml up -d
该命令会启动包含 TDgpt 的服务,您可以在 AI 面板中体验时序数据预测功能。
[root@worker3 docker]# curl -v http://172.20.2.131:6042
* About to connect() to 172.20.2.131 port 6042 (#0)
* Trying 172.20.2.131...
* Connected to 172.20.2.131 (172.20.2.131) port 6042 (#0)
> GET / HTTP/1.1
> User-Agent: curl/7.29.0
> Host: 172.20.2.131:6042
> Accept: */*
>
< HTTP/1.1 200 OK
< accept-ranges: bytes
< content-length: 615
< cache-control: public, immutable, max-age=86400
< last-modified: Thu, 25 Sep 2025 13:31:56 GMT
< date: Thu, 25 Sep 2025 13:37:05 GMT
< content-type: text/html;charset=UTF-8
<
<!doctype html>
<html>
<head>
<meta charset="UTF-8" />
<meta http-equiv="Cache-Control" content="no-cache, no-store, must-revalidate" />
<meta http-equiv="Pragma" content="no-cache" />
<meta http-equiv="Expires" content="0" />
<link rel="icon" href="/favicon.ico" />
<meta name="viewport" content="width=device-width, initial-scale=1.0" />
<title>TDengine IDMP</title>
<script type="module" crossorigin src="/assets/index-DN5WEX_Q.js"></script>
<link rel="stylesheet" crossorigin href="/assets/index-Wkwl-Fb3.css">
</head>
<body>
<div id="app"></div>
</body>
</html>
* Connection #0 to host 172.20.2.131 left intact

至此,TDengine IDMP 服务已成功启动。您可以在浏览器输入以下地址访问:http://ip:6042,请将 ip 替换为真实的主机 IP 地址,如果在本地运行,则可以直接访问 http://localhost:6042。关于服务启动、停止更详细的操作指南,请您参考使用 Docker 部署章节。
127.0.0.1:6042/register

2. 第二步:调整配置(若端口冲突),启动 IDMP 容器
若前文检查发现 IDMP 默认端口被占用,需先修改 docker-compose.yml 文件的端口映射;若端口未占用,可直接启动容器。
2.1(可选)修改端口映射(以 8080 端口被占用为例)
# 1. 用vi编辑器打开docker-compose.yml文件
vi idmp-docker-compose.yml
# 2. 找到"services"下的"idmp-web"服务(前端服务),修改ports字段:
# 原配置可能为:ports: ["8080:80"](本地8080端口映射容器内80端口)
# 若8080被占用,改为未占用端口,如8081:80,修改后如下:
services:
idmp-web:
image: tdengine/idmp-web:latest
ports:
- "8081:80" # 本地端口8081,容器内端口80(容器内端口不建议修改)
depends_on:
- idmp-server # 依赖后端服务,确保启动顺序
restart: always # 服务异常时自动重启
# 3. 保存并退出vi:按"Esc",输入":wq",回车
2.2 启动 IDMP 容器,拉取镜像
# 执行docker-compose启动命令,-d表示后台运行,避免占用终端
docker-compose -f idmp-docker-compose.yml up -d
# 启动过程中,终端会显示"Pulling 服务名 (镜像名:latest)...",开始拉取IDMP相关镜像(包括前端、后端、TDengine数据库等)
# 等待时间:根据网络速度,约3-8分钟(配置了镜像加速会更快)
# 4. 查看容器启动状态,确认是否全部成功
docker-compose -f idmp-docker-compose.yml ps
# 若输出中所有服务(idmp-web、idmp-server、tdengine等)的"State"列均为"Up",说明启动成功;
# 若某服务显示"Exited",执行以下命令查看日志,排查错误:
docker logs 容器名(如idmp-web)
# 常见错误:端口冲突(未修改端口)、资源不足(内存/硬盘不够),根据日志提示调整即可
3. 第三步:激活 IDMP 服务,解锁免费功能
容器启动后,需通过浏览器完成激活,才能使用 IDMP 全部功能(实验营期间免费,无需付费):
3.1 确定 IDMP 访问地址
- 若你在服务器本地操作:访问地址为
http://localhost:端口(端口为你配置的前端端口,如 8080 或 8081); - 若通过远程服务器部署:先获取服务器 IP(执行
ip addr,查看 “inet” 后的 IP 地址,如192.168.1.100),访问地址为http://服务器IP:端口(如http://192.168.1.100:8081)。

3.2 完成激活操作(实验营限时免费)
- 打开浏览器,输入上述访问地址,首次访问会自动跳转到 “TDengine IDMP 激活页面”;
- 按页面提示填写信息:
- 企业名称:自定义(如 “XX 工厂实验营”);
- 联系人:你的姓名;
- 手机号:用于接收验证码(需真实,确保能收到短信);
- 点击 “获取验证码”,输入手机收到的 6 位验证码,点击 “激活服务”(激活过程约 10 秒,耐心等待);

- 激活成功后,页面自动跳转到 “IDMP 登录页”,默认账号:admin,默认密码:tdengine@123(首次登录建议立即修改密码,下文会说明修改方法)。
3.3 首次登录与密码修改(提升安全性)
- 输入默认账号密码,点击 “登录”,进入 IDMP 控制台首页;
- 点击右上角 “admin” 头像,选择 “个人中心”;
- 在 “密码修改” 板块,输入原密码(tdengine@123),再输入新密码(建议包含大小写字母、数字、特殊符号,如
IDMP@2024!),点击 “保存”; - 密码修改成功后,会自动退出登录,重新用新密码登录即可。
三、功能初探:IDMP 核心模块体验
激活并登录 IDMP 后,你将看到以下核心功能模块,可快速上手体验:
1. 隐私设置

2. 场景选择
为了帮助您了解各项功能,我们提供了以下示例场景。您可以随时添加或者卸载这些场景。

3. 场景选择界面

4. 开始加载

5. 主菜单
这是主菜单,您可以给AI提问、浏览数据目录和元素、翻阅看板、查看事件、访问各种模版和定义。

6. 资源管理器
这里是您的数据目录,用树形层次结构呈现,树的每个节点都是一个元素。在 IDMP 里,元素代表一个物理或逻辑的实体,比如一台风机或一个拥有多个新能源厂站的电力公司。一个元素可以有0到多个子元素,比如一个风厂有多台风机,一台风机可以有很多子模块。点击一个元素就会展开其拥有的子元素。

7. 路径导航
当你浏览左边的树状结构时,这个路径条显示您当前的位置。对于很多对象,在路径条的最后,还有一个下拉菜单。比如对元素而言,它显示与它关联的属性、看板、分析、事件以及通知。

8. 操作按钮
这里是动作按钮区,不同的操作对象会有不同的按钮,比如过滤、编辑、保存、删除、设置、搜索等。

9. 主工作区
这里是你主要的工作区域,你可以在这里查看、编辑元素、面板、分析、事件等各种对象。现在展示的是一个元素的通用描述信息。

10. 属性管理
在路径条的下拉菜单选择属性,IDMP 就会列出该元素所拥有的属性。属性可以是静态的标签数据或动态的时序数据。点击任何一行,可以查看或配置该属性的详细信息,包括描述、类别、物理单位、极限值、预测算法等。通过添加元素的属性以及对属性的配置,您实现了数据的情景化。

11. 数据看板
在路径条的下拉菜单选择看板,IDMP 就会列出了该元素所拥有的面板。最为神奇的是,AI 基于您采集的数据,不用提问,就自动推荐了可视化面板并能生成它,大大节省您的时间。您可以 like 或 dislike,告诉 AI 您的偏爱。当然,您也可以直接用文字或语音告诉AI,您需要创建什么样的面板,它也能马上帮您创建。

12. 实时分析
在路径条的下拉菜单选择分析,IDMP 就会列出该元素所拥有的实时分析。最为神奇的是,AI基于您采集的数据,不用提问,就针对您的应用场景,自动推荐所需要的实时分析,大大节省您的时间。您可以 like 或 dislike,告诉 AI 您的偏爱。当然,您也可以直接用文字或语音告诉AI,您需要创建什么样的实时分析,它也能马上帮您创建。

13. 事件管理
在路径条的下拉菜单选择事件,IDMP 就会列出该元素已经发生的事件。事件是由实时分析产生的。基于事件的严重程度和配置,您会收到通知消息。您也可以确认事件,查看事件发生时各种采集量的变化趋势,便于分析事件发生的原因。

14. 基础库
主菜单上有基础库,这里展示的是各种模版和定义,比如元素模版、事件模版、分类、枚举、计量单位等。目的是帮您把存储的数据标准化。

15. 管理后台
点击右上角的头像图标,如果您有权限的话,您可以选择管理后台,从而管理用户、管理数据库的连接、管理系统配置。更为重要的是,您可以加载示例数据,便于您快速掌握 IDMP 的功能。

16. 引导完成
您已经可以开始体验 TDengine IDMP 了,恭喜您!
IDMP 是一款易于上手的软件,因此本次引导并未覆盖所有功能与细节,欢迎您在后续使用中慢慢探索。如需重新查看引导内容,您可以随时点击右上角的头像图标重新开始。

四、工业场景:AI推荐实时体验
1. 光伏场景
Solar_Power_Group-Plant_4135001-逆变器-面板
今天环境温度变化趋势
当前温度影响系数
过去一个月温度标准差从高到低前八名
昨天平均环境温度
本月平均辐照强度

2. 公共事业-面板
本月平均流量
过去一天最大流量
过去一周平均流量
过去半小时平均流量
昨天最大流量

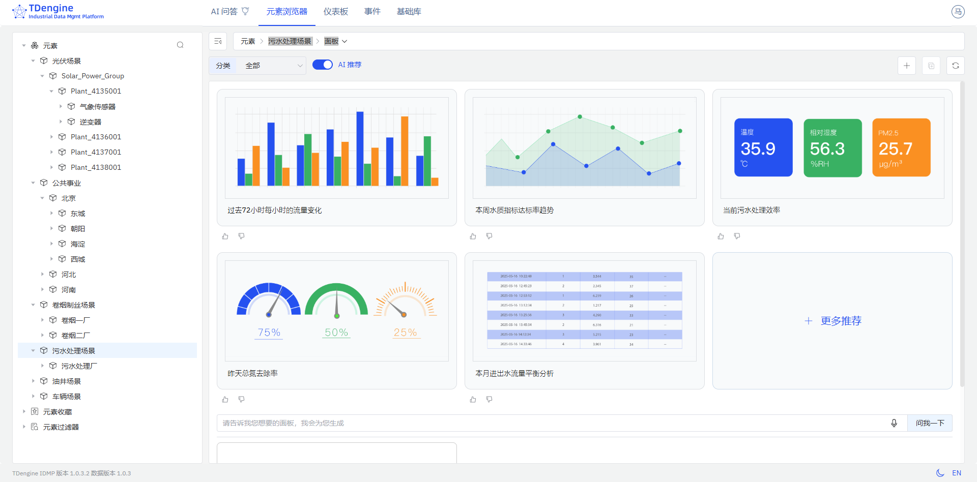
3. 污水处理场景-面板
过去72小时每小时的流量变化
本周水质指标达标率趋势
当前污水处理效率
昨天总氮去除率
本月进出水流量平衡分析

4. 卷烟制丝场景-面板
过去2天每半小时的平均电机信号
昨天各工艺段电机信号占比
当前工序平均电机信号
本月各工序电机信号平均值
过去15分钟每分钟的最小振动幅度

5. 车辆场景-面板
过去一周超速报警率
本周各车辆资产模型超速报警率前五名
当天速度标准差
过去一个月各终端制造商超速报警率占比
过去一周各终端制造商速度标准差

6. 油井场景-面板
过去一个月采油指数波动分析
本月各油田采油指数排名
本周油田平均产气量分布情况
当前综合含水率实时状态
当前含水上升率状态

五、常见问题排查(针对环境)
1. 问题 1:启动 IDMP 容器时,提示 “端口被占用”
解决方案:修改 docker-compose.yml 文件中的端口映射,将冲突的端口改为未占用的端口(如 8080 改为 8081),然后重新启动容器。此次测试端口为(6042)
netstat -tuln | grep 6042
lsof -i :6042
[root@worker3 tdengine-idmp]# netstat -tuln | grep 6042
tcp 0 0 0.0.0.0:6042 0.0.0.0:* LISTEN
tcp6 0 0 :::6042 :::* LISTEN
[root@worker3 tdengine-idmp]# lsof -i :6042
COMMAND PID USER FD TYPE DEVICE SIZE/OFF NODE NAME
docker-pr 3623 root 4u IPv4 352057005 0t0 TCP *:6042 (LISTEN)
docker-pr 3641 root 4u IPv6 352057008 0t0 TCP *:6042 (LISTEN)
[root@worker3 tdengine-idmp]#

2. 问题 2:访问 IDMP 登录页时,提示 “无法访问此网站”
排查步骤:
- 确认 IDMP 容器是否正常运行:
docker-compose -f idmp-docker-compose.yml ps,确保所有服务 “Up”; - 检查 CentOS 7.4 防火墙是否开放 IDMP 端口(如 8081):
# 查看已开放端口
firewall-cmd --list-ports
# 若未开放8081端口,执行以下命令开放
firewall-cmd --add-port=8081/tcp --permanent
firewall-cmd --reload
#或直接停用防火墙
[root@worker3 tdengine-idmp]# systemctl stop firewalld
[root@worker3 tdengine-idmp]# firewall-cmd --list-all
FirewallD is not running
[root@worker3 tdengine-idmp]# systemctl status firewalld
● firewalld.service - firewalld - dynamic firewall daemon
Loaded: loaded (/usr/lib/systemd/system/firewalld.service; disabled; vendor preset: enabled)
Active: inactive (dead)
Docs: man:firewalld(1)
[root@worker3 tdengine-idmp]#

- 检查服务器 IP 是否正确:执行
ip addr,确认访问时使用的 IP 是服务器的内网 / 外网 IP(远程访问需用外网 IP,且云服务器需在安全组中开放对应端口)。
五、总结:从部署到实战,解锁工业数据管理新价值
依托已有的 CentOS 7.4 Docker 环境,本次 TDengine IDMP 部署实验营实现了 “零基础环境搭建、快速上手”—— 从端口排查到容器启动,从服务激活到功能实战,全程不超过 30 分钟,即可掌握 AI 驱动的工业数据全流程管理。实验营期间的限时免费功能,更让你无需投入成本,即可体验 IDMP 的多协议采集、智能分析、可视化展示能力,为企业工业数字化转型提供 “轻量化试错、高效落地” 的路径。
未来,还可基于本次部署,进一步探索 IDMP 的进阶功能:如与现有 MySQL 容器的数据联动(通过 API 将 IDMP 分析结果同步到 MySQL)、多车间设备集群管理、历史数据备份与恢复等。工业数据的价值,始于部署,终于实战 —— 现在就用 IDMP,开启你的工业数据管理新旅程吧!
作者注:
—— 本文所有操作及测试均基于 Docker-compose 部署 TDengine IDMP 完成。请注意,TDengine IDMP 版本处于持续迭代中,部分语法或功能可能随更新发生变化,请以 TDengine IDM P官方文档最新内容为准。—— 以上仅为个人思考与建议,不代表行业普适观点。以上所有操作均需在具备足够权限的环境下执行,涉及生产环境时请提前做好备份与测试。文中案例与思路仅供参考,若与实际情况巧合,纯属无意。期待与各位从业者共同探讨更多可能!




