*全文共:1933字 阅读时间:5分钟
水是城市的命脉,而水厂的能级直接决定着供水的“量”与“质”。连云港茅口水厂三期工程作为当地供水基础设施升级的标杆项目,以“深度处理工艺+智能化管理+绿色生态设计”的组合拳,为城市供水按下智慧化快进键。当这座日供水能力达30万吨的民生工程遇上亚控KingWater4.0智慧水务平台,一场水务管理的焕新变革正澎湃上演。
作为服务连云港城区30多万户居民的核心供水枢纽,茅口三期水厂不仅以“预处理+常规处理+深度处理+污泥处理”全流程工艺实现水质全面优于国标,更肩负着通过智能化转型满足未来5-10年城市发展用水需求的使命。
在传统管理模式难以适配“量质双优”新要求的背景下,连云港清源科技携手亚控科技,依托WellinOS工业云操作系统打造KingWater4.0智慧水务管理平台,以数字孪生、物联网等技术重构水厂运营逻辑,为行业智慧化转型提供了鲜活样本。

KingWater4.0智慧水务管理平台依托WellinOS工业云操作系统的技术优势,预设了贴合水务行业特性的多元业务功能,覆盖水厂生产、管理、运维全流程,让复杂水务工作变得高效、便捷。
驾驶舱:作为水厂运营的“大脑”,整合展示水量、水质、能耗、工单等核心数据,搭配三维可视化界面,实时呈现水厂运行状态,让管理人员快速掌握全局。

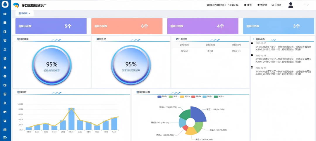
专题看板:聚焦运营绩效评估,通过多维度数据图表,为管理层提供科学决策依据,助力优化生产计划与资源配置。

工艺监视:以三维模型为载体,融合关键控制点与工艺流程图,实现“一张图”可视化管理,支持数据对比、异常预警,同时展示标准化管理框架,覆盖文件管理、内审、符合性评价等工作,保障生产合规高效。

能耗管理:针对水厂高能耗特点,提供能耗同比环比分析、工艺间能耗对比、泵组效率评估等功能,精准定位高能耗环节,为节能改造提供数据支撑,降低运营成本。

智慧巡检:支持视频自动巡检与人工巡检结合,通过图像识别技术,自动检测地面积水、螺丝松动、设备漏油等异常,生成巡检报告并触发报警;同时可制定巡检计划、下发临时指令,实时追踪任务完成率,班组长线上复核,确保巡检无遗漏。

工单管理:巡检中发现问题可快速发起工单,支持语音转文字录入与照片上传,系统自动完成设备停用、切换等处置操作,工单完成后同步生成维修记录,形成“发现-处置-记录”闭环。

平台支持数据配置功能,用户可自定义数据内容、时段与呈现模板;同时依托WellinOS系统的资源与开发环境,保障数据安全存储与分析高效,为水厂运营优化提供持续数据动力。

茅口三期智慧水厂项目落地后,凭借KingWater4.0平台的强大功能,实现了运营管理的全方位升级,成为连云港市水务智慧化的标杆项目。
在生产效率方面,工艺监视“一张图”与实时预警功能,减少了人工巡检频次与故障响应时间,生产流程合规率提升;能耗管理模块精准管控高能耗设备,帮助水厂实现单位水耗、能耗成本降低。
在管理水平上,单点登录系统整合安全管理、设备管理、安防管理等多系统,简化操作流程;数字孪生模型实时映射水厂状态,支持生产工艺模拟,为优化生产计划提供科学依据,帮助管理人员提升决策效率。
在服务质量层面,水质监测数据实时上传与可视化展示,保障了饮用水安全,市民用水满意度显著提升;智慧巡检与工单管理确保设备稳定运行,提高水厂供水可靠性,有效应对城市用水高峰需求。
此外,平台的易扩展性与易维护性,大幅缩短了项目开发周期,原本“周期紧、任务重”的建设需求得以高效完成,为后续功能升级与业务拓展奠定了坚实基础。
作为KingWater4.0平台的核心技术提供方,亚控科技凭借WellinOS工业云操作系统的技术积累与水务行业经验,已在智慧水务领域形成独特竞争优势。WellinOS系统支持国产操作系统部署,兼容公有云、私有云与物理服务器,其“模型+图形+发布”的开发模式,可快速适配不同水厂的个性化需求,降低智慧化改造门槛。
未来,亚控科技将继续以KingWater系列产品为核心,深化物联网、人工智能、数字孪生技术在水务领域的应用:一方面,拓展平台功能边界,探索水厂全生命周期管理、区域供排水管网协同优化等场景,打造“智慧水厂+智慧管网”一体化解决方案;另一方面,基于茅口三期等标杆项目的实践经验,提炼可复制的行业模板,助力更多水务企业实现低成本、高效率的智慧化转型,为国家水资源安全与水务行业高质量发展贡献力量。
《自动化博览》2025年9月刊链接:



我就知道你“在看”







