测试目的
本文主要讲述了对MogDB 2.0.0 版本on x86进行的单节点和一主多备(同步备、异步备)的测试。
测试环境
环境配置
| 服务器类型 | Fit Server | NFS5280M5 |
|---|---|---|
| CPU | 144cIntel® Xeon(R) Gold 6240 CPU@2.60GHz | 64cIntel® Xeon(R) Gold 5218 CPU @2.30GHz |
| 内存 | 768G | 128G |
| 硬盘 | SAS SSD | SAS SSD |
| 网卡 | 10GE | 10GE |
测试工具
| 工具名称 | 用途 |
|---|---|
| Benchmarksql5.0 | BenchmarkSQL是对OLTP数据库主流测试标准TPC-C的开源JAVA实现,用于对数据库事务处理能力的评估测试。 |
测试步骤
MogDB数据库端操作
-
获取数据库安装包
-
安装数据库
-
创建tpcc测试用户和数据库
create user [username] identified by ‘passwd’; grant [origin user] to [username]; create database [dbname]; -
停止数据库修改数据库配置文件postgresql.conf数据库,在末尾添加配置参数(单节点测试追加参数如下)
max_connections = 4096 allow_concurrent_tuple_update = true audit_enabled = off checkpoint_segments = 1024 cstore_buffers =16MB enable_alarm = off enable_codegen = false enable_data_replicate = off full_page_writes = off max_files_per_process = 100000 max_prepared_transactions = 2048 shared_buffers = 350GB use_workload_manager = off wal_buffers = 1GB work_mem = 1MB log_min_messages = FATAL transaction_isolation = 'read committed' default_transaction_isolation = 'read committed' synchronous_commit = on fsync = on maintenance_work_mem = 2GB vacuum_cost_limit = 2000 autovacuum = on autovacuum_mode = vacuum autovacuum_max_workers = 5 autovacuum_naptime = 20s autovacuum_vacuum_cost_delay =10 xloginsert_locks = 48 update_lockwait_timeout =20min enable_mergejoin = off enable_nestloop = off enable_hashjoin = off enable_bitmapscan = on enable_material = off wal_log_hints = off log_duration = off checkpoint_timeout = 15min enable_save_datachanged_timestamp =FALSE enable_thread_pool = on thread_pool_attr = '812,4,(cpubind:0-27,32-59,64-91,96-123)' enable_double_write = on enable_incremental_checkpoint = on enable_opfusion = on advance_xlog_file_num = 10 numa_distribute_mode = 'all' track_activities = off enable_instr_track_wait = off enable_instr_rt_percentile = off track_counts =on track_sql_count = off enable_instr_cpu_timer = off plog_merge_age = 0 session_timeout = 0 enable_instance_metric_persistent = off enable_logical_io_statistics = off enable_user_metric_persistent =off enable_xlog_prune = off enable_resource_track = off instr_unique_sql_count = 0 enable_beta_opfusion = on enable_beta_nestloop_fusion = on autovacuum_vacuum_scale_factor = 0.02 autovacuum_analyze_scale_factor = 0.1 client_encoding = UTF8 lc_messages = en_US.UTF-8 lc_monetary = en_US.UTF-8 lc_numeric = en_US.UTF-8 lc_time = en_US.UTF-8 modify_initial_password = off ssl = off enable_memory_limit = off data_replicate_buffer_size = 16384 max_wal_senders = 8 log_line_prefix = '%m %u %d %h %p %S' vacuum_cost_limit = 10000 max_process_memory = 12582912 recovery_max_workers = 1 recovery_parallelism = 1 explain_perf_mode = normal remote_read_mode = non_authentication enable_page_lsn_check = off pagewriter_sleep = 100对方的
benchmarksql端操作
-
修改配置文件
进入benchmarksql安装目录下,找到run目录下的配置文件[config file]
db=postgres driver=org.postgresql.Driver conn=jdbc:postgresql://[ip:port]/tpcc?prepareThreshold=1&batchMode=on&fetchsize=10 user=[user] password=[passwd] warehouses=1000 loadWorkers=80 terminals=812 //To run specified transactions per terminal- runMins must equal zero runTxnsPerTerminal=0 //To run for specified minutes- runTxnsPerTerminal must equal zero runMins=30 //Number of total transactions per minute limitTxnsPerMin=0 //Set to true to run in 4.x compatible mode. Set to false to use the //entire configured database evenly. terminalWarehouseFixed=false #true //The following five values must add up to 100 //The default percentages of 45, 43, 4, 4 & 4 match the TPC-C spec newOrderWeight=45 paymentWeight=43 orderStatusWeight=4 deliveryWeight=4 stockLevelWeight=4 // Directory name to create for collecting detailed result data. // Comment this out to suppress. //resultDirectory=my_result_%tY-%tm-%td_%tH%tM%tS //osCollectorScript=./misc/os_collector_linux.py //osCollectorInterval=1 //osCollectorSSHAddr=tpcc@127.0.0.1 //osCollectorDevices=net_eth0 blk_sda blk_sdg blk_sdh blk_sdi blk_sdj -
运行runDataBuild.sh生成数据
./runDatabaseBuild.sh [config file] -
运行runBenchmark.sh测试数据库
./runBenchmark.sh [config file]
操作系统参数
vm.dirty_background_ratIO=5
vm.dirty_ratIO=10
kernel.sysrq=0
net.ipv4.ip_forward=0
net.ipv4.conf.all.send_redirects=0
net.ipv4.conf.default.send_redirects=0
net.ipv4.conf.all.accept_source_route=0
net.ipv4.conf.default.accept_source_route=0
net.ipv4.conf.all.accept_redirects=0
net.ipv4.conf.default.accept_redirects=0
net.ipv4.conf.all.secure_redirects=0
net.ipv4.conf.default.secure_redirects=0
net.ipv4.icmp_echo_ignore_broadcasts=1
net.ipv4.icmp_ignore_bogus_error_responses=1
net.ipv4.conf.all.rp_filter=1
net.ipv4.conf.default.rp_filter=1
net.ipv4.tcp_syncookies=1
kernel.dmesg_restrict=1
net.ipv6.conf.all.accept_redirects=0
net.ipv6.conf.default.accept_redirects=0
net.core.rmem_max = 21299200
net.core.rmem_default = 21299200
net.core.somaxconn = 65535
net.ipv4.tcp_tw_reuse = 1
net.sctp.sctp_mem = 94500000 915000000 927000000
net.ipv4.tcp_max_tw_buckets = 10000
net.ipv4.tcp_rmem = 8192 250000 16777216
kernel.sem = 250 6400000 1000 25600
net.core.wmem_default = 21299200
kernel.shmall = 1152921504606846720
net.core.wmem_max = 21299200
net.sctp.sctp_rmem = 8192 250000 16777216
net.core.netdev_max_backlog = 65535
kernel.shmmax = 18446744073709551615
net.sctp.sctp_wmem = 8192 250000 16777216
net.ipv4.tcp_keepalive_intvl = 30
net.ipv4.tcp_keepalive_time = 30
net.ipv4.tcp_wmem = 8192 250000 16777216
net.ipv4.tcp_max_syn_backlog = 65535
vm.oom_panic_on_oom=0
kernel.nmi_watchdog=0
kernel.nmi_watchdog=0
kernel.nmi_watchdog=0
kernel.nmi_watchdog=0
kernel.nmi_watchdog=0
net.ipv4.tcp_timestamps = 1
net.ipv4.tcp_tso_win_divisor = 30
net.sctp.path_max_retrans = 10
net.sctp.max_init_retransmits = 10
net.ipv4.tcp_retries1 = 5
net.ipv4.tcp_syn_retries = 5
net.ipv4.tcp_synack_retries = 5
kernel.core_uses_pid=1
kernel.core_pattern=/home/core/core-%e-%u-%s-%t-%p
kernel.nmi_watchdog=0
kernel.nmi_watchdog=0
kernel.nmi_watchdog=0
kernel.nmi_watchdog=0
kernel.core_pattern=/home/core/core-%e-%u-%s-%t-%h
net.core.netdev_max_backlog = 65535
net.core.rmem_default = 21299200
net.core.rmem_max = 21299200
net.core.somaxconn = 65535
net.core.wmem_default = 21299200
net.core.wmem_max = 21299200
net.ipv4.conf.all.accept_redirects = 0
net.ipv4.conf.all.rp_filter = 1
net.ipv4.conf.all.secure_redirects = 0
net.ipv4.conf.all.send_redirects = 0
net.ipv4.conf.default.accept_redirects = 0
net.ipv4.conf.default.accept_source_route = 0
net.ipv4.conf.default.rp_filter = 1
net.ipv4.conf.default.secure_redirects = 0
net.ipv4.conf.default.send_redirects = 0
net.ipv4.conf.enp135s0.accept_redirects = 0
net.ipv4.conf.enp135s0.accept_source_route = 0
net.ipv4.conf.enp135s0.forwarding = 1
net.ipv4.conf.enp135s0.rp_filter = 1
net.ipv4.conf.enp135s0.secure_redirects = 0
net.ipv4.conf.enp135s0.send_redirects = 0
net.ipv4.tcp_keepalive_intvl = 30
net.ipv4.tcp_keepalive_time = 30
net.ipv4.tcp_max_syn_backlog = 65535
net.ipv4.tcp_max_tw_buckets = 10000
net.ipv4.tcp_mem = 362715 483620 725430
#net.ipv4.tcp_mem = 94500000 915000000 927000000
net.ipv4.tcp_retries1 = 5
net.ipv4.tcp_rmem = 8192 250000 16777216
net.ipv4.tcp_syn_retries = 5
net.ipv4.tcp_tso_win_divisor = 30
net.ipv4.tcp_tw_reuse = 1
net.ipv4.tcp_wmem = 8192 250000 16777216
net.ipv4.udp_mem = 725430 967240 1450860
#net.ipv4.tcp_max_orphans = 3276800
#net.ipv4.tcp_fin_timeout = 60
#net.ipv4.ip_local_port_range = 26000 65535
net.ipv4.tcp_retries2 = 80
#net.ipv4.ip_local_reserved_ports = 20050-30007
vm.min_free_kbytes = 40140150
数据库参数
| 参数项 | MogDB |
|---|---|
| listen_addresses | 具体ip |
| port | 26000 |
| max_connectIOns | 4096 |
| wal_level | hot_standby |
| archive_mode | on |
| archive_command | /bin/ture |
| max_wal_senders | 16 |
| wal_keep_segments | 16 |
| max_replicatIOn_slots | 8 |
| hot_standby | on |
| logging_collector | on |
| log_directory | 安装工具指定 |
| log_filename | PostgreSQL-%Y-%m-%d_%H%M%S.log |
| log_min_duratIOn_statement | 1800000 |
| log_line_prefix | %m%c%d%p%a%x%n%e |
| log_timezone | PRC |
| datestyle | iso,mdy |
| timezone | PRC |
| default_text_search_config | pg_catalog.english |
| applicatIOn_name | dn_6001 |
| max_prepared_transactIOns | 2048 |
| shared_buffers | 350GB |
| wal_buffers | 1GB |
| work_mem | 64MB |
| log_min_messages | FATAL |
| synchronous_commit | on |
| fsync | on |
| maintenance_work_mem | 2GB |
| autovacuum | on |
| autovacuum_max_workers | 5 |
| autovacuum_naptime | 20s |
| autovacuum_vacuum_cost_delay | 10 |
| enable_mergejoin | off |
| enable_nestloop | off |
| enable_hashjoin | off |
| enable_bitmapscan | on |
| enable_material | off |
| wal_log_hints | off |
| log_duratIOn | off |
| checkpoint_timeout | 15min |
| track_activities | off |
| track_counts | on |
| autovacuum_vacuum_scale_factor | 0.02 |
| autovacuum_analyze_scale_factor | 0.1 |
| ssl | off |
| local_bind_address | 具体IP |
| max_inner_tool_connectIOns | 10 |
| password_encryptIOn_type | 0 |
| comm_tcp_mode | on |
| comm_quota_size | 1024kB |
| max_process_memory | 700GB |
| bulk_write_ring_size | 2GB |
| checkpoint_segments | 1024 |
| incremental_checkpoint_timeout | 60s |
| archive_dest | /log/archive |
| enable_slot_log | off |
| data_replicate_buffer_size | 128MB |
| walsender_max_send_size | 8MB |
| enable_kill_query | off |
| connectIOn_alARM_rate | 0.9 |
| alARM_report_interval | 10 |
| alARM_component | /opt/huawei/snas/bin/snas_cm_cmd |
| lockwait_timeout | 1200s |
| pgxc_node_name | xxx |
| audit_directory | 安装工具指定 |
| explain_perf_mode | pretty |
| job_queue_processes | 10 |
| default_storage_nodegroup | installatIOn |
| expected_computing_nodegroup | query |
| replicatIOn_type | 1 |
| recovery_max_workers | 4 |
| available_zone | AZ1 |
| allow_concurrent_tuple_update | TRUE |
| audit_enabled | off |
| cstore_buffers | 16MB |
| enable_alARM | off |
| enable_codegen | FALSE |
| enable_data_replicate | off |
| max_file_per_process | 10000 |
| use_workload_manager | off |
| xloginsert_locks | 48 |
| update_lockwait_timeout | 20min |
| enable_save_datachanged_timestamp | FALSE |
| enable_thread_pool | off |
| enable_double_write | on |
| enable_incremental_checkpoint | on |
| advance_xlog_file_num | 10 |
| enable_instr_track_wait | off |
| enable_instr_rt_percentile | off |
| track_sql_count | off |
| enable_instr_cpu_timer | off |
| plog_merge_age | 0 |
| sessIOn_timeout | 0 |
| enable_instance_metric_persistent | off |
| enable_logical_IO_statistics | off |
| enable_user_metric_persistent | off |
| enable_xlog_prune | off |
| enable_resource_track | off |
| instr_unique_sql_count | 0 |
| enable_beta_opfusIOn | on |
| enable_bete_netsloop_fusIOn | on |
| remote_read_mode | non_authenticatIOn |
| enable_page_lsn_check | off |
| pagewriter_sleep | 2s |
| enable_opfusIOn | on |
| max_redo_log_size | 100GB |
| pagewrite_thread_num | 1 |
| bgwrite_thread_num | 1 |
| dirty_page_percent_max | 1 |
| candidate_buf_percent_target | 01 |
测试项及结论
测试结果汇总
| 测试项 | 数据量 | 并发数 | CPU平均使用率 | IOPS | IO延时 | WAL数量 | tpmC | 测试时长 |
|---|---|---|---|---|---|---|---|---|
| 单节点 | 100G | 500 | 29.39% | 6.50K | 1.94.ms | 3974 | 520896.3 | 10分钟 |
| 一主一备 | 100G | 500 | 30.4% | 5.31K | 453.2us | 3944 | 519993.5 | 10分钟 |
| 一主两备 | 100G | 500 | 26.35% | 7.66K | 531.9us | 3535 | 480842.2 | 10分钟 |
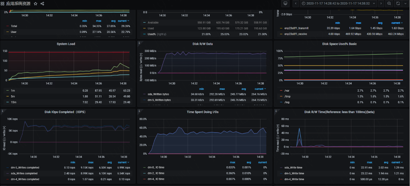
单节点
-
tpmC

-
系统数据

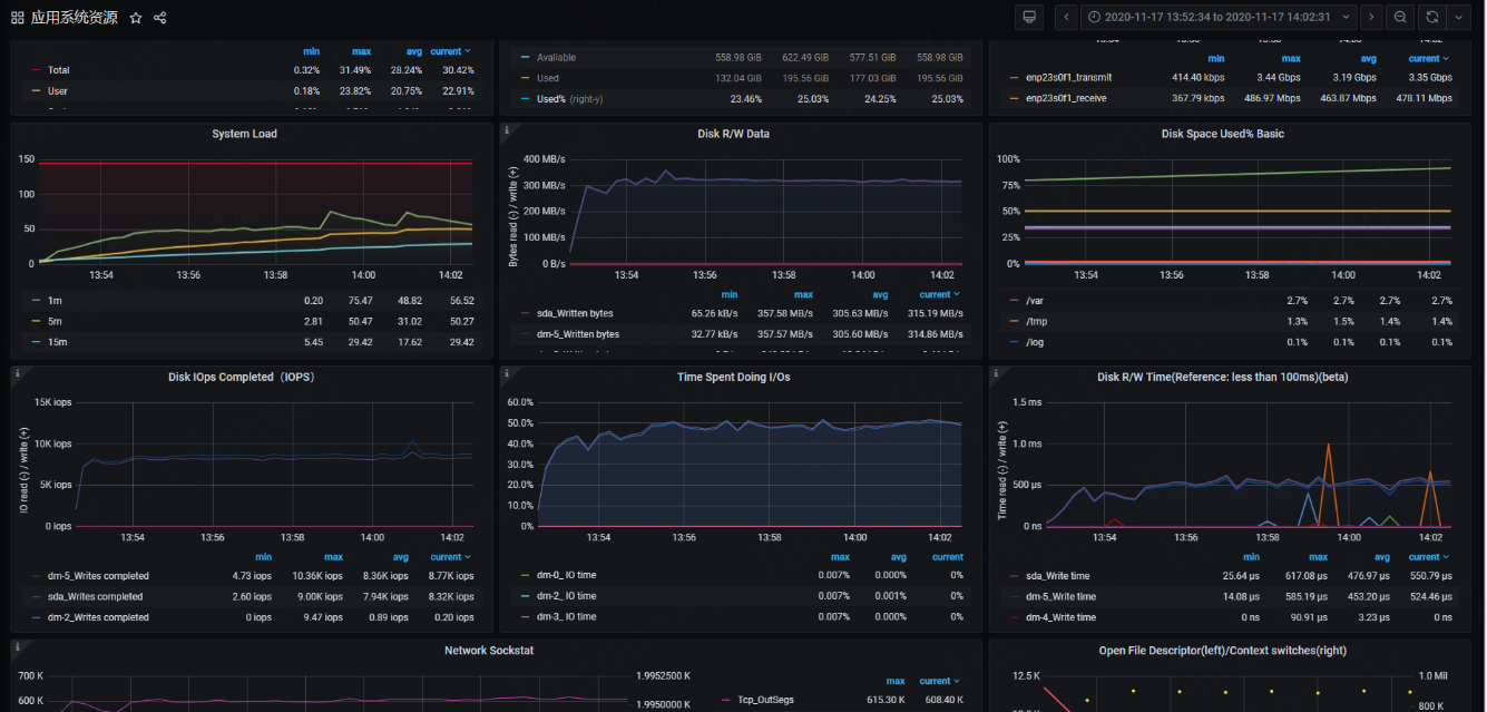
一主一备
-
tpmC

-
系统数据

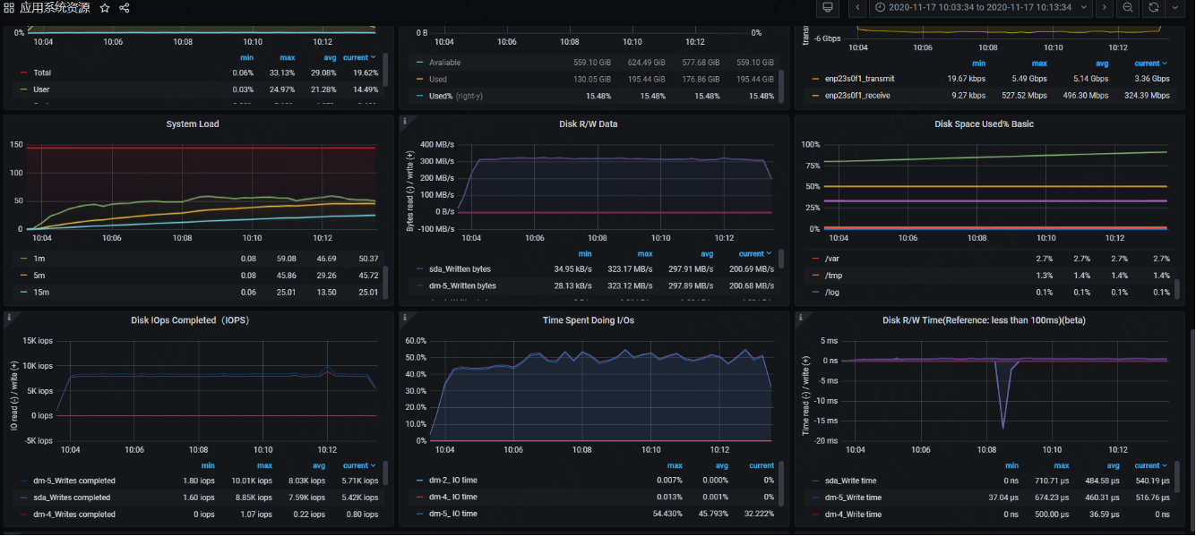
一主两备
-
tpmC

-
系统数据

「喜欢这篇文章,您的关注和赞赏是给作者最好的鼓励」
关注作者
【版权声明】本文为墨天轮用户原创内容,转载时必须标注文章的来源(墨天轮),文章链接,文章作者等基本信息,否则作者和墨天轮有权追究责任。如果您发现墨天轮中有涉嫌抄袭或者侵权的内容,欢迎发送邮件至:contact@modb.pro进行举报,并提供相关证据,一经查实,墨天轮将立刻删除相关内容。




