Prometheus +Grafana 监控安装部署
一、Prometheus安装
//官网下载:https://prometheus.io/download/
//下载安装包:prometheus-2.31.1.linux-amd64.tar.gz
#1.解压文件到/opt/目录下
tar -zxvf prometheus-2.31.1.linux-amd64.tar.gz -C /opt/
#2.重命名
cd /opt
mv prometheus-2.31.1.linux-amd64 prometheus
cd prometheus
#3.启动Prometheus(以后台方式启动)
nohup ./prometheus > /dev/null 2 > &1 &
#4.登录:node2:9090 查看确认prometheus是否正常启动

二、Grafana安装
#官网下载:https://grafana.com/grafana/download
#下载安装包:grafana-8.2.5-1.x86_64.rpm 并上传到服务器
#1.使用yum安装
yum localinstall grafana-8.2.5-1.x86_64.rpm
#启动Grafana
systemctl start grafana-server
#停止Grafana
systemctl stop grafana-server
#重启Grafana
systemctl restart grafana-server
#设置开机自启动
systemctl enable grafana-server
#登录:node2:3000,首次登录账号密码为:admin/admin

三、搭建服务器节点监控系统
这里我只演示监控我的两台机器
192.168.0.113,
192.168.0.114
两台机器的CPU,IO等系统资源使用情况,我该如何使用Prometheus+Grafana实现呢?
1.部署node_exporter
node_export是Prometheus的一个插件,部署该插件,可以将本地机器的系统资源信息筹集并发送给Prometheus
下面在113,114两台机器都要执行
#下载安装包并上传服务器:node_exporter-1.3.0.linux-amd64.tar.gz
#1.解压
tar -zxvf node_exporter-1.3.0.linux-amd64.tar.gz -C /opt/
cd /opt/
mv node_exporter-1.3.0.linux-amd64 node_exporter
cd node_exporter/
#启动node_exporter
nohup ./node_exporter --web.listen-address=":9100" > /dev/null 2 > &1 &
#注意:--web.listen-address=":9100" 端口一定不能被占用,否则会报错,可以自己手动修改为任意端口
2.配置Prometheus服务端
#找到prometheus安装机器的位置,这里我提前装在了113机器下
cd /opt/prometheus
#######将下面配置添加到prometheus.yml,ip及端口根据自己安装node_exporter改变
scrape_configs:
- job_name: "prometheus"
static_configs:
- targets: ["192.168.0.113:9090"]
- job_name: 'centos7-machine2'
scrape_interval: 10s
static_configs:
- targets: ['192.168.0.113:9100']
labels:
instance: node2
- job_name: 'centos7-machine3'
scrape_interval: 10s
static_configs:
- targets: ['192.168.0.114:9100']
labels:
instance: node3
3.重启服务端
#重启prometheus
nohup ./prometheus > /dev/null 2>&1 &
查看是否启动成功,如下图显示启动成功。

4.配置grafana
# 设置开机自启
systemctl enable grafana-server
4.1登录grafana
4.2添加数据源



5.制作监控看板



由于制作看板需要大量的操作,这里就不一一给大家展示了,带大家直接看我做好的监控看板。
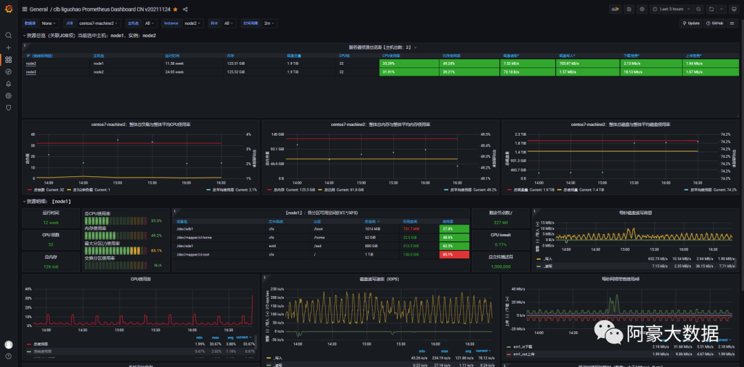
6.监控看板展示

如果大家有想要我这个看板的模板,大家可以给我留言获取。
文章转载自阿豪大数据,如果涉嫌侵权,请发送邮件至:contact@modb.pro进行举报,并提供相关证据,一经查实,墨天轮将立刻删除相关内容。




