这是学习笔记的第 2215 篇文章
读完需要
速读仅需7分钟
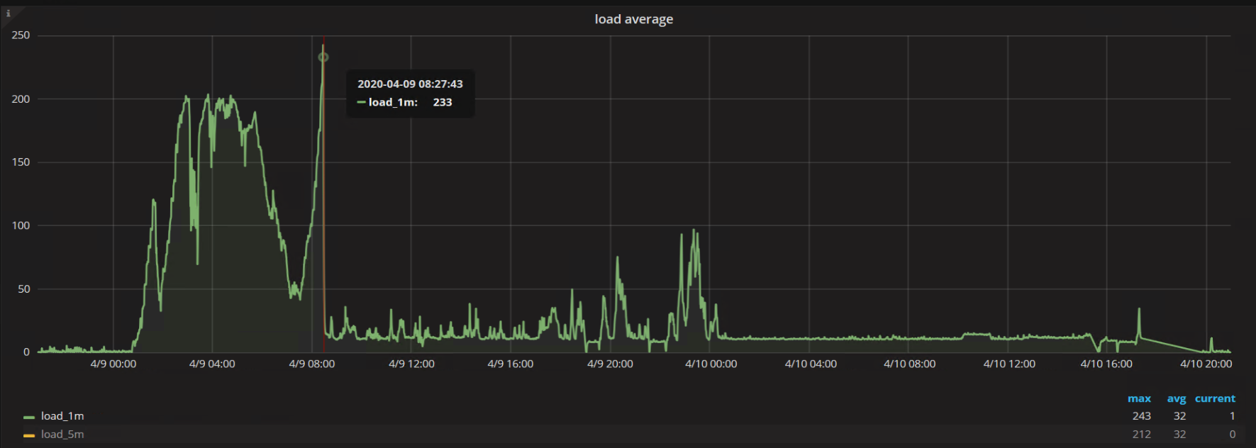
今天上班看到备份机的负载高得惊人,达到了几百倍的负载,然后就开始排查问题,因为前几天大概看了下,我们锁所做的事情还是很有限的,就算动用重启大法也是收效甚微,忙忙碌碌一早上,好像进展也不大,不由得感叹,这种被动的处理问题的方式好像也没有多少技术含量,整体在忙啥。

回到这台可怜的备份机,这台服务器使用了NFS的挂载模式,虽然我对于NFS还是比较感冒,但是为了解决这个问题,还是得硬着头皮和同事看之前总结的各种问题解答攻略,因为负载高得惊人,但是系统层面的IO压力和CPU压力其实并不高。所以能够基本排除是业务服务异常引起的。
但是这个回答不足以让人信服,那就是为什么之前是好好的,突然之间变成了这样,通过这个问题,我有了重新的感悟。
那就是原来所谓的好其实不是真的好,不代表原来就是正确的。而现在的问题触发方式可能就是一个事件,因为某个因素的变化导致问题从量变转变为质变,所以顺着这个思路来重新看待这个问题,其实可以发现很多的改进之处。
我在系统层面查看日志,发现系统日志中开始出现Kernel相关的错误。
XFS: possible memory allocation deadlock in kmem_alloc (mode:0x250)
在和系统部的同事经过了几次沟通之后,觉得还是专业的事情交给专业的人来做,我们就不在系统层面折腾,免得适得其反。
很快时间就过去了,转眼到了下午2点左右,系统那边的同事还没有明显的进展,而这个服务器的负载依旧是很诡异,所以我开始考虑plan B,在昨天我已经提前锁定了一台备份机器,所以也算是刚好赶上了这个节骨眼。
按照运维规范来说,周五是不应该做所谓的变更操作的,但是不变更就意味着完全忽视已有的问题,从潜在问题变为明显问题,到变为故障,这只是时间问题,所以必须要改,而且还需要尽快。
整个整改的计划从开始讨论到开始实施,也是做了分工和协作,基本能够让每个人都可以做到自己的角色和位置,很快任务就跑起来了。
也就意味着我们在问题变得严重之前已经开始撤离了原来的服务器,这样能够留出更多的时间和空闲资源供系统同事进行分析和确认,很快他们发现了逻辑卷层设置的问题,这块的改动比较大,需要重启启动服务器而且需要重新配置存储,因为我们很快切换了服务器,所以这个本来很严重的服务影响范围变得不那么紧要了。
很快我们发现这个问题不光影响备份,而且对于已有的监控也会产生潜在影响,比如NFS分区问题会导致df -h的命令被挂起,而监控中会潜在用到这个命令的输出结果,也就意味着监控服务会全部挂起,直到整个服务数据可以滚动。所以这一波修复着实让我们庆幸,避免产生更加奇怪的影响。
值得一提的是,其实还有一台备份服务器,和这台算是难兄难弟,他的负载也非常高,我目测按照这种情况,应该很难撑过今天,所以也是在下班前和同事进行了讨论,对服务做了降级处理。也就意味着,我不用太担心整个周末的质量了,不用大半夜被报警惊醒了。
当然,从解决问题的角度来说,问题的本质原因是类似的,而通过最近的一系列改进,算是对原来的一些旧疾的大改造。
在很多问题没有解决之前,对于我们来说,都是未知问题,问题发展的趋势如何,我们还是需要未雨绸缪,对于问题的评估也需要更加理性,从而解决方案也能够更加容易落地。
小结:当服务器真是不容易,不光要24小时连轴转,而且碰到负载高的时候,我都能想象如果备份机器是个人,应该是一个很憋屈的人吧。
QQ群号:763628645
QQ群二维码如下, 添加请注明:姓名+地区+职位,否则不予通过

订阅我的微信公众号“杨建荣的学习笔记”,第一时间免费收到文章更新。别忘了加星标,以免错过新推送提示。

7
近期热文
你可能也会对以下话题感兴趣。点击链接就可以查看。
8
转载热文
你可能也会对以下话题感兴趣,文章来源于转载,点击链接就可以查看。




