GBase 8c 集群状态子功能的默认页面显示为近六小时内集群整体的运行状态信息。集群的状态信息共包括基础信息、运行状态、查询和持久化4类38项指标。
- 基础信息(10 panels),包括告警数、剩余XID数、Exporter状态、集群名称、集群状态、主备XLOG同步差异、节点数、集群版本、主备切换数和集群节点信息指标;

- 运行状态(19 panels),包括CPU使用率、内存使用率、磁盘使用率、SSD使用率、网卡带宽使用率、NTP延迟、磁盘速率、磁盘吞吐量、内存使用量、网络速率、TCP监听过载、副本同步延迟、日志文件大小、数据库年龄、事务提交数、事务回滚数、活跃会话数、空闲会话数和同步速率指标;

- 查询(2 panels),包括SQL慢查询信息和查询速率指标;

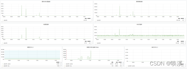
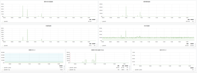
- 持久化(7 panels),包括缓存内存分配速率、缓存刷新速率、块读取速率、块访问速率、数据文件大小、数据文件变化速率/10min和临时文件大小变化曲线;

持久化状态信息的7项指标为变化曲线,游标放置在曲线上,可查看相应时刻指标数值。
「喜欢这篇文章,您的关注和赞赏是给作者最好的鼓励」
关注作者
【版权声明】本文为墨天轮用户原创内容,转载时必须标注文章的来源(墨天轮),文章链接,文章作者等基本信息,否则作者和墨天轮有权追究责任。如果您发现墨天轮中有涉嫌抄袭或者侵权的内容,欢迎发送邮件至:contact@modb.pro进行举报,并提供相关证据,一经查实,墨天轮将立刻删除相关内容。




