在 Gartner 的数据技术成熟度曲线上,2018年是一个重要的年份,分水岭在这一年出现。
导航目录
从 dbPaaS 到 私有云 dbPaaS
下图就是2018年的数据管理技术成熟度曲线:

在这一年,Database Platform as s Service(即 dbPaaS)技术进入成熟期,迈入曲线最右侧的终点,随后在2019年消失不见,这距离 dbPaaS 在曲线上首次出现已经过去了大约10个年头。
而在这条曲线的开端,第二位则是出现了一个新的名词 Private Cloud dbPaaS(私有云 dbPaaS)技术,这一领域的技术创新刚刚萌生。
技术的生命周期分为五个关键阶段。
萌芽期:潜在的技术突破即将开始,通常不存在可用的产品,商业可行性未得到证明。
膨胀期:产生了许多成功案例,通常也伴随着多次失败,某些公司会采取行动。
谷底期:随着实验和实施失败,人们兴趣减弱。幸存的提供商改进产品,使早期采用者满意。
复苏期:更多案例涌现并获得更广泛的认识,推出第二代和第三代产品。更多企业投资试验。
成熟期:主流采用开始激增,该技术的广泛市场适用性明显得到回报。
而在 2021年的技术成熟度曲线 上,Private Cloud dbPaaS 已经处于高高的峰顶,按照图示,这一技术将有可能在 2~5年内,进入成熟期:

这距离2018年肇始发端,已然是4个年头转瞬。
什么是 私有云 dbPaaS
首先,dbPaaS是指:针对数据库管理系统(DBMS)或数据存储,设计为可伸缩、弹性、多租户的数据库平台订阅服务,dbPaaS 通常具有一定的自我管理能力,由云服务提供商(CSP)或CSP基础设施上的第三方软件供应商销售和支持。
通常我们提到 dbPaaS 指的是基于公有云的,也即 Public Cloud dbPaaS,与之相对应的就是 Private Cloud dbPaaS。
dbPaaS 的本质是对数据库管理的革命,随着数据的爆炸式增长,其多样化、大容量、高并发等新特征,推动了数据库技术的蓬勃发展(中国数据库流行度排行榜已有接近200个产品),随之,多模数据库、分布式数据库、NoSQL等数据库品类呈现爆炸式增长。所有这些对数据库管理带来了挑战,不断增长的业务需求伴随着人力成本的急剧上升和资源短缺,而云技术的自动化、自治、平台化和服务化提供,恰是最佳解决方案。
此外,无论公有云有多么普及,对于因安全、监管或其他问题而无法或不准备转移到公共云的组织来说,私有云dbPaaS则成为了一个新的选择。
这些组织使用现有的企业内部基础设施建设 私有云dbPaaS,将私有云数据库平台的隔离性与公有云的自助服务和可扩展性相结合,在企业内部的数据中心提供云体验。
这也是为什么当 Public Cloud dbPaas 迈向成熟期之后,Private Cloud dbPaaS 攀上巅峰的原因。
在2019年的嘉年华大会上,我曾经提出我的观点:在中国,企业级市场将是数据库成败的关键,长期的行业趋势是,将云的体验转移到数据上来,云上体验云下化,最终是 Public 和 Private Cloud 在技术上的融合和趋同。

应对 私有云 dbPaaS 的挑战
春江水暖鸭先知,云和恩墨在服务上千家企业的过程中,也深刻的认知到用户数据环境的变化。随着云计算的发展,用户的数据库也开始多样化和复杂起来,从商业数据库、开源数据库到国产数据库,越来越多的产品出现在客户面前。
如何统一管理数据环境,应对人力不足、学习成本高的挑战,成为行业的共性问题。

在这一阶段,前瞻性的客户需求成为了云和恩墨的重要灵感输入。自2015年,我们就开始和恒丰银行一起建设金融级 私有云 dbPaaS 平台,zCloud 产品就是这样诞生的,这一切远远早于 Gartner 识别到这一技术萌芽。
用户需要什么样的 dbPaaS 平台?
一个私有云 dbPaaS 平台应该具备多元数据库的统一管理能力,应该具备自动化运维能力,还应该实现智能的故障诊断和故障自愈,但是仅有这些就够了吗?当然不是。
一个好的 dbPaaS 平台,应该具备以下几个内核特性:
- 智慧即服务(WaaS),也就是说平台应该汇聚领先的行业洞察、智慧抽象,沉淀经验,最终形成最佳实践,遵循标准,赋能企业和个体,实现数据环境管理的数字化;
- 知识即服务(KaaS),平台应该能够源源不断的吸纳行业领先的思想和知识体系,动态更新、动态演进,实现知识的抽象化和服务化,
唯有具备如此的特质,才能够称为平台,并且可以持续演进、永不落伍。
艾瑞咨询在2022年1月发布了《云管平台白皮书》,这个白皮书中有一个关键洞察:数据库云管平台的本质是数据库管理经验的代码化。
- 如果说云资源池化、分层解耦、服务化等方法论是实现数据库云管平台的基础,那么数据库管理经验就是数据库云管平台的灵魂;
- 数据库管理的各种指标与具体应用场景紧密相关,高度依赖于最佳实践和经验;
- 数据库云管平台的本质是数据库管理经验的代码化,经验丰富与否决定云管平台能力水平的高低;

经验是动态的,所以 dbPaaS 平台也应该是能够动态更新和演进的,也即需要实现 KaC(Knowledge as Code),知识即代码,这里的知识不仅仅是软件方的知识抽象,还应该包括用户方的沉淀,如此打造的平台才能是动态演进,符合用户期待的。

在实践中,zCloud 平台正是源源不断的汲取一线专家团队的经验,抽象转化为知识体系,进而上升为智慧服务,为企业数字化赋能助力。

dbPaaS 平台都长什么样?
既然统一的数据库管理平台(dbPaaS)成为趋势,那么各家的产品都长什么样?是否能够满足用户的期待呢?
Oracle 的 OEM
Oracle 的重要产品 OEM 就承担了私有环境下 dbPaaS 层的管理能力,下图是其 13c 版本的展示概览页面,可以看到从基础设施 到 任务调度,多个层面统一呈现。其中基础设施包括了 主机、数据库、中间件 三个关键要素。

Solarwinds 的产品
在数据库方面,Solarwinds 是通过收购了 Ignite 完成了能力补齐,Ignite 产品最初进入中国市场时,曾经和云和恩墨进行合作。下图是其 DPA (Database Performance Analyzer)产品的一个展示,更侧重性能监控和分析:

云和恩墨的 zCloud 产品
云和恩墨 zCloud 产品的愿景是:构建自治智能的数据库云管平台。 通过提供标准化、自动化和智能化的dbPaaS服务,实现数据库全生命周期管理。平台实现了包括自助服务、自动部署、自动化巡检、统一监控、智能诊断、高可用和备份恢复管理、SQL审核等。
下图是云和恩墨 zCloud 产品概览,通过将不同种类的数据库进行统一纳管(目前已经支持包括 MogDB、openGauss、Oracle、MySQL等在内的10余种数据库产品),实现了平台化管理和自治运维。

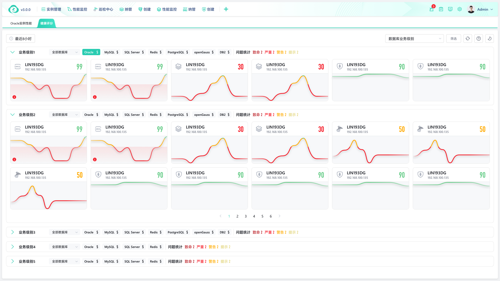
zCloud 产品的 AIOps 能力,能够动态评估系统运行状况,实时动态评分,并且提供基于机器学习的智能问题分析诊断:

通过自动化巡检、智能诊断等能力,zCloud释放了人力,从而为企业数字化转型提供了新的生产力工具。
总结
当数据库进入百花齐放的时代,多样化的业务应用必然需要多样化的产品,而统一的私有云dbPaaS平台,可以帮助企业提升数据管理和服务能力,迈向数字化时代的快车道。
云和恩墨致力于成为一家“智能的数据技术提供商”,zCloud 产品正是以智能为内核,为用户的数字化转型添虎翼、起祥云,鹏程万里一四海!




