MySQL在企业版里提供了一个监视工具——MySQL Enterprise Monitor 简称MEM。可以使用MEM对MySQL实例和主机进行监视,发现潜在的问题,并将发现的结果通知给管理员,同时提供修正问题的建议。
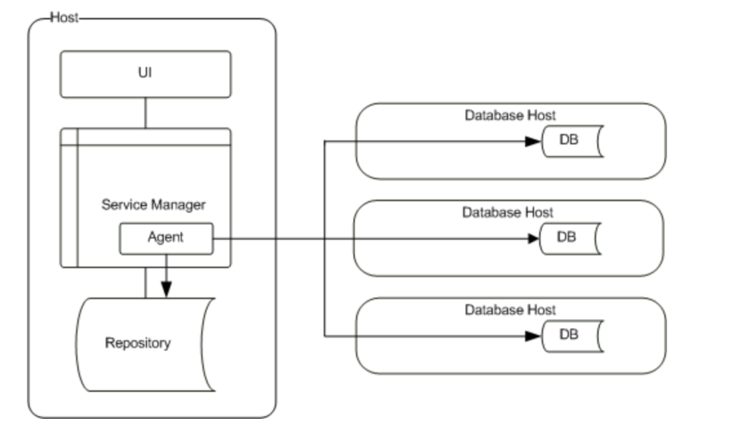
MEM是一个基于Web的应用程序,主要包括服务管理器和代理两部分,可以监视全部安装类型的MySQL实例,无论是部署在本地,还是部署在云环境。MEM可以监视部署在云环境的实例得益于 MEM支持选装代理。通常,监视系统都会将代理安装在被监控的主机上,通过代理收集相关数据,MEM也提供这种方式,在这种部署方式下,MEM可以收集到被监视MySQL主机的硬件相关信息。

如果希望监视部署在云环境的MySQL实例,可以采取无代理安装,MEM会通过自身的代理去收集被监控对象的信息(不包含主机等硬件信息),因此,该架构也称之为云友好架构。

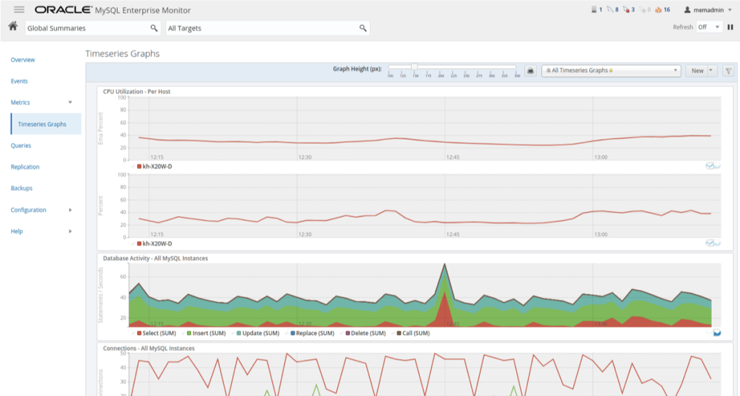
MEM可以监视MySQL的性能和OS的性能,还可以监视查询,并提供索引使用建议,当检测到性能问题时可以通过邮件或者SNMP发出警报。

MEM包含一个查询分析器,可以实时查询性能,将查询结果生成可视化图表,可以利用其快速查找、修复开销大的查询,免除通过慢日志等方法定位耗时的烦恼。每条查询可以提供详细的查询统计以及查询响应时间指标(QRTi 查询性能的单一指标,0~1表示,1为最好)。

监视InnoDB。MEM可以监视InnoDB的关键指标,锁的使用情况,缓冲池的使用情况,获取表的统计信息,并提供配置建议。

监视正在运行语句的执行过程。可以通过用户、查询、命令, 状态等信息进行过滤检索,并且可以自定义显示输出内容。

监视锁等待。可以发现在会话中等待的InnoDB行锁,表的元数据锁,并且可以查看阻塞的SQL以及锁等待类型 (共享,排他, 等等)。

监视MySQL和主机的内存使用情况。提供配置建议,并可以发出内存使用警告。

监视复制。可以自动发现复制拓扑关系,无需手动添加。提供复制监视仪表盘,方便快捷地观察MySQL复制,并进行主从复制性能监测,提供配置建议。


监视磁盘。用于容量规划,可以预测容量需求,提供趋势分析时间序列数据。

监视企业版备份。可以监视备份结果,备份性能以确保备份及时有效。

MySQL配置管理。可以集中化管理,支持按照主题分类,提供按功能分组的选项,可以查看主机细节和网络细节。

安全管理。监视账户权限变化和访问权限等问题。

以上内容是MySQL监控的简要介绍,可以通过”https://edelivery.oracle.com/“试用下载!
更多详细内容请访问官网:”https://dev.mysql.com/doc/mysql-monitor/8.0/en/“
感谢您关注”MySQL解决方案工程师“!





