近自己做了套数据库监控系统,搞的还可以,简单给大家介绍一下。
Pigsty is an advanced PostgreSQL monitoring systemd based on open source projects like prometheus & grafana. PIGSTY pɪɡ staɪ/ is the abbreviation of "Postgres in Grafana Style".
Pigsty是一个基于Grafana与Prometheus与Consul的Postgres数据库监控系统。
整体架构
TLDR: (Node/Pg/Pgbouncer) Exporter Discovered by Consul to Prometheus to Grafana
┏━━━━━━━━━━━┓ ┏━━━━━━━━━━━━━━━━━━━━┓
┃ Node ┃ --> ┃ Node Exporter-┃┐
┃ Pgbouncer ┃ --> ┃ Pgbouncer Exporter-┃┼--> Prometheus ---> Grafana
┃ Postgres ┃ --> ┃ Postgres Exporter-┃┘ ↑
┃ ┃ ┗━━━━━━━━━━━━━━━━━━━━┛ (Service Discovery)
┃ Consul ┃ -----------------------------> Consul
┗━━━━━━━━━━━┛
一言以蔽之:用Exporter取指标数据,通过Consul服务发现赋予身份标签与组织结构,存进Prometheus中进行预处理计算,最后使用Grafana展示
这里能看到的主要还是Grafana里的Dashboard,因此主要还是介绍脸面上的东西。
层次组织

监控主要分为五个层次,集群(cluster),服务(service),实例(instance),数据库(database),与节点(node)。不过在本系统中,服务层次的监控指标被整合至集群级别,数据库层次的监控指标被整合至实例级别。因此实际上,只有三个核心层次的监控展示:集群,实例,节点。
集群使用
cls
唯一标识,名称类似于:pg-test-tt实例使用
ins
唯一标识,名称类似于:pg-test-tt-0
, 以集群为前缀,序号为后缀。后缀为0的实例通常是集群中的主库。节点使用
ip
唯一标识。
除此之外,还有一些其他层次的Dashboard:例如全局大盘概览,分片库专用的Shard Dashboard,每一个数据库具体的Database Dashboard、连接池Pool层次的Dashboard,具体到某一个库上某一个查询的PG Query Dashboard,Pgbouncer中间件专用Dashboard,等等,这些衍生或周边的Dashboard就不介绍了。
功能简介
核心功能:日常巡检,故障排查,性能优化,全知即全能。
PG全局监控
PG Shard监控
PG集群监控
PG实例监控
PG实例监控(故障排查专用视图)
PG节点监控
PG慢查询平台
Redis全局概览
Redis集群监控
Redis实例监控
PG集群健康度评估系统
首页导航概览
包含PG和Redis两部分,左侧为全局指标概览,右侧为集群导航。中间为全局报警与事件提醒。点击右上角的导航链接,或者页面中的可导航元素(Shard,集群名,实例名,IP等)可跳转至感兴趣的面板

DB监控:指标介绍
指标丰富程度
你可以不看,我不能没有。
每个实例包括了约3300个指标,其中:
数据库与连接池指标1000个,其中规则定义衍生指标250个。
节点指标约2000个,其中规则定义的衍生指标700个。
举个例子,单纯一个QPS,就可以衍生出下面近30个指标。

这里随便挑一些重要的指标介绍一下
指标内容
按Google SRE实践划分的四类黄金指标
错误
配置错误:关键功能是否配置正常:校验和,Numa,透明大页,同步提交等。
内存错误,TCP错误,时间漂移错误
服务宕机:机器,数据库,连接池,监控组件
数据库客户端排队,IdleInXact连接,超长事务,死锁,复制中断,大量回滚,监控报错
饱和度
PG Load, Node Load
CPU使用,内存使用,磁盘使用,网卡带宽利用率,缓存命中率,后端连接使用,连接池使用
流量
数据库直接指标:QPS,TPS,查询细分QPS
间接流量指标:连接池进出流量,WAL写入量,增删改查条数,块访问量,缓冲区访问量
节点流量:磁盘IO流量,网络IO流量,内存页面换入换出
延迟
事务平均响应时间 Xact RT
查询平均响应时间 Query RT
语句平均响应时间:Statement RT
磁盘平均响应时间:Disk R/W Latency
复制延迟(以秒或字节计算)
监控查询延迟
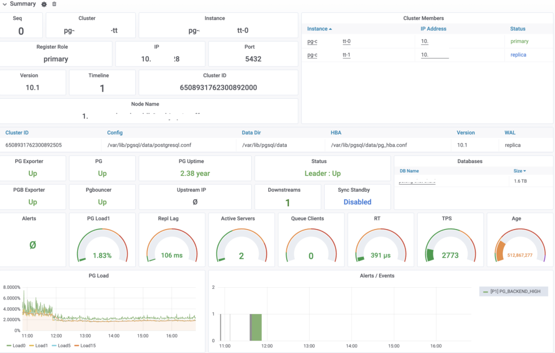
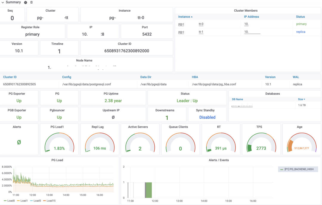
DB监控:PG实例
实例概览
实例身份信息:集群名,ID,所属节点,软件版本,所属集群其他成员等
实例配置信息:一些关键配置,目录,端口,配置路径等
实例健康信息,实例角色(Primary,Standby)等。
黄金指标:PG Load,复制延迟,活跃后端,排队连接,查询延迟,TPS,数据库年龄
数据库负载:实时(Load0),1分钟,5分钟,15分钟
数据库警报与提醒事件

关于PG Load,可以参考本号前一篇文章,如何给PostgreSQL定KPI
节点概览
四大基本资源:CPU,内存,磁盘,网卡的配置规格,关键功能,与核心指标
右侧是网卡详情与磁盘详情

单日统计
以最近1日为周期的统计信息(从当前时刻算起的前24小时),比如最近一天的查询总数,返回的记录总数等。上面两行是节点级别的统计,下面两行是主要是PG相关的统计指标。
对于计量计费,水位评估特别有用。
复制
当前节点的Replication配置
复制延迟:以秒计,以字节计的复制延迟,复制槽堆积量
下游节点对应的Walsender统计
各种LSN进度,综合展示集群的复制状况与持久化状态。
下游节点数量统计,可以看出复制中断的问题

事务
事务部分用于洞悉实例中的活动情况,包括TPS,响应时间,锁等。
TPS概览信息:TPS,TPS与过去两天的DoD环比。DB事务数与回滚数
回滚事务数量与回滚率
TPS详情:绿色条带为±1σ,黄色条带为±3σ,以过去30分钟作为计算标准,通常超出黄色条带可认为TPS波动过大
Xact RT,事务平均响应时间,从连接池抓取。绿色条带为±1σ,黄色条带为±3σ。
TPS与RT的偏离程度,是一个无量纲的可横向比较的值,越大表示指标抖动越厉害,计算方式为:(μ/σ)^2
按照DB细分的TPS与事务响应时间,通常一个实例只有一个DB,但少量实例有多个DB。
事务数,回滚数(TPS来自连接池,而这两个指标直接来自DB本身)
锁的数量,按模式聚合(8种表锁),按大类聚合(读锁,写锁,排他锁)

查询
大多数指标与事务中的指标类似,不过统计单位从事务变成了查询语句。查询部分可用于分析实例上的慢查询,定位性能瓶颈。
QPS 每秒查询数,与Query RT查询平均响应时间,以及这两者的波动程度,QPS的周期环比等
生产环境对查询平均响应时间有要求:1ms为红线,100ms就该约谈了。

语句
语句展示了查询中按语句细分的指标。每条语句(查询语法树抽离常量变量后如果一致,则算同一条查询)都会有一个查询ID,可以在慢查询平台中获取到具体的语句与详细指标与统计。
左侧慢查询列表是按
pg_stat_statments
中的平均响应时间从大到小排序的,点击查询ID会自动跳转到慢查询平台这里列出的查询,是累计查询耗时最长的32个查询,但排除只有零星调用的长耗时单次查询与监控查询。
右侧包括了每个查询的实时QPS,平均响应时间。按照RT与总耗时的排名。
后端进程
后端进程用于显示与PG本身的连接,后端进程相关的统计指标。特别是按照各种维度进行聚合的结果,特别适合定位雪崩,慢查询,其他疑难杂症。
后端进程数按种类聚合,后端进程按状态聚合,后端进程按DB聚合,后端进程按等待事件类型聚合。
活跃状态的进程/连接,在事务中空闲的连接,长事务。

连接池
连接池部分与后端进程部分类似,但全都是从Pgbouncer中间件上获取的监控指标
连接池后端连接的状态:活跃,刚用过,空闲,测试过,登录状态。
分别按照User,按照DB,按照Pool(User:DB)聚合的前端连接,用于排查异常连接问题。
等待客户端数(重要),以及队首客户端等待的时长,用于定位连接堆积问题。
连接池可用连接使用比例。
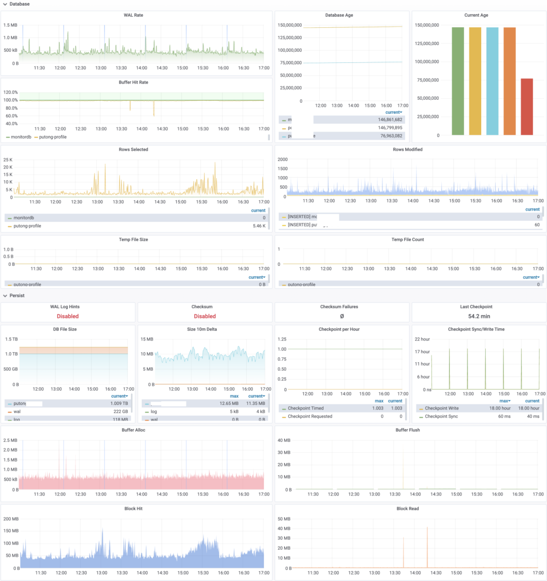
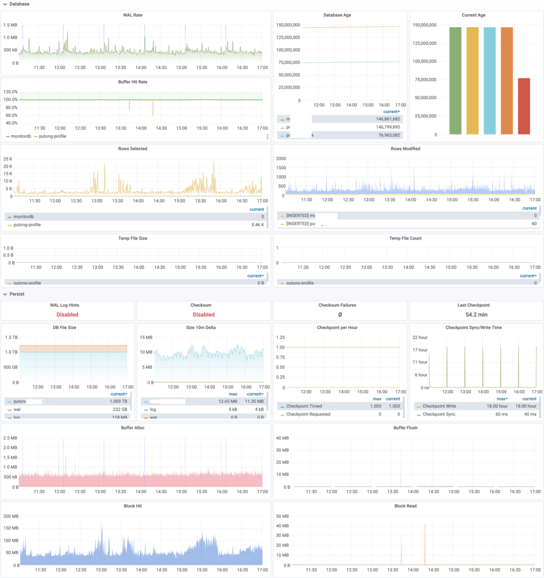
数据库概览
Database部分主要来自pg_stat_database
与pg_database
,包含数据库相关的指标:
WAL Rate,标识数据库的写入负载,每秒产生的WAL字节数量。
Buffer Hit Rate,数据库 ShareBuffer 命中率,未命中的页面将从操作系统PageCache和磁盘获取。
每秒增删改查的记录条数
临时文件数量与临时文件大小,可以定位大型查询问题。

持久化
持久化主要包含数据落盘,Checkpoint,块访问相关的指标
重要的持久化参数,比如是否出现数据校验和验证失败(如果启用可以检测到数据腐坏)
数据库文件(DB,WAL,Log)的大小与增速。
检查点的数量与检查点耗时。
每秒分配的块,与每秒刷盘的块。每秒访问的块,以及每秒从磁盘中读取的块。(以字节计,注意一个Buffer Page是8192,一个Disk Block是4096)
监控Exporter
Exporter展示了监控系统组件本身的监控指标,包括:
Exporter是否存活,Uptime,Exporter每分钟被抓取的次数
每个监控查询的耗时,产生的指标数量与错误数量。

DB监控:PG集群
PG集群监控是最常用的Dashboard,因为PG以集群为单位提供服务,因此Cluster集合了最完整全面的信息。
大多数监控图都是实例级监控的泛化与上卷,即从展示单个实例内的细节,变为展现集群内每个实例的信息,以及集群和服务层次聚合后的指标。
集群概览
Cluster级别的集群概览相比实例级别多了一些东西:
时间线与领导权,当数据库发生Failover或Switchover时,时间线会步进,领导权会发生变化。
集群拓扑,集群拓扑展现了集群中的复制拓扑,以及采用的复制方式(同步/异步)。
集群负载,包括整个集群实时、1分钟、5分钟、15分钟的负载情况。以及集群中每个节点的Load1
集群报警与事件。

集群复制
Cluster级别的Dashboard与Instance级别Dashboard最重要的区别之一就是提供了整个集群的复制全景。包括:
集群中的主库与级联桥接库。集群是否启用同步提交,同步从库名称。桥接库与级联库数量,最大从库配置
成对出现的Walsender与Walreceiver列表,体现一对主从关系的复制状态
以秒和字节衡量的复制延迟(通常1秒的复制延迟对应10M~100M不等的字节延迟),复制槽堆积量。
从库视角的复制延迟
集群中从库的数量,备份或拉取从库时可以从这里看到异常。
集群的LSN进度,用于整体展示集群的复制状态与持久化状态。

节点指标
PG机器的相关指标,按照集群进行聚合。

事务与查询
与实例级别的类似,但添加了Service层次的聚合(一个集群通常提供primary
与standby
两种Service)。

其他指标与实例级别差别不大。
DB监控:PG慢查询平台
显示慢查询相关的指标,上方是本实例的查询总览。鼠标悬停查询ID可以看到查询语句,点击查询ID会跳转到对应的查询细分指标页(Query Detail)。
左侧是格式化后的查询语句,右侧是查询的主要指标,包括
每秒查询数量:QPS
实时的平均响应时间(RT Realtime)
每次查询平均返回的行数
每次查询平均用于BlockIO的时长
响应时间的均值,标准差,最小值,最大值(自从上一次统计周期以来)
查询最近一天的调用次数,返回行数,总耗时。以及自重置以来的总调用次数。
下方是指定时间段的查询指标图表,是概览指标的细化。





