PostgreSQL驾驶技巧
PostgreSQL是一个很棒的数据库,但也相当复杂。上手虽简单,但想要用好不容易,想要管理好就更麻烦了。监控系统是几乎所有运维工作的基础,更亦是驾驭数据库的必备工具。用好一个监控系统,理解各种指标背后的意义并不是一件简单的事情,因此本司机决定写一系列文章,来介绍了PostgreSQL监控系统的设计,实施与使用。

0x01 PostgreSQL监控面板
为了帮助读者形成一种直觉,这里展示了在实际环境中,我所使用的监控面板。最为常用的监控面板为“单数据库实例”监控,并分为7个主要的子区域:概览,操作系统,数据库活动与会话,复制,检查点与WAL,数据库冲突,以及数据库对象统计,如下所示。


监控系统的架构
程序员的一个基本原则就是:“不要造轮子”。所以如果有现成的开源组件能用,那是最好不过。一个比较简单的实用监控系统架构如下图所示。主要组件包括:Prometheus,Grafana,Consul,以及各个Exporter。各类Exporter从数据库,连接池,以及机器上获取指标数据库,Prometheus从Consul中发现这些Exporter,并向其拉取数据,Grafana负责展示Prometheus中的数据,而AlertManager负责报警相关的任务。

监控系统的指标
监控面板与系统架构,不过是监控系统的面子,真正的里子在于监控指标。哪些指标需要监控,每种指标如何解读,这才是真正重要的东西。毕竟知道了这些知识,即使没有监控系统,通过命令行手工检查也可以发现问题,但不了解指标背后的涵义,即使再傻瓜再漂亮的监控面板也于事无补。
下面会简单介绍单实例监控面板中涉及到的指标。
概览
概览是一些重要的核心指标,一眼扫过去就应当能大致定位数据库的主要问题。这里主要包括:
CPU使用率、平均查询时间、TPS、QPS,连接池排队数,活跃连接数:判断数据库负载水平
内存空闲率:判断是否出现进程异常(例如突然被杀)
磁盘空闲率:判断磁盘是否被写满
数据库年龄:数据库是否快出现事务标识回卷故障。
数据库大小,缓存命中率:判断异常活动

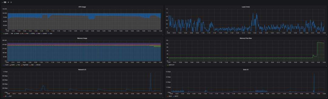
操作系统指标
操作系统指标主要包括:
CPU与负载水平
内存使用,特别需要关注操作系统
cache
部分的变化。网络与磁盘的IO吞吐量,磁盘的IOPS。
操作系统的指标能直观地反映大部分数据库活动异常,对于硬件类故障的排查尤有帮助。

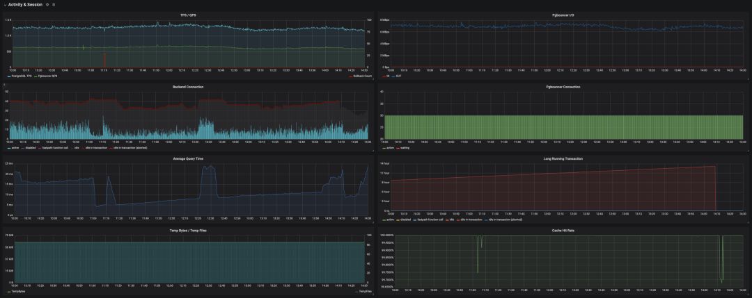
数据库活动与会话
Activity与Session是数据库当前状态的直观反映,指标包括:
TPS/QPS,平均响应时间都是最直接的负载指标。
缓存命中率对数据库性能有直接的影响,注意这里只是PostgreSQL本身BufferPool的命中率,并没有计算操作系统的文件缓存。
后端连接按状态的分布,
active
状态的连接是很重要的负载指标,而idle in transaction
的连接数则需要特别关注。临时文件通常是由一些复杂查询,长查询,过多的临时文件容易导致性能恶化。

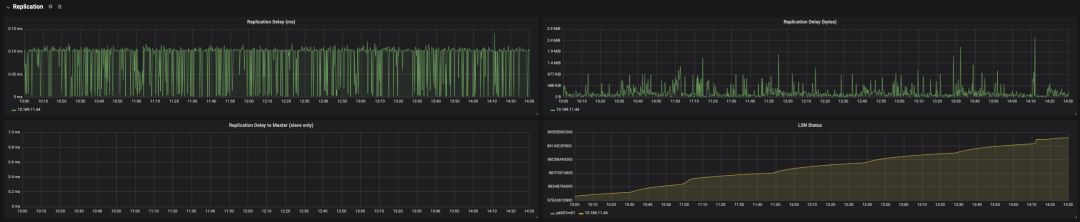
复制指标
很多类型的故障与主从复制滞后有关,因此,ReplicationDelay是一个重要的监控指标。
在主库上可以获取从库的复制延迟,包括LSN落后的字节数,以及滞后的时长(v10以后)。在从库上也可以获得距离主库的滞后时长,但这种方法通常不如前一种准确。

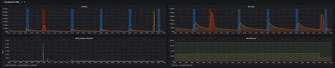
检查点与WAL
检查点会吃IO,一方面它会引发大量页面落盘,另一方面在默认full_page_write
打开的情况下,每一次检查点都会导致其后的WAL量升高,吃磁盘与网络的带宽。在一些情况下可能会成为故障的原因。因此有必要监控检查点与WAL,相关指标包括:
WAL日志的生成速率
LSN增长的速度
缓冲区刷回的数目,通常缓冲区刷回主要由Checkpoint负责,如果有大量缓冲区由后端进程负责刷盘,就需要检查并调整相关参数的配置了。
数据库与WAL日志的大小。

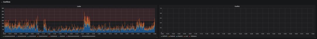
锁与数据库冲突
锁按类型分布的数据对于判断数据库活动的类型很有帮助。

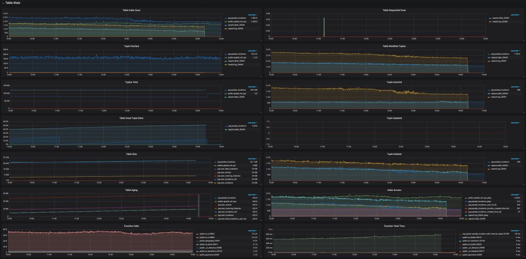
对象级统计
对象级统计能够帮助DBA快速定位故障的根源。包括:
每个表的访问次数:索引扫描/顺序扫描。频繁出现的顺序扫描往往意味着索引出现了问题。
表中元组的拉取,修改,增删改查数目,表的大小,年龄,都有助于精确定位问题的来源。
死元组的比例:死元组的比例可用于估算表的膨胀程度,对于维持性能很有帮助。(还有另外一种通过统计数据估算表膨胀率的方法)
函数的调用次数与执行时间。

监控指标的来源
统计收集器
对于PostgreSQL而言,其监控指标主要源于自带的统计收集器。PostgreSQL提供了很多系统视图,因此能很简单地以SQL语句的形式拉取统计数据。系统视图的具体定义可以参考文档,后续文章也会依此详细介绍。其中,比较重要的视图包括:

从统计视图中收集数据有一些注意事项:
统计数据并非实时更新的,每个服务进程只有在闲置前会更新统计计数。所以正在执行的查询和事务不影响计数。
收集器本身每隔(
PGSTAT_STAT_INTERVAL=500ms
)才发送一次新的报告。所以除了 当前进程活动track_activity
之外的统计指标都不是最新的。在事务中执行的统计查询,统计数据不会发生变化。使用
pg_stat_clear_snapshot()
来获取最新的快照。
要让数据库收集这些统计数据,需要在
postgresql.conf
中打开各种track_*
选项。
系统视图
除了统计视图外,还有一些系统视图也能提供很多有价值的指标信息,例如pg_database
与pg_locks
,分别提供了数据库年龄尺寸,以及数据库内的锁等待信息。此外,还有很多系统指标是通过内建的函数提供的。
结语
监控是一个很大的话题,够写半本书了,因此这篇文章能做的也就是给读者留下一点直觉:监控系统应该是啥样子的。其实有了以上的信息,一个合格的架构师与PostgreSQL DBA应该能很轻松的复现该监控系统了。具体的实现细节,将在后续文章中继续介绍。




