背景
学习一款数据库,要学会备份和恢复。备份是一个严谨的工作,作为一个dba,掌握数据库备份、恢复的各种手段。
下面让我们一起来看看TiDB的备份恢复有那些手段吧。
基于MVCC的恢复方式
相关原理已经在上一篇文章写过了,这里就不在做过多的描述了。
简单的回顾一下,TiDB的TiKV里面的MVCC的格式是基于时间戳的。
(key-versionT(SO全局唯一递增时间戳)-->vlues)
会有定时GC来清理过期的版本(数据)。
下面的工具都是基于MVCC的方式,假设数据以及被GC清理掉了,那么数据就不能恢复过来。
第一款工具 snapshot
TiDB自带工具,可以针对当前会话读到指定的历史版本。
UPDATE mysql.tidb SET VARIABLE_VALUE = '80h' WHERE VARIABLE_NAME = 'tikv_gc_life_time';
#更改GC时间
sql="SET SESSION tidb_snapshot = '415599012634951683'"。
#跳转GC时间
#微信公众号只能传3个视频,我把不能传的视频发百度云盘了
链接:https://pan.baidu.com/s/1QDmFk-9-N-gcNMJr5ZqXzQ
提取码:anxp
工具说明:只能恢复dml,不能恢复ddl。
drop table t2;#删除表
recover table t2; #恢复表
#微信公众号只能传3个视频,我把不能传的视频发百度云盘了
链接:https://pan.baidu.com/s/1QDmFk-9-N-gcNMJr5ZqXzQ
提取码:anxp
工具限制:只能恢复drop table的操作,不能恢复truncate table,delete操作。未来可能会被 Flashback取代。
第三款工具 Flashback
TiDB自带工具,可以针对truncate操作。
如果使用上述三种工具 要保证误操作的范围在GC清理之前。如果数据以及被GC清理了,则无法使用。 目前推荐大家要了解掌握上述三种工具的基础的操作,避免在真正的误操作发生的时候,能快速恢复。
./bin/mydumper -h 127.0.0.1 -u root -P 4000 #执行备份
./bin/loader -d 备份路径 -h 127.0.0.1 -u root -P 4000 #恢复备份
#微信公众号只能传3个视频,我把不能传的视频发百度云盘了
链接:https://pan.baidu.com/s/1QDmFk-9-N-gcNMJr5ZqXzQ
提取码:anxp
如果大家嫌弃导入慢,可以用TiDB官方推荐的生态工具TiDB Lightning 。能给提升TiDB的导入效率。

用于实时记录TiDB产生的Binlog。 将binlog按照时间提交时间进行排序。 在提个给Drainer组件进行消费。
收集各个Pump中收集的Binlog进行归并。 将Binlog转行成SQL或者指定格式的数据。
TiDB最近提供的一款分布式备份恢复工具BR,可以针对TiDB集群进行备份和恢复。
只支持TiDBv3.1及以上版本 目前需要nfs作为共享磁盘
从pd中获取当前的TSO作为备份快照的时间点。 当前集群的TiKV节点信息。
[2020/04/04 17:16:37.610 +08:00] [INFO] [log-file=/tmp/br.log.2020-04-04T17:16:37+08:00] [pd="[10.206.0.3:2379]"] [storage=local:///export/backup] [timeago=0s]
#说明备份日志输出位置,pd节点,备份结果集
[2020/04/04 17:16:37.612 +08:00] [INFO] [base_client.go:226] ["[pd] update member urls"] [old-urls="[http://10.206.0.3:2379]"] [new-urls="[http://10.206.0.16:2379,http://10.206.0.3:2379,http://10.206.0.6:2379]"]
#获取整个pd集群
[2020/04/04 17:16:37.622 +08:00] [INFO] [ddl.go:321] ["[ddl] start DDL"] [ID=b823eca8-e3e5-4969-a67f-5ff3b6210d1d] [runWorker=false]
[2020/04/04 17:16:37.647 +08:00] [INFO] [domain.go:144] ["full load InfoSchema success"] [usedSchemaVersion=0] [neededSchemaVersion=87] ["start time"=5.263313ms]
[2020/04/04 17:16:37.648 +08:00] [INFO] [domain.go:368] ["full load and reset schema validator"]
#获取对应的表结构
[2020/04/04 17:16:37.650 +08:00] [INFO] [client.go:112] ["backup encode timestamp"] [BackupTS=415758233800278018]
#获取备份的时间点tso
[2020/04/04 17:16:37.657 +08:00] [INFO] [client.go:222] ["change table AutoIncID"] [db=tian] [table=t1] [AutoIncID=2000001]
#开始执行db为tian,table为t1的备份
此时根据备份子命令,会有两种备份逻辑:
全量备份:BR 遍历全部库表,并且根据每一张表构建需要备份的 KV Range
单表备份:BR 根据该表构建需要备份的 KV Range
最后,BR 将需要备份的 KV Range 收集后,构造完整的备份请求分发给集群内的 TiKV 节点。
https://pingcap.com/docs-cn/dev/reference/tools/br/br/
每个Region都有Region Leader,每个Region Leader都分布在不同的TiKV上。 BR 首先知道备份哪些KV Range,然后把备份的KV Range收集后。构建一个完整的备份请求,下发给所有的TiKV节点。 TiKV收到这些备份请求,开始执行备份命令。
[2020/04/04 19:17:30.808 +08:00] [INFO] ["Full backup Success summary: total backup ranges: 15, total success: 15, total failed: 0, total take(s): 544.32, total kv: 285323076, total size(MB): 58774.74, avg speed(MB/s): 107.98"] ["backup checksum"=1m51.113016071s] ["backup fast checksum"=59.215757ms] ["backup total regions"=699]


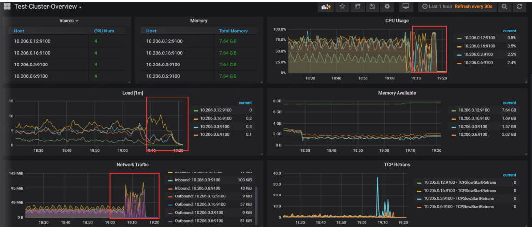
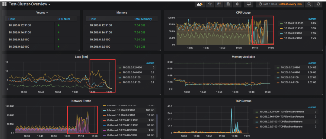
br备份影响相对较小,因为备份指令都下发到不同的TiKV节点,TiKV会承担备份压力。
灾难式恢复(整个集群都挂了,例如所有磁盘坏了,机柜宕机。但TiDB本身就是分布式,所以这个可能性不大。 构建新的集群,做集群之间的同步。




