MySQL数据库由数据文件与各类日志文件组成,通常情况下,空间增长是由数据文件、binlog文件引起的,但个别情况下是短期内MySQL产生了大量的磁盘临时表引起的。本案例就是由低效sql产生了大量磁盘临时表引起的。
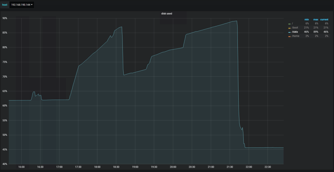
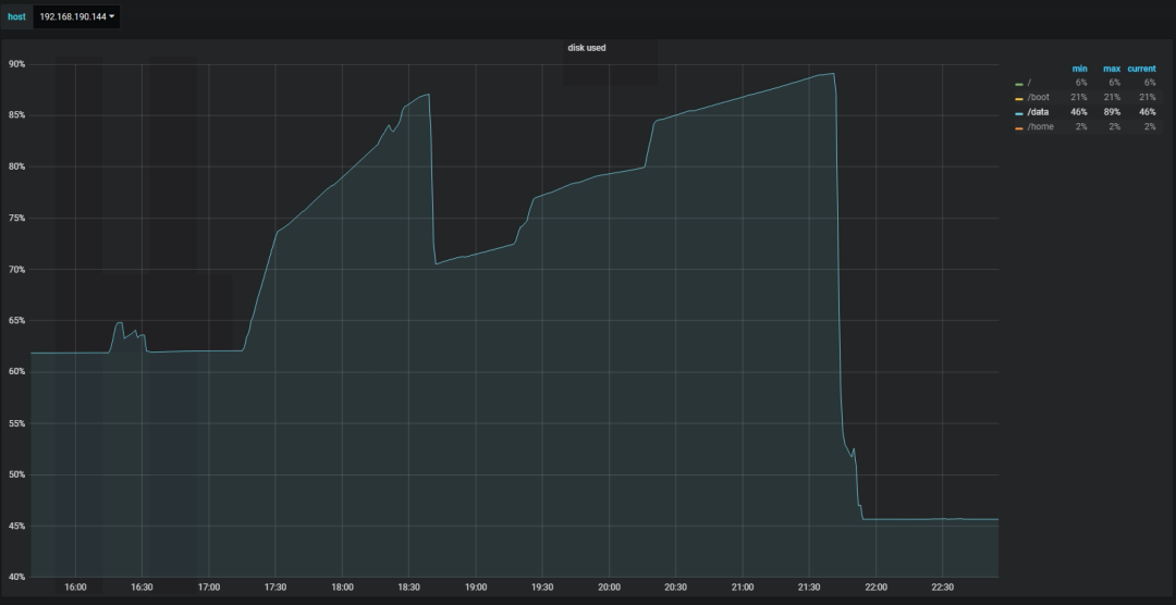
收到短信告警,一生产库空间使用率达到90%,随后登陆主机查看,发现空间使用率为45%,难道是误告警?为了确认告警的真实性,查看该MySQL实例占用空间情况,数据文件占用空间不高,难道业务做数据删除了?紧接着查看binlog文件占用情况,其占用空间也不高,而且该时间段产生的binlog比较少,真的是误告警?查看监控页面:
|
|
空间使用率是达到过90%,不是误告警,可随后空间也立即释放了。
查看监控
登陆监控平台,查看主机空间使用率暴涨期间,主机及数据库的性能情况和数据库本身正在进行哪些操作。
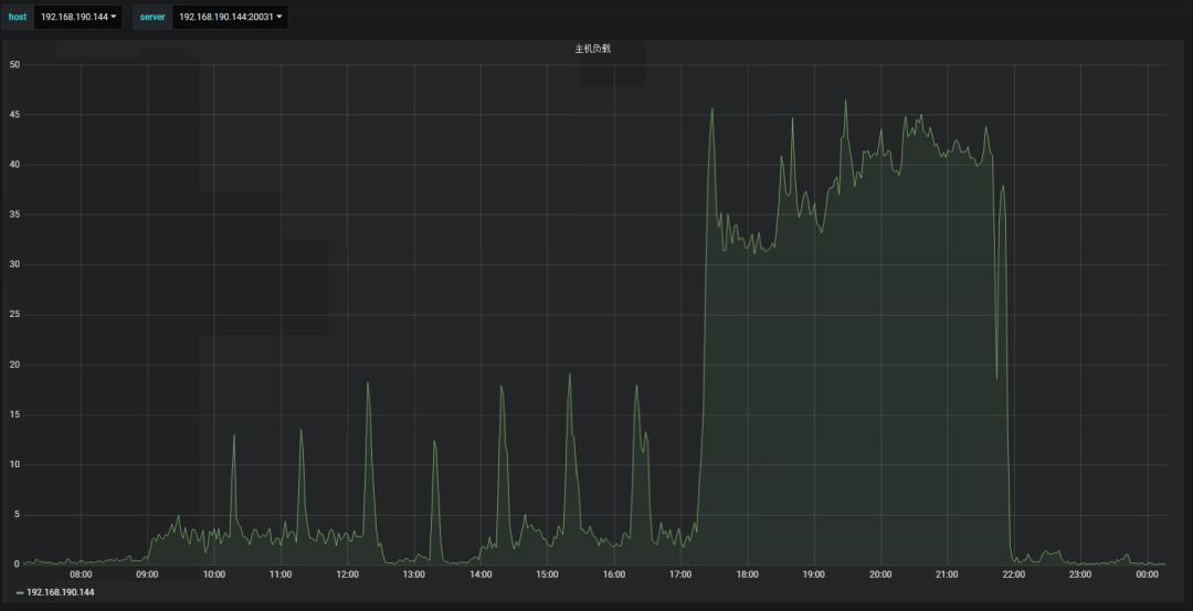
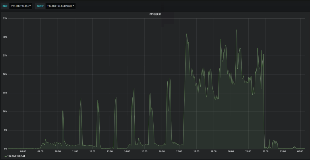
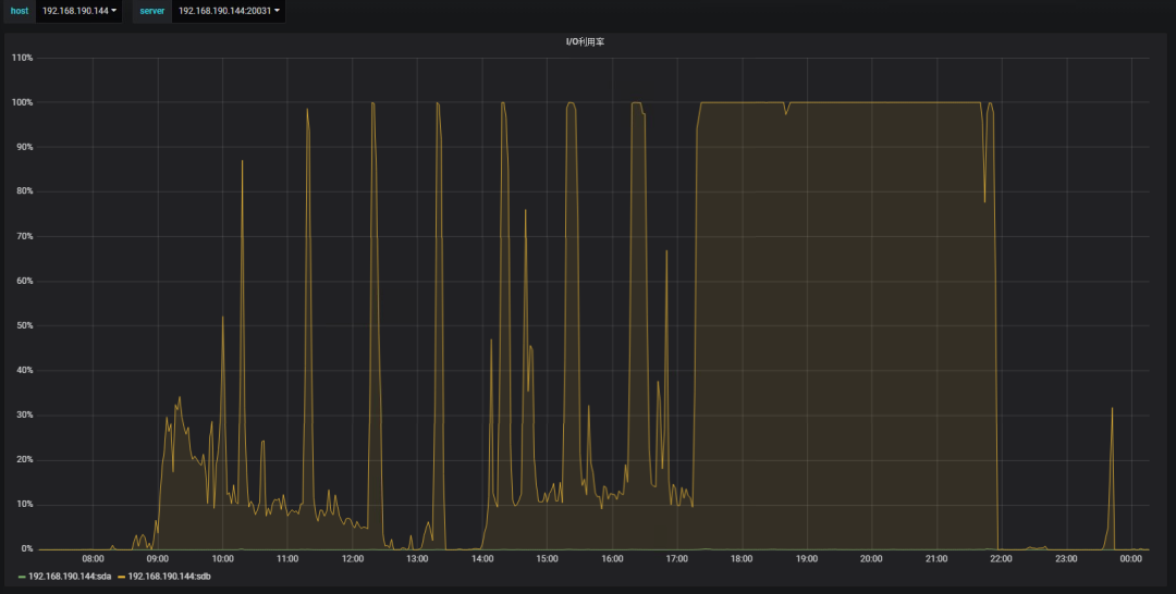
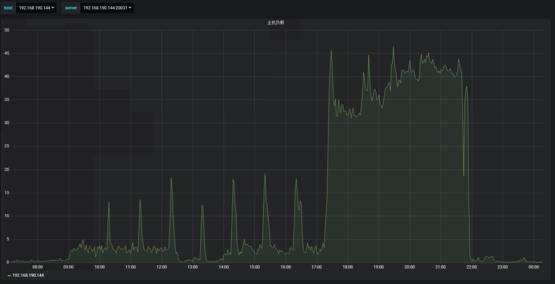
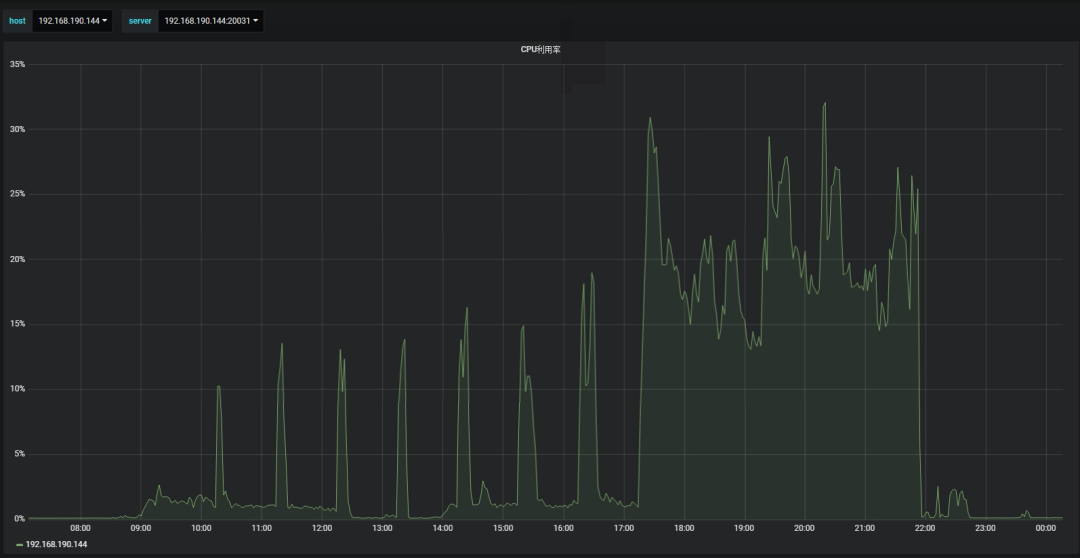
主机层面
|
|
空间使用率暴涨期间,主机负载达到了40,较正常压力值高出N多倍;cpu使用情况也较正常压力值高出很多;IO已经打满,说明这段时间内在进行大量的IO操作。
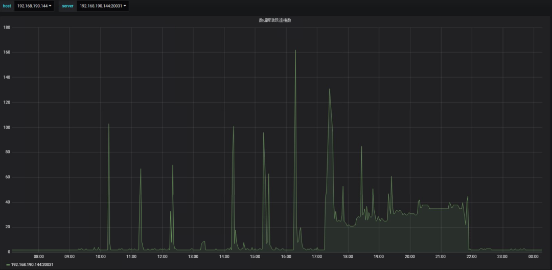
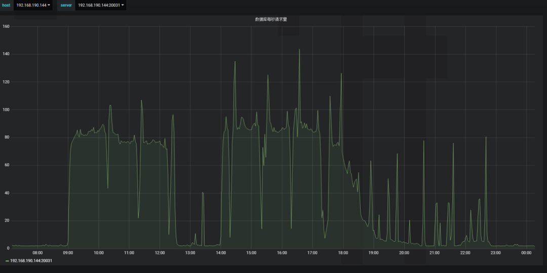
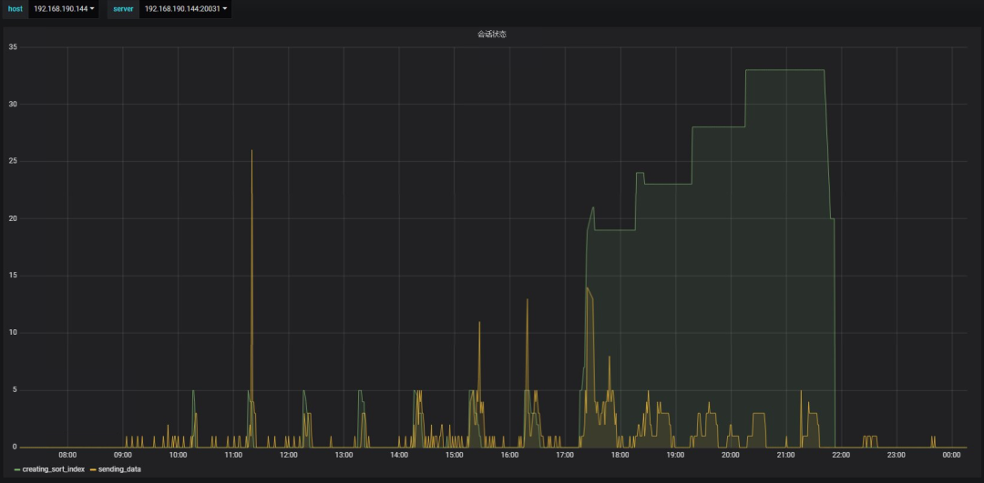
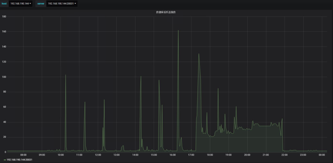
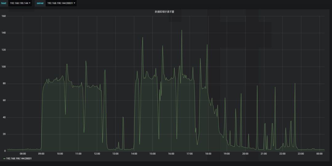
数据库层面
|
|
数据库活跃连接达到近40,也比平常高出很多,但数据库每秒的请求量却比平常低,说明数据库此时处在阻塞状态,等待后台的大量IO操作完成。
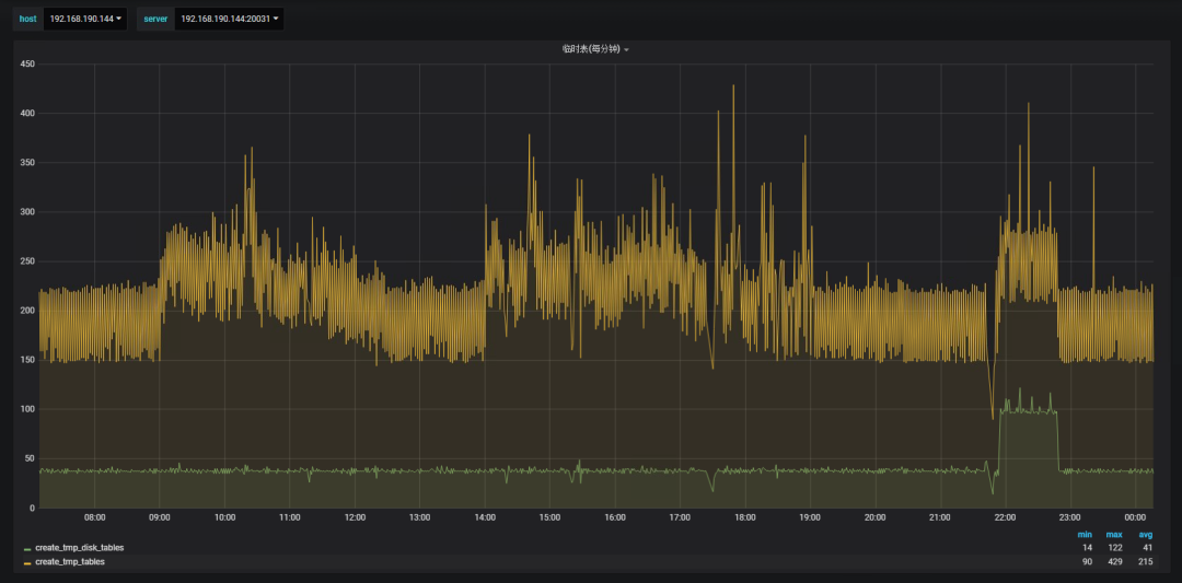
|
|
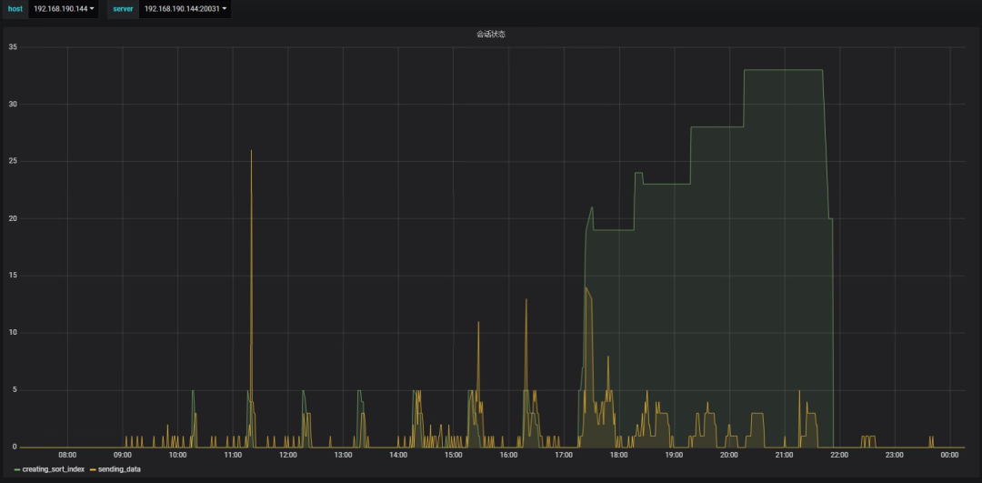
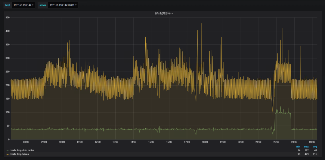
数据库会话都在进行数据排序操作,而SQL语句中排序字段选择不合适,导致产生了大量临时表,特别是因内存放不下而置换至磁盘而产生的磁盘临时表。
大量IO原因就是为了把数据从内存置换至磁盘产生的,而这批数据磁盘临时表占用了大量空间,一旦SQL执行结束或终止,相应占用的空间就会立即释放。
慢日志分析
分析相应时间段慢日志文件,发现以下SQL语句存在问题,消耗大量主机资源。
|
|
该SQL共运行154次,平均每次运行3981s,平均每次检索24670000条记录,平均每次返回2490000条记录。
该SQL语句主要存在以下问题:
查询时间字段上无索引。
查询时间跨度太大,即使有索引也未必用的上。
排序字段过多且不合理。
排序数据量大,导致排序过程中因内存有限而把数据转换至磁盘,效率太低且短时间内占用大量空间。
每次分页查询重复上次操作,且越靠后的分页查询,效率越低。
数据库临时表的产生,特别是磁盘临时表,如果短时间内出现大量,导致主机空间使用率暴涨达到100%,那么相应数据库就会被hang住,无法再对外提供服务。在实际生产上避免此情况的发生,除了SQL优化外,也要定期进行主机与数据库空间的清理,时刻保持空间使用率相对比较低。当然告警的有效性也是高效手段之一。













