
本方案中采用 数据存储(InfluxDB),数据采集(Telegraf),数据展示(Grafana )。
先简要介绍一下InfluxData这家公司。InfluxData是一家从事物联网设备数据捕捉、分析的大数据公司。InfluxDB是InfluxData的核心产品。InfluxDB是一个开源分布式时序、时间和指标数据库,使用Go语言编写,无需外部依赖。其设计目标是实现分布式和水平伸缩扩展。目前已经有超过40000个独立网站在使用InfluxDB,其中包括IBM、CISCO、ebay、NORDSTORM、Mozilla等知名公司。
一、InfluxDB的安装与部署
InfluxDB 是一个开源分布式时序、事件和指标数据库。使用 Go 语言编写,无需外部依赖。其设计目标是实现分布式和水平伸缩扩展。
1、官网下载rpm文件并安装
wget https://dl.influxdata.com/influxdb/releases/influxdb-1.8.1.x86_64.rpmyum localinstall influxdb-1.8.1.x86_64.rpm
2、启动服务
----systemctl start influxdb 启动服务systemctl status influxdb ----查看服务状态
3、登录验证
[root@aly ~]# influxConnected to http://localhost:8086 version 1.8.1InfluxDB shell version: 1.8.1>
4、登录数据库,创建数据库,并创建用户且授权
[root@manager ~]# influx> create database telegraf;> use telegraf;> create user "fxkj" with password '123456' with all privileges;> show users; user admin---- -----fxkj true>
如果,InfluxDB要开启登入认证的话,需要修改 etc/influxdb/influxdb.conf 文件中的[http]部分,将以下两个参数设置为true
[http] # Determines whether HTTP endpoint is enabled.enabled = true # Determines whether user authentication is enabled over HTTP/HTTPS.auth-enabled = true
修改完之后,记得重启influxdb
systemctl restart influxdb
5、 使用用户名,密码登录
[root@aly ~]# influx -username fxkj -password '123456' Connected to http://localhost:8086 version 1.8.1InfluxDB shell version: 1.8.1> show databases;name: databasesname----_internaltelegraf>
6、influxdb 数据库常见操作命令
创建一个新的管理员用户>>CREATE USER <username> WITH PASSWORD '<password>' WITH ALL PRIVILEGES为一个已有用户授权管理员权限GRANT ALL PRIVILEGES TO <username>取消用户权限REVOKE ALL PRIVILEGES FROM <username>展示用户及其权限SHOW USERS非管理员用户管理:创建一个新的普通用户CREATE USER <username> WITH PASSWORD '<password>'为一个已有用户授权GRANT [READ,WRITE,ALL] ON <database_name> TO <username>取消权限REVOKE [READ,WRITE,ALL] ON <database_name> FROM <username>展示用户在不同数据库上的权限SHOW GRANTS FOR <user_name>重设密码>SET PASSWORD FOR <username> = '<password>'删除用户>>DROP USER <username> 查看数据库> show databases除数据库>drop database telegraf#删除表> drop measurement cpu;#使用\切换数据库> use cpu#查看所有表> show measurements#查看表中有哪些字段>show field keys from cpu;
二、Telegraf的安装与部署
Telegraf 是实现 数据采集 的工具。Telegraf 具有内存占用小的特点,通过插件系统开发人员可轻松添加支持其他服务的扩展。
1、官网下载rpm文件并安装
wget https://dl.influxdata.com/telegraf/releases/telegraf-1.15.1-1.x86_64.rpmyum localinstall telegraf-1.15.1-1.x86_64.rpm
2、创建配置文件
修改Telegraf配置文件进行采集项的配置,配置文件默认位于/etc/telegraf/telegraf.conf 中
telegraf 官网有 Input Plugins 输出部分 对各个系统、应用、服务的监控项配的参考https://docs.influxdata.com/telegraf/v1.12/plugins/plugin-list/
备份原先的配置文件 mv etc/telegraf/telegraf.conf etc/telegraf/telegraf.conf-bak
创建一个 新的配置文件, vim etc/telegraf/telegraf.conf
#interval = "10s" 表示每10秒 telegraf 采集一次数据
#flush_interval = "10s" 表示 每10秒 telegraf 往 influxdb 里插入数据
#logfile = "/tmp/telegraf.log" 定义telegraf 日志输出路径
#[[outputs.influxdb]] 输出到influxdb 中,填写 数据库地址,数据库名称,数据库账户以及密码
#[[inputs.*]] 定义的是 telegraf 收集的内容,这里 收集了 CPU, 系统负载,内存,磁盘空间,磁盘IO,网卡流量 ;fieldpass 表示只 收集 需要的这些字段,过滤其他字段(同时也减轻数据收集入库的压力) 具体的 参数可以在 telegraf 的官网查询 帮助手册
[global_tags][agent] interval = "10s" round_interval = true metric_batch_size = 1000 metric_buffer_limit = 10000 collection_jitter = "0s" flush_interval = "10s" flush_jitter = "0s" precision = "" debug = false quiet = false logfile = "/tmp/telegraf.log" hostname = "" omit_hostname = false[[outputs.influxdb]] urls = ["http://127.0.0.1:8086"] database = "telegraf" username = "fxkj" password = "123456"[[inputs.cpu]] percpu = false totalcpu = true collect_cpu_time = false report_active = false fieldpass = ["usage_idle", "usage_iowait", "usage_system", "usage_user"][[inputs.system]]fieldpass = ["load1", "load5", "load15"][[inputs.mem]]fieldpass = ["available"][[inputs.disk]]fieldpass = ["free", "inodes_free", "used_percent"]ignore_fs = ["tmpfs", "devtmpfs", "devfs", "overlay", "aufs", "squashfs"][[inputs.diskio]]fieldpass = ["read_bytes", "write_bytes", "reads","writes"][[inputs.net]] interfaces = ["eth*"] fieldpass = ["bytes_recv", "bytes_sent"]
3、启动服务
systemctl enable telegrafsystemctl start telegraf
4、查看telegraf刷新的日志
2020-08-03T02:46:09Z I! Loaded inputs: cpu system mem disk diskio net2020-08-03T02:46:09Z I! Loaded aggregators: 2020-08-03T02:46:09Z I! Loaded processors: 2020-08-03T02:46:09Z I! Loaded outputs: influxdb2020-08-03T02:46:09Z I! Tags enabled: host=test2020-08-03T02:46:09Z I! [agent] Config: Interval:10s, Quiet:false, Hostname:"test", Flush Interval:10s
5、登录到Influxdb 中查看收集上来的数据
[root@aly ~]# influx -username fxkj -password '123456' Connected to http://localhost:8086 version 1.8.1InfluxDB shell version: 1.8.1> use telegraf #进入到数据库中Using database telegraf> show measurements #查询库中所有表name: measurementsname----cpudiskdiskiomemnetsystem> select * from mem #查看mem内存 表里的内容name: memtime available host---- --------- ----1596423350000000000 899223552 test1596423360000000000 925679616 test1596423360000000000 899506176 test1596423370000000000 946384896 test>
可以看到采集到数据了
三、Grafana的安装与部署
1、安装Gfrafana
这里我采用docker 的方式安装
docker run -d --name=grafana -p 3000:3000 grafana/grafana
2、登录Grafana web 控制台
访问:http://127.0.0.1:3000 默认账户密码 admin , 初次登录会强制让你更改密码

3、在Grafana 中添加 influxdb 数据源
点击 左侧,Configuration 选项

点击 Data Sources 中 , Add data source

选择Influxdb

填写数据源 ,Name 名称 (telegraf) , URL 地址 , 数据库名称,用户名,密码
点击 Save & Test 对添加的数据源进行检测,显示 Data source is working 即表示成功


4、创建图标
首先创建一个dashboards
点击左侧,+ 号

点击 右上角 Dashboard settings 选项, name 名称 命名为 :test
保存 Dashboard


点击右上角 , Add panel 选项

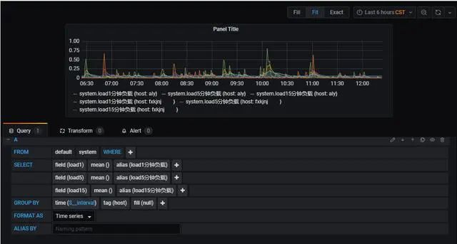
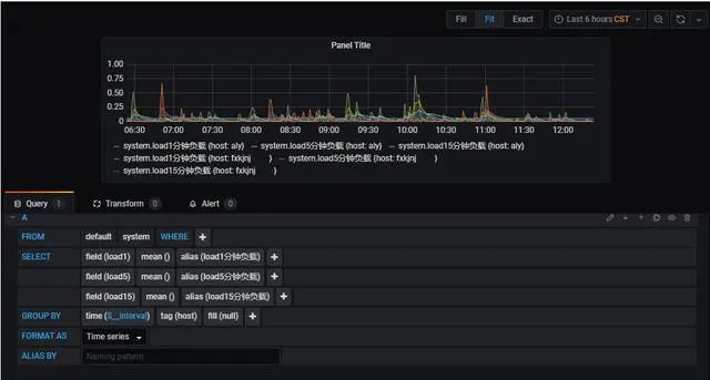
第一步: 选择数据源,选择我们刚刚创建的数据源,名称为teltegraf

第二步: 选择一张表 (我们采集的数据源有 mem , cpu ,disk,diskio,system,net 等这些表 )
这里我用system 这个负载表 来演示

第三步: 选择 需要查询的字段 ,这里选择三个字段(load1,load5,load15 )分别表示系统在这三个时间段的负载情况 ;
#默认只显示一个字段,可以用过+ 号 ,增加字段

#增加alias() 可以给字段定义别名

例如:

#Group BY 分组 选择,tag (host) 分组,如果 监控的是多台服务器,每台服务器的主机名 都不相同,就可以在一张图内 显示 多台主机 的监控信息

第四步:图标参数调整
#坐标轴 单位大小的定义
点击右边 AXES——>left Y , Unit 这里的单位我们选择none

#修改图表 的名称
点击 右边 settings——> panel title 修改名称 这里给这张表定义名称为 system 负载

#选择 图表 的类型
点击 右边 Visualization ,选择合适的图表 ,这里我们选择Graph 图表类型

#在 图表 下方 显示 数据(最小值,最大值,平均值,最新值 等)
点击 右边 Legend ——> Values , 这里我们选择 current 最新值


第五步:保存 图表
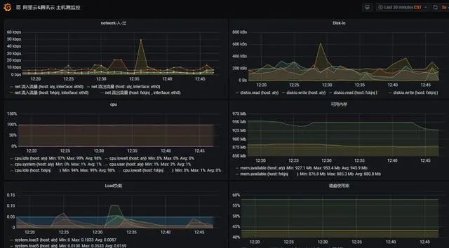
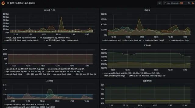
四、图表 展示

来源:
https://www.toutiao.com/i6856560121930056204/
“IT大咖说”欢迎广大技术人员投稿,投稿邮箱:aliang@itdks.com

IT大咖说 | 关于版权
由“IT大咖说(ID:itdakashuo)”原创的文章,转载时请注明作者、出处及微信公众号。投稿、约稿、转载请加微信:ITDKS10(备注:投稿),茉莉小姐姐会及时与您联系!
感谢您对IT大咖说的热心支持!
相关推荐
推荐文章




