
中通在2015年的时候已经开始预研并在生产环境使用Elasticsearch集群,随后在科技中心开始大规模实践。随着业务的快速发展,ES集群数量和规模也越来越大,版本的跨度也逐渐拉大,统一管理这些es集群逐渐变成了首要问题。
在这种情况下,我们研发了中通ES运维监控平台--ESPaaS,提供了ES集群的自动化部署,统一监控,实时告警和索引管理等一系列运维管理功能。
截止2020年7月底,中通生产上运行的es集群数量已经有40+个,节点数量500+个,单个集群的节点数从3个到100多个,单日新增文档数量近600亿,单日数据增量超过100tb,数据总量已经超6PB。
不同的阶段,关注和解决的问题也不一样,ESPaaS平台的版本迭代主要分为以下几个阶段:

本文主要介绍的是中通ESPaaS运维平台在统一监控告警上的实践,主要关注以下内容:
集群实时监控;
告警输出;
集群诊断。
prometheus作为现在最流行的监控解决方案之一,经过一番调研,决定以prometheus为核心,搭建监控体系,监控告警的整体架构如下图所示:

整个监控模块围绕prometheus进行展开,主要的功能有:
自研exporter获取线上ES集群的关键指标信息,暴露的rest接口能根据请求中的集群名称返回不同集群的监控信息;
prometheus采取pull模式,定期请求exporter以获取ES集群的监控信息;
grafana配置监控大盘对监控数据进行可视化;
告警应用给予promQL定期计算是否有指标异常,指标细化到各个ES集群;
告警渠道目前主要采用钉钉,及时发送告警信息到钉钉群,快速定位问题集群、节点信息;
告警设立优先级,同时触发优先级高的先行发送,直指问题本质;
延迟告警避免偶发抖动造成的频繁告警与告警恢复;
诊断模块整合实时信息和历史监控趋势,发现潜在问题,消灭问题于萌芽状态。
为了保证ES集群的稳定运行,我们需要从多个维度对ES集群进行监控,主要的维度信息如下:
资源类,包含部署ES机器的cpu、内存、网络、磁盘等信息;
集群级,ES集群本身是否处于健康状态,从一个较大的维度确认集群是否正常;
节点级,ES作为一个分布式的应用,每个节点的状态会最终影响集群的状态,需要对节点的jvm、线程池等进行监控。
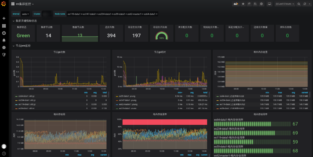
最终形成的监控大盘如下:

告警配置:

告警信息:

上面的监控告警能帮助我们快速定位集群的现有的问题,但是从长远角度来看,我们需要在问题出现之前提前发现、提前解决,尽可能避免生产故障。带着这样的思考,我们决定提供ES集群的诊断能力--将对问题的排查手段和实践经验进行复用,将其标准化,最终沉淀在我们的集群诊断模块中。
诊断模块的设计思想是核心指标量化,利用量化的指标来帮助我们明确优化方向和快速定位问题,总结日常的问题排查和解决经验,我们将诊断分为五个维度:

集群诊断基本涵盖了日常处理ES集群问题的大部分场景,通过集群诊断,我们能够提前发现集群的潜在问题,通过提前扩容,更改索引设计与使用方式等行为来规避可能的生产问题。在集群监控和诊断的保驾护航下,2020年至今ESPaaS运维平台管理的ES集群没有发生生产故障。
诊断建议的界面:

在监控告警和集群诊断的实际开发与使用过程中,我们也积累了很多的经验。
1、ES集群突然无法写入了,应用日志中全部都是写入失败的记录?
在实际的问题排查中,发现大部分情况下都是集群部分节点磁盘超过90%触发当前节点的索引read_only,导致无法写入。
解决措施:
# 解除索引只读
PUT _all/_settings
{
"index.blocks.read_only_allow_delete":"false"
}
发生磁盘超过水位线的问题,一方面是对索引或者集群的容量规划做的不到位,另一方面也是监控告警的缺乏导致问题最终发生了。
在引入监控告警后,我们对各个ES集群的磁盘设置了告警水位线,80%是告警的阈值,在集群的磁盘超标前,能够发送告警信息,让我们有时间和业务方提前沟通清理数据释放部分磁盘空间。
在集群诊断中,我们依据磁盘过去一段时间的使用比例线性预测一天、七天后的使用量,提前和业务方进行沟通,对可能出现问题的集群提前进行扩容,避免出现资源瓶颈。
2、监控大盘的信息解读
监控大盘的引入,将监控指标以图表的形式展示出来,让我们能够直观的看到监控指标的当前数值和变化趋势,能帮助我们快速对ES集群的资源利用率,性能瓶颈有一个大致的认知。通过下面的监控信息可以看出:
集群当前是green状态,节点分布是 1master+13data节点;
主分片数量197,分片数量较少,不会出现单个节点数千个分片的情况;
多数节点节点在7:00-8:00gc较为频繁,此时段可能为业务高峰期,可能会有大量的写入或者查询等操作;
整体堆内存占用在50-70%之间,证明集群整体资源暂时没有瓶颈;
gc次数和gc耗时的面板发现有节点出现毛刺,可以通过分片监控查看是否分片分配不均匀导致了热节点。

3、频繁告警的处理
在告警功能初次上线时,有些集群的资源使用率比较高,部分节点内存占用超标了,当时的告警策略是一分钟检测一次,如果有异常就产生告警。这会带来频繁告警的问题,如果问题修复的时间较长,那每分钟都会产生一次告警信息,造成告警信息轰炸,告警群的告警信息全部都是同一条,不仅让人厌烦,还会导致开发小伙伴忽略其他的告警内容。
面对这种情况,参考一些业界的告警设计,在初次告警后,再次触发的告警不再立马发出,而是给予不同的时间间隔,如果在告警半小时后,问题没有解决,指标依旧异常,则产生第二次钉钉告警,告警间隔逐级顺延直至恢复,大大减少了重复的告警数量。
4、延迟告警的设计
内部的日志ES集群,会存储近2月的日志索引,但是7天前的默认会关闭,由于经常有同学需要排查历史问题需要开启已经closed掉的索引,在索引开启的过程中,会造成日志ES集群的短暂red/yellow状态,导致触发告警后又立即恢复,在钉钉告警群中大量刷消息。
面对这种能够自恢复的问题,我们决定设置延迟告警的策略,如果在告警触发的数分钟内(可配置),告警指标恢复正常则不再进行告警,将这类偶发的抖动问题变成静默状态,不再干扰正常的告警。
1、ES容器化
kubernetes的应用越来越广泛,ES+k8s将是中通在有状态服务上的探索与尝试。
2、ES-Proxy--提供搜索服务
未来希望将ES提供的搜索能力标准化,用户通过proxy使用ES,不必关心具体ES集群部署和索引分布。
《企业数字化转型落地指南:从数据资产管理到数据中台(拟)》新炬网络 董事/副总经理 程永新 《面向数据中台的数据治理如何建设与落地(拟)》网易 大数据总经理 余利华 《大数据资产管理平台的设计、研发、运营实践》中国联通大数据 基础平台负责人 尹正军 《腾讯游戏大数据资产管理实战:元数据管理与数据治理(拟)》腾讯游戏 大数据管理负责人 刘天斯 《字节跳动数据治理实践》今日头条 数据BP/数据治理负责人 任长延





