今天开始居家办公,街道也已经发了通知,今晚要开始核酸了,但愿疫情能尽快结束。
什么是 InfluxDB ?
InfluxDB
是一个由InfluxData
开发的开源时序型数据库,使用Go
语言编写,无需外部依赖。专注于海量时序数据的高性能读、高性能写、高效存储与实时分析等,广泛应用于DevOps
监控、IoT
监控、实时分析等场景。
安装
在群晖上以 Docker 方式安装。
在注册表中搜索 influxdb
,选择第一个 influxdb
,版本选择 latest
。

卷
在 docker
文件夹中,创建一个新文件夹,并将其命名为 influxdb
| 文件夹 | 装载路径 | 说明 |
|---|---|---|
docker/influxdb | /var/lib/influxdb2 | 存放数据 |

端口
端口不冲突就行,不确定的话可以用命令查一下
# 查看端口占用
netstat -tunlp | grep 端口号
| 本地端口 | 容器端口 |
|---|---|
8086 | 8086 |

完成设置后应用即可
运行
在浏览器中输入 http://群晖IP:8086
就能看到主界面

接下来是设置用户
Username
:用户名,例如:laosuPassword
和Confirm Password
:必须一致,不能少于8
位Initial Organization Name
:机构名称,是一组用户的工作区,所有仪表板、任务、存储桶和用户都属于一个组织。例如:homeInitial Bucket Name
:存储名称,所有InfluxDB
数据都存储在一个存储桶中。一个桶结合了数据库的概念和存储周期(时间每个数据点仍然存在持续时间)。一个桶属于一个组织。例如:ds3617

设置完成

可以开始使用了

配置 HA
在 Data
--> API Tokens
新建 token

然后在 HomeAssistant
的 configuration.yaml
中新增下面这段代码
influxdb:
api_version: 2
ssl: false
host: 192.168.0.197
port: 8086
token: # 在influxdb的web管理页面中可以获取
organization: home
bucket: ds3617
tags:
source: HA
tags_attributes:
- HA
default_measurement: units
完成后需要重启 HomeAssistant
的服务

接下来在 InfluxDB
的 Explorer
中就能看到相应的库和表单了

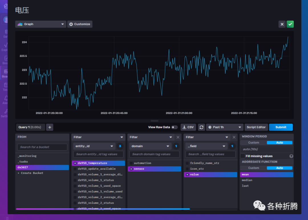
点击进入面板 Boards
,点击 Add Cell
,就可以把 HomeAssistant
中你想要展示的数据给添加到面板中了,支持几种不同的数据展示形式
比如群晖的 CPU

插排的电压

SpeedTest
下载速度

当然 InfluxDB
的数据展示形式并不止这几种

小结
虽然 InfluxDB
支持数据的图表展示,但是网上能找到的教程都是用 Grafana
,原因是 Grafana
更漂亮也更专业,老苏充满了期待
参考文档
influxdata/influxdb: Scalable datastore for metrics, events, and real-time analytics
地址:https://github.com/influxdata/influxdbInstall InfluxDB | InfluxDB OSS 2.1 Documentation
地址:https://docs.influxdata.com/influxdb/v2.1/install/?t=DockerHome Assitant with Grafana and InfluxDB 2.x - basic setup guide (Synology Docker) : homeassistant
地址:https://www.reddit.com/r/homeassistant/comments/oje65v/home_assitant_with_grafana_and_influxdb_2x_basic/
@所有人:写文不易,如果你都看到了这里,请点个赞
和在看
,分享给更多的朋友;为确保你能收到每一篇文章,请主页右上角设置星标。




