

产品更新速递,汇总近期更新的重要产品功能,了解达梦产品矩阵的最新动态。
达梦产品研发中心与产业链上下游共同努力,已成功完成两大系列产品的周期性创新和更新。产品竞争力不断提升,尤其是在性能、易用性、安全和智能方面,形成特色鲜明的竞争力。在构建云数全栈产品生态上持续发力,技术创新能力不断提升。
达梦启云系列产品是达梦云计算系列的卓越代表,达梦启智系列产品是大数据系列的领航产品。本次更新,主要针对这两大系列产品的多个功能模块进行了优化升级,其中包括达梦启云数据库云服务系统、达梦启云微服务治理平台、达梦启智大数据分析系统、达梦启智数据治理平台。
颇受用户关注的达梦启云系列产品在本次优化功能中,达梦启云数据库云服务系统新增了业务监控告警信息和核心组件视图,加入用于数据库的系统参数模板,标记告警分级,测试报告分析对比,服务管理升级,操作记录回顾等。达梦启云微服务治理平台则侧重平台应用界面的升级,完成对集群看板内容扩充,流程节点监控管理,配置告警策略,统一备份,应用商店配套云上软件,集群管理横向扩容等,提升了产品操作体验,将帮助用户以更快、更便捷、更安全的方式完成应用上云。
达梦启智系列产品同样也新增了几项强大功能。达梦启智大数据分析系统中添加了丰富的采集控件和逐步自定义数据处理方式,打造了全新的BI视角工作台。达梦启智数据治理平台创建数据脱敏任务,并新开发两大类数据门户,确保了持续构筑安全稳定的数据管理平台。
下面给大家逐个解析:
▍01全链路业务监控
以数据库视角,全面掌握数据实时状态
采用数据采集核心组件对集群中的业务数据进行采集并显示。新增四点👉
集群实例与告警信息:用来显示在集群中运行的实例数量,右侧显示告警数量和告警内容。
业务视图:用来统计各实例的CPU与内存使用数量与限制,对重启次数进行统计。
集群组件视图:提供分布式存储、数据迁移服务等组件资源统计。
核心组件视图:提供数据缓存、数据采集核心组件资源的统计。



▲ 图 / 业务监控(告警信息、业务视图、核心组件视图)
▍02灵活配置参数模板
可查看用于数据库的系统参数模板
系统参数模板列表展示了用于数据库使用的系统参数模板,可查看系统参数的配置,动态修改系统参数模板。根据表达式输入CPU与内存数量,点击运算可得对应系统参数运行结果,便于对参数模板进行配置与使用。

▲ 图 / 参数模板(参数列表)
▍03性能测试对比升级
测试报告可智能对比数据
在性能测试下创建测试内容,生成详细测试报告以便对测试结果进行分析,还可将不同的性能测试加入对比。

▲ 图 / 性能测试(查看测试状态)

▲ 图 / 生成性能测试报告

▲ 图 / 性能测试对比
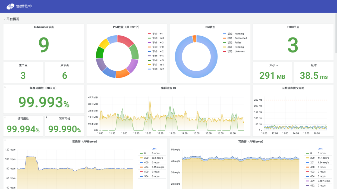
▍01多维度集群看板
添加平台资源、节点、软件仓库监控
平台资源监控:全面展示云平台运行概况,包括节点数量和分布、容器组分布情况及状态、集群响应速度等信息,直观体现平台负载压力与稳定性。节点监控:按服务器节点分别展示关键资源状态与分配情况,从运行时长、CPU、内存、文件系统、平均负债和IO等多个角度体现当前节点的工作状态。软件仓库监控:展示平台内置的容器镜像仓库的状态、存储使用情况以及镜像分布情况。

▲ 图 / 集群监控看板
▍02监控预警信息即刻通告
添加平台节点智能监控
针对微服务平台节点资源、应用、系统服务进行监控,对监控指标设置告警策略,告警通知支持短信、邮件、企业微信、钉钉等。

▲ 图 / 监控参数设置
▍更多优化
统一备份——支持数据库全量、增量备份。目前支持数据库有DM单机、DM数据守护、DM大规模并行处理集群、Redis单机、Redis主从集群、Redis分布式集群、PostgreSQL、MySQL、Zookeeper、Mongo、Elasticsearch。
应用管理——云上常用软件加持。添加云上常用软件,涉及关系数据库、文档数据库、键值数据库、大数据、流计算、消息中间件、缓存、对象存储等,稳定可靠的开源组件支持,完善的监控和告警支持。
应用监控——使用拖拽式应用创建功能。实现云上服务发布与维护,支持配置管理、磁盘快照、磁盘扩容、HPA、节点亲和等容器平台的应用管理功能。
▍01轻松完成数据采集
改善内置样式和组织
采用Excel风格进行表格填报,并支持丰富的采集控件,整合了多页签表格,函数计算,跨页签函数计算,可解决表格计算难题。根据采集模板可自动生成单个甚至多个数据集,通过统一的元数据管理,使采集后的数据能直接参与随后的数据分析与展现,降低来回切换数据集的成本。

▲ 图 / 数据集表格
▍02自定义数据集一站式处理
添加多种数据处理方式
采用逐步定义的方式,让复杂自定义数据集化繁为简,所见即所得,节省了工作空间。用户可自主选择数据处理方式,支持自定义列、过滤、分组汇总、排序、左右合并、上下合并等多种处理方式。

▲ 图 / 自定义数据集处理模块
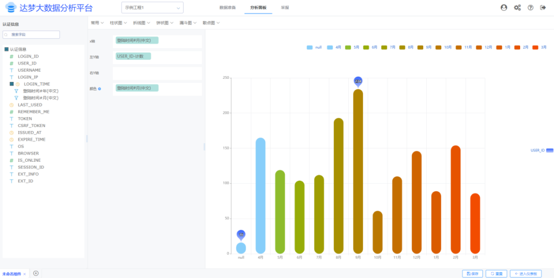
▍03 用户视角的BI设计
打造BI工作台
在数据可视化形式上,设计一套全新的简白主题,可兼容绝大多数管理系统页面风格。在页面设计器中搭建网格布局,支持纵向延伸,极大丰富了图表的分析维度。在细节上加入颜色、大小、形状等多维度配置,做到图像数据一目了然。

▲ 图 / BI仪表盘数据分析
▍01灵活又安全的数据脱敏
提供静态脱敏与动态脱敏方式
可创建脱敏任务,系统提供两种脱敏方式,分为静态脱敏及动态脱敏,全方位满足不同场景下的脱敏要求,解决了企业敏感数据安全存储以及共享的问题,防止重要敏感信息被人为或误操作方式泄露,提升数据安全性。

▲ 图 / 脱敏配置

▲ 图 / 脱敏数据预览
▍02数据门户细分易操作
新增管理员门户
普通用户门户全新改版,并新增了管理员门户,针对具备技术能力的用户提供基于SQL脚本的复杂数据交换场景。

▲ 图 / 普通门户
▲ 图 / 管理员门户
本次达梦启云&达梦启智系列产品的更新,是不是亮点满满?你最中意其中哪个新功能呢?赶快来体验试用吧!也欢迎向我们反馈您的真实感受!

产品线上体验方式:
登录达梦官网
(https://www.dameng.com/)
首页—云计算/大数据—在线体验
企业和个人用户可在官网注册试用本产品,若需要咨询产品内容,请直接拨打咨询热线400-991-6599转3。
或在本公众号后台留言,我们将为您快速联系技术支持!

内容丨木木
审核丨达梦技术公司
校对丨团子

点击阅读原文访问“达梦官网”体验产品




