全文共:1584字 阅读时间:2分钟
面对当前疫情严峻形势,各地区出现物资短缺的背景下。各地将保障基本民生,加快推动绿色低碳发展,,稳步推进碳中和行动作为发展目标。亚控科技积极贯彻落实党中央、国务院的决策和部署,以实际行动为有需要的企业提供有速度、有温度的产品、技术支持服务。沈阳副食集团(以下简称“集团”)是沈阳市国资委出资的大型国有流通企业集团,是市管国有重要骨干企业之一,是沈阳市人民政府菜篮子工程的重要载体。此次项目主要为解决集团中各子系统独立,重复登录,也无法进行有效的智能分析管理,造成远程控制管理不顺畅等问题。在集团数字中心,亚控科技通过运用组态思维技术将各区域的远程设备系统数据对接整合,形成一套综合远程智能控制系统。其中涵盖多个系统,通过系统集成平台可实现远程操控、监控、质控、报警提示、智能分析等功能。智能集成系统平台能通过数据分析,智能化的管理集团各区域运行设备及其它系统。
系统分为四层,分别是设备层、通讯层、数据采集存储层和展示层。
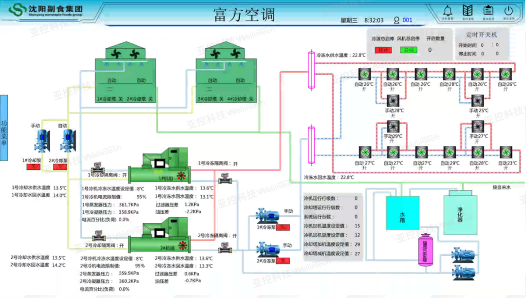
设备层主要是有水产、塔湾、十二线、白塔堡、东副、皇副、张士等地区制冷系统、锅炉系统、空调系统、变电系统等组成。
本次项目针对水产物流园、塔湾物流园、十二线物流园、张士物流园、白塔堡物流园、皇副超市、东副超市等区域制冷系统、空调系统、锅炉系统、变电系统、安防系统、服务管理系统、综合管理系统等进行远程集中监控以及综合分析,同时集成物业管理系统、安防管理系统、服务管理系统、综合管理系统、数据分析系统。
1)保民生:抗疫背景下,提供民生保障能力。保障环境通风监测,产品追溯,供应量追踪。2)低碳节能:通过能耗分析系统,发现高耗能设备或环节,优化控制方案,制定节能措施,响应碳达标和碳中和。3)提高利用率和效率:通过综合管理和对比分析,及时发现设备隐患,保障连续运行,同时通过群控策略提高工作效率。4)降低维护成本:通过设备远程智能集中管理,减少运维人员。5)提高产出:通过协同办公,提升管理水平,利用平台收集信息,进行综合性分析,定期形成数字分析报告,提供决策参考。
设备远程控制运行,实时监督巡检人员,保障设备安全运行,园区环境监督,数据收集储存。

整合安防管理系统,实时视频监控,门禁远程管理,监督巡查人员,安全预警预防管理,数据收集储存。
整合服务管理系统,远程签属合同,实时监管市场、冷库、现场情况,监督巡视人员,监控库温,数据收集储存。
整合综合管理系统,各职能部门,负责定期提供相关数据,数字中心负责信息更新、储存。
通过平台收集信息,进行综合性分析,定期形成数字分析报告,提供决策参考。

1
节能高效综合分析
平台实现了远程自动化控制系统运行参数曲线,报警信息自动采集并储存,通过计算吨日能耗,同期对比分析,从而提供节能高效及综合分析管理方案。
利用统一平台实现了业务全过程数据记录,为集团各部门管理和业务发展科学决策提供了参考。