

关于Grafana
Grafana 是一个监控仪表系统,它是由 Grafana Labs 公司开源的的一个系统监测 (System Monitoring) 工具。它可以大大帮助你简化监控的复杂度,你只需要提供你需要监控的数据,它就可以帮你生成各种可视化仪表。同时它还有报警功能,可以在系统出现问题时通知你。

安装Docker
安装步骤参照官网安装说明:
https://docs.docker.com/engine/install
以Centos为例:
1)设置存储库
yum install -y yum-utilsyum-config-manager --add-repo https://download.docker.com/linux/centos/docker-ce.repo
2)安装Docker引擎
yum install docker-ce docker-ce-cli containerd.io
3)启动Docker
systemctl start docker
4)开机自动启动Docker
systemctl enable docker
5)配置使用阿里云加速器下载镜像
vim etc/docker/daemon.json
添加并保存:
{"registry-mirrors":["https://hub-mirror.c.163.com","https://registry.aliyuncs.com","https://registry.docker-cn.com","https://docker.mirrors.ustc.edu.cn"]}
重启Docker:service docker restart

安装InfluxDB
InfluxDB:一个用Go语言开发的开源分布式时序数据库
1、服务器新建容器网络
docker network create grafana
1)查看现有有容器网络
docker network ls
2、运行容器:
docker run -d --name=influxdb --network grafana -p 8086:8086 -v ${PWD}/influxdb/:/var/lib/influxdb/ influxdb:1.7.10
docker run:启动容器
-d:以后台方式运行,若无此参数,命令行终端会一直刷新数据
--name=容器名:创建容器名,代替原:容器.版本号,相当于域名
--network:指定容器网络
-p:容器启动端口
-v:把容器数据库文件(/var/lib/influxdb/)挂载到后面的路径(${PWD}/influxdb/)
influxdb:1.7.10:容器版本信息
3、创建数据库:
方式一:
curl -i -X POST http://localhost:8086/query --data-urlencode "q=CREATE DATABASE jmeter;"
-X POST:请求方式为post
--data-urlencode:传递的数据为urlencode格式(网页编码格式)
q=CREATE DATABASE jmeter:sql语句
方式二:
docker exec -it influxdb influx; 执行语句 create database jmeter
exec:在容器中运行命令
-i:即使没有连接,也要保持STDIN打开
-t:分配一个 冒充的终端设备

安装Grafana
Grafana是一个可视化面板工具,有非常漂亮的图表展示功能、齐全的度量仪表盘和图形编辑器
1、运行容器:
docker run -d --name=grafana --network grafana -p 3000:3000 grafana/grafana:6.6.2
2、浏览器登录 服务器地址:3000,默认账号和密码:admin
3、Configuration - Data Sources - Add data sources - influxDB
(jmeter 默认5秒写入数据库一次)
4、导入Jmeter展示面板:Create - import
展示面板url:
https://grafana.com/grafana/dashboards/5496


Jmeter使用后端监听器


最后
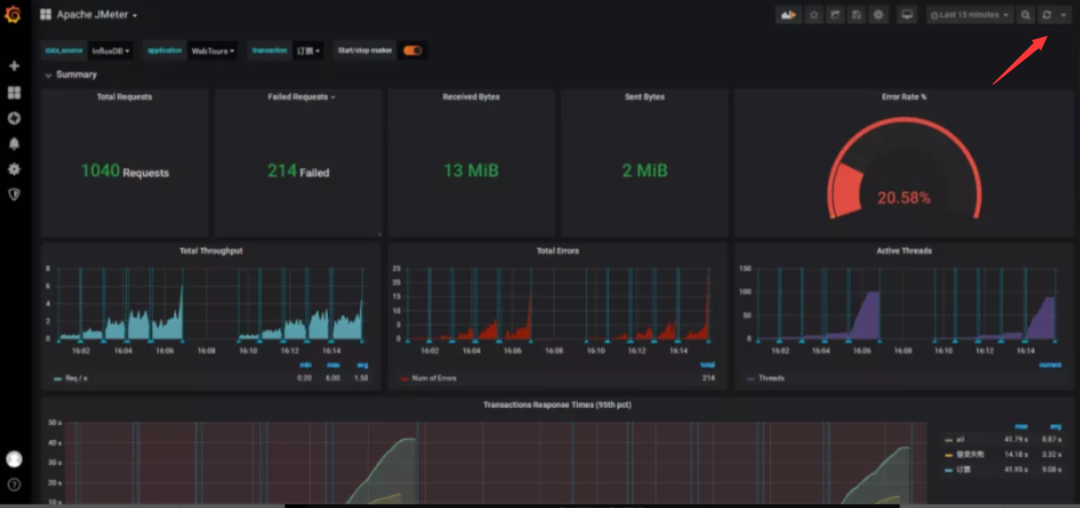
到这一步,性能监控系统搭建完毕了,现在我们用Jmeter做一下性能测试,并在监控面板观察性能测试情况吧~
PS:监控面板右上角可以设置数据自动刷新的频率哦,若关闭了则需要手动刷新才能看到性能测试情况!

推开一扇门,探索技术世界的无限乐趣。





