作者:莫善
某互联网公司高级 DBA。
本文来源:原创投稿
一、背景介绍
进程级别的资源监控,包括但是不限于CPU,内存,磁盘IO,网络流量。
二、前期准备
process_exporter https://github.com/ncabatoff/process-exporter
监控的对象必须预先配置
我希望是添加待监控机器后能自动发现所有活跃的进程。
不能监控进程的网络情况
我们线上机器很多还是千兆网卡,监控网络使用情况的需求更大。
额外的需求
我们的环境可能会有一些临时进程(不是常驻进程)。
三、需求实现
1、监控采集
最开始的思路很简单,就想着使用一些系统工具直接读结果进行解析。但是领导觉得读取它们的采集结果可能稍微重了一点,可能效率不高,达不到小粒度采集,所以想让我研究一下直接抓取【/proc/pid/】下面运行态的数据,这种方式效率应该是最高的。但是在实际测试过程中发现,想要通过【/proc/pid/】来实现进程监控的方案真是困难重重,以至于后来暂时放弃该方案了,不过还是想简单聊一下这个的测试历程。
[root process-exporter]# ls /proc/1
attr auxv clear_refs comm cpuset environ fd gid_map limits map_files mem mounts net numa_maps oom_score pagemap personality root schedstat setgroups stack statm syscall timers wchan
autogroup cgroup cmdline coredump_filter cwd exe fdinfo io loginuid maps mountinfo mountstats ns oom_adj oom_score_adj patch_state projid_map sched sessionid smaps stat status task uid_map
[root process-exporter]#
这个连接比较详细的介绍了【/proc/pid】下面的文件/目录 https://github.com/NanXiao/gnu-linux-proc-pid-intro
有知道的大佬请指导一下。
$ grep "VmRSS:" /proc/3948/status
VmRSS: 19797780 kB
$
同理,io也可以通过【/proc/pid/io】文件进行抓取。
$ grep "bytes" /proc/3948/io
read_bytes: 7808071458816
write_bytes: 8270093250560
(4)网络状态抓取
首先模拟两个网络传输的进程,因为我测试的机器是有NFS,所以直接从NFS拷贝到本地,就模拟了网络传输。
$ ps -ef|grep -- "cp -i -r"|grep -v grep
root 66218 111973 12 17:14 pts/1 00:00:11 cp -i -r Backup_For_TiDB/15101/2022-06-20 /work
root 67099 122467 10 17:14 pts/2 00:00:09 cp -i -r Backup_For_TiDB/15001/2022-06-20 /work
进程号分别是 66218 67099
$ cat /proc/66218/net/dev /proc/67099/net/dev /proc/net/dev |grep eth0 && sleep 1 && echo "------------------------" && cat /proc/66218/net/dev /proc/67099/net/dev /proc/net/dev|grep eth0
eth0: 364616462197417 249383778845 0 0 0 0 0 0 77471452119287 170038153309 0 0 0 0 0 0
eth0: 364616462197417 249383778845 0 0 0 0 0 0 77471452119287 170038153309 0 0 0 0 0 0
eth0: 364616462197417 249383778845 0 0 0 0 0 0 77471452119287 170038153309 0 0 0 0 0 0
------------------------
eth0: 364616675318586 249383924598 0 0 0 0 0 0 77471456448161 170038229547 0 0 0 0 0 0
eth0: 364616675318586 249383924598 0 0 0 0 0 0 77471456449457 170038229571 0 0 0 0 0 0
eth0: 364616675318586 249383924598 0 0 0 0 0 0 77471456449835 170038229578 0 0 0 0 0 0
$
可以看到,这三个【/proc/66218/net/dev】【/proc/67099/net/dev】 【/proc/net/dev】的eth0网卡的流量是一样的,就是说【/proc/pid/net/dev】实际也是系统的流量开销,而不是单个进程对应的流量开销。
/proc/pid/net/netstat 的详情可以参考这里 https://github.com/moooofly/MarkSomethingDown/blob/master/Linux/TCP%20%E7%9B%B8%E5%85%B3%E7%BB%9F%E8%AE%A1%E4%BF%A1%E6%81%AF%E8%AF%A6%E8%A7%A3.md
最终还是妥协了,老老实实使用现成的工具进行采集吧。
top free ps iotop iftop 等工具
2、数据分析
下面这几个是整机的情况
$ lscpu|grep 'NUMA node0 CPU(s)'|awk '{print $NF}'|awk -F'-' '{print $2+1}' #机器CPU核心数
$ uptime|awk -F'average: ' '{print $2}'|awk -F, '{print int($1)}' #机器当前负载情况
$ top -b -n 1|grep '%Cpu(s):' |awk '{print int($8)}' #idle
$ top -b -n 1|grep '%Cpu(s):' |awk '{print int($10)}' # iowait
这部分比较简单,直接记录即可。
$ top -b -n 1|grep -P "^[ 0-9]* "|awk 'NF==12 {
if($9 > 200 || $10 > 10) {
for (i=1;i<=NF;i++)
printf $i"@@@";
print "";
}
}' #进程使用CPU百分比,内存百分比,仅记录使用到cpu和内存的进程
这部分稍微有点复杂,结果会保存到 top_dic 字典。
这个操作的目的是想着记录进程的cpu内存使用情况,但是会发现top的详情里面并没有进程信息,所以还需要结合ps辅助一下,具体如下:
ps -ef|awk '{printf $2"@@@" ;for(i=8;i<=NF;i++) {printf $i" "}print ""}'
这部分结果会保存到ps_dic字典。只需要记录pid和进程详情即可,所以对ps做了分析后最后的结果就是【pid@@@process_info】,最终top_dic和ps_dic通过pid关联
下面是整机的情况
$ free |grep '^Mem:'|awk '{print int($2/1024/1024),int($3/1024/1024),int(($2-$3)/1024/1024)}'
#进程使用MEM百分比在cpu部分就已经采集
内存这块是为了方便并没有使用proc下面的运行态数据,如果从proc下面采集需要遍历所有pid,感觉比较麻烦,还不如直接通过top采集一次来的方便(还是顺便采集)。但是也有一个弊端,最终计算进程使用内存大小会多一个操作,即需要根据MEM百分比对其进行计算换成具体字节数。
$ df|grep ' " + part + "'|awk '$2 > 1024 * 1024 * 50 && /^\//{print $1,int($2/1024/1024),int($3/1024/1024),int($4/1024/1024)}' #磁盘使用情况
需要数据盘的挂载点,如果没有配置挂载点会记录整个机器的所有挂载点(大于50GB的挂载点)的使用情况。
下面是针对进程抓取io使用情况
$ iotop -d 1 -k -o -t -P -qq -b -n 1|awk -F' % ' '
NR>2{
OFS="@@@";
split($1,a," ");
if(a[5] > 10240 || a[7] > 10240 ) {
print a[1],a[2],a[5]a[6],a[7]a[8],$NF;
}
}
NR<3{
print $0;
}'|awk '
{
if(NR==1){
print $1,$2,$6,$13;
} else if(NR==2) {
print $1,$2,$5,$11;
} else {
print $0;
}
}'
这个采集也稍微有点复杂,结果会保存到iotop_dic字典,通过pid和top_dic和ps_dic这两个字典关联。需要注意的是,在实际测试过程中发现,部分进程的详情非常长,所以为了避免数据冗余,进程信息会记录到单独的表【tb_monitor_process_info】,并记录该串的md5值且将md5作为唯一键,这样可以避免空间的浪费。在展示的时候仅需要通过md5值作为关联条件即可。
综上,进程级别的cpu,内存,io使用情况的采集数据上报给server端大概是下面这样:
{
"19991":{
"cpu":"50.0",
"mem":"12.5",
"io_r":"145",
"io_w":"14012",
"md5":"2932fb739fbfed7175c196b42021877b",
"remarks":"/opt/soft/mysql57/bin/mysqld --defaults-file=//work/mysql23736/etc/my23736.cnf"
},
"58163":{
"cpu":"38.9",
"mem":"13.1",
"io_r":"16510",
"io_w":"1245",
"md5":"c9e1804bcf8a9a2f7c4d5ef6a2ff1b62",
"remarks":"/opt/soft/mysql57/bin/mysqld --defaults-file=//work/mysql23758/etc/my23758.cnf"
}
}
下面是整机的网络使用情况
$ iftop -t -n -B -P -s 1 2>/dev/null|grep Total |awk '
NR < 3 {
a = $4;
if ($4 ~ /MB/) {
a = ($4 ~ /MB/) ? 1024 * int($4) "KB" : $4;
} else if ($4 ~ /GB/) {
a = ($4 ~ /GB/) ? 1024 * 1024 * int($4) "KB" : $4;
}
a = (a ~ /KB/) ? int(a) : 0
print $2, a;
}
NR == 3 {
b = $6;
if ($6 ~ /MB/) {
b = ($6 ~ /MB/) ? 1024 * int($6) "KB" : $6;
} else if ($6 ~ /GB/) {
b = ($6 ~ /GB/) ? 1024 * 1024 * int($6) "KB" : $6;
}
b = (b ~ /KB/) ? int(b) : 0
print $1, b;
}'
下面是进程级别的网络使用情况
$ iftop -t -n -B -P -s 2 -L 200 2>/dev/null|grep -P '(<=|=>)'|sed 'N;s/\\n/,/g'|awk 'NF==13{
if($4 ~ /(K|M|G)B/ || $10 ~ /(K|M|G)B/) {
if(($4 ~ /KB/ && int($4) > 10240) ||
($10 ~ /KB/ && int($10) > 10240) ||
($4 ~ /MB/ && int($4) > 10240) ||
($10 ~ /MB/ && int($10) > 10240) ||
($4 ~ /GB/ || $10 ~ /GB/)) {
print $2,$4,$8,$10
}
}
}'
这部分比较麻烦的是单位换算及计算。这部分会将结果保存到iftop_dic。
这个采集也稍微有一点复杂,需要对结果做分析并加工成我们所需要的。我认为有用的就是【出ip:port】【出口流量】【回ip:port】【入口流量】。最后进程网络使用情况的采集数据上报给server端大概是下面这样子。
{
"net":{
"speed":"1000",
"send":"7168",
"receive":"8192",
"Total":"16384",
"time":"2022-06-29 20:16:20",
"iftop" : {
"192.168.168.11:55746":[
{
"remote":"192.168.168.13:18059",
"out":"7.94KB",
"in":"307KB"
}
],
"192.168.168.11:60090":[
{
"remote":"192.168.168.13:18053",
"out":"6.73KB",
"in":"307KB"
}
]
}
}
}
3、数据入库
4、数据展示
完成了数据分析,数据记录,最后的工作就是将数据展示出来,供运维人员在需要的时候随时查看分析,本项目采用 grafana 将数据展示出来,这个部分有些注意事项,这里也不准备介绍,放在注意事项进行介绍。可以先来看个效果图:

四、注意事项
使用 python3 实现代码部分,所有注意事项的解决方案也是仅针对 python3 语法来实现的。
1、ssh环境
2、长连接
def f_connect_mysql(): #建立连接
"""
建立连接
"""
state = 0
try :
db = pymysql.connect(monitor_host, monitor_user, monitor_pass, monitor_db, monitor_port, read_timeout = 2, write_timeout = 5) #连接mysql
except Exception as e :
f_write_log(log_opt = "ERROR", log = "[ 建立连接失败 ] [ " + str(e) + " ]", log_file = log_file)
db = None
return db
def f_test_connection(db):
"""
测试连接
"""
try:
db.ping()
except:
f_connect_mysql()
return db
def f_close_connection(db):
"""
关闭连接
"""
try:
db.close()
except:
db = None
return db
需要注意,如果是多线程的话建议每个线程维护一个连接,或者添加互斥锁,这样可以避免部分异常。
3、做减法
优化后,在配置文件提供了配置项,只有当进程使用系统资源满足阈值才会被采集。
4、超时机制
生产环境的复杂性,什么都可能发生,即便是一条简单到不能再简单的命令也可能出现卡住,所以加上超时机制吧。这里需要注意,在添加超时机制的时候发现有些问题,具体测试如下:
Python 3.7.4 (default, Sep 3 2019, 19:29:53)
[GCC 4.8.5 20150623 (Red Hat 4.8.5-16)] on linux
Type "help", "copyright", "credits" or "license" for more information.
>>> import datetime,subprocess
>>> s_time = datetime.datetime.now()
>>> res = subprocess.run("echo $(sleep 10)|awk '{print $1}'",shell=True,stdin=subprocess.PIPE,stdout=subprocess.PIPE,stderr=subprocess.PIPE,encoding="utf-8",timeout=2)
省略了很多错误输出
subprocess.TimeoutExpired: Command 'echo $(sleep 10)|awk '{print $1}'' timed out after 2 seconds
>>> e_time = datetime.datetime.now();
>>>
>>> print(s_time)
2022-06-23 13:05:37.886864
>>> print(e_time)
2022-06-23 13:05:48.353889
>>> print(res)
Traceback (most recent call last):
File "<stdin>", line 1, in <module>
NameError: name 'res' is not defined
>>>
如果操作命令是简单的命令就没事,比如将【echo $(sleep 10)|awk '{print $1}'】改成【sleep 10】,这个超时机制就正常。
5、返回值
>>> res = subprocess.run("echoa|awk '{print $1}'",shell=True,stdin=subprocess.PIPE,stdout=subprocess.PIPE,stderr=subprocess.PIPE,encoding="utf-8",timeout=2)
>>> res.returncode
0
>>>
【echoa|awk '{print $1}'】管道左边的操作是错误的,所以整个返回结果应该是非零(预期是这样),但是这里返回了0。原因是在管道操作的场景,bash默认情况是仅获取最后一个管道的执行返回状态码,例如【comm1|comm2|comm3】,如果comm1执行成功,comm2执行失败,但是comm3执行成功,那整个返回状态就是执行成功。
>>> res = subprocess.run("set -o pipefail;echoa|awk '{print $1}'",shell=True,stdin=subprocess.PIPE,stdout=subprocess.PIPE,stderr=subprocess.PIPE,encoding="utf-8",timeout=2)
>>> res.returncode
127
>>>
执行命令前先加一个set -o pipefail,关于set -o的解释可以参考下面的描述。
-o If set, the return value of a pipeline is the value of the last (rightmost) command to exit with a non-zero status, or zero if all com‐mands in the pipeline exit successfully. This option is disabled by default.
五、工作原理

1、server
线程1
(1)在server重启的时候会去读【tb_monitor_version】表,判断当前版本号跟MySQL记录的版本号是否一致,如果不一致就会去更新MySQL记录的版本号。然后将【tb_monitor_host_config】表所有istate=2的节点更新为istate=1。
(2)管理client上线下线,每30s去读一次【tb_monitor_host_config】表,将需要上线的节点或者需要下线的节点进行维护。istate=1表示需要上线,就会去部署监控脚本(升级就更新代码),并更新为istate=2,istate=0表示需要下线,会去下线该client节点并更新为istate=-1。
(3)管理client状态,每30s去读一次【tb_monitor_host_config,tb_monitor_alert_info,tb_monitor_host_info】表(三表关联),将最近两分钟没有上报的client且最近5min没有被告警的节点统计出来并告警。
线程2
(1)等待client上报监控数据,然后进行二次分析并写到MySQL中。
(2)返回当前版本号给client。
2、client
client端会做三个事情:
(1)六线程并行去采集【机器cpu】【机器内存】【机器磁盘】【机器网络】【进程网络】【进程io,进程cpu,进程内存】。采集完毕后,主线程会进行分析并上报给server端。
(2)在上报过程中如果遇到连续三次server都是异常状态就会将server异常记录(避免多个client同时告警)到【tb_monitor_alert_info】表发送告警。
(3)上报完成后会判断自己的版本号跟server端返回的版本号是否一致,如果不一致就会退出程序,等待crontab拉起,以此完成升级。
server端完成代码更新,在重启server的时候会将新代码同步到各个client。
3、MySQL
4、grafana
5、alert
六、使用限制
1、系统环境
(1)操作系统版本及内核。
$ uname -a
Linux 3.10.0-693.21.1.el7.x86_64 #1 SMP Wed Mar 7 19:03:37 UTC 2018 x86_64 x86_64 x86_64 GNU/Linux
$ cat /etc/redhat-release
CentOS Linux release 7.4.1708 (Core)
其他版本没有测试过,不确定是否能用。
(2)系统工具
监控数据采集依赖于操作系统工具,主要依赖如下:
awk,grep,sed,tr,md5sum
top,iftop,iotop
df,free,lscpu,uptime
ip,netstat
rsync,python3
cd,ssh,timeout
server端到client要有免密登录。
2、软件环境
(1)Python环境
3.7.4
(2)MySQL版本
5.7.26
(3)grafana版本
8.3.1 建议小版本也要一致。https://dl.grafana.com/enterprise/release/grafana-enterprise-8.3.1.linux-amd64.tar.gz
七、使用介绍
1、部署server
(1)clone项目
mkdir -p /opt/soft/git
cd /opt/soft/git
git clone https://gitee.com/mo-shan/rpc_for_process_monitor.git
依赖Python3环境,建议3.7.4,要求python3在PATH里面,安装过程略。
(2)部署server
cp -r /opt/soft/git/rpc_for_process_monitor /opt/soft/rpc_for_monitor #注意这里的目录是有区别的, 主要是希望开发环境跟实际部署的目录不一样, 避免失误
cd /opt/soft/rpc_for_monitor
$ tree -L 2
.
├── conf
│ └── config.ini #配置文件
├── img #忽略
│ ├── all-info.png
│ ├── cpu-info.png
│ ├── disk-info.png
│ ├── grafana-data-source-1.png
│ ├── grafana-data-source-2.png
│ ├── grafana-data-source-3.png
│ ├── grafana-data-source-4.png
│ ├── grafana-data-source-5.png
│ ├── grafana-data-source-6.png
│ ├── grafana-data-source-7.png
│ ├── mem-info.png
│ ├── net-info.png
│ └── process-info.png
├── init #初始化文件
│ ├── grafana.json #grafana配置模板
│ ├── init.sql #mysql建表语句
│ └── requirements.txt #python3依赖的模块
├── lib #库文件
│ ├── Config.py #解析config.ini
│ ├── ConnectMySQL.py #连接并操作mysql
│ ├── globalVar.py #全局变量
│ ├── Public.py #公共函数
│ └── __pycache__
├── LICENSE
├── logs #日志目录
│ └── info.log #日志文件
├── py37env #虚拟环境,要求在/opt/soft/rpc_for_monitor/py37env下才能使用(activate等文件的路径写死了)
│ ├── bin
│ ├── include
│ ├── lib
│ └── pip-selfcheck.json
├── README.md #帮助文档
├── rpc.py #主程序
├── start_server.sh #server端的启动脚本
└── state #忽略
└── state.log
11 directories, 28 files
(3)配置server
vim conf/config.ini #根据实际情况进行编辑
如果需要变更项目目录,需要将【lib/Config.py】文件的变量【config_file】也改一下。
[global]
version = 1.1 #版本号, 通过这个变量控制server和client的代码,如果server发现这个配置跟表里保存的版本不一致就认为代码进行了变更,就会将新代码传到client,client如果发现自己的版本和server版本不一样会进行重启,以此达到升级效果。
interval_time = 30 #监控采集粒度单位是秒,即30秒一次,这个不是完全精确的30s一次
retention_day = 30 #监控数据保留天数,即30天
log_file = /opt/soft/rpc_for_monitor/logs/info.log #日志文件
script_dir = /opt/soft/rpc_for_monitor #脚本目录,不建议变更
mount_part = /work #数据盘挂载点, 也可以不配置,置为空,但是不能删除这个配置项
log_size = 20 #日志文件大小(MB)限制,超过这个值就会删除历史日志
[RULE]
cpu = 200 #采集的阈值,200表示某个进程使用cpu大于等于200%才会被采集
mem = 10 #采集的阈值,10表示某个进程使用内存大于等于10GB才会被采集
io = 10240 #采集的阈值,10240表示某个进程使用io(读写有一个就算)大于等于10MB才会被采集
net = 10240 #采集的阈值,10240表示某个进程使用网络(进出有一个就算)大于等于10MB才会被采集
[CLIENT]
path = xxxx #预定义一下操作系统的path,因为client会维护一个cront任务,所以避免因为环境变量问题导致脚本执行报错,需要定义一下path
python3 = /usr/local/python3 #python3安装目录
py3env = /opt/soft/rpc_for_monitor/py37env #python3虚拟环境目录,工程自带了一个虚拟环境,可以直接用(前提是脚本目录没有变更)
[MSM]
wx_url = xxxx #企业微信报警url,告警功能需要用户自己修改一下并测试(如果是告警机器人url+key,可以直接配上就能用,本例就是通过企业微信机器人发送告警)
[Monitor] #存放监控数据的MySQL的配置
mysql_host = xxxx
mysql_port = xxxx
mysql_user = xxxx
mysql_pass = xxxx
省略部分不建议变更的配置
所有目录不建议修改, 要不然需要变更的地方太多,容易出错。
2、部署 MySQL
安装MySQL略,建议的版本:5.7
(1)新建必要的账户
用 MySQL 管理员用户登录并操作。
create user 'monitor_ro'@'192.%' identified by 'pass1'; #密码请根据实际情况变更
grant select on dbzz_monitor.* to 'monitor_ro'@'192.%';
create user 'monitor_rw'@'192.%' identified by 'pass2';
grant select,insert,update,delete on dbzz_monitor.* to 'monitor_rw'@'192.%';
monitor_ro用户给grafana使用, monitor_rw用户是给程序写入监控数据的(server端写数据,client上报给server)。所以注意的是,monitor_ro用户要给grafana机器授权,monitor_rw用户要给所有监控对象授权,这个目的是用来控制当server失联了,第一个发现的client就会向表里写一条告警记录并告警,避免其他client重复操作。
(2)初始化MySQL
用MySQL管理员用户登录并操作。
cd /opt/soft/rpc_for_monitor
mysql < init/init.sql
所有表放在dbzz_monitor库下
(dba:3306)@[dbzz_monitor]>show tables;
+----------------------------+
| Tables_in_dbzz_monitor |
+----------------------------+
| tb_monitor_alert_info | # 告警表, 触发告警就会在里面写入一条记录, 避免同一时间多次告警。
| tb_monitor_disk_info | # 磁盘信息表,多个盘会记录多条记录
| tb_monitor_host_config | # client配置表,需要采集监控的机器配置到这里面就行
| tb_monitor_host_info | # 系统层面的监控记录到这里面
| tb_monitor_port_net_info | # 端口级别的网络监控会记录到这里面
| tb_monitor_process_info | # 这里面是记录了进程信息,全局的
| tb_monitor_process_io_info | # 这里是记录的进程的io监控数据
| tb_monitor_version | # 记录版本号,及版本号变更时间
+----------------------------+
6 rows in set (0.00 sec)
(dba:3306)@[dbzz_monitor]>
所有表都有详细的注释,请看表的建表注释。
3、配置client
use dbzz_monitor;
insert into tb_monitor_host_config(rshost,istate) select '192.168.168.11',1;
#多个机器就写多条记录,server端会有后台线程定时扫描tb_monitor_host_config
#如果有待添加的client就会进行部署
#如果需要下线监控节点直接将istate状态改成0即可
这里有个限制条件,这个client端已经有python3环境,否则会报错。
4、部署grafana
安装略。
grafana版本:8.3.1,建议小版本也要一致。https://dl.grafana.com/enterprise/release/grafana-enterprise-8.3.1.linux-amd64.tar.gz
这部分涉及到grafana的配置,所有的配置都已经导成json文件,用户直接导入即可。
具体的操作如下。
(1)新建DataSource




(2)导入json配置
$ ll init/grafana.json
-rw-r--r-- 1 root root 47875 Jun 23 14:28 init/grafana.json



本配置是在grafana 8.3.1 版本下生成的。需要注意一下版本,不同版本可能不兼容。如果版本不一致导入会导致出图失败,需要用户自己重新配置grafana,出图的sql可以参考一下grafana配置文件的rawSql的配置【grep rawSql init/grafana.json】。
建议1:【Lagend】的配置都改成【as table】,要不然如果指标太多显示出来的会很乱 建议2:选择单位的时候对于不希望进行转换的可以选【Custom unit】属性 建议3:【Stacking and null value】属性建议设置为【null as zero】
5、启动server
echo "*/1 * * * * bash /opt/soft/rpc_for_monitor/start_server.sh" >> /var/spool/cron/root
client端不用管,server启动以后会自动去管理client。
[ 2022-06-30 15:13:01 ] [ INFO ] [ V1.1 Listening for '0.0.0.0:9300' ]
[ 2022-06-30 15:13:04 ] [ INFO ] [ 新加监控节点成功 ] [ 192.168.168.11 ]
[ 2022-06-30 15:13:11 ] [ INFO ] [ 监控数据上报成功 ] [ 192.168.168.11 ]
端口默认是9300,可以通过修改【/opt/soft/rpc_for_monitor/start_server.sh】这个文件就行变更监听端口。
6、效果图
(1)主页面

总共有五个ROW,前面四个是机器级别的监控图,process是进程的监控图。
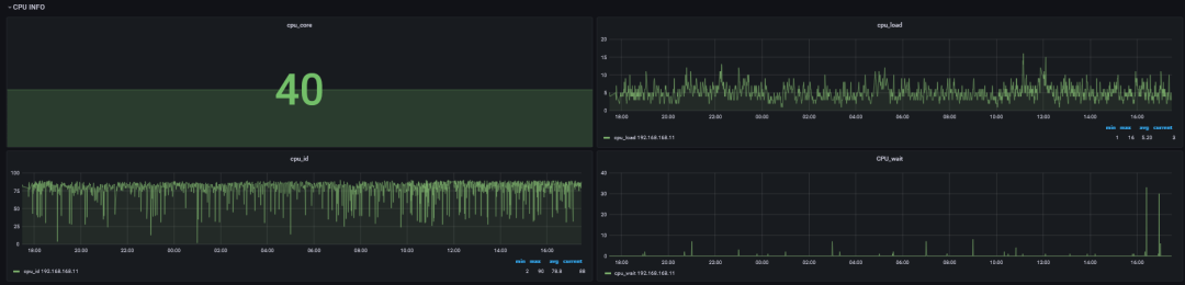
(2)CPU页面

整个机器的CPU使用情况。
(3)内存页面

整个机器的内存使用情况。
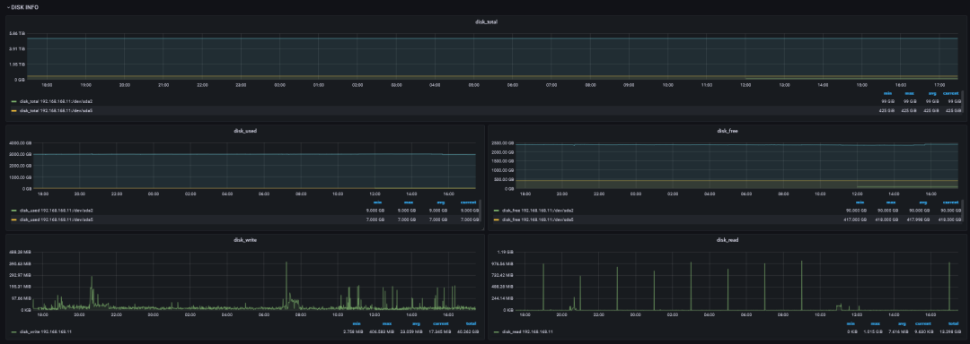
(4)磁盘页面

整个机器的磁盘使用情况,如果没有定义具体的挂载点,会采集所有的挂载点。
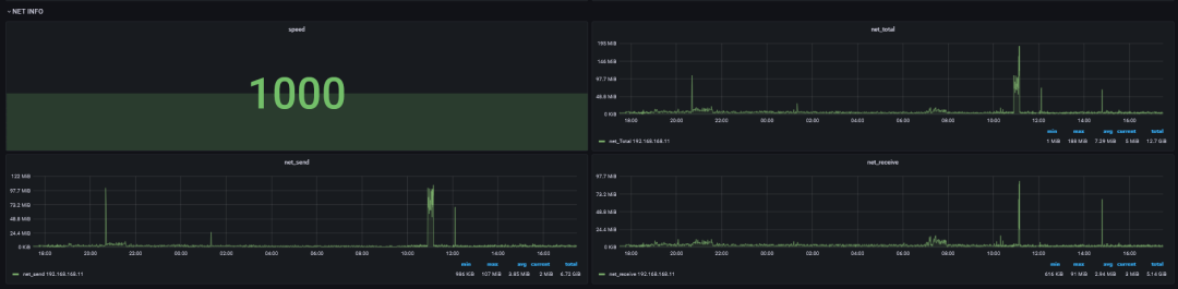
(5)网络页面

整个机器的网络使用情况。
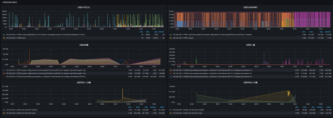
(6)进程页面

会看到具体的进程对系统资源的使用情况。需要注意,因在采集的时候做了过滤,所以监控数据并不一定是连续的,所以建议配置grafana的【null as zero】,这样展示监控图的时候是连续的,而不是很多点。另外某个指标可能为空,这也是正常现象。
八、注意事项
server,client端一定要有python3环境。
如果有多个server,在启动server的时候就要指定多个(用逗号隔开),要不然在部署client的时候只会配上单个server,配置多个的好处就是如果第一个宕机/异常,client会上报给其他的server。
server在运行过程中可以添加client,只需要在【tb_monitor_host_config】表添加istate为1的记录即可。同理,如果下线的话就更新istate为0即可,运行中的istate为2,下线后的istate为-1。
该工具有告警功能(如果配置),server挂了(client连续三次都连不上server),会由第一个发现的client记录到MySQL里面,并发送告警,如果client挂了,server会发现并告警(超过两分钟未上报告警数据)。
如果需要升级代码,只需要测试好新代码,确认无误后,更新到server的部署脚本目录,然后kill掉server进程即可,等待crontab拉起就行了,client端的代码不用人为进行更新。需要注意,新代码一定要记得修改配置文件的版本号,要不然server端不会发现版本不一致,也就不会下发相关任务去更新client的代码。
如果需要修改部署目录请根据实际情况修改【conf/config.ini】【lib/Config.py】,注意这时候自带的虚拟环境将不能使用了。强烈不建议变更目录结构或者目录名。
因考虑到MySQL性能问题及grafana渲染性能问题,所以增加了采集阈值功能,所以部分面板的监控数据可能会没有(该时间段的进程没有满足采集阈值的数据)。
九、写在最后
本文所有内容仅供参考,因各自环境不同,在使用文中代码时可能碰上未知的问题。如有线上环境操作需求,请在测试环境充分测试。
本文关键字:#Linux 进程监控# #Python RPC#
相关推荐:
MySQL binlog 分析工具 analysis_binlog 的使用介绍
爱可生开源社区的 SQLE 是一款面向数据库使用者和管理者,支持多场景审核,支持标准化上线流程,原生支持 MySQL 审核且数据库类型可扩展的 SQL 审核工具。
| 类型 | 地址 |
|---|---|
| 版本库 | https://github.com/actiontech/sqle |
| 文档 | https://actiontech.github.io/sqle-docs-cn/ |
| 发布信息 | https://github.com/actiontech/sqle/releases |
| 数据审核插件开发文档 | https://actiontech.github.io/sqle-docs-cn/3.modules/3.7_auditplugin/auditplugin_development.html |
更多关于 SQLE 的信息和交流,请加入官方QQ交流群:637150065...





