01

Pinpoint Collector: 接收pinpoint agent 采集过来性能数据,如tracing数据 ,jvm数据等,接收数据协议支持grpc/thrift; Pinpoint Web :web管理界面; Pinpoint Agent :在jvm 上加入agent 代理方式对应用性能数据做采样监测,并将数据上传给collector; HBase : 存储采集上来的性能数据。
02
方式一:快速安装 通过下载官方稳定版本自带编译包进行下载安装,适用于不对pinpoint进行二次开发使用的场景,参考文档https://github.com/pinpoint-apm/pinpoint/blob/v2.3.3/doc/quickstart.md
方式二:编译部署 基于pinpoint 源代码进行编译部署,适用于对pinpoint 进行二次开发, https://github.com/pinpoint-apm/pinpoint/blob/v2.3.3/doc/installation.md
方式三:容器部署 利用docker-compose命令实现一键部署运行pinpoint 环境,无需单独部署相关组件,参考文档 https://github.com/pinpoint-apm/pinpoint-docker
03
apache-maven-3.8.4/conf/settings.xml
<mirror>
<id>alimaven</id>
<name>aliyun maven</name>
<url>http://maven.aliyun.com/nexus/content/groups/public/</url>
<mirrorOf>central</mirrorOf>
</mirror>
export M2_HOME=/Users/Documents/apache-maven-3.8.4
export PATH=$PATH:$M2_HOME/bin
source .bash_profile
3.3 安装jdk
JAVA_HOME
JAVA_HOME 环境变量设置为 JDK 8 主目录,jdk8 小版本无特别要求,尽量使用最新版本。
jdk下载地址:https://www.oracle.com/java/technologies/downloads/#java8 JAVA_8_HOME
JAVA_8_HOME 环境变量设置为 JDK 8 主目录,JAVA_HOME 与JAVA_8_HOME
设置成同一个路径。 JAVA_7_HOME
JAVA_7_HOME 环境变量设置为 JDK 7 主目录,版本要求1.7.0_80。
jdk下载地址:
https://www.oracle.com/java/technologies/javase/javase7-archive-downloads.html JAVA_9_HOME
JAVA_9_HOME 环境变量设置为 JDK 9 主目录,版本要求jdk-9.0.4。
jdk下载地址:
https://www.oracle.com/java/technologies/javase/javase9-archive-downloads.html
./mvnw install -DskipTests=true
[INFO] ------------------------------------------------------------------------
[INFO] Reactor Summary for pinpoint 2.3.3:
[INFO]
[INFO] pinpoint ........................................... SUCCESS [ 3.692 s]
[INFO] pinpoint-annotations ............................... SUCCESS [ 2.553 s]
[INFO] pinpoint-commons ................................... SUCCESS [ 4.639 s]
。。。。。
[INFO] ------------------------------------------------------------------------
[INFO] BUILD SUCCESS
[INFO] ------------------------------------------------------------------------
[INFO] Total time: 18:09 min
[INFO] Finished at: 2022-05-07T20:37:30+08:00
[INFO] ------------------------------------------------------------------------
3.5 hbase部署
tar xvf hbase-1.4.14-bin.tar.gz
cd hbase-1.4.14
mkdir zookeeperdata
mkdir tmp
mkdir data
cd conf
cp hbase-site.xml hbase-site.bak
在hbase-site.xml 里面新增如下内容:
<configuration>
<property>
<name>hbase.rootdir</name>
<value>/home/hbase-1.4.14/data</value>
</property>
<property>
<name>hbase.tmp.dir</name>
<value>/home/hbase-1.4.14/tmp</value>
</property>
<property>
<name>hbase.zookeeper.quorum</name>
<value>192.168.xxx.xxx:2181</value>
</property>
<property>
<name>hbase.zookeeper.property.dataDir</name>
<value>/home/hbase-1.4.14/zookeeperdata</value>
</property>
<property>
<name>hbase.cluster.distributed</name>
<value>false</value>
</property>
</configuration>
cd bin
sh start-hbase.sh
查看进程:jps (存在HMaster)或者ps -ef|grep hbase;
cd bin
./hbase shell hbase-create.hbase
表模型:
./hbase shell
hbase(main):003:0> list
TABLE
AgentEvent
AgentInfo
AgentLifeCycle
AgentStatV2
ApiMetaData
ApplicationIndex
ApplicationMapStatisticsCallee_Ver2
ApplicationMapStatisticsCaller_Ver2
ApplicationMapStatisticsSelf_Ver2
ApplicationStatAggre
ApplicationTraceIndex
HostApplicationMap_Ver2
SqlMetaData_Ver2
StringMetaData
TraceV2
15 row(s) in 0.0310 seconds
=> ["AgentEvent", "AgentInfo", "AgentLifeCycle",
"AgentStatV2", "ApiMetaData", "ApplicationIndex",
"ApplicationMapStatisticsCallee_Ver2",
"ApplicationMapStatisticsCaller_Ver2",
"ApplicationMapStatisticsSelf_Ver2", "ApplicationStatAggre",
"ApplicationTraceIndex", "HostApplicationMap_Ver2",
"SqlMetaData_Ver2", "StringMetaData", "TraceV2"]
java -Xms1g -Xmx1g -jar -
Dpinpoint.zookeeper.address=192.168.xxx.xxx -
Dhbase.client.port=2181 pinpoint-web-boot-2.3.3.jar --
server.port=8080
说明:
pinpoint.zookeeper.address zk 地址; hbase.client.port hbase客户端端口; server.port web 端口,默认为 8080; 日志查看 logs/.
java -Xms1g -Xmx1g -jar -
Dpinpoint.zookeeper.address=192.168.xxx.xxx -
Dhbase.client.port=2181 pinpoint-collector-boot-2.3.3.jar
说明:
pinpoint.zookeeper.address zk 地址; hbase.client.port hbase客户端端口; 日志查看 logs/.
修改pinpoint-agent配置文件:
pinpoint-agent-2.3.3/profiles/release/pinpoint.config
profiler.transport.grpc.collector.ip=192.168.xxx.xxx
profiler.collector.ip=192.168.xxx.xxx
选择一个需要监测的应用,在jvm参数里面新增pinpoint-agent 配置信息:
JAVA_OPTS="-javaagent:/xx/pinpoint-agent-2.3.3/pinpoint-
bootstrap-2.3.3.jar -Dpinpoint.agentId=192.168.xxx.xxx-8081 -Dpinpoint.app
licationName=snc-datacollection ... "
/xx/pinpoint-agent-2.3.3/logs/
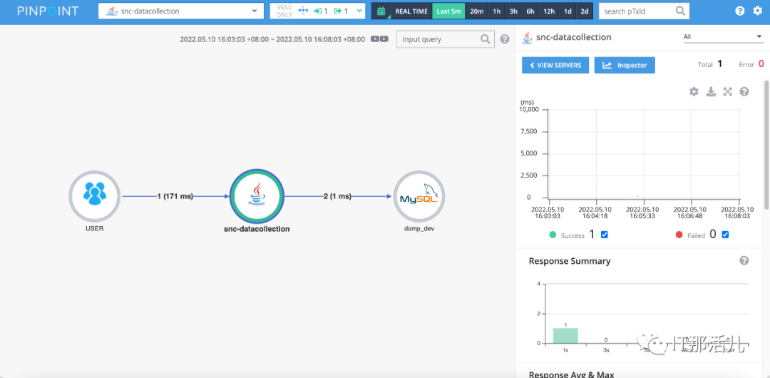
主页,能看到所监测pinpoint.applicationName名称,说明应用已成功监测。

调用链数据,查看代码调用过程,包含调用了哪一些sql:

点击主机Inspector按钮查看jvm监测指标:


本文作者:暨景书(上海新炬王翦团队)
本文来源:“IT那活儿”公众号

文章转载自IT那活儿,如果涉嫌侵权,请发送邮件至:contact@modb.pro进行举报,并提供相关证据,一经查实,墨天轮将立刻删除相关内容。




