Gravity 介绍
GitHub:https://github.com/moiot/gravity
Gravity 是由摩拜公司使用go语言开发的一款数据迁移工具(目前 GitHub 上更新不是很频繁,但是还有开发者在 GitHub 上回答 issues),提供全量、增量数据同步,以及向消息队列发布数据更新,支持 ECS、Docker、K8S 部署,推荐使用 K8S 部署。
DRC 的设计目标是:
- 支持多种数据源和目标的,可灵活定制的数据复制组件。
- 支持基于 Kubernetes 的 PaaS 平台,简化运维任务。

使用场景
- 大数据总线:发送 MySQL Binlog,MongoDB Oplog 的数据变更到 Kafka 供下游消费。
- 单向数据同步:MySQL --> MySQL 的全量、增量同步。
- 双向数据同步:MySQL <–> MySQL 的双向增量同步,同步过程中可以防止循环复制。
- 分库分表到合库的同步:MySQL 分库分表 --> 合库的同步,可以指定源表和目标表的对应关系。
- 在线数据变换:同步过程中,可支持对进行数据变换。
功能列表
-
数据源支持情况
| 数据源 | 状态 |
| — | — |
| MySQL Binlog | ✅ |
| MySQL 全量 | ✅ |
| Mongo Oplog | ✅ |
| TiDB Binlog | 开发中 |
| PostgreSQL WAL | 开发中 | -
数据输出支持情况
| 数据输出 | 状态 |
| — | — |
| Kafka | ✅ |
| MySQL/TiDB | ✅ |
| MongoDB | 开发中 | -
数据变换支持情况
| 数据变换 | 状态 |
| — | — |
| 数据过滤 | ✅ |
| 重命令列 | ✅ |
| 删除列 | ✅ |
架构介绍请参考:https://github.com/moiot/gravity/blob/master/docs/2.0/00-arch.md.
使用限制
源端 仅支持 binlog-format=row。
配置文件示例详解
# name 必填 名词随机
name = "mysql2mysqlDemo"
# 内部用于保存位点、心跳等事项的库名,默认为 _gravity,源端会自动生成
internal-db-name = "_gravity"
#
# Input 插件的定义,此处定义使用 mysql
#
[input]
#同步的数据库类型
type = "mysql"
#同步任务类型。增量:stream,全量:batch,全量+增量:replication
mode = "replication"
[input.config.source]
host = "192.168.30.183"
username = "zz"
password = "********"
port = 3307
#
# Output 插件的定义,此处使用 mysql
#
[output]
type = "mysql"
[output.config.target]
host = "192.168.30.101"
username = "root"
password = "********"
port = 3306
# 路由规则的定义
[[output.config.routes]]
match-schema = "zg"
match-table = "test_source_table"
target-schema = "zg"
target-table = "test_target_table
部署方案
Docker 部署
docker run -d -p 8080:8080 -v ${PWD}/config.toml:/etc/gravity/config.toml --net=host --name=innodb2stone moiot/gravity:latest
K8S 部署
wget https://codeload.github.com/moiot/gravity-operator/tar.gz/refs/tags/v0.3.12 -C gravity-operator-0.3.12.tar.gz tar -zxvf gravity-operator-0.3.12.tar.gz cd gravity-operator/charts/gravity-operator helm install --name gravity-operator ./
随后在k8s管理界面查看是否正常启动,正常启动后查看 admin web-server 端口,登录上去创建同步任务,使用模板进行配置,配置参数和配置文件示例详解相似。
ECS 部署
需要提前安装好 go 环境,编译的时候也比较麻烦,不推荐使用该方法。
git clone https://github.com/moiot/gravity.git cd gravity && make bin/gravity -config mysql2mysql.toml
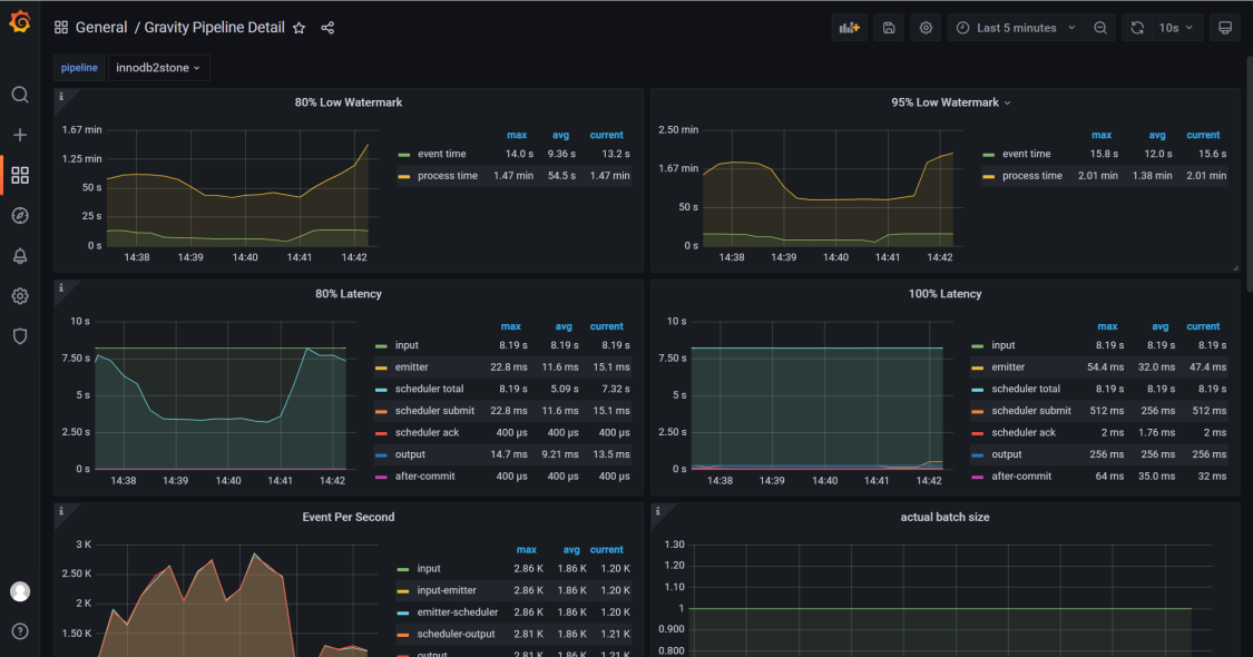
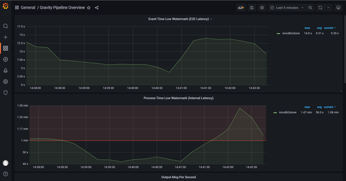
配置同步任务监控
同步监控添加到 Prometheus,参考添加以下配置。
- job_name: "gravity_innodb2stone"
static_configs:
- targets: ["192.168.46.150:8080"]
labels:
instance: innodb2stone
Grafana 图表展示模板请参考
https://github.com/moiot/gravity/tree/master/deploy/grafana。






