#01
数据分析仍深刻影响零售业

如果提到哪些行业对数据分析需求量最多?零售业一定占有一席之地。
零售企业普遍具有丰富的数据积累,同时有大量需要通过数据分析提出优化建议的场景。例如:客单价如何影响整体营业额;活跃用户数是否在其中起到正向作用等......数据分析已成为零售业日常改善经营的主要判断依据。
由于过去几年疫情的冲击,线下的实体零售经受了持续的客源和成本压力;而与此同时,疫情期间以社区零售和社群团购为代表的新零售业态得到了很大的发展。在疫情向稳和常态化防控的形势下,越来越多的商家期望通过传达有温度的社区型服务来稳步提升营业额,在这一目标下:
部分商家关注商品组合的调整,选择性地扩大生活必需品如米面粮油的占比以提高客单价;
有些商家则致力于开发私域用户,并推出匹配其行为特征的促销活动以进一步巩固活跃客户数。
但是这些零散的方式尚未串出一条主线,而且不同举措在追逐业务目标的过程中,如何协同跟踪效果也是商家普遍关注的焦点,这样的新零售业态迫切需要更具指导性的数据分析和指标体系来驱动管理和业务目标。
由于篇幅有限,本文将以社区零售和社群团购为代表的新零售业态为例,分享如何从一个简化的“北极星指标”体系出发,进行指标的设定和拆解,再从目标管理的角度来追踪设定的“北极星指标”和拆解后关联指标的执行情况,以上下对齐、统一口径的指标来驱动管理和业务目标。
#02
新零售业和北极星指标

传统零售业的数据分析本质上离不开“人-货-场”这一模型,“人-货-场”从不同角度对零售业做了数据指标和分析维度的提炼,横向的完整性上有了充分展开:

零售业“人-货-场”数据分析模型
但在各个指标中,哪些指标是主体的业务目标?指标间又是如何产生关联的?自顶向下的分级关系具体是什么......“人-货-场”模型还缺乏纵向的深度和必要的分解,这也就是前文所提到的——如果没有串出一条指导业务前行的主线,对于零售商家来说仍是一头雾水。
而新零售更强调用户体验的突出意义,之前提到的各种方式,无论是提高客单价还是巩固活跃客户数,都是以用户为中心尝试推行精准营销,而这更需要对业务目标的聚焦和在纵深上对于各项指标关联性的思考,这也是越来越多的新零售企业选择“北极星指标”来切入数据分析的缘由。
“北极星指标”是指在当前阶段与业务/战略相关的绝对核心指标,一旦确立就像北极星一样闪耀在空中,指引团队向同一个方向迈进。

北极星即使在暗夜中仍可引领前行方向
不同行业有不同的“北极星指标”参考体系,即使在同一行业也会根据业务目标的不同而设置完全不同的“北极星指标”。例如,餐饮业会选择客户满意度或翻台率,而连锁便利店则会更关注销量或毛利率等。这里我们会看到很关键的一点:“北极星指标”是与业务目标强相关的。
顶层设计——业务目标要明确体现在指标分析中。
然而在落地的过程中,通常的数据分析平台在展示报表或者监控指标时很难体现出业务目标,更谈不上对于管理的驱动意义。
进一步的挑战在于:当明确了“北极星指标”后,企业又该如何达成设定的指标,或者提升过程中的可控程度呢?不难想到,我们需要对确定的单个关键指标进行拆解、把目标细分,关联到具体的多个指标上,从而更方便地分配到不同部门或不同角色的人员来执行和跟踪。
指标拆解是“北极星指标”发挥作用的重要前提,而拆解后关联的这些指标要具备参考价值、成为可信指标,就必须保持一致的设计口径。
细项拆解——口径一致是可信指标的前提。
然而在指标拆解的过程中,往往会遇到上下级甚至同一级的指标在各个部门或分散的数据加工链路上对于指标名称、统计口径或计算方法的不一致,这会很大程度上降低指标的可信度,影响决策使用。
#03
智能指标管理和分析平台 Kyligence Zen

无论是“指标口径不一致”,还是“指标无法与业务目标对齐”等问题,都会影响到业务决策和能否有效驱动管理目标。作为基于 Kyligence 核心 OLAP 能力打造的智能指标管理和分析平台,Kyligence Zen 在这些焦点上有自身独到的解决方案。

Kyligence Zen 产品架构图
目标管理
Kyligence Zen 创新的目标管理与指标对齐功能,使得组织能够从管理者视角,将企业管理分解为相关目标,并设置合理的指标,并持续追踪、对比,进一步驱动组织的数字化转型。
指标目录
Kyligence Zen 通过指标目录能力,使得组织能够轻松定义和管理指标,形成统一的指标口径,同时增强数据的可信度。
现在只需三步,大家就能感受到 Kyligence Zen 的神奇之处,这就开启体验旅程把!
#04
使用 Kyligence Zen 为新零售行业找“北”

4.1 设定“北极星指标”
对于以社区零售和社群团购为代表的新零售业态,一方面,我们可以根据商家对营业额提升的关注,也就是其主体业务目标选择总销售额(通常所说的 GMV)作为“北极星指标”,这是业务前行中的晴雨表。另一方面,这一业务目标的实现必然会受到多重因素的影响,除了最基本的总交易量外,也包括我们之前所提到的:商家的不同举措所关注到的客单价和活跃客户数。
这样我们就可以构建出一个简单的“北极星指标”体系,以总销售额作为一致方向,并细化到对总交易量、客单价和活跃客户数这几个指标的实现上来,去指导业务目标的执行计划和后续跟踪。

以总销售额为“北极星指标”并作拆解
当然“北极星指标”作为一套完整的方法论,其确立和拆解势必是一个系统且严谨的过程。这里我们做了一定的简化,是为了更快捷地过渡到后续的落地步骤上来。在上图中我们也可以看到,拆解后的指标还可以进一步关联到其它指标,并统一设定可分析的维度(时间、空间和商品属性等)。
4.2 导入数据集和行业指标模板
从我们设定的“北极星指标”体系上可以看到,我们关注的指标集中在交易(总交易量、客单价)和客户(活跃客户数)这两个主要的视角,因此我们就需要首先导入相关的数据。
Kyligence Zen 支持对接多种类型的数据源,这里我们以 CSV 文件为例,导入交易和客户这两个数据集。

在数据入口上传 CSV 即可完成数据源导入


导入后的数据集可以在样本数据里预览
基于前文导入的同一份数据集来创建指标;
在指标目录里按照统一的格式设计并维护指标,Kyligence Zen 还支持基础、复合和衍生等指标类型来层次化管理指标库;
按业务需要为一系列指标设置一致的分析维度。

通过指标目录形成统一的指标口径
生成这样统一的指标库就和之前导入数据集一样简单快速!
在 Kyligence Zen 中,大家可以通过 YAML 格式的文件来维护指标定义并一键导入,这里我们已经为大家准备好了一套完整的零售行业指标模板(大家可点击文末「阅读原文」免费获取)。该模板包含交易表现和客户贡献这两大视角的 30 多个典型应用指标,当然也包括我们设定的“北极星指标”里所需要的总销售额、总交易量、客单价和活跃客户数。

零售行业指标模板概览

在指标目录里一键导入 YAML 指标模板

需要的指标可以直接从指标目录获取
整个过程中可以直观地感受到:借助 Kyligence Zen 指标目录的能力,我们能以统一口径完成指标的定义,而后续的数据分析都能基于这套口径一致的指标库来进行,让“北极星指标”体系里拆解后关联的不同指标充分建立数据信任,保障可靠的业务决策。
4.3 融入业务目标,以指标驱动管理
指标建立之后,我们会很自然地想到开始设计报表,但是传统报表的形式不能很好地解决上文提及的“指标无法与业务目标对齐”这一问题。数据本身并不直接创造价值,而指标也同样,其价值需要通过赋能业务目标来传导和体现。
应用“北极星指标”的关键意义之一在于优先聚焦在最核心的业务目标上,所以在落地平台上就需要体现出业务目标和对应指标的联动。在 Kyligence Zen 里,我们可以通过创新的目标管理这一关键能力来追踪设定的“北极星指标”和拆解后关联指标的执行情况;更为重要的是,能够在建立业务目标并绑定到具体指标后,第一时间看到当前差距和风险。

在目标管理里,可以创建业务目标并设置关联指标和目标值
我们根据之前建立的“北极星指标”体系,在 Kyligence Zen 的目标管理里,将总销售额设置为一级目标,同时在这一目标下分别建立对应的 3 个子目标:总交易量、客单价和活跃客户数,并为每一级的每一个目标都绑定对应的指标并设置业务目标的量化数值。

高效协同管理业务目标
这样,一个清晰的业务目标联动对应指标的追踪框架就建立起来了,即使是不同策略作用下的各个目标都能在同一处进行跟踪和监控;而且不难发现,这里的子目标甚至可以由组织内不同的人员共同协作来完成设置;最终,在这个目标看板上就轻松得到初步结论:
“北极星指标”总销售量未达到预期,当前完成率不到 60%;
总交易量指标虽然达标,但另外两个指标客单价和活跃客户数均离目标有一定差距,尤其是活跃客户数,当前仅实现目标的不到 2/3。
有了之前统一口径的指标目录做保障,这里推导的结论就具备了在不同部门或不同角色人员间的说服力,能够更快速完成响应并调整商业策略。比如,下一阶段可以着重提高活跃客户数,并通过铺设更多针对目标人群行为特征的促销活动来实现,这样就自然地达成了指标驱动管理和业务目标。
如果想去完整匹配之前构建的“北极星指标”体系,我们可以继续在子目标的基础上设置下一级目标,这样的结构也为进一步的归因分析提供了明确的依据和方向。
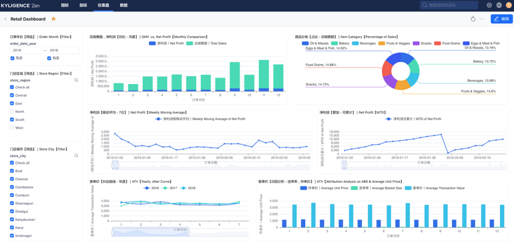
Kyligence Zen 也同时提供传统的仪表盘模式来进行更多维度与组合的数据分析,和刚才提到的目标管理一样,仪表盘同样基于统一管理的指标目录来完成设计。
这样我们就可以从更贴合业务思维的角度出发,直接从指标库中选择需要的指标:比如对于客单价可分析其关联指标连带率产生的影响;又比如对于活跃客户数可观察其关联指标复购率如何发挥作用;所有的这些指标口径一致,都可以按时间维度(如订单日期)、空间维度(如门店位置)和属性维度(如商品分类)进行组合分析,大家可以导入我们准备的零售行业指标模板并根据典型的零售场景来进一步探索。

零售仪表盘 - 交易表现视角

零售仪表盘 - 客户贡献视角
除了“北极星指标”体系建设这一场景外,当新零售企业希望在疫情新常态下更好地迎合消费需求及消费模式的变化,更明确地聚焦设定的业务目标,更清晰地在纵深上梳理清楚关联指标在实现目标上的依赖关系时,都不可避免地会遇到之前提到的问题:
指标无法与业务目标对齐;
指标口径不一致。
Kyligence Zen 通过核心的关键能力指标目录建立起统一口径的可信指标,不同部门和不同角色的人员可以在同一套指标目标里完成指标的设计,彼此之间的协作更聚焦在业务本身,而非将重复的精力耗费于口径认知的统一上。
此后,无论是目标管理还是仪表盘都可直接基于指标目录来打造,大幅度提升指标的复用,也以更体系化的方式助力敏捷协作的实现;同时,借助创新性的目标管理,企业可以直观地洞察业务目标和对应指标的联动,为状态跟踪、风险预警和决策调整提供最直接、可靠的依据。
指标是从数据快捷跨越到洞察的更优解,是在数据与决策间架起的高速通道。
Kyligence Zen 为指标可信和目标协同提供了平台和管理支撑,能有效助力领先企业构建统一指标体系,实现管理的可观测性,驱动管理和业务目标的实现;同时也为企业赋能自身更高效的运营和管理机制、创造更广阔的商业价值奠定了坚实基础。
欢迎大家点击「阅读原文」免费获取零售场景数据集及行业指标模版,快速体验 Kyligence Zen 。
注:文中数据集来自 Kaggle,作者是 Mohamed Harris,文章中使用的数据在原数据集的基础上做了部分列的调整。
推荐阅读

关于 Kyligence

上海跬智信息技术有限公司 (Kyligence) 由 Apache Kylin 创始团队于 2016 年创办,致力于打造下一代企业级智能多维数据库,为企业简化数据湖上的多维数据分析(OLAP)。通过 AI 增强的高性能分析引擎、统一 SQL 服务接口、业务语义层等功能,Kyligence 提供成本最优的多维数据分析能力,支撑企业商务智能(BI)分析、灵活查询和互联网级数据服务等多类应用场景,助力企业构建更可靠的指标体系,释放业务自助分析潜力。
Kyligence 已服务中国、美国、欧洲及亚太的多个银行、证券、保险、制造、零售等行业客户,包括建设银行、浦发银行、招商银行、平安银行、宁波银行、太平洋保险、中国银联、上汽、Costa、UBS、MetLife 等全球知名企业,并和微软、亚马逊、华为、Tableau 等技术领导者达成全球合作伙伴关系。目前公司已经在上海、北京、深圳、厦门、武汉及美国的硅谷、纽约、西雅图等开设分公司或办事机构。
点击「阅读原文」体验 Kyligence Zen







