版本信息
服务器版本:Kylin v10sp2
数据库版本:Mogdb 2.0.1
故障现象
早起,用户告知生产数据库CPU使用率过高,达到了95+。简单排查后,发现数据库主进程占用了75%的CPU消耗,开始进入处理流程。


故障处理流程
一般导致数据库占用CPU资源过高主要由SQL硬解析,并行,栓锁spin,执行计划改变等多个原因导致。碰到此类问题,首先应尽快理清数据库当前正在运行的事务,运行的SQL,确定问题发生时间,查看数据库日志,系统日志等明确故障成因。
1、查看数据库当前事务,及SQL
--查看数据库当前事务
select datname,usename,state,count(*)
from pg_stat_activity
group by datname,usename,state order by 5 desc;

--查看业务系统运行的SQL
select datname,usename,state,query,count(*)
from pg_stat_activity
where datname='xxxxx' and state='active'
group by datname,usename,state,query order by 5 desc;

可以发现生产业务正在长时间运行同一个SQL,从截图中发现这个SQL运行了140次,而且都处在active状态,继续查看SQL的开始执行时间
--查看pid和SQL,开始时间
select pid,lwtid,state,query_start from pg_stat_activity a,dbe_perf.thread_wait_status s where a.pid=s.tid
and a.datname='xxxxx' and a.state='active' and a.usename='xxxxx'
order by a.query_start;

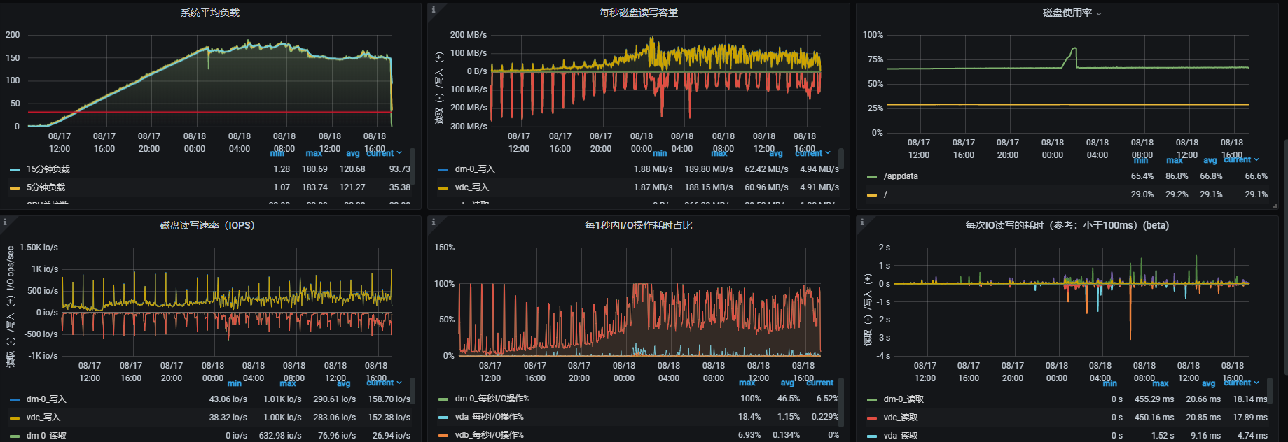
2、确定故障发生时间
使用Mogdb—export监控软件,确定故障发生时间,在17日10点发生,17日12点,服务器CPU峰值达到峰值(没有安装Mogdb-export的系统可以使用sar命令对系统日志进行小时粒度的性能分析,确定问题时间点)

3、输出故障SQL
由于在数据字典中,SQL显示不全,可以通过设置log_min_duration_statement参数将SQL存入数据库日志中
4、查看数据库日志
无报错,略
5、查看系统日志
无报错,略
故障分析
经过以上的诊断后,基本可以确定故障点就是这个SQL了,查看SQL的执行计划,发现存在性能瓶颈

同时通过SQL的运行时间发现一个规律,SQL每5min定时启动运行一次,而5min却不够SQL执行完,形成了瀑布效应,最终形成了性能雪崩,导致服务器CPU使用率达到了95%+。
故障处理
对运行SQL的140个会话,直接kill session,释放性能消耗(注意,如果开启了线程池,使用pg_terminate_backen(pid)函数将无法正常的释放事务,可以使用pg_terminate_session(pid,sessionid)替代)
--kill session
select pg_terminate_backend(pid)
from pg_stat_activity
where state = 'active' and datname='xxxxx' and usename='xxxxx';
故障总结
本次遇到的故障处理并不复杂,但是具有代表性,在发生故障时,首先需要确定问题点,在简单判断问题成因后,可以通过数据字典,日志,数据库相关组件一同确定问题。如本次案例中,类似的性能问题,除了上文中提到的,还可以通过查询判断栓锁,等待事件,WDR报告,stack工具等一起定位问题。
同时,清理相关的session也只是处理问题的开始,后续可能还会存在SQL调优的工作,所以尽量收集表结构,表的信息重现故障场景也是很重要的工作。本次案例中,用户直接将SQL发给研发厂商进行处理,不涉及后续SQL调优方面内容。




