爱可生 DBA 团队成员,擅长故障分析和性能优化,文章相关技术问题,欢迎大家一起讨论。
背景 诊断
内存使用分布监控
异常与正常实例内存使用对比
碎片率使用情况
Bigkeys 扫描分析
结论
背景
问题发生背景为某生产 Redis 集群(版本 Redis 5.0.10 ,架构为 30 片以上),该集群中某一个分片内存使用率异常高(内存占用达70%以上,其它片内存相对使用较低),我们模拟生产环境如下监控图所示:

诊断
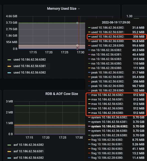
内存使用分布监控
查看内存使用分布发现,该异常分片实例内存 Redis 使用为356M左右,单个 redis 最大可用内存512M 其它正常分片 redis 内存使用为100M 以内

异常与正常实例内存使用对比
观测到异常实例的数据量(info keyspace)相对还少一点 但异常实例 数据对象占用内存为其它正常实例2倍
### 正常实例
redis-cli -p 6380 -h 10.186.62.28 info keyspace ##数据量
# Keyspace
db0:keys=637147,expires=0,avg_ttl=0
redis-cli -p 6380 -h 10.186.62.28 info memory |grep -w used_memory ##内存使用
used_memory:104917416
### 异常实例
redis-cli -p 6382 -h 10.186.62.5 info keyspace ##数据量
# Keyspace
db0:keys=191433,expires=0,avg_ttl=0
redis-cli -p 6382 -h 10.186.62.56 info memory |grep -w used_memory ## 内存使用
used_memory:373672656
碎片率使用情况
异常实例内存碎片正常,排除碎片过多情况
redis-cli -p 6382 -h 10.186.62.56 info memory |grep mem_fragmentation_ratio
mem_fragmentation_ratio:0.89 ## 碎片率小于1
Bigkeys 扫描分析
前面分析未果,尝试通过 bigkeys 分析扫描(为避免影响业务操作,建议业务低峰进行) 扫描结果如下(截取关键部分)
# redis-cli -p 6382 -h 10.186.62.56 --bigkeys
# Scanning the entire keyspace to find biggest keys as well as
# average sizes per key type. You can use -i 0.1 to sleep 0.1 sec
# per 100 SCAN commands (not usually needed).
[00.00%] Biggest string found so far '"key:{06S}:000061157249"' with 3 bytes
[00.03%] Biggest string found so far '"key3691"' with 4 bytes
[40.93%] Biggest string found so far '"bigkkkkk:0"' with 102400000 bytes
[51.33%] Biggest string found so far '"bigk:0"' with 204800000 bytes
-------- summary -------
Sampled 191433 keys in the keyspace!
Total key length in bytes is 4161149 (avg len 21.74)
Biggest string found '"bigk:0"' has 204800000 bytes
0 lists with 0 items (00.00% of keys, avg size 0.00)
0 hashs with 0 fields (00.00% of keys, avg size 0.00)
191433 strings with 307777256 bytes (100.00% of keys, avg size 1607.75)
0 streams with 0 entries (00.00% of keys, avg size 0.00)
0 sets with 0 members (00.00% of keys, avg size 0.00)
0 zsets with 0 members (00.00% of keys, avg size 0.00)
其中获悉结果如下
存在2个异常key
其他string key相对较小,平均占用10 字节以内,如 'key:xx' 等 注意,本文因为是自己模拟的测试环境相对简单,实质生产环境稍微复杂点,可能有不同类型的如 hash、set 类型的键,这些键通过 --bigkeys 分析工具后无法得到内存占用大小,而只能知道元素/成员个数,所以还需要通过其他命令获得内存占用大小:
对异常key进行内存分析,结果如下,2个异常key占用空间约 300M 左右,跟监控中内存异常占用高现象吻合
1. 如最大的 key为“bigk:0”,占用 200M 左右
2. 大键"bigkkkkk:0",占用 100M 左右
10.186.62.56:6382> memory usage bigkkkkk:0
(integer) 117440568
10.186.62.56:6382>
10.186.62.56:6382> memory usage bigk:0
(integer) 234881072
结论
通过上述分析流程,我们知道当发现 Redis Cluster 集群中内存分布不均时,分析 bigkeys 不失为一种快速有效的排查方法,但是需要注意在低峰期执行 redis-cli -p {port} -h {host} --bigkeys BTW,如果大家需要模拟 Redis 的大键、大量数据、或阻塞可以通过一些好用的 debug mem命令
# 制造 10 条以 renzy:id: 为前缀,大小为 1024 字节的 key
127.0.0.1:9999> debug populate 10 renzy:id: 1024
OK
127.0.0.1:9999> keys renzy:id*
1) "renzy:id::8"
2) "renzy:id::2"
3) "renzy:id::4"
·····
## 制造阻塞
127.0.0.1:9999> debug sleep 2 //阻塞 2 秒
OK
或
# redis-cli -p 9999 keys \* > /dev/null
//(如果数据量大的话直接 keys *即可)
相关推荐:
故障分析 | MongoDB 5.0 报错 Illegal instruction 解决
爱可生开源社区的 SQLE 是一款面向数据库使用者和管理者,支持多场景审核,支持标准化上线流程,原生支持 MySQL 审核且数据库类型可扩展的 SQL 审核工具。
| 类型 | 地址 |
|---|---|
| 版本库 | https://github.com/actiontech/sqle |
| 文档 | https://actiontech.github.io/sqle-docs-cn/ |
| 发布信息 | https://github.com/actiontech/sqle/releases |
| 数据审核插件开发文档 | https://actiontech.github.io/sqle-docs-cn/3.modules/3.7_auditplugin/auditplugin_development.html |
更多关于 SQLE 的信息和交流,请加入官方QQ交流群:637150065...

文章转载自爱可生开源社区,如果涉嫌侵权,请发送邮件至:contact@modb.pro进行举报,并提供相关证据,一经查实,墨天轮将立刻删除相关内容。




