引言:更加轻松地使用 EMQX
最新发布的大规模分布式物联网 MQTT 消息服务器 EMQX 5.0 在水平扩展性、消息传输稳定性、安全性等方面实现了突破性的提升,为用户物联网关键业务提供了保障。在此基础上,EMQX 5.0 提供了更多便利的功能和设计以帮助用户更加轻松地使用、管理、扩展 EMQX。
本文将从可操作性、可观测性、扩展性三个方面,与大家分享 EMQX 5.0 在运维监测、问题排查以及功能扩展中的功能优化,共同探索如何更快地利用这些优化搭建运维监控体系,为物联网业务带来更多助力。
简洁易读的 HOCON 格式配置文件
4.x 配置文件使用类似 properties 的键值格式,对类似数组的配置项缺乏表达能力,为了让配置项层级更加清晰,5.0 配置采用标准的 HOCON( Human-Optimized Config Object Notation )格式:
node {name = "emqx@127.0.0.1"cookie = "emqxsecretcookie"data_dir = "data"}listeners.ssl.default {bind = "0.0.0.0:8883"max_connections = 512000ssl_options {keyfile = "etc/certs/key.pem"certfile = "etc/certs/cert.pem"cacertfile = "etc/certs/cacert.pem"}}
另一方面,为灵活应对不同场景下用户对功能参数的要求,EMQX 提供了非常丰富的配置项,但大部分配置使用默认值即可。在 EMQX 4.x 中,单个配置文件包含了所有配置项以及每个配置项的注释,对于新手用户来说,快速找到并修改常用配置具有一定难度。
针对此问题,EMQX 5.0 精简了默认配置文件 emqx.conf
:只保留最常修改的配置,缩减配置文件在 100 行以内。如果用户需要修改其它的默认配置,可以参照 emqx-example.conf
文件,把对应的配置复制到 emqx.conf
中覆盖即可。
热配置更新
根据是否可在运行时修改,EMQX 5.0 的配置可以分成可热更新/不可热更新两种配置。比如 node {}
节点类相关的参数是 Erlang 虚拟机的启动参数,属于不可热更新配置修改后必须重启节点才生效。
可热更新配置都可以通过 HTTP API 修改成功后立即生效,同时保证集群间配置同步更新成功。基本流程如下:

通过 HTTP API 更新的配置会持久化到配置文件中,以确保 EMQX 重启后配置不丢失。比如在 Dashboard 访问控制 → 认证 页面创建 HTTP 认证器后,EMQX 会在 data/configs/cluster-override.conf
文件中持久化如下内容:
listeners {...tcp {my_listener {acceptors = 16bind = "0.0.0.0:1884"limiter {}max_connections = 102400proxy_protocol = falseproxy_protocol_timeout = "15s"tcp_options {active_n = 100buffer = "4KB"nodelay = falsereuseaddr = truesend_timeout = "15s"send_timeout_close = true}zone = "default"}}}
cluster-override.conf
会由 EMQX 内部机制保证集群内所有节点的一致性。
为了让 EMQX 内部可以更新本节点独立的配置,EMQX 还引入了 local-override.conf
。我们可以通过以下配置结构来理解其工作原理:
优先级从高到低,依次是 emqx.conf < ENV < cluster-override.conf < local-override.conf
,比如:当某个配置已经在 Dashboard 上被修改过(即写入了 cluster-override.conf
), 那么用户再次在 emqx.conf
手动更新它,则手动更新并不会生效。因为在 emqx.conf
中的修改值会被更高优先级的 cluster-override.conf
所覆盖。
上图为了说明原理,列出了配置存放的所有(4个)地方。由于 data 下的 xxx-override.conf
文件都是给 EMQX 自身做持久化的,原则上是禁止用户手动修改的。它们对用户应该是透明的。因此,对于用户而言,只有 ENV 和 emqx.conf
可手动更新,总结最佳实践为:
使用 rpm/deb 包安装的推荐修改
/etc/emqx/etc/emqx.conf
。使用容器安装的推荐使用 ENV 环境变量修改。
禁止手动修改
data/configs/
目录。通过 Dashboard 更新过的配置,再次修改
emqx.conf
会不生效。
*推荐使用 Dashboard 上修改配置,因为这样可以保证集群内的配置都是一致的。且无需重启节点。
可观测性
日志为系统排错、优化性能提供可靠信息来源。EMQX 在日志数据过载或日志写入过慢时,默认启动过载保护机制,最大限度保证正常业务不被日志影响。
EMQX 支持符合 RFC 5424 标准的日志分级机制,包括:debug < info < notice < warning < error < critical < alert < emergency
级别。默认的日志等级为 warning
。
进行问题排查时我们需要设置 debug
级别日志,结合上节给出的配置的修改方法,可以有以下 3 种修改日志等级的方法:
修改
emqx.conf
。log {file_handlers.default {level = warningfile = "log/emqx.log"}}修改 ENV 环境变量:
EMQX_LOG__FILE__HANDLERS__DEFAULT__LEVEL=debug
。在 Dashboard 上热更新配置:功能配置 日志 File Handler 日志级别 下拉列表中选择
debug
。
除了可以修改日志等级,我们还可以用相同的方法定制日志的其它功能,如:
日志文件路径。
日志轮换(rotation)功能。
日志的过载限流策略。
EMQX 5.0 引入了结构化日志记录,现在 EMQX 发出的大多数日志都有一个 msg
字段,该字段的文本是一个下划线分隔的单词,更加阅读友好,同时也有助于日志索引工具对日志进行索引。
下面是一条典型的日志:
2022-09-15T10:00:02.780474+08:00 [debug]authenticator: <<"password_based:built_in_database">>,msg: authenticator_result, clientid: mqttx_6c89e818,line: 674, mfa: emqx_authentication:authenticate_with_provider/2,peername: 127.0.0.1:49206, result: ignore, tag: AUTHN
该日志的含义如下:客户端 mqttx_6c89e818
登录认证时通过内置数据库的认证结果为 ignore
,导致认证失败。日志还包括了认证失败时执行的函数/代码行数。客户端 IP:Port
。
同时 EMQX 5.0 还支持 JSON 格式日志输出,相比于 4.x 的字符串(TEXT)日志,JSON 结构化格式拥有更丰富的上下文及元数据信息,既让人更容易理解,也更方便使用程序解析,可以轻松与各类日志收集和分析系统如 Elastic Stack(ELK/EFK)集成。
键值对方便提取特定的值、过滤和搜索整个数据集。如果增加新的键值对,解析日志程序也可以直接忽略那些它不关心的键,而不是无法解析。
通过开启 DEBUG
级别日志能够有效地排查各类问题,但这会引起大量日志落地进而影响 EMQX 整体性能,尤其是在有大量连接与消息收发的生产环境中,该手段几乎是不可实施的。
针对这种问题,EMQX 5.0 新增了在线 Trace 排错功能,允许用户指定客户端 ID、主题或 IP 实时过滤输出 DEBUG 级别日志。Trace 基于 Erlang 内置强大的 Logger Filter 功能,对整体的消息吞吐影响可以忽略不计:
EMQX 使用独立的 File Handlers 进程来持久化 Trace 的磁盘日志。
每个客户端连接会在 EMQX 内部生成一个独立进程来处理它的消息。
当收到客户端消息时,这个独立进程会根据定制的 Trace Filter 判断是否符合规则(比如:是否为指定的ClientID),如果不符合,则执行原来的传输逻辑。反之,则在本进程序列化消息为二进制数据,再异步发消息给 File Handler。
File Handlers 负责把二进制数持久化至 Trace 文件中。
在此机制下,所有的过滤动作都前置在对接客户端的独立进程,过滤掉了大部分不符合规则的日志,保证了 File Handler 不被大量消息累积,因此能够在生产环境中安全的使用。
Trace 几乎适用于所有疑难杂症,如消息或数据异常丢弃、客户端异常断线、订阅不生效等。针对特定时间段发生的异常,Trace 允许用户设置任务启动/停止时间进行自动化收集,极大的方便用户使用。
同时,Trace 与 Dashboard 深度适配,用户可以在 Dashboard 中 问题分析 → 日志追踪 管理集群中的 Trace 任务,并实时查看每个节点上收集到的日志内容。Trace 极大改善用户自行排查、诊断客户端异常行为时的体验。
日志和追踪只能反映 EMQX 运行过程中是否有异常,为了更方便监控运行时压力指标,EMQX 提供了丰富的度量指标以及指标监控集成,方便用户以及运维人员进行业务的监控和预警。
在 EMQX 5.0 版本中,用户可以通过 Dashboard 查看客户端实时连接情况以及消息流入流出速度,通过节点拓扑一目了然洞察集群中所有节点状态。Dashboard 上还提供多个纬度至多 7 天的历史指标并通过在线图表展示,用户可以直观的监控业务增长趋势,避免错过任何业务波动。
同时 EMQX 支持用户将指标集成至自己熟悉的监控与告警技术栈,通过配置文件或 Dashboard 上轻点鼠标即可在集成 Prometheus、Datadog 等系统。

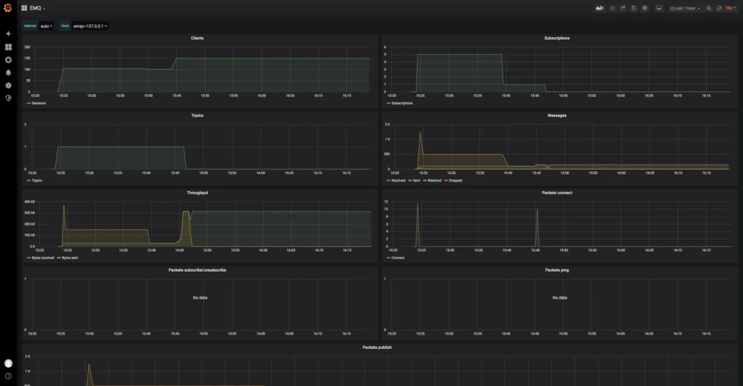
EMQX 提供了 Grafana 的 Dashboard 的模板文件。这些模板包含了所有 EMQX 监控数据的展示。用户可直接导入到 Grafana 中,即可展示 EMQX 的运行状态。
模板文件位于:https://github.com/emqx/emqx-prometheus/tree/master/grafana_template

正常情况下 EMQX 内部消息传输耗时都很低(毫秒级以下),大部分时间消耗都集中在网络传输上,针对客户端偶尔出现订阅 QoS1/QoS2
时延高。EMQX 提供慢订阅统计功能,方便追踪 QoS 1 和 QoS 2 消息到达 EMQX 后,完成消息传输全流程的时间消耗,然后根据配置中的选项,计算消息的传输时延,之后按照时延高低对订阅者、主题进行统计排名。

EMQX 消息流程示意图
消息完全传输的定义:
QoS 1 EMQX 收到客户端的
PUBACK
包。QoS 2 EMQX 收到客户端的
PUBCOMP
包。
影响慢订阅的因素
发布者到 EMQX 网络较慢(暂不能探测,功能规划中)。
Hooks 执行慢,如 ACL 检查、ExHook、规则引擎等阻塞消息发布流程。
队列中消息堆积太多(PUBLISH 与 SUBSCRIBE 共用同一连接,大量 PUBLISH 消息处理不及时/堆积也可能导致 SUBSCRIBE 变慢)导致发出时间超时过慢。
订阅者接收速度过慢。
消息时效性是物联网业务重要保障,大量慢订阅的出现可能是某个功能出现问题的前兆。
启用慢订阅后可以及时发现生产环境中消息堵塞等异常情况,提高用户对此类情况的感知能力,方便用户及时调整相关服务。

EMQX 支持统计指定主题(无通配符)下的消息收发数量、速率等指标。

以上图为例,从监控指标中可以看到消息流出速率远小于消息流入速率。多次重置指标还是同样的结果,可以推测出订阅端消费能力不足。
Dashboard 告警
EMQX 对于操作系统(OS) 和 Erlang 虚拟机(VM)的基本状态及资源状态内置了监控告警。EMQX 允许用户对告警功能进行一定程度的调整以适应实际需要,目前开放了以下配置项:
sysmon {os {## CPU 占用率的检查间隔cpu_check_interval = 60s## CPU 占用率高水位,即 CPU 占用率达到多少时激活告警cpu_high_watermark = "80%"## CPU 占用率低水位,即 CPU 占用率降低到多少时取消告警cpu_low_watermark = "60%"## 内存占用率的检查间隔mem_check_interval = 60s## 系统内存占用率高水位,即申请的总内存占比达到多少时激活告警sysmem_high_watermark = "70%"## 进程内存占用率高水位,即单个进程申请的内存占比达到多少时激活告警procmem_high_watermark = "5%"}vm {## 进程数量的检查间隔process_check_interval = 30s## 进程占用率高水位,即创建的进程数量与最大数量限制的占比达到多少时激活告警process_high_watermark = "80%"## 进程占用率低水位,即创建的进程数量与最大数量限制的占比降低到多少时取消告警process_low_watermark = "60%"## 启用慢垃圾回收监控long_gc = disabled## 慢调度监控long_schedule = 240ms## 大 heap 分配监控large_heap = 32MB## 启用分布式端口过忙监控busy_dist_port = true## 启用端口过忙监控busy_port = true}}
可以 Dashboard 上查看到当前/历史告警:

EMQX 计划在未来版本中提供告警集成 Webhook 功能,允许用户将告警事件发送到对应的告警/通知服务,如 Slack、钉钉等,用户亦可在 Web 服务中扩展实现短信或邮件告警。
扩展性
EMQX 提供了插件扩展机制,4.x 版本中用户使用插件时需要将插件与 EMQX 源码一同编译以解决插件与EMQX 的代码依赖问题,一定程度上限制了插件的分发与使用。
EMQX 5.0 经过改进,允许通过插件包的的形式编译、分发、安装插件,当用户需要扩展功能时,可以下载独立的插件安装包,在 Web 界面完成上传即可进行安装,整个过程甚至不需要重启 EMQX 集群。
同时,一个规范的插件将会随身附带使用说明、插件主页地址等信息,普通用户可以依照说明快速将插件用起来,也为插件开发者提供了与用户沟通的渠道。
EMQX 5.0 插件模板可见:https://github.com/emqx/emqx-plugin-template
ExHook(多语言扩展钩子)基于 gRPC 框架, 允许用户使用其他编程语言(如 Python、Java、Node.js 等)直接向 EMQX 系统挂载钩子,以接收并处理 EMQX 系统的钩子事件,达到扩展和定制 EMQX 的目的。

ExHook 基于 gPRC 通信,理论上支持任意语言平台和微服务,通过 ExHook 可以实现客户端认证、权限检查、数据存储与改写消息流程等业务的集成。
在 EMQX 5.0 中我们允许创建多个 ExHook 实例,并为每个实例提供了详细的使用情况统计信息:

同时还可以查看每个 Exhook 实例注册的钩子以及钩子参数,能够更好地感知 Exhook 扩展负载情况。
EMQX 5.0 Exhooks 接口参数及数据结构详情请参考:https://github.com/emqx/emqx/blob/master/apps/emqx_exhook/priv/protos/exhook.proto
结语
作为自发布以来最重要的里程碑版本之一,EMQX 5.0 为用户带来了足以保障各类数据需求的高性能,以及从实际应用出发、可快速上手的各类实用功能。如前文提到,可操作性与可观测性的提升将使 EMQX 集群的运维工作变得更加轻松与高效,扩展性的增强则为用户定制更加符合自身需求的 EMQX 提供了便利。






