背景和思路
某公司随着业务扩张和信息化发展迅速,目前共有服务器 3000+台,存储容量 50PB+, 依据未来规划各个机房中心需同步规划、同步扩容、同步运行,由集团IT云管理平台统一管理,将提供包括 X86 物理机、虚拟机、分布式块 存储、分布式文件存储、FC/IP SAN 存储、备份系统以及网络设备、安全设备、负载均衡设备等基础资源。届时庞大的基础设施资源的性能监控、资源管理是信息中心重点工作之一。
当前整个IT系统资源池的设备分布在2个物理数据中心、4个虚拟化集群、3000+多台操作系统、500+数据库/中间件,如何监控众多的物理设备、虚拟设备、数据库、中间件成为维护人员繁重而困难的工作,同时资源的有效管理和利用也是每天需要挑战的工作,针对虚拟化集群如何提供一个统一的监控方法和统一可视化展示资源、性能的数据成为急需解决的问题。
智能化统一监控展示方案,能够自动的对资源进行持续的监控,实时获取资源的资源配置及性能数据,通过预警阀值的配置进行自动告警推送;同时通过大屏的方式对资源数据和性能数据进行直观的可视化展示,有效的提高监控工作的效率,同时实时、全景的展示给资源管理提供有力决策保障 。
实施方案
2.2 功能实现过程
1)开发部署监控代理工具
通过监控代理工具去发现及监控资源池资源信息:
上传“环境初始化脚本/deploy”这个目录和目录中所有文件;
安装执行脚本所需的依赖包,命令行运行:yum -y install dos2unix gcc-c++ zlib zlib-devel openssl-devel;
执行“环境初始化脚本/deploy/deploy.sh”,如脚本执行过程有提示缺依赖,直接通过yum安装缺失的依赖包。

2)配置自动同步资源数据到监控系统




3)实时采集性能数据


4)自定义大屏展示图表

5)配置大屏数据来源
数据源列表:
API,支持括GET请求和POST请求; ES,支持ES6.x版本; 数据库,支持mysql/oracle/sqlserver/db2/postgressql; 文件,支持csv/excel; 静态数据,支持txt/json。


6)资源数据可视化展示
运维资源分配汇总统计 说明:统计各种运维资源的数量及占比情况;
虚拟化中心资源占比统计 说明:统计数据中心平台资源层各种应用/数据库资源的占比情况;
IT资产详情一览 说明:统计数据中心IT资产的设备数量及使用情况;
物理机分配情况 说明:按业务系统维度统计各业务系统资源的占比情况;
按主机维度统计各种应用/数据库资源的占比情况;
业务系统主机资源汇总TOP10 说明:排序统计各业务系统的主机数量,并展示top10;
主机资源使用率TOP10 说明:统计各主机的资源使用情况,并展示top10;
业务系统资源统计TOP10 说明:统计各业务系统中间件和数据库的数量,并展示top10;
剩余资源可创建虚机数 说明:统计虚拟化集群的CPU\内存\存储资源剩余情况,以及剩余资源还可能创建的虚机数量;
设备品牌分布统计 说明:按品牌维度统计设备的占比。

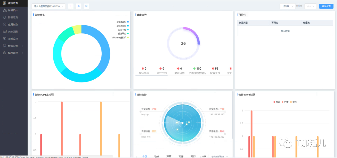
7)性能数据可视化展示
系统主机资源占比TOP5
说明:按业务系统维度统计各业务系统主机资源占比情况; 系统告警分布TOP10
说明:按业务系统维度统计各业务系统的告警数量; 系统平均响应时间趋势
说明:以时间趋势展示所有业务系统的平均响应时间; 拨测实时图
说明:动态显示数据中心的网络延时情况,并以红/黄/绿三色动态显示; 系统总可用率
说明:以5分钟作为一个周期,统计前一周期内各业务系统的可用率,以及所有业务系统的平均可用率; 系统健康度
说明:统计各业务系统的系统健康度,以及所有业务系统的平均健康度; 系统平均响应时间
说明:统计业务系统的平均响应时间,以及所有业务系统的平均响应时间; 当前用户体验度
说明:统计业务系统的用户体验度,以及所有业务系统的用户体验度; 系统近一月健康度趋势
说明:以时间趋势展示所有业务系统近一个月的健康度情况; 系统近一月负载趋势
说明:以时间趋势展示系统所有主机近一个月的负载情况;
系统近一月告警趋势 说明:以时间趋势展示系统所有告警的情况。

实施技术点
3.1 无agent采集
3.2 自动发现资源
3.3 实时性、灵活性更强
3.4 结果更加直观
通过大屏的方式展示数据中心全景的资源使用状态及性能状态,帮助客户在更短的时间内掌握信息中心的资源信息,提供快速的决策能力。
应用情况

本文作者:刘 东(上海新炬王翦团队)
本文来源:“IT那活儿”公众号





