❝张坚,科大讯飞开发工程师,云原生爱好者。
本篇文章我们基于 Prometheus 和 Grafana 实现微服务应用监控。

❝KubeSphere 平台本身提供了监控功能,包括节点状态、集群资源使用率、Etcd、API Server 等监控,不过缺少了应用级别的监控。
引入依赖包
在应用中引入监控所需要的 jar 包,包含 Prometheus 和 Actuator
<dependency>
<groupId>org.springframework.boot</groupId>
<artifactId>spring-boot-starter-actuator</artifactId>
</dependency>
<dependency>
<groupId>io.micrometer</groupId>
<artifactId>micrometer-registry-prometheus</artifactId>
</dependency>
引入这 2 个包以后就通过 Prometheus 抓取到应用的监控信息。
修改应用配置,暴露监控端口
management:
endpoints:
web:
exposure:
include: "*"
base-path: /
metrics:
tags:
application: ${spring.application.name}
management.server.port:启用独立的端口来提供监控,未配置的情况下共用应用端口; management.metrics.tags.xxx:在统计信息中添加自定义的标签; management.endpoints.web.exposure.include:用于包含我们要公开的端点列表 , 我们这里设置为* 代表所有。 management.endpoints.web.base-path:用于设置 Promethues 的监控路径,默认是通过 /actuator/prometheus
访问,这样配置以后只需要通过/prometheus
访问
配置完成后重启服务,通过浏览器访问 localhost:8080/prometheus
即可抓取到 Prometheus 的监控数据,效果如下:

修改 Service 配置
kind: Service
apiVersion: v1
metadata:
name: spring-cloud-provider-service
namespace: cloud-demo
labels:
app: spring-cloud-provider-service
micrometer-prometheus-discovery: 'true'
spec:
ports:
- name: metrics
protocol: TCP
port: 8080
targetPort: 8080
selector:
app: spring-cloud-provider
修改后端服务端的 Service
添加了 micrometer-prometheus-discovery: 'true'
这个标签,方便后面 ServiceMonitor 自动抓取修改 Service 端口映射的名称未 metrics
创建 ServiceMonitor
安装 KubeSphere 平台时已经安装好了 promethus-operator, ServiceMonitor 是 prometheus-operator 后创建的一种自定义资源,Prometheus 可以通过 ServiceMonitor 自动识别带有某些 label 的 service ,并从这些 Service 获取数据。
现在需要让 Promethus 可以抓取到我们暴露的应用监控,所以需要创建一个如下的 ServiceMonitor。
apiVersion: monitoring.coreos.com/v1
kind: ServiceMonitor
metadata:
name: micrometer-demo
namespace: cloud-demo
spec:
endpoints:
- interval: 30s
path: /prometheus
port: metrics
namespaceSelector:
matchNames:
- cloud-demo
# any: true
selector:
matchLabels:
micrometer-prometheus-discovery: 'true'
这段 YAML 文件的意思是抓取 namespace 为 cloud-demo,并设置了 micrometer-prometheus-discovery: 'true'
的 labels 的所有 Service,抓取的端口为 metrics
,抓取路径为 /prometheus
。
详细说明一下各字段的意义:
metadata
下的name
和namespace
将指定 Service Monitor 所需的一些关键元信息。spec
的endpoints
为服务端点,代表 Prometheus 所需的采集 Metrics 的地址。endpoints
为一个数组,同时可以创建多个endpoints
。每个endpoints
包含三个字段,每个字段的含义如下:interval
:指定 Prometheus 对当前endpoints
采集的周期。单位为秒,在本次示例中设定为30s
。path
:指定 Prometheus 的采集路径。设置为/prometheus
,这个跟应用中暴露的监听端口保持一致。port
:指定采集数据需要通过的端口,设置为/metrics
设置的端口为 步骤三 创建 Service 时端口所设置的name
。spec
的namespaceSelector
为需要发现的 Service 的范围。namespaceSelector
包含两个互斥字段,字段的含义如下:namespaceSelector:
matchNames:
- default
- cloud-demoany
:有且仅有一个值true
,当该字段被设置时,将监听所有符合 Selector 过滤条件的 Service 的变动。matchNames
:数组值,指定需要监听的namespace
的范围。例如,只想监听default
和cloud-demo
两个命名空间中的 Service,那么matchNames
设置如下:spec
的selector
用于选择 Service。在本次示例所使用的 Service 有micrometer-prometheus-discovery: 'true'
Label,所以selector
设置如下:selector:
matchLabels:
micrometer-prometheus-discovery: 'true'
可以通过 kubectl apply -f micrometer-demo.yml
将其部署到集群中。
执行成功后可以在集群的 CRD 下面搜索 ServiceMonitor 并打开可以找到我们部署的 ServiceMonitor 配置。如图所示:

创建自定义监控
访问集群-> 监控告警-> 自定义监控进入,如图所示:

我们点击创建可以看到 KubeSphere 已经集成了部分监控面板,这里我们选择 Grafana。

在下一步后系统会让我们上传 JSON 模版,我们可以通过 Grafana 官网[1]下载一些通用的模版配置,这里我们使用的是 [Spring Boot 2.1 Statistics](Spring Boot 2.1 Statistics | Grafana Labs[2])。在右侧可以下载 JSON 文件。
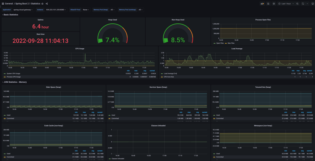
导入 JSON 后我们就可以看到相关监控指标了。

使用这种方式有个最大问题就是多个应用无法切换,像我们之前部署了 3 个应用在一张图中显示就很乱,所以需要通过外部 Grafana 展示监控数据。
使用外部 Grafana 集成
为了方便,我们直接使用 KubeSphere 提供的应用商店功能安装外部 Grafana。
添加应用仓库
进入企业空间 -> 应用管理 -> 应用仓库,点击添加,加入 bitnami 应用仓库。

安装 Grafana
我们依次打开企业空间-项目-点击要安装到的具体项目-点击应用-点击右侧的创建按钮;
弹出对话框中点击从应用模版,从应用仓库列表中选择我们刚刚添加的 bitnami 的仓库,搜索 Grafana 点击后安装即可。


安装完成后我们在服务里给 grafana 的服务开启 NodePort 外部访问,比如我这里的的访问地址为:http://172.30.10.73:28328/
设置 Grafana 数据源
我们使用管理员账号 admin 登录进 Grafana,默认密码可以在项目的保密字典中的
cloud-grafana-admin
中找到;登录后我们点击左侧的小齿轮-datasource 在打开页面中选择 Add data source 然后选择 Prometheus 在 URL 中填入我们上面说到的 Prometheus 的 URL 地址。如图所示:

Prometheus 可以通过如下方式找到
kubectl get svc -n kubesphere-monitoring-system
填写后拖到最下面,点击 save&test。
导入 Dashbord
我们点击页面左侧➕-import; 输入我们从 grafana 官网[3] 获得的对应的模版的 id 点击 load(我这里使用的是 Spring Boot 2.1 Statistics | Grafana Labs[4]); 在下一步中选择 Prometheus 为我们配置的数据源 点击 import 即可。

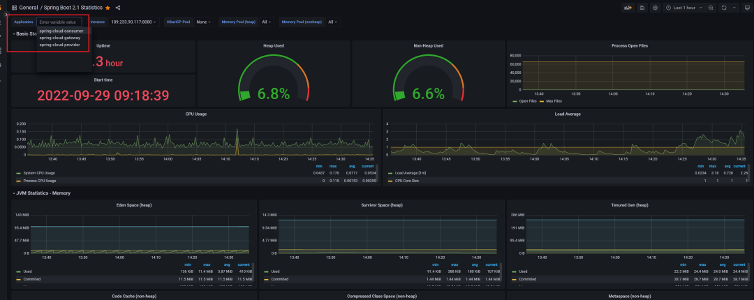
之后我们就可以看到配置的应用监控了。


多个应用之间可以通过左上角进行切换,符合预期。
附录
grafana 官网[5] ServiceMonitor[6]
引用链接
Grafana 官网: https://grafana.com/grafana/dashboards
[2]Spring Boot 2.1 Statistics: https://grafana.com/grafana/dashboards/10280-microservices-spring-boot-2-1/
[3]grafana 官网: https://grafana.com/grafana/dashboards
[4]Spring Boot 2.1 Statistics | Grafana Labs: https://grafana.com/grafana/dashboards/10280-microservices-spring-boot-2-1/
[5]grafana 官网: https://grafana.com/grafana/dashboards
[6]
ServiceMonitor: https://prometheus-operator.dev/docs/operator/design/#servicemonitor
2022-10-12
2022-10-11
2022-09-23
KubeSphere (https://kubesphere.io)是在 Kubernetes 之上构建的开源容器平台,提供全栈的 IT 自动化运维的能力,简化企业的 DevOps 工作流。
KubeSphere 已被 Aqara 智能家居、爱立信、本来生活、东软、华云、新浪、三一重工、华夏银行、四川航空、国药集团、微众银行、杭州数跑科技、紫金保险、去哪儿网、中通、中国人民银行、中国银行、中国人保寿险、中国太平保险、中国移动、中国联通、中国电信、天翼云、中移金科、Radore、ZaloPay 等海内外数万家企业采用。KubeSphere 提供了开发者友好的向导式操作界面和丰富的企业级功能,包括 Kubernetes 多云与多集群管理、DevOps (CI/CD)、应用生命周期管理、边缘计算、微服务治理 (Service Mesh)、多租户管理、可观测性、存储与网络管理、GPU support 等功能,帮助企业快速构建一个强大和功能丰富的容器云平台。





