
这次的发布又回归了两周一次,版本号从 1.8.0 升级到了 1.9.0,MINOR 版本号的升级也意味着我们对 Bytebase 自己的 Schema 又进行了演进,结合总共 205 次代码提交,让我们看看这次又给大家带来了哪些新的功能 👇

Bytebase Terraform Provider
GitHub 刚发布的开源报告提到,HCL(HashiCorp configuration language)是 GitHub 上增长最快的语言,HCL 对应的就是 Terraform 的流行度。无论是公有云大厂,还是 SaaS 新贵们,为自己的服务开发 Terraform Provider 已经成了一个标配。Bytebase 作为管理 Infra 的工具集之一,也自然接到了来自用户希望使用 Terraform 管理 Bytebase 资源的需求。这一版我们带来了 Bytebase Terraform Provider 第一个预览版,可以先管理 Bytebase 里 Environment, Database Instance 的基础信息。Terraform 和 Bytebase 是天生一对,通过 Terraform 把环境,数据库创建出来,然后把信息传到 Bytebase 的 Terraform Provider,几个 HCL 文件就完成了整套数据库开发环境的自动搭建。https://registry.terraform.io/providers/bytebase/bytebase/latest/docs等我们打磨几个迭代,到时做一个杀手级的解决方案再给大家看看。继前段时间引入 MySQL 库表同步后,这次给大家带来了 PostgreSQL 的库表同步。MySQL 的库表同步基于的是 TiDB 的 Parser,而 PostgreSQL 因为没有现成特别好的 Parser,所以我们就自己手搓了一个。
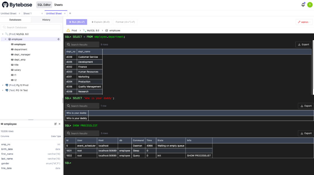
我们自信 Bytebase 针对 PostgreSQL 的库表同步方案是能做到业界最棒的,因为我们手上有市面最好,而且还在持续改进中的 PG Parser。一个好 Parser 能干的事情还有很多。前期辛苦地投入了核心研发,现在才能优雅地实现产品功能。之前 Bytebase 主要围绕的是数据库的变更安全。而数据库安全里的另外一块焦点则是数据安全。这次的版本也迈出了我们在数据安全领域的第一小步,可以给数据库字段进行打标脱敏。单从功能点上,没什么太值得说的,毕竟不少友商也有。但不一样的是,Bytebase 现在做到这步,是因为我们刚把前面的体系铺垫好。接下来 Bytebase 会围绕数据安全这个命题,推出一系列的功能,把之前只有在 Oracle, SQL Server 平台上有的能力,都带到 MySQL, PostgreSQL 这些开源数据库中来。而且我们能够做到更易用,让开发者满意,让 DBA 满意,让安全团队满意,最终还能让四大审计师满意。审计师来到一家公司进行 IT 数据审计,看到对方在使用 Bytebase 管理数据库时,就会一阵窃喜,因为 ta 知道今天不用加班了。压轴的是完全换脸的 SQL Editor Admin 模式。上次发版推出了 Admin 模式,让 DBA 可以在这个模式下执行管理命令。而经历了两周的迭代,我们把 Admin 模式进行了升级,从界面到交互都改成了更像命令行的形式。一图胜千言,我赌 10 点芝麻信用,今天介绍的这 4 个功能里,DBA 们最喜欢的一定是这个了。这次的更新就到此为止了,已经到了一年的最后一个月份,数数还剩下两次发布。这一年除了上次的团建,始终保持了稳定的两周交付节奏,剩下的两次发布自然也会按时交付(正好下次又轮到我当发布负责人了)。回看年初给 Bytebase 定下的产品计划,基本还是走在预定的主线上。交付上肯定有遗憾的地方,但也有不少来自团队和用户带来的惊喜。一年多前,当我完成 Bytebase 的核心建模时,内心还有点惶恐,不知道这套模型是否可以经历住时间的考验。而经过了这一年产品迭代和用户场景的洗礼,这套核心模型依然保持了稳定。在这套稳定的内核之上,Bytebase 得以一步步拓宽自己的边界,从 MySQL 到 PostgreSQL,从 GitLab 到 GitHub,从数据变更再到数据安全。而到了明年,我们还会推出云版本,真正回归我们团队做云服务的老本行。Stay young, be simple, sometimes naive.


