本系列 Elastic Stack 实战教程总共涵盖 5 个实验,目的是帮助初学者快速掌握 Elastic Stack 的基本技能。
云起实验室在线体验地址:https://developer.aliyun.com/adc/scenarioSeries/24e7a7a4d56741d0bdcb3ee73c9c22f1
实验 1:Elastic Stack 8 快速上手 实验 2:ILM 索引生命周期管理 实验 3:快照备份与恢复 实验 4:使用 Fleet 管理 Elastic Agent 监控应用 实验 5:Elasticsearch Java API Client 开发

Elastic 从 7.13 版本开始,引入 Fleet。Fleet 是 Elastic Stack 的一个组件,用于集中管理 Elastic Agent。在此之前,我们通常采用 Beats 来对应用程序进行监控。
Beats 是向 Elasticsearch 发送数据的轻量级数据传送器,Elastic 针对日志,指标,运行状态,网络流量等场景提供了不同类型的 Beats,例如 Filebeat,MetricBeat,HeartBeat,PacketBeat 等等。
Elastic Agent 是一个集成所有 Beats 功能的统一代理,通过 gRPC 管理及调用各种 Beats,你不再需要为了部署各种 Beats 而感到头疼,并且 Elastic Agent 可以通过 Fleet 程序来集中管理。
Fleet 由两部分组成:
Fleet UI 是一个带有可视化界面的 Kibana 应用程序,用户可以在界面配置和管理 Elastic Agent 的策略,并且在 Fleet 页面上查看所有 Elastic Agent 的状态。

Fleet Server 负责集中管理 Elastic Agent 的策略和生命周期,它提供了用于更新 Elastic Agent 的控制平面,并指示 Elastic Agent 执行一些操作,例如更新监控策略,跨主机运行 Osquery 或在网络层隔离主机以遏制安全威胁。Fleet Server 也是一个特殊的 Elastic Agent。
我们可以创建 Agent Policy 并关联多个主机,来统一管理这些主机的策略,并在 Agent Policy 中添加各种 Integration 来集成各种功能,例如日志收集,指标监控等等。

1 部署 Elasticsearch
在本实验中,我们准备将 Fleet Server 和 Elasticsearch 以及 Kibana 安装在同一个主机上,然后在另一台主机上安装 Elastic Agent 监控应用服务。
出于安全原因,Elasticsearch 默认不允许使用 root 用户启动。执行以下命令,创建 elastic 用户,设置密码为 elastic123 ,并切换到该用户。
useradd -s /bin/bash -m elastic
echo "elastic:elastic123" | chpasswd
su - elastic
下载和解压 Elasticsearch 安装文件。
wget https://artifacts.elastic.co/downloads/elasticsearch/elasticsearch-8.3.3-linux-x86_64.tar.gz
wget https://artifacts.elastic.co/downloads/elasticsearch/elasticsearch-8.3.3-linux-x86_64.tar.gz.sha512
shasum -a 512 -c elasticsearch-8.3.3-linux-x86_64.tar.gz.sha512
tar -xzf elasticsearch-8.3.3-linux-x86_64.tar.gz
cd elasticsearch-8.3.3/
修改 config/elasticsearch.yml 配置文件,添加以下内容,启用内置 API 密钥服务。
xpack.security.authc.api_key.enabled: true
执行如下命令,启动 Elasticsearch。
./bin/elasticsearch
启动成功后,会输出以下内容,保存好以下两个内容:
elastic 用户密码。 Kibana 注册 token。

2 部署 Kibana
打开一个新的终端, 切换到 elastic 用户。
su - elastic
执行如下命令,下载和解压 Kibana 安装文件。
curl -O https://artifacts.elastic.co/downloads/kibana/kibana-8.3.3-linux-x86_64.tar.gz
curl https://artifacts.elastic.co/downloads/kibana/kibana-8.3.3-linux-x86_64.tar.gz.sha512 | shasum -a 512 -c -
tar -xzf kibana-8.3.3-linux-x86_64.tar.gz
cd kibana-8.3.3/
执行以下命令,生成 saved objects encryption key。
bin/kibana-encryption-keys generate

编辑 config/kibana.yml 配置文件,修改以下内容,允许 Kibana 服务监听本机所有 IP 地址。同时将生成 xpack.encryptedSavedObjects.encryptionKey
的添加到文件中。
server.host: "0.0.0.0"
xpack.encryptedSavedObjects.encryptionKey: c0ebc52748dd217a30af01f05d097e3f # 上面生成的结果
执行如下命令,启动 Kibana。
./bin/kibana
启动成功后,会输出以下内容。

浏览器输入 http://<ESC 公网 IP>:5601/?code=978607
访问 Kibana 界面,注意本场景中提供了两台 ECS 实例,请填写正确的 ECS 公网 IP 地址。code=978607 修改为上面终端输出的内容。在 Enrollment token 输入框中填入第 1 小节启动 Elasticsearch 后输出的 Kibana 注册 token,然后点击 Configure Elastic。

接着 Kibana 会自动完成注册设置。

Kibana 注册成功后会出现登录界面,输入 elastic 用户名密码登录 Elasticsearch。

3 部署 Fleet
点击 Management -> Fleet -> Settings -> Fleet server hosts -> Edit hosts 添加 Fleet Server 信息。https://10.20.61.185:8220 是你准备安装 Fleet Server 的服务器地址,请根据实际情况进行修改,可以在云产品资源信息中查看 ECS 的 IP 地址(使用私有地址),Fleet Server 默认启动的端口号是 8220。

然后点击左上角的 Agents 标签。为了方便实验,选择 Quick Start 模式。点击 Generate Fleet Server Policy 让 Fleet 为我们自动生成 Fleet Server 策略和注册令牌。

在本实验中,我们将 Fleet Server 和 Elasticsearch 以及 Kibana 安装在同一个主机上,在生产环境中建议将 Fleet Server 安装在单独的主机上。复制以下命令,打开一个新的终端并执行命令。

当提示是否安装时,输入 y 确认。当出现以下内容时,表示 Fleet Server 已经安装成功。

可以使用 elastic-agent status
命令查看各个组件的运行状态。

此时重新回到 Kibana 界面可以看到 Fleet Server 已经成功连接。

4 创建 Agent Policy
点击 Management -> Fleet -> Agents policies -> Create agent policy 创建一条策略用于关联 Elastic Agent 。
输入策略名 My Agent Policy,点击 Create agent policy。

创建好的策略如下所示。

5 部署 Elastic Agent
在 Kibana 界面点击 Management -> Fleet -> Agents -> Add agent 添加 Elastic Agent。

Elastic Agent 选择关联第 4 小节中创建的 agent policy,选择在 Fleet 中注册 Elastic Agent 实现集中管理 Elastic Agent 的效果,可以帮助我们自动更新配置到 Elastic Agent 上。

然后我们在另一个主机上安装 Elastic Agent,打开一个新的终端,执行 ssh root@<ESC 公网 IP>
命令登录到第二台 ECS 上。
复制 Elastic Agent 的安装命令到新的主机上执行,由于 Fleet Server 用于 TLS 加密的自签名的证书,因此最后一条命令做了一点修改,在末尾添加了 --insecure
参数,表示允许连接到不受信任的服务器。
curl -L -O https://artifacts.elastic.co/downloads/beats/elastic-agent/elastic-agent-8.3.3-linux-x86_64.tar.gz
tar xzvf elastic-agent-8.3.3-linux-x86_64.tar.gz
cd elastic-agent-8.3.3-linux-x86_64
sudo ./elastic-agent install --url=https://10.20.61.185:8220 --enrollment-token=cGRPNmdJSUJaWFgwY01acW5rYkk6cEF4djYxbjFSM0NNOHl6czg2bS1tUQ== --insecure
当提示是否安装时,输入 y 确认。当出现以下内容时,表示 Elastic Agent 已经安装成功。

可以使用 elastic-agent status
命令查看各个组件的运行状态。

此时重新回到 Kibana 界面可以看到 Elastic Agent 已经成功连接。


6 指标监控
指标监控可以帮助我们监测 CPU,内存,磁盘,网络,进程等资源的使用情况,在第 4 小节创建 agent policy 时会自动创建一个System Integrations 用于监控系统指标,Syslog,用户,SSH 登录等信息。
点击 Analytics -> Dashboard 界面,搜索 metric 可以看到 Fleet 为我们自动创建的一些内置的指标监控面板。

点击 [Metrics System] Host overview 面板,可以查看主机相关的指标监控信息。


点击 [Elastic Agent] Agent metrics 面板可以看到 Elastic Agent 相关的指标监控信息。

7 HTTP, TCP, ICMP 监控
Fleet 提供了以下几种轻量级检查来监控网络端点的状态:
1.HTTP:向服务发送 HTTP 请求,可以根据 HTTP 响应码和响应体来判断服务是否运行正常。 2.TCP:确保服务的端口正在监听。 3.ICMP:通过 ICMP 请求来检测主机的网络可达性。
接下来先创建一个 HTTP 监控,点击 Management -> Fleet -> Agent policies -> My Agent Policy -> Add integration,添加监控策略。

在搜索栏中,输入 Elastic Synthetics,点击 Elastic Synthetics。

点击 Add Elastic Synthetics。

Integration name 输入 http-1
。Monitor Type 选择 HTTP
。URL 设置 http://localhost:8080
,后续我们会在该端口启动一个 Web 服务。Frequency 检测频率设置为 5s。

Timeout in seconds 检测失败的超时时间设置为 3s。 Agent policy 关联 My Agent Policy
。点击 Save and continue 保存配置。

然后我们创建一个 TCP 监控。
Integration name 输入 tcp-1
。Monitor Type 选择 TCP
。Host:Port:设置 localhost:8090
,后续我们会在该端口启动一个 Web 服务。Frequency 检测频率设置为 5s。

Timeout in seconds 检测失败的超时时间设置为 3s。 Agent policy 关联 My Agent Policy
。点击 Save and continue 保存配置。

最后创建一个 ICMP 监控。
Integration name 输入 icmp-1
。Monitor Type 选择 ICMP
。Host:设置 localhost
。Frequency 检测频率设置为 5s。

Timeout in seconds 检测失败的超时时间设置为 3s。 Agent policy 关联 My Agent Policy
。点击 Save and continue 保存配置。

最终我们创建完的 HTTP, TCP, ICMP 监控如下所示。
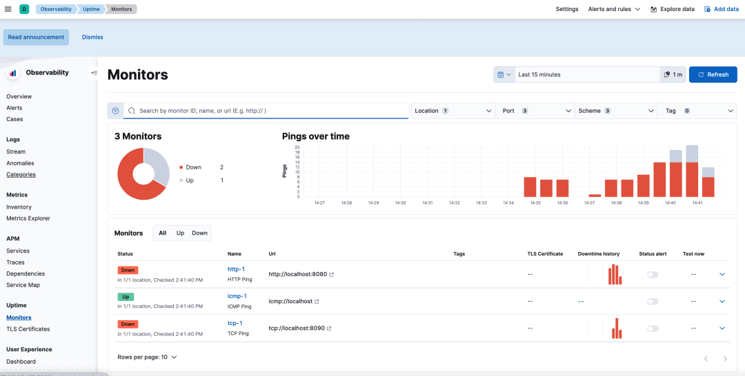
点击 Observability -> Uptime -> Monitors 界面查看刚刚创建的监控状态,可以看到 icmp-1 的状态是 Up,此时主机是网络可达的;由于目前 8080 和 8090 端口还没服务在监听,因此 http-1 和 tcp-1 的状态现在是 Down。

接下来我们准备在 8080 和 8090 两个端口上运行服务。为了方便部署,这里准备使用 Docker 来启动 Nginx 服务。在登录第二台 ECS 服务器的终端执行以下命令,安装 Docker。
curl -sSL https://get.daocloud.io/docker | sh
启动两个 Nginx 容器,将 Nginx 的 80 端口分别映射到宿主机的 8080 和 8090 端口号上。
docker run -d --name mynginx1 -p 8080:80 nginx
docker run -d --name mynginx2 -p 8090:80 nginx
使用 docker ps
命令查看容器状态。

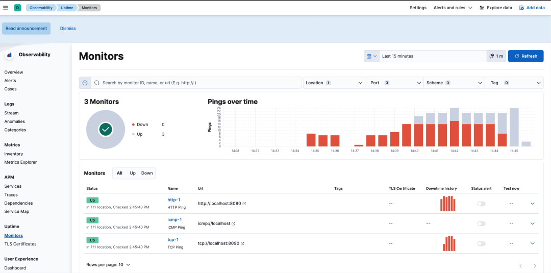
再次查看 Uptime Monitors 面板,可以看到 http-1 和 tcp-1 的状态已经变为 Up。

8 日志监控
Fleet 对许多软件的日志,例如 Nginx, Redis, MySQL 提供了开箱即用的支持。Fleet 会对收集的日志进行处理,并且提供内置的面板进行可视化的展示分析。在本小节中,将对 Nginx 的日志进行采集分析。
点击 Management -> Fleet -> Agent policies -> My Agent Policy -> Add integration,添加监控策略。在搜索栏中,输入 Nginx,点击 Nginx。
点击 Add Nginx。

默认的 Nginx 监控配置如下所示。主要分为两部分:
1.Nginx 日志采集。 2.Nginx 指标监控,通过 HTTP 接口实时监测 Nginx 的连接状态。

Integration name 输入 nginx-1。日志采集的路径根据实际情况进行修改,这里我们保持不变。

指标监控也保持不变,后续会在 Nginx 的 80 端口上配置 nginx_status 路径用于暴露 Nginx 指标监控。

Agent policy 关联 My Agent Policy
。点击 Save and continue 保存配置。
最终创建完成的 Nginx 监控如下所示。

接下来准备在主机上部署 Nginx 服务。在登录第二台 ECS 服务器的终端执行以下命令,安装 Nginx。
apt install -y nginx
编辑 Nginx 配置文件 etc/nginx/sites-enabled/default,在默认的 80 端口的 server 配置块中添加以下配置,开启 Nginx 状态监控。
location nginx_status {
stub_status;
}

保存配置退出后,执行 systemctl restart nginx
命令重启 Nginx 服务。然后执行 systemctl status nginx
命令查看 Nginx 状态。

在本机访问 Nginx 默认监听的 80 端口。
curl http://localhost
响应结果如下所示,返回了 Nginx 默认的欢迎页面。

访问一个不存在的 URL 路径,制造 404 的错误。
curl http://localhost/mypath
响应结果如下所示。

执行以下命令,查看 Nginx 日志。
tail -f /var/log/nginx/access.log
可以看到有 3 条日志,分别是第一次 200 成功访问 Nginx 的请求以及第二次 404 错误的请求。最后一条请求是 Elastic Agent 采集 Nginx 指标所产生的日志。

点击 Management -> Fleet -> Data Streams 界面,搜索 nginx,查看 Nginx 相关的监控项。点击每行右侧的 Actions 按钮可以跳转到相应的监控面板。

点击 [Logs Nginx ] Access and error logs 面板可以查看 Nginx 访问日志和错误日志。

点击 [Logs Nginx ] Overview 面板可以查看 Nginx 的日志分析。

点击 [Metrics Nginx]Overview 面板可以查看 Nginx 的指标监控信息。

点击 Observability -> Logs -> Stream 界面,点击 Stream live 可以实时查看日志,就像我们在主机上执行 tail -f
命令一样。在搜索栏可以输入过滤条件对日志进行过滤,例如输入"data_stream.dataset":"nginx.access" and host.name:"node-2"
可以过滤出主机名是 node-2 上的 Nginx 访问日志。

9 使用 Osquery 查询主机信息
Osquery 是适用于 Windows、OS X (macOS) 和 Linux 操作系统的检测框架,使我们可以像查询数据库一样查询操作系统,例如操作系统版本,进程信息,网络信息,Docker 容器信息等等。
点击 Management -> Fleet -> Agent policies -> My Agent Policy -> Add integration,添加监控策略。在搜索栏中搜索 Osquery,点击 Osquery Manager。

点击 Add Osquery Manager。

integration name 填写 osquery_manager-1Agent policy 关联 My Agent Policy
。点击 Save and continue 保存配置。

最终创建完成的 Osquery 策略如下所示。

点击 Management -> Osquery -> New live query 新建 Osquery 查询。

在 Agents 选项中可以选择需要执行 Osquery 的主机,这里选择 My Agent Policy
关联的主机。在 Query 输入框下方可以输入执行的 SQL 语句,详情可以参见 Osquery schema。
接下来列举几个常用的 Osquery 示例:
查询操作系统版本。

查询进程。

查询结果也支持使用 WHERE 关键字进行过滤,例如过滤出 disk_bytes_read 大于 100000 的结果。

查询接口 IP 地址。

查询容器信息。

查询路由信息。

查询的历史结果可以在 Management -> Osquery -> Live queries 中找到。





