
1. Falco 是什么
Falco 是由 Sysdig 贡献给 CNCF 的云原生运行时安全相关项目。
Falco 实现了一套可扩展的事件规则过滤引擎,通过获取事件、匹配安全规则、产生告警通知系列操作,能够发现系统中的安全问题。其中的事件来自系统调用,同时也支持 ebpf 探针,规则是开源的[1],可以自行定义扩展[2]。下图为其架构图:

Falco 可以检测到的典型事件包括:
在容器中运行 shell 以特权形式运行的容器 读取敏感数据,比如 /etc/shadow容器挂载主机的敏感路径 出站网络连接
2. 生成证书
Falco 的 gRPC 需要双向的 TLS 认证 [3]。Falco exporter 通过 gRPC 暴露相关事件,自研的系统也可以通过 gRPC 直接集成 Falco。下面的步骤用来生成交互所需的证书,Falco 官方的文档有些陈旧,有些操作会报错。
创建证书目录
mkdir /root/falco
cd /root/falco
创建 CA 证书
openssl genrsa -out ca.key 4096
openssl req -x509 -new -nodes -sha512 -days 3650 \
-subj "/C=CN/ST=Beijing/L=Beijing/O=example/OU=Personal/CN=dev.chenshaowen.com" \
-key ca.key \
-out ca.crt
创建服务端证书
openssl genrsa -out server.key 4096
openssl req -sha512 -new \
-key server.key \
-out server.csr \
-subj "/C=SP/ST=Italy/L=Ornavasso/O=Test/OU=Server/CN=localhost"
openssl x509 -req -sha512 \
-days 3650 \
-CA ca.crt \
-CAkey ca.key \
-in server.csr \
-out server.crt \
-set_serial 01
创建客户端证书
openssl genrsa -out client.key 4096
openssl req -sha512 -new \
-key client.key \
-out client.csr \
-subj "/C=SP/ST=Italy/L=Ornavasso/O=Test/OU=client/CN=localhost"
openssl x509 -req -sha512 \
-days 3650 \
-CA ca.crt \
-CAkey ca.key \
-in client.csr \
-out client.crt \
-set_serial 01
查看全部生成的证书
ls /root/falco
ca.crt ca.key client.crt client.csr client.key server.crt server.csr server.key
3. 在 Kubernetes 上安装 Falco
添加 Helm 源
helm repo add falcosecurity https://falcosecurity.github.io/charts
helm repo update
安装 falco [4]
helm install falco falcosecurity/falco \
--namespace falco --create-namespace \
--version 3.0.0 \
--set-file certs.ca.crt=/root/falco/ca.crt,certs.server.key=/root/falco/server.key,certs.server.crt=/root/falco/server.crt \
--set ebpf.enabled=true \
--set falco.grpc.enabled=true \
--set falco.grpc_output.enabled=true \
--set falcosidekick.enabled=true \
--set falcosidekick.webui.enabled=true \
--set falcosidekick.webui.user="admin:admin" \
--set falco.grpc.unixSocketPath=""
安装 falco-exporter
helm install falco-exporter falcosecurity/falco-exporter \
--namespace falco --create-namespace \
--version 0.9.1 \
--set falco.grpcTimeout=3m
--set-file certs.ca.crt=/root/falco/ca.crt,certs.client.key=/root/falco/client.key,certs.client.crt=/root/falco/client.crt
查看服务
在运行过程中会请求 ghcr.io 下载默认规则 falco_rules.yaml.tar.gz,在网络受限环境下,可能会下载失败。
kubectl -n falco get pod -w
NAME READY STATUS RESTARTS AGE
falco-5bbl6 2/2 Running 0 152s
falco-exporter-26gfz 1/1 Running 0 124s
falco-falcosidekick-5c8bf5d7fb-kx778 1/1 Running 0 111s
falco-falcosidekick-ui-5b56bbd7cb-5wdwl 1/1 Running 3 111s
...
[可选]卸载 Falco
helm uninstall falco --namespace falco
helm uninstall falco-exporter --namespace falco
4. 使用 Grafana 面板查看 Falco 事件数据
通过查看 falco-exporter svc 可以看到其已经将 metrics 暴露给了 Prometheus。
kubectl -n falco get svc falco-exporter -o yaml
apiVersion: v1
kind: Service
metadata:
annotations:
prometheus.io/port: "9376"
prometheus.io/scrape: "true"
name: falco-exporter
namespace: falco
spec:
ports:
- name: metrics
port: 9376
protocol: TCP
targetPort: 9376
selector:
app.kubernetes.io/instance: falco-exporter
app.kubernetes.io/name: falco-exporter
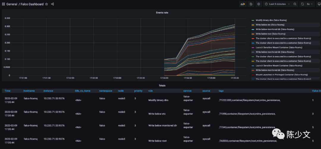
接下来,只需要添加 Grafana 面板即可。导入 11914,即 https://grafana.com/grafana/dashboards/11914-falco-dashboard/。查看数据如下图:

但 Metrics 中暴露的信息比较有限,在 Prometheus 中查询 falco_events{rule="Read sensitive file untrusted"}
,得到结果 falco_events{app_kubernetes_io_instance="falco-exporter", app_kubernetes_io_managed_by="Helm", app_kubernetes_io_name="falco-exporter", app_kubernetes_io_version="0.8.0", helm_sh_chart="falco-exporter-0.9.1", hostname="falco-h57xg", instance="1.1.1.1:9376", job="kubernetes-service-endpoints", k8s_ns_name="<NA>", k8s_pod_name="<NA>", namespace="falco", node="node1", priority="4", rule="Read sensitive file untrusted", service="falco-exporter", source="syscall", tags=",T1020,T1083,T1212,T1552,T1555,container,filesystem,host,mitre_credential_access,mitre_discovery,"}
,并不会展示执行的用户、执行的命令等详情信息,只能看到事件的优先级、触发的规则等有限的信息。
5. 使用 falcosidekick-ui 查看事件
falcosidekick 主要是实现了对事件的集中管理,并提供丰富的告警通道能力,能够将告警发送给 slack、rocketchat、elasticsearch 等 [5]。
而 falco-falcosidekick-ui 提供了对 falco 事件的查看能力。
安装 falco-falcosidekick-ui
刚才在安装 falco 时,已经添加如下参数,因此 falcosidekick 及 falcosidekick-ui 已经安装。
--set falcosidekick.enabled=true \
--set falcosidekick.webui.enabled=true \
--set falcosidekick.webui.user="admin:admin"
暴服务端口
kubectl -n falco patch svc falco-falcosidekick-ui --patch \
'{"spec": { "type": "NodePort", "ports": [ { "nodePort": 32000, "port": 2802, "protocol": "TCP", "targetPort": 2802 } ] } }'
登录页面查看 UI
通过主机 IP:32000 端口,即可打开 falcosidekick ui 的页面。默认账户是 admin,默认密码是 admin。
在主机上,读取敏感文件 cat /etc/shadow
之后,在 falcosidekick ui 页面就可以查看到相关的事件,如下图:

Output 内容,由于是主机上的操作,会缺失集群相关字段,但文件、命令等信息会丰富不少:
Warning Sensitive file opened for reading by non-trusted program (user=root user_loginuid=1001 program=cat command=cat /etc/shadow pid=54909 file=/etc/shadow parent=bash gparent=sudo ggparent=bash gggparent=sshd container_id=host image=<NA>) k8s.ns=<NA> k8s.pod=<NA> container=host
Dashboard 页面提供的是全局统计的视图,可以从整体上对集群、主机的安全进行评估,视图如下:

6. 参考
https://github.com/falcosecurity/rules/blob/main/rules/falco_rules.yaml https://falco.org/docs/rules/basic-elements/ https://falco.org/docs/grpc/grpc-config/ https://github.com/falcosecurity/charts/tree/master/falco#enabling-grpc https://github.com/falcosecurity/falcosidekick
本文转载自:「陈少文」,原文:https://url.hi-linux.com/4yVYO,版权归原作者所有。欢迎投稿,投稿邮箱: editor@hi-linux.com。

最近,我们建立了一个技术交流微信群。目前群里已加入了不少行业内的大神,有兴趣的同学可以加入和我们一起交流技术,在 「奇妙的 Linux 世界」 公众号直接回复 「加群」 邀请你入群。

你可能还喜欢
点击下方图片即可阅读
Kubernetes 镜像仓库 k8s.gcr.io 将于 2023 年 4 月 3 日冻结
点击上方图片,『美团|饿了么』外卖红包天天免费领

更多有趣的互联网新鲜事,关注「奇妙的互联网」视频号全了解!





