!! 大家好,我是乔克,一个爱折腾的运维工程,一个睡觉都被自己丑醒的云原生爱好者。
作者:乔克
公众号:运维开发故事
博客:www.jokerbai.com
!! 原文:https://k8staz.com/setting-up-open-source-observability-stack-on-kubernetes-from-scratch#heading-testing-endpoints
作者:Staz
在这篇文章中,我们将在Kubernetes中使用Grafana、Prometheus、Loki、Tempo、OpenTelemetry来搭建可观测性平台。其中Grafana作为操作面板,Prometheus、Loki、Tempo作为数据源,分别用来获取指标、日志以及跟踪数据。同时,我们还将使用Exemplars将trace_id与Java指标相关联,使用OpenTelemetry对应用进行检测。
在开始之前,先简单介绍一下这些开源工具。
OpenTelemetry:它是CNCF的 开源产品,通过使用代理来收集指标、日志和链路,然后将它们发送给其他工具,它支持多种语言集成,并且有很大的仪表功能。 Prometheus:CNCF的毕业产品,是目前主流的监控工具之一。 Examplars:它可以将trace_id和metrics联系起来,可以帮助我们通过指标获取到具体日志以及链路状况,通常和Prometheus配合工作。 Promtail:日志收集工具,将日志发送到Loki。 Loki:收集并处理日志,并且支持通过LogQL来查询日志,其语法和PromQL类似 Tempo:接收OpenTelemetry的数据,并且可以通过Jaeger将其可视化 Grafana:支持多种数据源的可视化面板

准备后端应用程序
在这个示例中,我们将使用java spring boot项目作为例子。
首先,我们使用start.spring.io创建一个java spring boot项目,它可以帮我们快速创建一个Java项目,并且支持在项目中添加依然和其他配置。
其中:
使用Gradle作为构建自动化工具 使用2.7版本的Spring Boot 使用JAR作为包构建格式 使用JDK11
当完成配置并生成之后,就可以将其压缩包下载下来并用IDE打开。
我们先配置build.gradle
,确保所有依赖是没问题的。
plugins {
id 'org.springframework.boot' version '2.7.0'
id 'io.spring.dependency-management' version '1.0.11.RELEASE'
id 'java'
}
repositories {
maven {
url = uri('https://repo.spring.io/libs-snapshot')
}
mavenCentral()
}
dependencyManagement {
imports {
mavenBom 'io.micrometer:micrometer-bom:1.9.0-SNAPSHOT'
}
}
dependencies {
implementation 'org.springframework.boot:spring-boot-starter-actuator'
implementation 'io.micrometer:micrometer-registry-prometheus:1.9.0'
implementation 'org.springframework.boot:spring-boot-starter-web'
implementation 'io.opentelemetry:opentelemetry-api:1.12.0'
}
tasks.named('test') {
useJUnitPlatform()
}
group = 'com.staz'
version = '0.0.1-SNAPSHOT'
sourceCompatibility = '11'
然后我们将创建一个控制器类Controller.java
,有两个端点:/fail
和 /success
。该文件必须位于${project}/src/main/java/com/staz/observability/
的路径下。
package com.staz.observability;
import org.springframework.web.bind.annotation.GetMapping;
import org.springframework.web.bind.annotation.PostMapping;
import org.springframework.web.bind.annotation.RestController;
@RestController
public class Controller {
@PostMapping("/fail")
public String fail() {
return "Fail!";
}
@GetMapping("/success")
public String success() {
return "Success!";
}
}
为了将metrics和trace_id关联起来,我们需要在${project}/src/main/java/com/staz/observability/
路径下创建一个公共配置类PrometheusExemplarConfiguration.java
。
package com.staz.observability;
import io.micrometer.core.instrument.Clock;
import io.micrometer.prometheus.PrometheusConfig;
import io.micrometer.prometheus.PrometheusMeterRegistry;
import io.opentelemetry.api.trace.Span;
import io.prometheus.client.CollectorRegistry;
import io.prometheus.client.exemplars.DefaultExemplarSampler;
import io.prometheus.client.exemplars.tracer.otel_agent.
OpenTelemetryAgentSpanContextSupplier;
import org.springframework.context.annotation.Bean;
import org.springframework.context.annotation.Configuration;
@Configuration
public class PrometheusExemplarConfiguration {
@Bean
public PrometheusMeterRegistry prometheusMeterRegistryWithExemplar
(PrometheusConfig prometheusConfig, CollectorRegistry collectorRegistry,
Clock clock) {
return new PrometheusMeterRegistry(prometheusConfig, collectorRegistry,
clock, new DefaultExemplarSampler(new OpenTelemetryAgentSpanContextSupplier() {
@Override
public String getTraceId() {
if (!Span.current().getSpanContext().isSampled()) {
return null;
}
return super.getTraceId();
}
})
);
}
}
最后,编辑${project}/src/main/resources/
目录下的配置文件application.yml
:
# Enable Actuator endpoints including Prometheus
management:
endpoints:
web:
exposure:
include: health, info, prometheus
metrics:
# Exemplar metrics
distribution:
percentiles-histogram:
http.server.requests: true
minimum-expected-value:
http.server.requests: 5ms
maximum-expected-value:
http.server.requests: 1000ms
# Add trace_id in log. OpenTelemetry set this value using logger-mdc.
# https://github.com/open-telemetry/opentelemetry-java-instrumentation/blob/main/docs/logger-mdc-instrumentation.md
logging:
pattern:
level: '%prefix(%mdc{trace_id:-0}) %5p'
如果想要在本地运行项目,需要下载OpenTelemetry Agent
,该项目中使用的版本是1.12.1。
准备工作做完过后,我们在本地来测试一下。
首先,使用gradle build -x test
编译项目。
然后使用以下命令启动:
java -javaagent:opentelemetry-javaagent.jar -Dspring.config.location=src/main/resources/application.yml -jar build/libs/observability-0.0.1-SNAPSHOT.jar

然后可以使用htttp://localhost:8080/fail
和htttp://localhost:8080/success
进行访问测试。

再来使用localhost:8080/actuator/prometheus
来验证Prometheus指标是否有效。
最后,验证metrice和trace_id的关联情况。
curl -H 'Accept: application/openmetrics-text; version=1.0.0; charset=utf-8' http://localhost:8080/actuator/prometheus | grep trace_id

我们的Spring Boot应用程序已经准备好了,现在我们需要安装观察性工具。在此之前,我们会在本地创建一个K3s集群,所有的软件都将部署到里面。
容器化应用程序
首先,在项目根目录创建一个Dockerfile,内容如下:
# Download OpenTelemetryAgent
FROM curlimages/curl:7.81.0 AS OTEL_AGENT
ARG OTEL_AGENT_VERSION="1.12.1"
RUN curl --silent --fail -L "https://github.com/open-telemetry/opentelemetry-java-instrumentation/releases/download/v${OTEL_AGENT_VERSION}/opentelemetry-javaagent.jar" \
-o "/tmp/opentelemetry-javaagent.jar"
# Build .JAR file
FROM gradle:7.1.1-jdk11-hotspot AS BUILD_IMAGE
COPY --chown=gradle:gradle . /home/gradle/src
WORKDIR /home/gradle/src
RUN gradle build -x test --no-daemon
# Final image copying OTEL Agent and .JAR File
FROM gradle:7.1.1-jdk11-hotspot
ENV TIME_ZONE America/Lima
ENV TZ=$TIME_ZONE
ENV JAVA_OPTS "-Dspring.config.location=src/main/resources/application.yml"
COPY --from=OTEL_AGENT /tmp/opentelemetry-javaagent.jar /otel-javaagent.jar
COPY --from=BUILD_IMAGE home/gradle/src/build/libs/*.jar app.jar
ENTRYPOINT exec java -javaagent:/otel-javaagent.jar -jar app.jar
使用以下命令构建并测试:
$ docker build --no-cache -t otel-springboot-prometheus .
$ docker run -it -p 8080:8080 otel-springboot-prometheus
待容器启动过后,使用http://localhost:8080/success
验证是否可以正常使用。
创建单节点集群
首先,使用multipass创建一个Ubuntu实例:
$ multipass launch --name demo --mem 4G --disk 20G

然后登录实例:
$ multipass shell demo

可以通过sudo su
命令验证是否正确进去Ubuntu实例。
其次,使用以下命令安装K3s:
$ curl -sfL https://get.k3s.io | sh -
集群创建完成后,将KUBECONFIG
添加到环境变量。
$ export KUBECONFIG=/etc/rancher/k3s/k3s.yaml
检查集群是否正常运行。
$ kubectl cluster-info

然后,安装Helm,后续都将使用它来安装应用软件。
$ snap install helm --classic
将K3s的KUBECONFIG
拷贝到~/.kube/config
目录下。
$ kubectl config view --raw > ~/.kube/config
最后,检查Helm是否能正常工作。
$ helm

部署可观测性组件
在该阶段,我们将使用Helm部署Prometheus、Promtail、Loki、Tempo以及Grafana,最后部署应用并验证。
!! 以上应用都将部署到K3s中。
首先,从仓库把需要的manifests克隆下来。
$ git clone https://github.com/stazdx/otel-springboot-grafana-tools.git
$ cd otel-springboot-grafana-tools/kubernetes
然后,添加Helm仓库。
$ helm repo add grafana https://grafana.github.io/helm-charts
$ helm repo update

最后,创建一个namespace,所有应用都部署到该namespace下。
$ kubectl create ns observability

部署Promtail
使用以下命令进行部署:
$ cd promtail
$ helm upgrade --install promtail grafana/promtail -n observability -f promtail.yaml

注意检查Promtail
所指向的Loki
地址。
部署Loki
部署命令如下:
$ helm upgrade --install loki grafana/loki-distributed -n observability

loki-loki-distributed-gateway
这个Service非常重要,Promtail将向它发送数据,Grafana将通过它获取数据。
部署Tempo
首先,进入Tempo清单所在的目录:
$ cd ../tempo
在安装Tempo之前,我们需要先安装minio,命令如下:
$ kubectl apply -f minio.yaml

!! Minio被部署在default命名空间中,因为它是一个更通用的对象存储工具,而不是直接用于观察性。
现在,使用以下命令部署Tempo:
$ helm upgrade --install tempo grafana/tempo-distributed -n observability -f tempo.yaml

!! Grafana将通过
_tempo-tempo-distributed-query-frontend:3100_
来获取数据。
部署Prometheus和Grafana
Prometheus和Grafana直接使用官网仓库进行部署。
首先,添加Helm仓库。
$ helm repo add prometheus-community https://prometheus-community.github.io/helm-charts
$ helm repo update
然后,使用仓库清单进行部署。
$ cd ../prometheus-grafana
$ helm dependency update
helm upgrade --install kube-prometheus-stack -n observability .

检查Deployments
使用Helm命令查看部署的所有应用。
$ helm ls -n observability

然后,使用kubectl检查应用是否都启动成功。
$ kubectl get po -n observability

检查Service是否正常。
$ kubectl get svc -n observability

我们看到所有应用都正常部署完成。
部署后端应用
直接到仓库目录清单部署即可。
$ cd ../springboot-app
需要注意的是,为了能够让Prometheus能够正常抓取指标,我们需要添加以下Annotations
。
annotations:
# Annotations for Prometheus - scrape config
prometheus.io/path: '/actuator/prometheus'
prometheus.io/port: 'actuator'
prometheus.io/scrape: 'true'
另外一个重要的配置就是OpenTelemetry配置,如下:
env:
- name: SERVER_PORT
value: '8080'
- name: MANAGEMENT_SERVER_PORT
value: '8081'
# Setting OTEL_EXPORTER_METRICS: none - Default: OTLP
- name: OTEL_METRICS_EXPORTER
value: none
- name: OTEL_TRACES_EXPORTER
value: otlp,logging
# Setting Tempo Distributor Service using GRPC Port -> 4317
- name: OTEL_EXPORTER_OTLP_ENDPOINT
value: http://tempo-tempo-distributed-distributor.observability.svc.cluster.local:4317
- name: OTEL_SERVICE_NAME
value: springboot-app
- name: KUBE_POD_NAME
valueFrom:
fieldRef:
fieldPath: metadata.name
- name: OTEL_RESOURCE_ATTRIBUTES
value: app=springboot-app
最后,我们有一个包含Spring Boot的Grafana仪表盘的配置图,这将使我们能够通过请求延迟等指标看到Exemplar与Tempo的关联。
配置检查无误后,就可以进行部署了。
$ kubectl apply -f springboot-app.yaml

检查应用是否部署成功。
$ kubectl get deploy,svc,cm -l app=springboot-app

接口测试
首先,测试/fail
接口:http://{external-ip}:8080/fail
。
然后,测试/success
接口:http://{external-ip}:8080/success
。
最后,测试/actuator/prometheus
接口:http://{external-ip}:8081/actuator/prometheus
。
可以看到所有接口返回正常。
Grafana测试
上面以及完成了所有的配置,接下来就在Grafana中验证是否能够正常使用。
首先,获取Grafana的访问地址。
$ kubectl get svc -n observability

在浏览器输入地址http://{external-ip}:32656
。
然后,添加数据源。
我们把Prometheus、Loki以及Tempo数据源都添加上。
其中,Prometheus的配置如下:
!! 可以看到Prometheus和Tempo通过Exemplars进行关联了。
Loki的配置如下:
!! 可以看到Loki和Tempo通过trace_id进行关联了。
Tempo的配置如下:
!! 在这里我们将Tempo与Loki相关联,并映射我们在微服务中配置的应用标签。
测试一下
通过Explore可以查看应用日志。
选择Loki数据源。
通过Loki,我们可以通过label对监控日志进行过滤。
从日志中,我们可以看到trace信息。
然后,我们查看Grafana面板。
我们选择Spring Boot Demo,它是我们自己创建的面板。
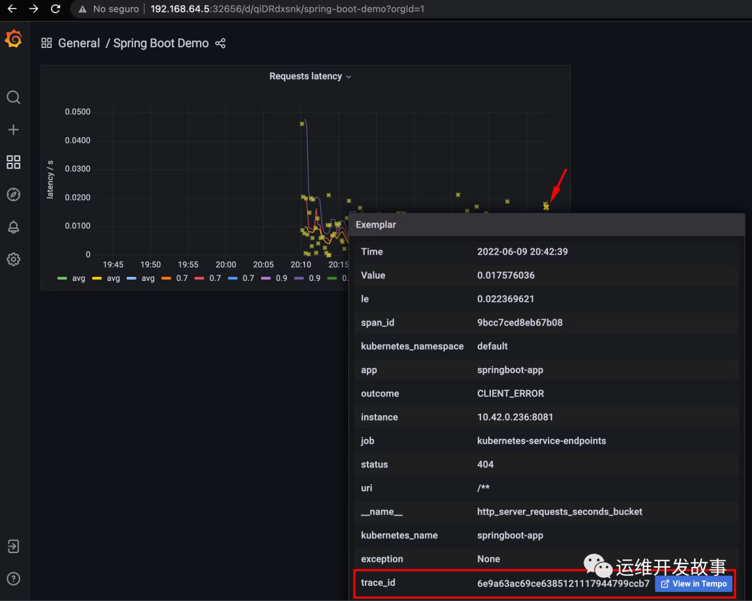
我们可以看到应用的请求延迟,另外星星是由Exemplar生成。

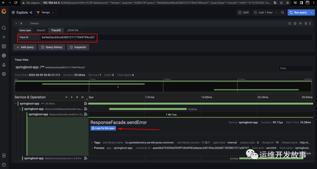
用鼠标悬停在它上面,我们可以看到它是如何与一个trace_id相关联的,当点击它时,它将把我们重定向到Tempo。
我们可以看到它产生的跟踪,我们也可以看到日志,因为它也是与Loki相关的,当点击时我们会看到具体信息:
屏幕被分割,但是我们可以看到具体的日志了。
最后
我们实现了指标、日志和跟踪之间的可观察性关联。这可以帮助我们在微服务的故障排除过程中,识别瓶颈,看到我们的应用指标的行为,并能够获得特定的跟踪和日志。
如果我的文章对你有所帮助,还请帮忙点赞、在看、转发一下,你的支持会激励我输出更高质量的文章,非常感谢!
你还可以把我的公众号设为「星标」,这样当公众号文章更新时,你会在第一时间收到推送消息,避免错过我的文章更新。
我是 乔克,《运维开发故事》公众号团队中的一员,一线运维农民工,云原生实践者,这里不仅有硬核的技术干货,还有我们对技术的思考和感悟,欢迎关注我们的公众号,期待和你一起成长!




