本篇作者:
IoTDB 社区 — 张洪胤
本文以 IoTDB V1.0.1 版本为例
本文档介绍了Apache IoTDB 监控指标通过 Prometheus 的方式进行采集,并且使用 Grafana 的方式进行可视化。
1.监控指标的 Prometheus 格式说明
对于 Metric Name 为 name, Tags 为 K1=V1, ..., Kn=Vn 的监控指标有如下映射,其中 value 为具体值

2.Prometheus 函数说明
2.1 Aggregation operators
参考文档:
https://prometheus.io/docs/prometheus/latest/querying/operators/#aggregation-operators
运算符:
- sum (calculate sum over dimensions)
- min (select minimum over dimensions)
- max (select maximum over dimensions)
- avg (calculate the average over dimensions)
- group (all values in the resulting vector are 1)
- stddev (calculate population standard deviation over dimensions)
- stdvar (calculate population standard variance over dimensions)
- count (count number of elements in the vector)
- count_values (count number of elements with the same value)
- bottomk (smallest k elements by sample value)
- topk (largest k elements by sample value)
- quantile(calculate φ-quantile (0 ≤ φ ≤ 1) over dimensions)
上述所有运算符都可以在所有维度上聚合,也可以通过 without 或者 by 子句来决定聚合方式,对应语法规约为:
<aggr-op> [without|by (<label list>)] ([parameter,] <vector expression>)or<aggr-op>([parameter,] <vector expression>) [without|by (<label list>)]
2.2 Functions
参考文档:
https://prometheus.io/docs/prometheus/latest/querying/functions/
2.2.1 rate
1. rate(v range-vector): 计算范围向量中时间序列的每秒平均增长率。单调性中断(例如由于目标重启导致的计数器重置)会自动调整。此外,计算外推到时间范围的末端,允许缺失周期与范围的时间段不完全对齐。
2. 示例:以下示例表达式返回范围向量中每个时间序列在过去 5 分钟内测量的每秒 HTTP 请求速率:
rate(http_requests_total{job="api-server"}[5m])3. 计算原理:rate 通过计算一个新的直方图来作用于原生直方图,其中每个分量(观测值的总和和计数,桶)是 v 中第一个和最后一个原生直方图中相应分量之间的增长率。
4. 适用场景:适用于警报和缓慢移动的计数器。
5. 注意:当将 rate() 与聚合运算符(例如 sum())或随时间聚合的函数(任何以 _over_time 结尾的函数结合使用时,始终首先采用 rate(),然后进行聚合。否则 rate() 无法在您的目标重新启动时检测到计数器重置。
2.2.2 irate
1. irate(v range-vector):计算范围向量中时间序列的每秒瞬时增长率(基于最后两个数据点)。单调性中断(例如由于目标重启导致的计数器重置)会自动调整。
2. 示例:以下示例表达式通过查找 5 分钟前两个最近的数据点得出 HTTP 请求的每秒速率:
irate(http_requests_total{job="api-server"}[5m])3. 适用场景:易变的、快速移动的计数器。
4. 注意:当将 irate() 与聚合运算符(例如 sum())或随时间聚合的函数(任何以 _over_time 结尾的函数)结合使用时,始终首先采用 irate(),然后进行聚合。否则,irate() 无法在您的目标重新启动时检测到计数器重置。
3.Grafana 可视化绘制
官方文档参考:https://grafana.com/docs/
3.1 创建 Dashboard
如果已有 Dashboard 跳过本步骤即可
1. 点击左侧边栏 Dashboards -> browse
a. 已有 Dashboard:点击右侧 Import 按钮导入对应的 Dashboard 即可。
b. 创建 Dashboard:点击右侧 New Dashboard 按钮。
2. 进入 Dashboard 后点击右上角设置按钮:
a. 在 General 界面更新 Name,Description,Tag等基础信息,调整 Panel options 为 Shared crosshair,从而保证 tooltip 可以跨 panel 使用。
b. 在 Variables 界面定义本 Dashboard 的变量:
i. 添加 job 变量,类型为 Query,对应的Query Options 是 label_values(job)
ii. 添加 instance 变量,类型为 Query,对应的 Query Options 是 label_values(up{job=~"$job"},instance)


3.2 创建 Panel
优秀绘制参考:
https://play.grafana.org/dashboards
1. 点击右上角:Add Panel,其中 Add a new panel 是添加一个面板,Add a new row 是添加一个行(分组,两个行之间的所有 panel 属于前一个row)。

2. 点击 Add a new Panel,添加一个面板。首先点击右上角,选择当前 Panel 的类型,比较常用的有Time series(时间序列)、Stat(统计)、Gauge(寄存器)等等,可以视情况选择。

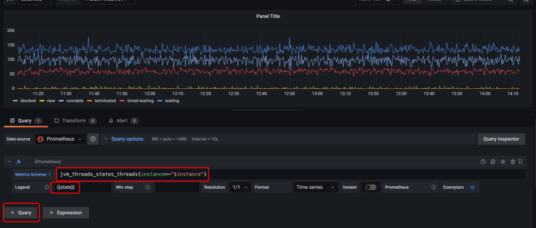
3. 以 Timeseries 为例,首先编写对应的 PromQL 执行数据查询。
a. 在 PromQL 中,可以用 $instance 访问到刚刚在 Dashboard 的 Variables 中配置的 instance 变量,job 变量也是类似的。
b. 在 Legend 中,可以通过双中括号访问到对应的监控项的对应 Tag 的具体值,比如在下图的例子中,state="blocked/new/runnable/terminated/timed-waiting/waiting",通过这样的方式修改图例。
c. 可以通过点击 + Query 在当前面板添加更多时间序列。

4. 在右侧的 Panel Options 中可以更新当前面板的标题、描述并设置面板背景是否透明。


5. 在右侧的 Tooltip 中可以选择不同的类型:
a. Single:只显示距离鼠标最近的一条。
b. All:显示鼠标所在时间线的所有条,可以不排 序、升序或降序。
c. Hidden:不显示。



6. 在右侧的 Legend 可以调整不同的图例:
a. Mode:List(列表)、Table(表格)、Hidden(不显示)。
b. Placement:Bottom(放在底部)、Right(放在右侧)。
c. Legend Values:是否要同时显示对应的时间序列的值。
d. 如下示例我们将图例放置在右侧,采用表格的形式,并且显示平均值。


7. 在右侧的 Graph Styles 可以调整线的样式,包括 line、bar 和 point 三类:
a. line:还可以调整插值、线宽、填充透明度、渐变模式、线形、空值连接方法、是否显示等属性。
b. bar:还可以调整类型、线宽、填充透明度、渐变模式、是否显示点等属性。
c. points:还可以调整点大小等属性。
d. 如下示例我们使用线,设置填充透明度为5%,从不显示点。


8. 在右侧的 Axis 可以调整对应的轴信息,包括标签、宽度、纵轴最小值、纵轴最大值等等,一般不需要调整。


9. 在右侧的 Standard options 可以设置单位(有byte, s, ms, us, ns等等,还可以自定义)、显示最小值、显示最大值、精度、展示名称、配色(可以选择单个颜色、根据阈值或者现有配色方案)等。如下示例为自定义单位为 个,最小值设置为 0,最大值设置为 300。



10. 在右侧的 Value mappings 可以添加对应的映射:可以根据值、范围、正则和特殊值(空等)来控制其展示的文本,比如0代表离线,1代表上线,可以通过 value mappings 完成。


11. 在右侧的 Thresholds 则是设置阈值,可以结合 Standard options 中的配色方案使用:
a. 阈值设置:可以设置绝对阈值、相对阈值(和显示最大值、显示最小值有关)。
b. 阈值显示:可以选择不显示阈值、显示阈值线、显示阈值阴影和同时显示阈值线和阴影。
c. 例如设置为 60% 和 80% 的阈值,并且显示阈值吸纳和阴影线。

12. 可以通过 Overrides 来重写部分时间序列的上述某些属性,支持通过名字、名字正则、类型和返回值重写:
a. 重写的属性具有更高的优先级。
b. 例如我可以重写 name 为 waiting 的时间序列的颜色为绿色,如下所示:



13. 至此,已经完成了对于 Panel 创建的简单介绍,可以通过在 Dashboard 中拖拽 Panel 改变其位置,也可以通过拖拽 Panel 的右下角来改变 panel 的大小。
4.导出 Grafana

2. 点击 Export 标签页,并选择 Export for sharing externally,然后点击 save to file 就将对应的 Dashboard 的 json 文件下载到本地了。

3. 最后,将 Dashboard 的 json 上传到 GitHub (docs/UserGuide/Monitor-Alert文件夹下) 的对应位置即可。
作为全球性开源项目,截至目前,Apache IoTDB 已拥有 244 名贡献者、3.1K Stars、820 Forks、8653 Commits。我们为大家提供了参与指南,欢迎越来越多的小伙伴助力 Apache IoTDB 项目的不断发展与前进,迈出加入 Apache IoTDB 社区的第一步!





