

导读:随着业务量快速增长,数据规模的不断扩大,杭银消金早期的大数据平台在应对实时性更强、复杂度更高的的业务需求时存在瓶颈。为了更好的应对未来的数据规模增长,杭银消金于 2022 年 10 月正式引入 Apache Doris 1.2 对现有的风控数据集市进行了升级改造,利用 Multi Catalog 功能统一了 ES、Hive、GP 等数据源出口,实现了联邦查询,为未来统一数据查询网关奠定了基础;同时,基于 Apache Doris 高性能、简单易用、部署成本低等诸多优势,也使得各大业务场景的查询分析响应实现了从分钟级到秒级的跨越。
业务需求
预警类:实现业务流量监控,主要是对信贷流程的用户数量与金额进行实时监控,出现问题自动告警。 分析类:支持查询统计与临时取数,对信贷各环节进行分析,对审批、授信、支用等环节的用户数量与额度情况查询分析。 看板类:打造业务实时驾驶舱与 T+1 业务看板,提供内部管理层与运营部门使用,更好辅助管理进行决策。 建模类:支持多维模型变量的建模,通过算法模型回溯用户的金融表现,提升审批、授信、支用等环节的模型能力。
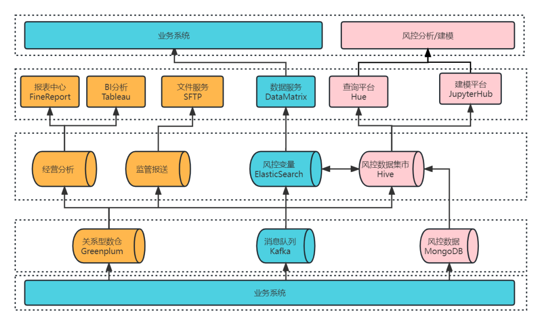
数据架构 1.0
业务系统的核心系统数据通过 CloudCanal 实时同步进入 Greenplum 数仓进行数据实时分析,为 BI 报表,数据大屏等应用提供服务,部分数据进入风控集市 Hive 中,提供查询分析和建模服务。 业务系统的实时数据推送到 Kafka 消息队列,经 Flink 实时消费写入 ES,通过风控变量提供数据服务,而 ES 中的部分数据也可以流入 Hive 中,进行相关分析处理。 业务系统的风控数据会落在 MongoDB,经过离线同步进入风控集市 Hive,Hive 数仓支撑了查询平台和建模平台,提供风控分析和建模服务。

风控数据集市 1.0

预警类:基于 ES + Hive 的外表查询,实现了实时业务流量监控; 分析类:基于 Hive 实现数据查询分析和临时取数; 看板类:基于 Tableau +Hive 搭建了业务管理驾驶舱以及T+1 业务看板; 建模类:基于 Spark+Hive 实现了多维模型变量的建模分析;
存在的问题:
单表宽度过大,影响查询性能。风控数据集市的下游业务主要以规则引擎与实时风控服务为主,因规则引擎的特殊性,公司在数据变量衍生方面资源投入较多,某些维度上的衍生变量会达到几千甚至上万的规模,这将导致 Hive 中存储的数据表字段非常多,部分经常使用的大宽表字段数量甚至超过上千,过宽的大宽表非常影响实际使用中查询性能。 数据规模庞大,维护成本高。目前 Hive 上的风控数据集市已经有存量数据在百 T 以上,面对如此庞大的数据规模,使用外表的方式进行维护成本非常高,数据的接入也成为一大难题。 接口服务不稳定。由风控数据集市离线跑批产生的变量指标还兼顾为其他业务应用提供数据服务的职责,目前 Hive 离线跑批后的结果会定时推送到 ES 集群(每天更新的数据集比较庞大,接口调用具有时效性),推送时会因为 IO 过高触发 ES 集群的 GC 抖动,导致接口服务不稳定。
技术选型
基于业务对架构提出的更高要求,我们期望引入一款强劲的 OLAP 引擎来改善架构,因此我们于 2022 年 9 月份对 ClickHouse 和 Apache Doris 进行了调研,调研中发现 Apache Doris 具有高性能、简单易用、实现成本低等诸多优势,而且 Apache Doris 1.2 版本非常符合我们的诉求,原因如下:
宽表查询性能优异:从官方公布的测试结果来看,1.2 Preview 版本在 SSB-Flat 宽表场景上相对 1.1.3 版本整体性能提升了近 4 倍、相对于 0.15.0 版本性能提升了近 10 倍,在 TPC-H 多表关联场景上较 1.1.3 版本上有近 3 倍的提升、较 0.15.0 版本性能提升了 11 倍以上,多个场景性能得到飞跃性提升。 便捷的数据接入框架以及联邦数据分析能力:Apache Doris 1.2 版本推出的 Multi Catalog 功能可以构建完善可扩展的数据源连接框架,便于快速接入多类数据源,提供基于各种异构数据源的联邦查询和写入能力。目前 Multi-Catalog 已经支持了 Hive、Iceberg、Hudi 等数据湖以及 MySQL、Elasticsearch、Greenplum 等数据库,全面覆盖了我们现有的组件栈,基于此能力有希望通过 Apache Doris 来打造统一数据查询网关。 生态丰富:支持 Spark Doris Connector、Flink Doris Connector,方便离线与实时数据的处理,缩短了数据处理链路耗费的时间。 社区活跃:Apache Doris 社区非常活跃,响应迅速,并且 SelectDB 为社区提供了一支专职的工程师团队,为用户提供技术支持服务。
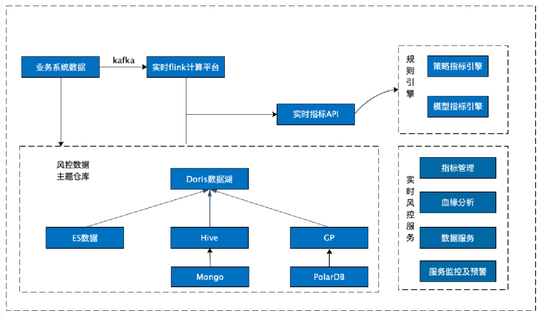
数据架构 2.0
风控数据集市 2.0

大数据平台 2.0
在最初进行联调适配的时候,Doris 社区和 SelectDB 支持团队针对我们提出的问题和疑惑一直保持高效的反馈效率,给于积极的帮助和支持,快速帮助我们解决在生产上遇到的问题。

预警类:基于 ES Catalog+ Doris 实现了对实时数据的查询分析。在架构 1.0 中,实时数据落在 ES 集群上,通过 Hive 外表进行查询分析,查询结果以分钟级别返回;而在 Doris 1.2 集成之后, 使用 ES Catalog 访问 ES,可以实现对 ES 数据秒级统计分析。 分析类:基于 Hive Catalog + Doris 实现了对现有风控数据集市的快速查询。目前 Hive 数据集市存量表在两万张左右,如果通过直接创建 Hive 外部表的方式,表结构映射关系的维护难度与数据同步成本使这一方式几乎不可能实现。而 Doris 1.2 的 Multi Catalog 功能则完美解决了这个问题,只需要创建一个 Hive Catalog,就能对现有风控数据集市进行查询分析,既能提升查询性能,还减少了日常查询分析对跑批任务的资源影响。 看板类:基于 Tableau + Doris 聚合展示业务实时驾驶舱和 T+1 业务看板,最初使用 Hive 时,报表查询需要几分钟才能返回结果,而 Apache Doris 则是秒级甚至是毫秒级的响应速度。 建模类:基于 Spark+Doris 进行聚合建模。利用 Doris1.2 的 Spark-Doris-Connector 功 能,实现了 Hive 与 Doris 数据双向同步,满足了 Spark 建模平台的功能复用。同时增加了 Doris 数据源,基础数据查询分析的效率得到了明显提升,建模分析能力的也得到了增强。
在 Apache Doris 引入之后,以上四个业务场景的查询耗时基本都实现了从分钟级到秒级响应的跨越,性能提升十分巨大。

数据集成方案
前段时间,Apache Doris 1.2.2 版本已经发布,为了更好的支撑应用服务,我们使用 Apache Doris 1.2.2 与 DolphinScheduler 3.1.4 调度器、SeaTunnel 2.1.3 数据同步平台等开源软件实现了集成,以便于数据定时从 Hive 抽取到 Doris 中。整体的数据集成方案如下:

env{
spark.app.name = "hive2doris-template"
spark.executor.instances = 10
spark.executor.cores = 5
spark.executor.memory = "20g"
}
spark {
spark.sql.catalogImplementation = "hive"
}
source {
hive {
pre_sql = "select * from ods.demo_tbl where dt='2023-03-09'"
result_table_name = "ods_demo_tbl"
}
}
transform {
}
sink {
doris {
fenodes = "192.168.0.10:8030,192.168.0.11:8030,192.168.0.12:8030,192.168.0.13:8030"
user = root
password = "XXX"
database = ods
table = ods_demo_tbl
batch_size = 500000
max_retries = 1
interval = 10000
doris.column_separator = "\t"
}
}
通过 Doris 调用 Hive Catalog 进行聚合查询,在设置 set exec_mem_limit=16G 情况下用时 58.531 秒,查询耗时较之前减少了近 2/3;
在同等条件下,在 Doris 中执行相同的的操作可以在 0.828 秒就能返回查询结果,性能增幅巨大。
select count(*),product_no FROM ods.demo_tbl where dt='2023-03-09'
group by product_no;
set exec_mem_limit=16G;
select count(*),product_no FROM hive.ods.demo_tbl where dt='2023-03-09'
group by product_no;
select count(*),product_no FROM ods.demo_tbl where dt='2023-03-09'
group by product_no;
push_write_mbytes_per_sec
:BE 磁盘写入限速,300M
push_worker_count_high_priority:
同时执行的 Push 任务个数,15
push_worker_count_normal_priority
:同时执行的 Push 任务个数,15

新架构收益
(1)统一数据源出口,查询效率显著提升
Apache Doris 支持横向热部署,集群扩容方便,节点重启可以在在秒级实现,可实现无缝对接,减少了该过程对业务的影响;在架构 1.0 中,当 Hive 集群与 GP 集群需要扩容更新时,配置修改后一般需要较长时间集群才可恢复,用户感知比较明显。而 Doris 很好的解决了这个问题,实现用户无感知扩容,也降低了集群运维的投入。
未来规划

实时全量数据接入:利用 Flink 将所有的实时数据直接接入 Doris,不再经过 ES 存储; 数据集数据完整性:利用 Doris 构建实时数据集市的原始层,利用 FlinkCDC 等同步工具将业务库 MySQL 与决策过程中产生的 MongoDB 数据实时同步到 Doris,最大限度将现有数据都接入 Doris 的统一平台,保证数据集数据完整性。 离线跑批任务迁移:将现有 Hive&Spark 中大部分跑批任务迁移至 Doris,提升跑批效率; 统一查询分析出口:将所有的查询分析统一集中到 Doris,完全统一数据出口,实现统一数据查询网关,使数据的管理更加规范化; 强化集群稳定扩容:引入可视化运维管理工具对集群进行维护和管理,使 Doris 集群能够更加稳定支撑业务扩展。
总结与致谢
- END-
欢迎更多的开源技术爱好者加入 Apache Doris 社区交流群,携手成长,共建社区生态。Apache Doris 社区当前已容纳了上万名开发者和使用者,承载了 30+ 交流社群,如果你也是 Apache Doris 的爱好者,非常欢迎您的加入!





