!! 大家好,我是乔克,一个爱折腾的运维工程,一个睡觉都被自己丑醒的云原生爱好者。
作者:乔克
公众号:运维开发故事
博客:www.jokerbai.com
前言
可观测性是大部分中小公司比较头疼的问题,主要表现以下几个方面:
需要不同的开源软件来组装以实现不同的功能,比如使用 Skywalking 实现链路监控,使用 ELK 实现日志收集监控,使用 Grafana+Prometheus 来实现指标监控。 每个开源软件背后都是独立的一套体系,它们之前是相互独立的(Grafana 全家桶已经实现组合)。 数据孤岛,链路、日志、指标各玩各的,没有建立联系。目前市面上的解决方案要么是商业化产品,要么是自研。
本文的主角其实也没有做大一统
,目前阶段依然是不同的开源组件实现不同的功能,只不过N9e
可以在同一个主面板查看它们,但是数据之间的联系依然没有实现。
那为什么还要学习研究N9e
呢?
因为它正在向这方面发展。
上面提到 Grafana 其实已经在做了,基于 Grafana+Loki+Tempo+Prometheus 组合可以实现监控、指标、链路的联动,N9e 和 Grafana 有什么不同呢?
用秦总的话说:Grafana更擅长监控面板的管理,N9e更擅长告警规则的管理
。
N9e 可以将不同的告警规则发送到不同的业务组,不同的群体,避免在一个群里产生大量的告警信息,久而久之就上演了狼来了
的故事。
说了这么多,N9e
到底长啥样?
下面是我部署好的一套系统。

可以看到,在该面板上,我们可以实现:
告警管理 时序指标查询 日志分析 链路追踪 告警自愈 人员管理 .....
这样就不用几个应用来回切了,方面快捷。
系统架构
说一千到一万,架构不懂都白干
。
现在我们来看看 N9e 的架构到底是什么样的,只有从架构逻辑上理清楚 N9e 是怎么玩的,不论是对部署还是维护都大有裨益。
N9e 主要有中心汇聚式部署方案
以及边缘下沉式混杂部署方案
,下面会分别做解释。
中心汇聚式部署方案
先上图:

这种方案就是建立一个 N9e 集群,其他 region 的监控数据都往这一个集群发送数据,这要求中心集群和其他 region 要有很好的网络连接。
对于中心集群来说,主要包括以下组件:
MySQL:用于存放配置信息以及告警事件。 Redis:用于存储 JWT Token,机器元信息等数据。 TSDB:时序数据库,存放监控指标。 N9e:核心服务,处理 Web 请求、提供告警引擎 LB:为多个 N9e 提供负载功能。
对于其他 Region,只需要部署 Categraf 即可,它会将本地的监控数据推送到中心集群。
这个架构的特点是简单,维护成本比较低。前提是要求机房之间的网络链路要比较好,如果网络不好就要用下面的方案了。
边缘下沉式混杂部署方案

这种架构是对中心式部署方案的补充,主要是针对网络不好的情况:
把时序数据库 TSDB、转发网关、告警引擎都下沉到具体的 Region,由 Region 自己的来处理。不过 Region 依然需要和中心集群建立心跳连接,用户还是可以通过中心集群的监控面板查看其他 Region 的监控信息。 对于已有 Prometheus 的情况,也可以直接将 Prometheus 作为数据源接入即可。
边缘机房,下沉部署时序库、告警引擎、转发网关的时候,要注意,告警引擎需要依赖数据库,因为要同步告警规则,转发网关也要依赖数据库,因为要注册对象到数据库里去,需要打通相关网络。
!! PS:对于这种方案,本身网络不好,还要打通网络,可能还是会受网络问题影响。
单机部署
为什么这里要选择单机部署呢?
其实我是想挨着部署各个组件,这样对于理解整个 N9e 的运行模式有一定的帮助。
!! Tips:我这里使用的是 Ubuntu 22.04.1 系统
安装 MySQL
!! Tips:为了快速我安装的是 Mariadb
# 更新镜像源
$ sudo apt-get update
# 更新软件
$ sudo apt-get upgrade
# 安装Mariabd
$ sudo apt-get install mariadb-server-10.6
安装完成后会自动启动。然后为数据库设置一个用户密码。
# 连接数据库
$ sudo mysql
# 设置权限和密码
> GRANT ALL PRIVILEGES ON *.* TO 'root'@'localhost' IDENTIFIED BY '1234';
> flush privileges;
安装 Redis
# 更新镜像源
$ sudo apt-get update
# 更新软件
$ sudo apt-get upgrade
# 安装Redis
$ sudo apt install redis-server
默认会自动启动。
安装 TSDB
N9e 的 TSDB 有多种选择:
Prometheus M3DB VictoriaMetrics InfluxDB Thanos
这里我选择的是 VictoriaMetrics。
# 下载二进制包
$ wget https://github.com/VictoriaMetrics/VictoriaMetrics/releases/download/v1.90.0/victoria-metrics-linux-amd64-v1.90.0.tar.gz
# 解压
$ tar xf victoria-metrics-linux-amd64-v1.90.0.tar.gz
# 启动
$ nohup ./victoria-metrics-prod &>victoria.log &
观察8428
是否启动。
安装 N9e
# 下载最新版本的二进制包
$ wget https://github.com/ccfos/nightingale/releases/download/v6.0.0-ga.3/n9e-v6.0.0-ga.3-linux-amd64.tar.gz
# 解压
$ mkdir n9e
$ tar xf n9e-v6.0.0-ga.3-linux-amd64.tar.gz -C n9e/
# 检验目录如下
$ ll
total 35332
drwxrwxr-x 7 jokerbai jokerbai 4096 4月 12 14:05 ./
drwxr-xr-x 4 jokerbai jokerbai 4096 4月 12 14:05 ../
drwxrwxr-x 3 jokerbai jokerbai 4096 4月 12 14:05 cli/
drwxrwxr-x 10 jokerbai jokerbai 4096 4月 12 14:05 docker/
drwxrwxr-x 4 jokerbai jokerbai 4096 4月 12 14:09 etc/
drwxrwxr-x 20 jokerbai jokerbai 4096 4月 12 14:05 integrations/
-rwxr-xr-x 1 jokerbai jokerbai 25280512 4月 6 19:05 n9e*
-rwxr-xr-x 1 jokerbai jokerbai 10838016 4月 6 19:05 n9e-cli*
-rw-r--r-- 1 jokerbai jokerbai 29784 4月 6 19:04 n9e.sql
drwxrwxr-x 6 jokerbai jokerbai 4096 4月 12 14:05 pub/
然后导入 N9e 的数据库。
# 导入数据库
$ mysql -uroot -p <n9e.sql
修改 N9e 的配置文件,在当前目录 etc/config.toml 文件中。
[[Pushgw.Writers]]
# Url = "http://127.0.0.1:8480/insert/0/prometheus/api/v1/write"
Url = "http://127.0.0.1:8428/api/v1/write"
然后启动 N9e 服务。
# 启动服务
$ nohup ./n9e &>n9e.log &
# 检测17000端口是否启动
$ ss -ntl | grep 17000
LISTEN 0 4096 *:17000 *:*
在浏览器输入http://127.0.0.1:17000
,然后输入用户名root
,密码root.2020
即可登录系统。
安装 Categraf
Categraf 是一个监控采集 Agent,会将采集到的信息推送到 TSDB。
# 下载
$ wget https://download.flashcat.cloud/categraf-v0.2.38-linux-amd64.tar.gz
# 解压
$ tar xf categraf-v0.2.38-linux-amd64.tar.gz
# 进入目录
$ cd categraf-v0.2.38-linux-amd64/
修改配置文件,在 conf/config.toml 中,修改的部分如下:
[[writers]]
url = "http://127.0.0.1:17000/prometheus/v1/write"
[heartbeat]
enable = true
然后启动 Categraf。
$ nohup ./categraf &>categraf.log &
然后就可以在主界面看到基础信息。
添加数据源
现在如果去查看时序数据指标,是查询不到的,因为没有添加数据源。
在系统配置->数据源处添加数据源,如下:
然后就能看到对应的指标数据了。
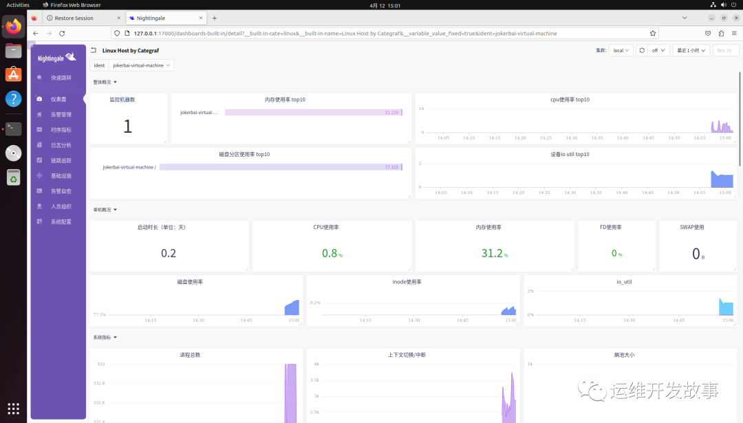
也可以通过内置的仪表盘查看主机的监控数据,如下:
总结
这篇文章主要是带搭建对夜莺(Nightingale )有一个初步的印象,对它的整体架构做了简单的介绍,然后带大家从 0 到 1 安装了一遍,旨在让大家对夜莺的组件有一个清晰的认识。
目前夜莺已经更新迭代到 V6 版本,该版本有许多新的功能尝试,比如接入 ELK,接入 Jaeger 等,后续会持续对这个系列进行更新。
如果我的文章对你有所帮助,还请帮忙点赞、在看、转发一下,你的支持会激励我输出更高质量的文章,非常感谢!
你还可以把我的公众号设为「星标」,这样当公众号文章更新时,你会在第一时间收到推送消息,避免错过我的文章更新。
我是 乔克,《运维开发故事》公众号团队中的一员,一线运维农民工,云原生实践者,这里不仅有硬核的技术干货,还有我们对技术的思考和感悟,欢迎关注我们的公众号,期待和你一起成长!




