1.部署目的
为了更好的学习、了解OceanBase 4.1 版本的新功能、新特性,这次特意采用白屏和黑屏二种方式部署。
2.部署架构图

3.部署前准备
3.1软硬件准备
准备4台服务器:
操作系统:CentOS7.9
物理CPU:4核
内存:16G
硬盘:100G
3.2部署前配置

4.部署模式介绍
本次采用三副本部署模式,使用四台服务器

5.安装部署
5.1 使用黑屏(命令)部署OceanBase
5.1.1 安装 all-in-one 安装包
[admin@obproxy ~]$ tar -xzf oceanbase-all-in-one-*.tar.gz
[admin@obproxy ~]$ cd oceanbase-all-in-one/bin/
[admin@obproxy bin]$ ./install.sh
[admin@obproxy bin]$ source ~/.oceanbase-all-in-one/bin/env.sh
5.1.2 选择配置文件
在 ~/.oceanbase-all-in-one/conf 目录下查看 OBD 提供的配置文件示例。根据自己的资源条件选择相应的配置文件。

说明
配置文件分为小规格开发和专业开发两种模式,两种模式的配置文件中配置项基本相同,配置的规格略有不同,根据自己的实际资源条件进行选择。
小规格开发模式:适用于个人设备(内存不低于 8 GB),配置文件名中带有 mini 或 min 标识。
专业开发模式:适用于高配置 ECS 或物理服务器(可用资源不低于 16 核 64 GB)。
因为本人环境资源有限选择min,这次部署3副本 + ODP + OCP Express 所以选择配置样例:all-components-min.yaml
5.1.3 修改配置文件
[root@obproxy conf]# vi all-components-min.yaml
user:
username: root
password: ***
port: your ssh port, default 22
oceanbase-ce:
servers:
- name: server1
ip: 90.90.90.104
- name: server2
ip: 90.90.90.105
- name: server3
ip: 90.90.90.106
global:
devname: ens160
cluster_id: 1
memory_limit: 6G
system_memory: 1G
datafile_size: 10G
log_disk_size: 10G
cpu_count: 16
production_mode: false
enable_syslog_wf: false
enable_syslog_recycle: true
max_syslog_file_count: 4
root_password: ****
ocp_meta_tenant:
tenant_name: ocp
max_cpu: 1
memory_size: 2G
log_disk_size: 7680M
server1:
mysql_port: 2881
rpc_port: 2882
home_path: /root/observer
zone: zone1
server2:
mysql_port: 2881
rpc_port: 2882
home_path: /root/observer
zone: zone2
server3:
mysql_port: 2881
rpc_port: 2882
home_path: /root/observer
zone: zone3
obproxy-ce:
depends:
- oceanbase-ce
servers:
- 90.90.90.107
global:
listen_port: 2883
prometheus_listen_port: 2884
home_path: /root/obproxy
enable_cluster_checkout: false
skip_proxy_sys_private_check: true
enable_strict_kernel_release: false
nbase-ce of the depends.obagent:
depends:
- oceanbase-ce
servers:
- name: server1
ip: 90.90.90.104
- name: server2
ip: 90.90.90.105
- name: server3
ip: 90.90.90.106
global:
home_path: /root/obagent
ocp-express:
depends:
- oceanbase-ce
- obproxy-ce
- obagent
servers:
- 90.90.90.107
global:
home_path: /root/ocp-express
memory_size: 1G
5.1.4 部署 OceanBase 集群
[root@obproxy conf]# obd cluster deploy myoceanbase -c all-components-min.yaml
+--------------------------------------------------------------------------------------------+
| Packages |
+--------------+---------+------------------------+------------------------------------------+
| Repository | Version | Release | Md5 |
+--------------+---------+------------------------+------------------------------------------+
| oceanbase-ce | 4.1.0.0 | 100000202023040520.el7 | d598937b1cfb1df85e2c2231acf024e4994db533 |
| obproxy-ce | 4.1.0.0 | 7.el7 | 2a9d9bf67f179dcca2a8c9e7c77373d94e7e2abe |
| obagent | 1.3.0 | 22.el7 | d57fbb4962b2fbecb6282358c59295fdfba4d6ac |
| ocp-express | 1.0.0 | 100000452023041914.el7 | 5b29837dc1f575c7d1840ab8e59064ddd407bd4b |
+--------------+---------+------------------------+------------------------------------------+
Repository integrity check ok
Parameter check ok
Open ssh connection ok
Cluster status check ok
Initializes observer work home ok
Initializes obproxy work home ok
Initializes obagent work home ok
Initializes ocp-express work home ok
Remote oceanbase-ce-4.1.0.0-100000202023040520.el7- d598937b1cfb1df85e2c2231acf024e4994db533 repository install ok
Remote oceanbase-ce-4.1.0.0-100000202023040520.el7-d598937b1cfb1df85e2c2231acf024e4994db533 repository lib check !!
Remote obproxy-ce-4.1.0.0-7.el7-2a9d9bf67f179dcca2a8c9e7c77373d94e7e2abe repository install ok
Remote obproxy-ce-4.1.0.0-7.el7-2a9d9bf67f179dcca2a8c9e7c77373d94e7e2abe repository lib check ok
Remote obagent-1.3.0-22.el7-d57fbb4962b2fbecb6282358c59295fdfba4d6ac repository install ok
Remote obagent-1.3.0-22.el7-d57fbb4962b2fbecb6282358c59295fdfba4d6ac repository lib check ok
Remote ocp-express-1.0.0-100000452023041914.el7-5b29837dc1f575c7d1840ab8e59064ddd407bd4b repository install ok
Remote ocp-express-1.0.0-100000452023041914.el7-5b29837dc1f575c7d1840ab8e59064ddd407bd4b repository lib check ok
Try to get lib-repository
Found a higher version
name: oceanbase-ce-libs
version: 4.1.0.0
release:100000202023040520.el7
arch: x86_64
md5: 5d24535db655b4dce6fc62aedc4d0e867225792a
Do you want to use it? [y/n]: y
Package oceanbase-ce-libs-4.1.0.0-100000202023040520.el7 is available.
install oceanbase-ce-libs-4.1.0.0 for local ok
Remote oceanbase-ce-libs-4.1.0.0-100000202023040520.el7-5d24535db655b4dce6fc62aedc4d0e867225792a repository install ok
Remote oceanbase-ce-4.1.0.0-100000202023040520.el7-d598937b1cfb1df85e2c2231acf024e4994db533 repository lib check ok
myoceanbase deployed
Trace ID: ea3af540-f178-11ed-a4ef-0050568c0950
If you want to view detailed obd logs, please run: obd display-trace ea3af540-f178-11ed-a4ef-0050568c0950
5.1.5 启动 OceanBase 数据库
[root@obproxy conf]# obd cluster start myoceanbase
Get local repositories ok
Search plugins ok
Open ssh connection ok
Load cluster param plugin ok
Check before start observer ok
Check before start obproxy ok
Check before start obagent ok
Check before start ocp-express ok
Start observer ok
observer program health check ok
Connect to observer ok
Initialize oceanbase-ce ok
Create tenant ocp ok
Start obproxy ok
obproxy program health check ok
Connect to obproxy ok
Initialize obproxy-ce ok
Start obagent ok
obagent program health check ok
Connect to Obagent ok
Start ocp-express ok
ocp-express program health check ok
Connect to ocp-express ok
Initialize ocp-express ok
Wait for observer init ok
+------------------------------------------------+
| observer |
+--------------+---------+------+-------+--------+
| ip | version | port | zone | status |
+--------------+---------+------+-------+--------+
| 90.90.90.104 | 4.1.0.0 | 2881 | zone1 | ACTIVE |
| 90.90.90.105 | 4.1.0.0 | 2881 | zone2 | ACTIVE |
| 90.90.90.106 | 4.1.0.0 | 2881 | zone3 | ACTIVE |
+--------------+---------+------+-------+--------+
obclient -h90.90.90.104 -P2881 -uroot -p'qwe123??' -Doceanbase -A
+------------------------------------------------+
| obproxy |
+--------------+------+-----------------+--------+
| ip | port | prometheus_port | status |
+--------------+------+-----------------+--------+
| 90.90.90.107 | 2883 | 2884 | active |
+--------------+------+-----------------+--------+
obclient -h90.90.90.107 -P2883 -uroot -p'qwe123??' -Doceanbase -A
+-----------------------------------------------------------------+
| obagent |
+--------------+--------------------+--------------------+--------+
| ip | mgragent_http_port | monagent_http_port | status |
+--------------+--------------------+--------------------+--------+
| 90.90.90.104 | 8089 | 8088 | active |
| 90.90.90.105 | 8089 | 8088 | active |
| 90.90.90.106 | 8089 | 8088 | active |
+--------------+--------------------+--------------------+--------+
+-----------------------------------------------------------------+
| ocp-express |
+--------------------------+----------+------------------+--------+
| url | username | default_password | status |
+--------------------------+----------+------------------+--------+
| http://90.90.90.107:8180 | admin | oceanbase | active |
+--------------------------+----------+------------------+--------+
myoceanbase running
Trace ID: b03ac1d0-f179-11ed-8970-0050568c0950
If you want to view detailed obd logs, please run: obd display-trace b03ac1d0-f179-11ed-8970-0050568c0950
5.1.6 登录OCP Express查看OceanBase集群
--集群总览,主要显示集群名字、资源分配情况,observer、租户统计
租户合并时间 top3、租户慢SQL top3、租户资源使用 top3,集群拓扑结构等信息

--租户界面可以显示租户名字、租户状态、租户连接方式,还可以创建租户

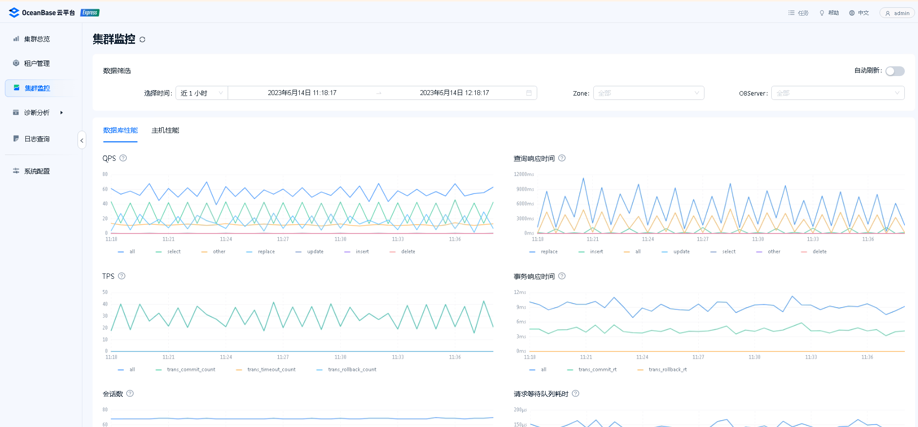
--集群监控可以查看该集群数据库性能、主机性能
比如数据库性能:常见的QPS,响应时间、TPS、会话连接数、IOPS、IO吞吐量等

5.2 部署方式二:使用白屏(图形化界面)部署OceanBase
5.2.1启动白屏界面
root@obproxy conf]# obd web
start OBD WEB in 0.0.0.0:8680
please open http://90.90.90.107:8680
5.2.2 登录白屏的部署界面,点击‘开启体验之旅’,如下图

5.2.3 选择完全部署,会把代理工具、管理工具、Agent都部署上,如下图

5.2.4 填写数据库节点配置、组件节点配置、部署用户密码、软件安装路径

5.2.5配置集群的密码和端口

5.2.6 部署前预检查

5.2.7 预检查成通过后,点击部署即可


6.总结
OceanBase 数据库社区版支持多种部署方式:docker、k8s、ocp部署、OBD(命令行、图形界面),OceanBase在部署方面还是考虑得比较周到的,为了让使用者更方便的部署和使用OceanBase,OceanBase 4.1版本推出了全新的安装部署和运维管理解决方案。全新的向导式部署流程,通过图形化界面最大程度降低安装 OceanBase 的门槛。同时,一次部署就能获得数据库内核(OBServer)、代理服务(OBProxy)、管理工具(OCP Express)在内的完整产品服务。OCP Express 是全新的轻量化设计改造后的 OCP,让用户以极低的资源成本完成便捷高效数据库运维管理工作,在满足数据库基础管理和数据库可观测性的同时,大幅降低了 OceanBase 数据库图形化管理的使用门槛。作为一款分布式数据库产品,我认为部署简便是十分关键的。
最后修改时间:2023-05-15 11:09:25
「喜欢这篇文章,您的关注和赞赏是给作者最好的鼓励」
关注作者
【版权声明】本文为墨天轮用户原创内容,转载时必须标注文章的来源(墨天轮),文章链接,文章作者等基本信息,否则作者和墨天轮有权追究责任。如果您发现墨天轮中有涉嫌抄袭或者侵权的内容,欢迎发送邮件至:contact@modb.pro进行举报,并提供相关证据,一经查实,墨天轮将立刻删除相关内容。




