如今,越来越多的企业数字化建设步伐加速,业务全面走向线上化,企业内部无论是数据库规模、还是种类都在急剧增加,数据库运行环境和架构日益复杂,如何保障数据库稳定运行,这给运维工作带来新的挑战:

| ☆ 数据库资产的分布状况掌握 | ☆ 数据库的快速标准部署 |
| ☆ 数据库当前运行健康状态感知 | ☆ 数据库性能瓶颈点快速定位和诊断 |
| ☆ 大量数据库的日常巡检 | ☆ 不同数据库资产DBlink连接状态获取 |
| ☆ 安全监管考核要求的资产账户定期改密 | ☆ 锁处理、表空间扩容、归档日志清理等常见运维场景的快速处理 |
今天这款工具
TA汇聚美创科技15年的运维经验
更是备受行业用户青睐的得力助手
不妨了解一二

◆ 采用无代理模式部署,轻量、安全、易维护。
◆ 支持集群模式的横向扩展,实现对海量数据库资产的运行管理。
◆ 针对不同行业特性,提供行业增值功能模块,灵活适配行业运维场景。
◆ 植入美创数据库专家团队的知识经验体系,降低数据库运维管理技术门槛。
◆ 实现和美创容灾、数据安全产品互认,形成数据库运行安全整体方案。
◆ 产品界面友好、交互简洁易用,适合非数据库专业人员快速掌握使用。
▐ 资产发现

◆ 采用“IP地址段+端口”方式,扫描发现数据库资产。
◆ 自动识别数据库资产集群和容灾系统,并展示系统拓扑图。
◆ 按主机系统、数据库类型和数据库版本,多维度统计数据库资产分布。
◆ 提供以报表形式批量导入和导出数据库资产。
◆ 支持数据库资产隔离,同时保留隔离前的数据记录。
▐ 智能监控
(数据库运行安全聚合大屏)◆ 结合告警模版定义和错误日志自动识别,实现对数据库运行状态变化的监控。
◆ 采用聚合全景大屏和单个资产聚焦大屏,分层展示数据库运行状态。
◆ 引入“健康度”、“繁忙度”和“可用度”三大指数,直观描述数据库运行状态。
◆ 告警自动关联运维工具,实现告警发现到故障解决的运维闭环。
▐ 自动巡检

◆ 一键巡检操作,支持手动发起和自动计划巡检。
◆ 提供多种数据库自动化巡检工具,如上下班巡检、全面巡检等。全面巡检工具,全面、深度分析主机和数据库运行状态,有效定位系统隐患和资源瓶颈,一键操作即可完成数据库的全面而深度的检查工作。
▐ 自动化部署

OSM提供数据库自动化部署工具,支持主流关系型数据库,如:ORACLE,MySQL,SQL Server等。只需完成基本的主机信息和数据库信息配置后,即可实现一键自动化批量部署数据库。
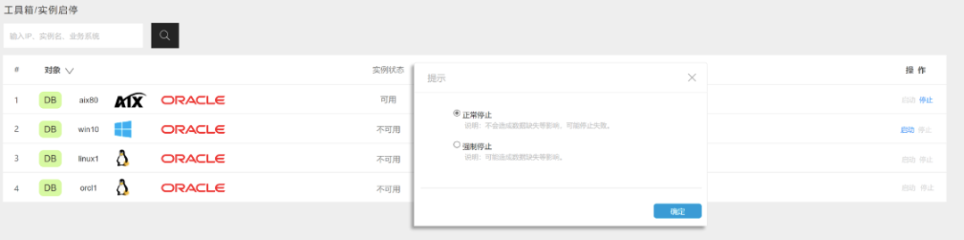
▐ 运维工具箱

◆ 丰富多样的数据库运维工具,支持常见运维场景,包括:锁处理、归档日志清理、表空间扩容、故障日志采集等。
◆ 工具箱白屏化操作、开箱即用、操作安全可控。
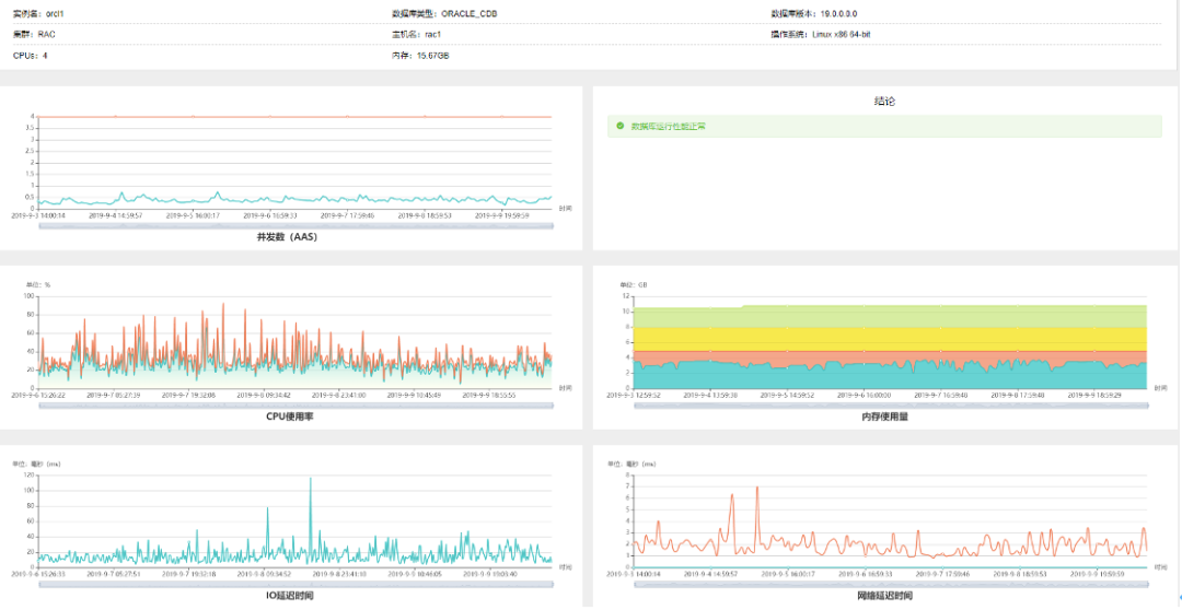
▐ 性能诊断

◆ 提供AWR报告自动采集、归档和自动解读。
◆ 支持SQL规则审核和在线诊断,并自动输出SQL诊断报告。
◆ 基于响应时间和吞吐量指标,实现性能分析下钻,并智能定位性能瓶颈点。
▐ 变更追溯

◆ 提供变更追溯,追溯对象包括:主机配置、主机资源、数据库用户、数据库应用、数据库空间、数据库对象、数据库配置。
◆ 定位变更时间点,并支持变更回退。
▐ 资产账户管理
◆ 对大权限账户、过期状态账户和长时间未登陆账户等进行安全检测,并给出检测报告。
◆ 提供数据库账户的创建、修订、赋权等操作。
◆ 按照安全监管要求,提供主机账户、数据库账户的批量改密操作。
▐ 数据生命周期管理
◆ 实现数据库克隆和基于数据表、分区的数据复制。
◆ 提供数据比对和数据清理。
▐ 告警通知
提供微信、钉钉、邮件、短信等多种告警通知方式,实现7*24小时告警实时接收。同时,OSM平台利用AI算法,实现告警智能降噪,帮助运维人员不在受到海量告警困扰,减少“狼来了”等一系列问题,提升运维工作效率。
客户价值 :
☆ 对不同类型的数据库资产实现一站式全景运维。
☆ 利用自动化运维工具,让DBA从日常重复工作中释放出来,更加专注业务。
☆ 通过知识赋能和智能算法模型,降低运维人员对数据库运维的技术门槛。
☆ 实现从预警感知、问题定位,到故障解决的闭环运维,有效保障业务运行稳定性。
目前,数据库运行安全管理平台(OSM)已应用到中国国际金融股份、郑州大学第一附属医院、天津港集团、扬子江药业集团等不同行业用户,为企业业务的持续稳定运行保驾护航!

往期精选

点击“阅读原文”,提交试用申请
文章转载自美创资讯,如果涉嫌侵权,请发送邮件至:contact@modb.pro进行举报,并提供相关证据,一经查实,墨天轮将立刻删除相关内容。







小清新五张图▼













