IoTLink v0.6.0
基于SpringBoot开发的轻量级的物联网综合业务支撑平台
IoTLink
提供开箱即用的物联卡云端SaaS部署和本地私有部署解决方案,为您的物联卡提供数据采集的服务器端PaaS平台支撑。
使用 IoTLink 您可以:
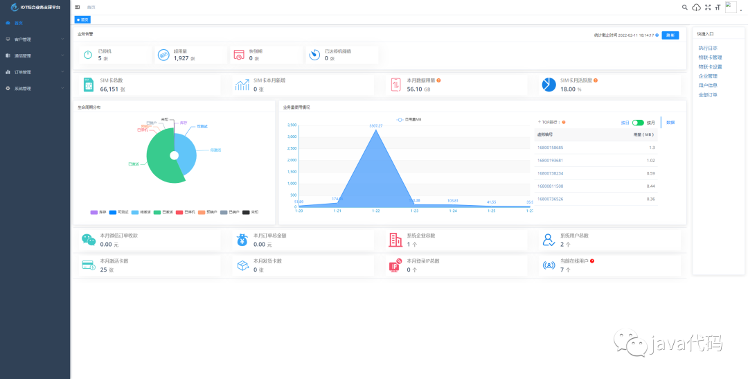
业务告警、生命周期分布、业务使用量情况 等一览平台数据信息。
管理物联卡 用量记录、套餐封装、在线信息获取、智能诊断、分组备注、企业代理管理、预存、充值、返利 等。
微信端 B端企业管理 toB 信息看板数据信息全局掌控 预存、返利、提现、诊断、充值、订单等便携数据处理。
微信端 C端用户自查询 卡基本信息、用量、续费、预存、支付密码、常见问题、智能诊断、实名绑定 等 用户自处理操作。
特色功能
业务分离,独立操作 系统功能与业务执行分离 优化用户体验加强业务独立。
上游通道灵活配置,一次对接终生实用,支持二次开发、拓展、拒绝对接费用。
通道轮询进度查看 可查看通道下 用量、生命周期、激活时间 等各个类别轮询进度一手掌握。
关键数据私钥加密保障,全程加密传输 防止爬虫获取数据。
首页 数据一览一手掌控 业务告警、生命周期分布、业务量使用情况、平台数据信息 等。
商品、仓储、客户、合同、入款、发货 ERP企业常用功能拓展即将上线,敬请期待。
一、 关于 IoTLink
1.1 项目介绍
IoTLink基于 SpringBoot、Vue、Mybatis、RabbitMq、Mysql、Redis 等开发,支持物联网卡、物联网模组、卡+模组融合管理。提供状态、资费、客户、进销存、合同、订单、续费、充值、诊断、账单等功能。平台可同时接入中国移动、中国电信、中国联通、第三方物联网卡进行统一管理。逐步完善平台,助您快速接入物联网,让万物互联更简单。
通信管理:主要用于所有物联卡的综合信息查询,同时提供不涉及资费产品订购的终端和物联卡的功能配置管理。
资费管理:资费决定了用户使用通信服务功能,如数据、短信和语言服务的权限和计费方式。
生命周期:重新定义了物联卡在使用过程中各个特征时期,目前分为七大生命周期,包括:可测试、库存、待激活、已激活、已停机、预销户、已销户(参考移动EC)。
1.2 关于云则
一家专注于物联网行业通信模组、传感器、设备研究、研发、生产及销售于一体的新兴高新技术企业。公司聚集了一批朝气蓬勃、有梦想,有追求的物联网人,他们服务热忱,经验丰富,熟悉行业,用专业的技术和热情的态度做好产品技术支持。
公司以创新为动力,以应用促研发,为政府部门、企事业单位和行业客户提供专业的物联网解决方案。与通信运营商强强联合,赋予更多行业、更便捷、高质量、低成本的联网能力。并与多家知名硬件生产、方案商精诚合作。携手政府、金融、农业、环保、工业、能源、安防等产业伙伴们一起打造更高效率、更安全、更节能环保、更可持续发展的智慧产业,公司致力于成为您身边的物联网专家,助您快速接入物联网,让万物互联更简单。
公司通过“专业、及时、真诚”的服务,获得了广大用户及业界的认可,依靠多年的行业经验,与用户共同打造可持续发展企业,实现为客户持续创造价值的目标。
1.3 能力
系统运行框架图: 
系统共分为七大模块:

1.4 愿景
愿所有的物联网公司、物联网从业者、物联网开发者享受开源的魅力。让物联网在不久的将来更具工具化,为各行各业赋能创造。
二、关于项目
2.1 系统演示
演示地址:http://demo.5iot.com/
演示账号/密码:5iot/123456
2.2 技术栈
本项目基于 RuoYi-Vue 后台开发框架,感谢 RuoYi-Vue 的开源。
| 技术栈 | 介绍 | 地址 |
|---|---|---|
| Vue | 渐进式 JavaScript 框架 | https://cn.vuejs.org/ |
| Vuex | 专为 Vue.js 应用程序开发的状态管理模式 | https://vuex.vuejs.org/zh/ |
| Vue Router | Vue.js 官方的路由管理器 | https://router.vuejs.org/zh/ |
| Vue CLI | 基于 Vue.js 进行快速开发的完整系统 | https://cli.vuejs.org/zh/guide/ |
| Vant | 轻量、可靠的移动端 Vue 组件库 | https://vant-contrib.gitee.io/vant/#/zh-CN/ |
| Element-UI | 基于 Vue 2.0 的桌面端组件库 | https://element.eleme.io/#/zh-CN |
| ES6 | JavaScript 语言的下一代标准 | https://es6.ruanyifeng.com/ |
后端技术栈
| 技术栈 | 介绍 | 地址 |
|---|---|---|
| Spring Boot | 快捷创建基于 Spring 的生产级应用程序 | https://spring.io/projects/spring-boot |
| MyBatis-Plus | MyBatis 增强工具 | https://mp.baomidou.com/ |
| MyBatis | MyBatis 持久层框架 | https://mybatis.org/mybatis-3/zh/index.html |
| JWT | 轻量级身份认证规范 | https://jwt.io/introduction |
| RabbitMq | 基于AMQP协议的消息中间件 | https://www.rabbitmq.com/ |
| Spring Security | 基于 Spring 的强大且高度可定制的身份验证和访问控制框架 | https://spring.io/projects/spring-security/ |
2.3 项目结构
后端结构
com.yunze
├── common 工具类
│ └── annotation 自定义注解
│ └── config 全局配置
│ └── constant 通用常量
│ └── core 核心控制
│ └── enums 通用枚举
│ └── exception 通用异常
│ └── filter 过滤器处理
│ └── mapper 数据持久化
│ └── utils 通用类处理
├── framework 框架核心
│ └── aspectj 注解实现
│ └── config 系统配置
│ └── datasource 数据权限
│ └── interceptor 拦截器
│ └── manager 异步处理
│ └── security 权限控制
│ └── web 前端控制
├── yunze-consumption-admin 平台业务分离执行监听
│ └── system 监听yunze-admin业务执行
├── yunze-consumption-car-activatedate 轮询 激活时间 执行同步
├── yunze-consumption-car-disconnected 未订购停机 消费者
├── yunze-consumption-car-flow // 轮询 用量 执行同步
├── yunze-consumption-car-status // 轮询 生命周期 执行同步
├── yunze-consumption-car-stop // 达量停机 消费者
├── yunze-consumption-order // 订单充值 消费者
├── yunze-consumption-update // yz_card_info 表修改 消费者
├── yunze-generator // 代码生成
├── yunze-quartz // 定时任务
├── yunze-system // 系统代码
├── yunze-admin // 后台服务
├── yunze-ui // 页面前端代码
前端结构
├── build // 构建相关
├── bin // 执行脚本
├── public // 公共文件
│ ├── favicon.ico // favicon图标
│ └── index.html // html模板
├── src // 源代码
│ ├── api // 所有请求
│ ├── assets // 主题 字体等静态资源
│ ├── components // 全局公用组件
│ ├── directive // 全局指令
│ ├── layout // 布局
│ ├── router // 路由
│ ├── store // 全局 store管理
│ ├── utils // 全局公用方法
│ ├── views // view
│ ├── App.vue // 入口页面
│ ├── main.js // 入口 加载组件 初始化等
│ ├── permission.js // 权限管理
│ └── settings.js // 系统配置
├── .editorconfig // 编码格式
├── .env.development // 开发环境配置
├── .env.production // 生产环境配置
├── .env.staging // 测试环境配置
├── .eslintignore // 忽略语法检查
├── .eslintrc.js // eslint 配置项
├── .gitignore // git 忽略项
├── babel.config.js // babel.config.js
├── package.json // package.json
└── vue.config.js // vue.config.js2.4 项目部署
三、项目截图

























源代码下载地址,请关注微信公众号,回复数字1





