
该项目是一款仿饿了么外卖平台系统,参考了一些现有其他开源外卖项目,在此基础之上,做了优化处理,并使用SpringBoot+Vue技术开发。可用于学习使用。
一个完整的外卖系统,包括手机端,后台管理,api
基于spring boot和vue的前后端分离的外卖系统
包含完整的手机端,后台管理功能
本项目主要供交流学习,不建议商用
核心框架:Spring Boot
数据库层:Spring data jpa/Spring data mongodb
数据库连接池:Druid
缓存:Ehcache
前端:Vue.js
数据库:mysql5.5以上,Mongodb4.0(不要使用最新版4.2)
mobile 手机端站点
manage后台管理系统
api java接口服务
core 底层核心模块
generate 代码生成模块
数据存储采用了mysql和mongodb,其中基础管理配置功能数据使用mysql,业务数据使用mongodb存储。
创建mysql数据库
mysql数据库创建好了之后,启动flash-waimai-api服务,会自动初始化数据,无需开发人员自己手动初始化数据
安装mongodb并创建数据库:导入mongodb数据
后台管理启动
进入flash-waimai-manage目录:
运行 npm install --registry=https://registry.npm.taobao.org
运行npm run dev
启动成功后访问 http://localhost:9528 ,用户名密码:admin/admin
手机端启动
进入flash-waimai-mobile目录:
运行 npm install --registry=https://registry.npm.taobao.org
运行npm run local
启动成功后访问 http://localhost:8000
前端展示
|
|
|
|
|
|
(点击图片查看大图)
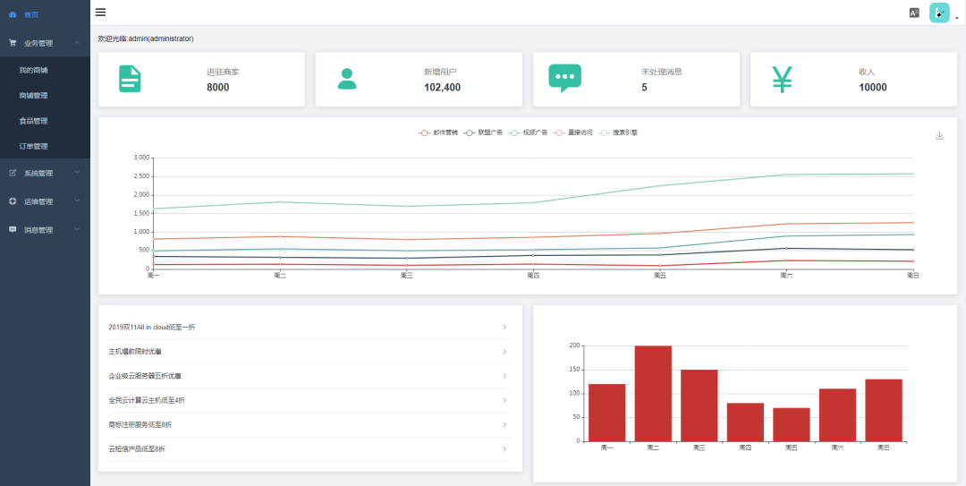
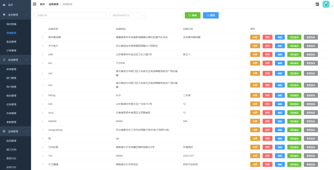
后台管理
|
|
|
|
(点击图片查看大图)
下载地址,请关注微信公众号 java10101010














